使用 Kiro AI IDE 3小时实现全栈应用Admin系统

853 阅读4分钟

Hello, 大家好,我是程序员海军, 全栈开发 |AI爱好者 | 独立开发

image.png 之前我是采用Node生态开发的大模型以及MCP Server,大模型开发的生态主要是Python语言,为了更好的学习大模型开发,于是开了新坑。开始学习Python, 以及 fastapiLangChain(py)。 这些python+fastapi基础了解了1-2天,有了大概的基础认知。于是我开始指挥AI 帮我干活了,2-3个小时后端干完了,其实还可以更快一点,主要可能前期不熟练python,前端干了5分钟。下面具体聊聊这个项目,做这个项目主要也是快速对python建立个认知。

由于大概我知道怎么实现,那么主要就是写提示词让AI 干活了,提示词以及模型的好坏决定生成的质量如何,下面看看成果如何

Python 部分

image.png

用FastApi+mysql 搭建了一个 通用的后台项目,它提供了完整的用户管理、权限控制、认证授权等功能,适合作为中小型项目的用户系统基础架构。 作为自己的后台架子使用 或者 接私活使用都是很不错的选择,下面来聊聊实现了哪些

数据库设计

image.png

完整的接口文档

image.png

实现功能

实现了认证授权

  • 登录方式 - 用户名密码、微信扫码登录
  • T 双令牌 - Access Token + Refresh Token 机制
  • 安全 - bcrypt 加密,支持密码重置
  • 验证 - 注册验证码、找回密码验证码

用户管理

  • CRUD - 完整的用户增删改查功能
  • 资料 - 头像上传、资料编辑、账号绑定
  • 状态 - 启用/禁用、在线状态管理

权限控制

  • 资源权限 - 基于资源+动作的权限模型
  • 角色管理 - 灵活的角色权限分配
  • 权限装饰器 - @require_permission 简化权限控制
  • 动态鉴权 - 运行时权限检查

文件管理

-文件上传 - 支持多种文件类型,大小限制

  • 访问控制 - 公开/私有文件权限管理
  • 批量操作 - 文件批量上传、删除

📧 邮件服务

  • QQ邮箱支持 - 完整的QQ邮箱SMTP配置
  • 邮件模板 - 精美的HTML邮件模板
  • 多种邮件 - 验证码、通知、欢迎邮件等

🛠️ 技术栈

image.png

后端框架

  • FastAPI 0.104.1 - 现代化的 Python Web 框架
  • Uvicorn 0.24.0 - ASGI 服务器
  • Pydantic 2.5.0 - 数据验证和序列化

数据库

安全认证

其他工具

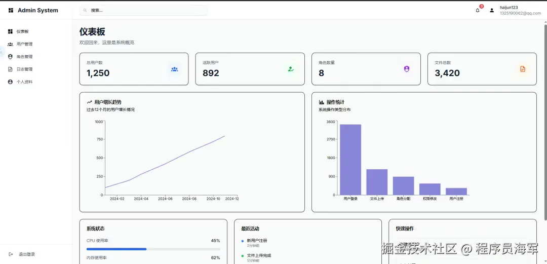
前端部分

image.png

image.png

image.png

image.png

✨ 特性

项目UI 基于 shadcn/ui 组件库 实现

  • 📱 响应式布局 - 完美适配桌面端和移动端
  • 🔐 完整认证系统 - 登录、注册、忘记密码、JWT 认证
  • 👥 用户管理 - 用户增删改查、状态管理、个人资料
  • 🛡️ 角色权限 - 灵活的角色权限管理系统
  • 📊 数据可视化 - 基于 Recharts 的图表展示
  • 📝 日志管理 - 完整的操作日志记录和查询
  • 🔧 TypeScript - 完整的类型定义,开发体验更佳

🛠️ 技术栈

前端框架

  • Next.js 14 - React 全栈框架
  • TypeScript - 类型安全的 JavaScript
  • Tailwind CSS - 原子化 CSS 框架

UI 组件

  • shadcn/ui - 高质量的 React 组件库
  • Radix UI - 无样式的可访问组件
  • Lucide React - 美观的图标库
  • Recharts - 数据可视化图表库

状态管理

  • React Hooks - 内置状态管理
  • Axios - HTTP 客户端
  • js-cookie - Cookie 管理

开发工具

  • ESLint - 代码质量检查
  • Prettier - 代码格式化
  • Husky - Git 钩子管理

🎨 主题定制

系统使用 Tailwind CSS 和 CSS 变量实现主题定制:

image.png

image.png

最后

简直太强了,原本1个月的工作量,AI 3个小时给干了......

通过这个项目可快速的对FastApi以及python有了清晰的认知,接下来就是开始上LangChain(py)以及结合公司业务项目进行开发了,好了下期我们再见。

如何找到我

点击这里可以找到我:第一时间获取AI 最新动态