SqlRest让SQL秒变Http API,还支持20+数据库(含国产数据库)

156 阅读4分钟

🔥🔥 AllData大数据产品是可定义数据中台,以数据平台为底座,以数据中台为桥梁,以机器学习平台为中层框架,以大模型应用为上游产品,提供全链路数字化解决方案。

✨杭州奥零数据科技官网:www.aolingdata.com

✨AllData开源项目:github.com/alldatacent…

✨Gitee组织:gitee.com/alldatacent…

摘要:AllData数据中台商业版集成开源项目SqlRest,是SQL操作转化为Http API的便捷工具,支持多种数据库。文章内容主要为以下五部分:

一、功能介绍
二、技术特性
三、核心优势
四、访问API共享平台页面演示
五、应用场景

💡Tips:关注「公众号」大数据商业驱动引擎

1.jpg

API共享平台基于开源项目 SqlRest 建设

SqlRest是SQL操作转化为Http API的便捷工具,它支持多种数据库,允许用户通过配置 SQL 语句来创建 API,无需编写复杂的后端逻辑,用户只需选择数据源、输入SQL或脚本、简单path配置即可快速生成API接口。

SqlRest项目地址gitee.com/inrgihc/sql…

API共享平台(公众号).jpg

4.jpg

SQL直接构建API
通过配置增删改查SQL和参数即可生成Http API。

多数据库支持
支持常见的20+种数据库,其中包含多款国产数据库无缝兼容,支持接口发布下线。

跨表查询
允许开发者通过标准SQL的JOIN等操作直接关联多表数据,无需编写复杂的应用层代码,大幅降低开发门槛与成本。同时,依托数据库原生优化能力(如索引、执行计划),跨表查询性能高效稳定,尤其适合处理大数据量或复杂关联场景。最终生成的RESTful API可灵活供前端或其他服务调用,实现数据快速整合与共享,助力企业高效构建低代码、高可用的数据服务层。

Swagger在线文档
支持自动生成swagger-ui的在线接口文档,在线生成token。

缓存配置支持
支持 Hazelcast 和 Redis 缓存,提升 API 访问性能。

同一告警对接
支持统一告警系统的对接与触发。

image.png

开发效率提升 :减少重复代码编写,缩短开发周期。
技术门槛降低 :非全栈开发者也可通过SQL定义接口。
系统灵活性增强 :支持复杂业务场景的灵活扩展与维护。

2.jpg

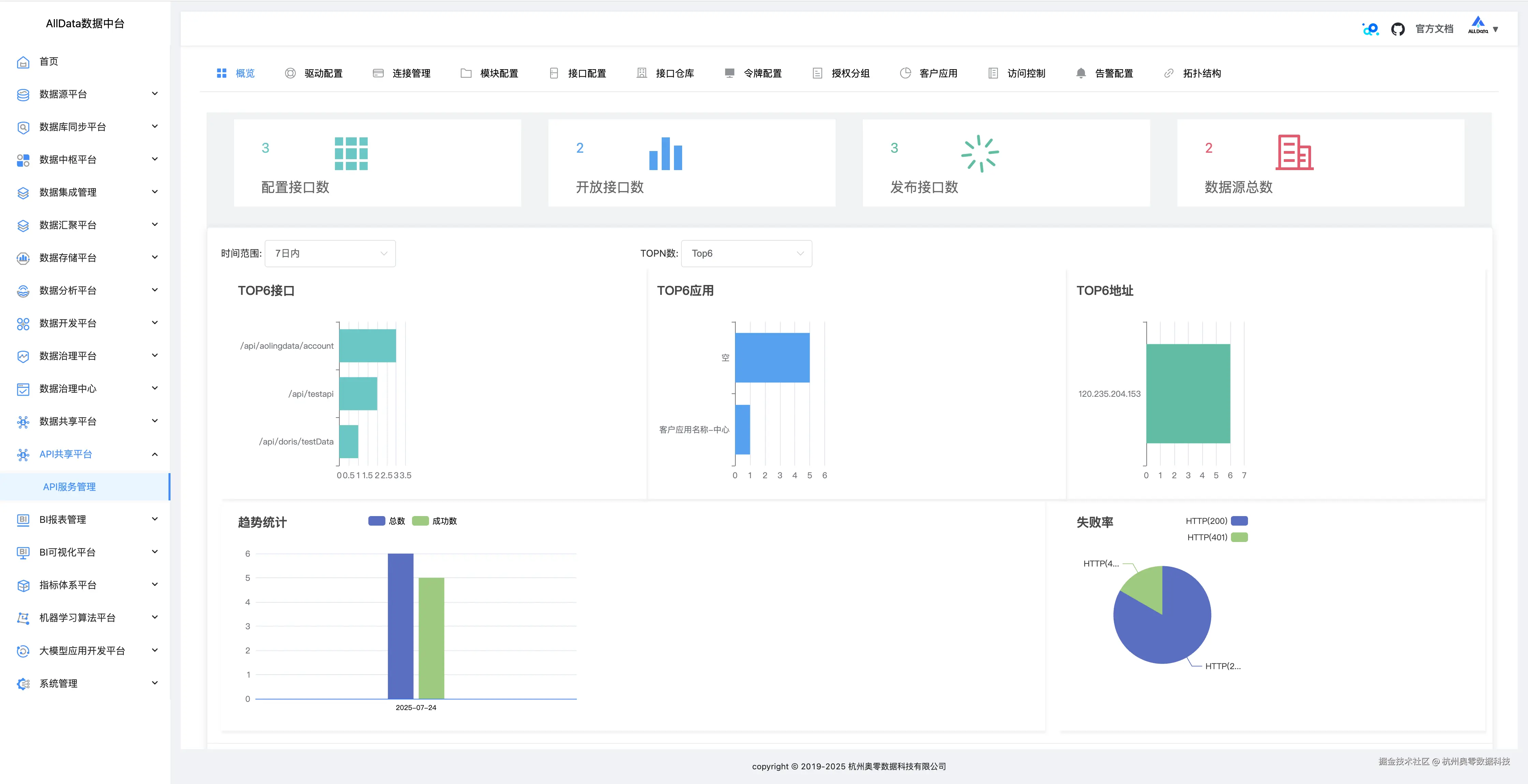
概览
可快速呈现SQL转API核心信息,如数据源、接口状态等,一目了然。
1_ 概览.jpg

驱动配置
能灵活设置多类型数据库驱动参数,保障与不同数据源稳定连接。
2_驱动配置.jpg

驱动配置-添加
3_驱动配置-添加.jpg

连接管理
可集中管控多数据库连接,支持创建、编辑与删除,确保连接稳定高效。
4_连接管理.jpg

连接管理-测试
5_连接管理-测试.jpg

连接管理-详情
6_连接管理-详情.jpg

连接管理-编辑
7_连接管理-编辑.jpg

连接管理-添加
8_连接管理-添加jpg.jpg

模块配置
能按需定制各功能模块参数,灵活适配不同业务场景下的开发需求。
9_模块配置.jpg

模块配置-编辑
10_模块配置-编辑.jpg

模块配置-添加
11_模块配置-添加.jpg

接口配置
可自定义SQL转API的路径、参数等,轻松生成契合业务的专属接口。
12_接口配置.jpg

接口配置-上线
13_接口配置-上线.jpg

接口配置-修改-SQL配置
14_接口配置-修改-SQL配置.jpg

接口配置-修改-接口配置
15_接口配置-修改-接口配置.jpg

接口配置-修改-出参格式
16_接口配置-修改-出参格式.jpg

接口配置-修改-缓存配置
17_接口配置-修改-缓存配置.jpg

接口配置-修改-流量控制
18_接口配置-修改-流量控制.jpg

接口配置-添加-SQL配置
19_接口配置-添加-SQL配置.jpg

接口任务-添加-接口配置 20_接口配置-添加-接口配置.jpg

接口配置-添加-出参格式
21_接口配置-添加-出参格式.jpg

接口配置-添加-缓存配置
22_接口配置-添加-缓存配置.jpg

接口任务-添加-流量控制
23_接口配置-添加-流量控制.jpg

接口仓库-接口定义 能集中规范定义API,明确参数与逻辑,方便统一管理调用。
24_接口仓库-接口定义.jpg

接口仓库-访问日志
25_接口仓库-访问日志.jpg

令牌配置
可灵活设置接口访问令牌规则,保障API调用安全且权限可控。
26_令牌配置.jpg

令牌配置-查看
27_令牌配置-查看.jpg

令牌配置-修改配置
28_令牌配置-修改配置.jpg

令牌配置-添加
授权分组授权分组功能能按角色或业务划分权限组,精准管控不同分组对API的访问权限。

29_令牌配置-添加.jpg

授权分组-编辑
31_授权分组-编辑.jpg

授权分组-添加
32_授权分组-添加.jpg

客户应用
可集中管理调用API的客户端,灵活分配权限,保障应用安全交互。
33_客户应用.jpg

客户应用-授权
34_客户应用-授权.jpg

客户应用-密钥
35_客户应用-密钥.jpg

客户应用-添加
访问控制 能精细设置用户对接口的访问权限,确保数据安全与合规使用。
36_客户应用-添加.jpg

告警配置
告警配置功能可自定义监控阈值与通知方式,当异常发生时自动触发邮件、短信等告警,保障系统稳定。
38_告警配置.jpg

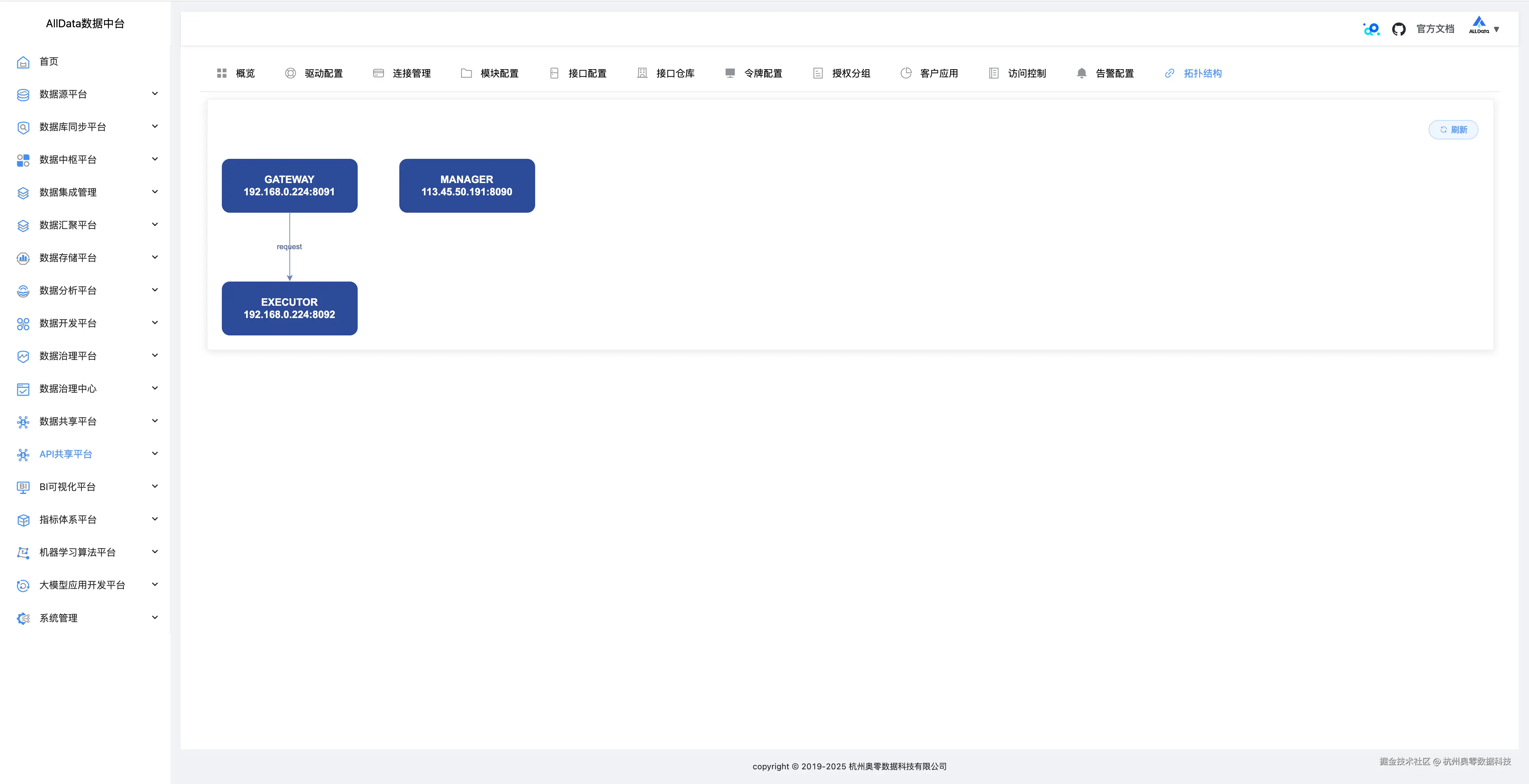
拓扑结构
可直观展示数据接口间的调用关系与依赖链路,助力系统监控与问题排查。
39_ 拓扑结构.jpg

image.png

快速项目开发
周期短、人员缺的项目中,通过SqlRest快速完成后端接口开发。

数据可视化
为BI工具提供RESTful接口,实现数据大屏的实时展示。

微服务架构
将数据库操作封装为微服务资源,促进服务间数据共享。

移动应用开发
通过HTTP协议与移动端交互,实现数据远程访问。