发布即颠覆?实测smardaten 2.0 :当 AI 遇上无代码软件开发,真的能重新定义 “对话即开发”

137 阅读6分钟

一、当AI大模型遇上无代码开发

尽管 AI 技术加速迭代,IT行业仍普遍存在一个现实困境:多数企业级软件开发依旧困在 “需求→开发→调试” 的漫长循环中,重复劳动冗余、需求响应滞后的痛点始终未被根治。那真的没有应对之道了嘛?

不,当然不是,试想一下,市场部的产品经理小王对着屏幕说 “生成带客户分级、跟进记录的系统原型”,三分钟后可交互的系统原型已就绪;前端工程师老李对 “表单助手” 下令 “批量添加 5 个字段,分别是“用户名”、“产品名”等等,并且都统一用渐变蓝色主题”,不到2分钟就完成了原本半小时的操作;制造业的李姐向 “智能生成助手” 输入 “设备故障报修系统” 需求,10 分钟拿到带故障类型、现场照片字段的原型,再调用 “大屏助手” 生成统计看板,全程零代码;初创公司的林同学用 “Copilot Studio” 搭建专属助手,上传项目模板作为知识库,1 小时就搞定带任务分配的项目管理系统……

这些曾需要十天半个月甚至几周的开发工作,如今在 smardaten 2.0 上,靠几句对话就能实现。当 AI 与无代码深度耦合,“对话即开发” 不再是概念,smardaten 2.0 的发布,将AI大模型融入smardaten一体化开发平台,正带着这些软件开发案例,重新书写软件开发的效率法则。

二、smardaten2.0新版介绍

smardaten基于“无代码+AI”的架构,将大语言模型(如DeepSeek)、多模态分析与无代码开发深度耦合,辅助客户提升在应用配置开发时的工作效率,加速释放业务价值。由此推出了Copilot Studio(服务端)和Build Copilot(客户端):

  • Copilot Studio(服务端) :是基于smardaten平台搭建的应用,赋能用户一站式构建、管理、测试和导出智能助手(Copilot)。用户可通过其统一管理AI模型、配置知识库与知识服务、集成工具,并便捷地创建、调试和监控基于自然语言对话的Copilot助手。

  • Build Copilot(客户端) :是通过Copilot Studio应用创建的智能助手,目前平台内置了智能生成助手、应用助手、表单/列表/详情助手等,smardaten平台能够基于这些助手,实现智能化应用生成、页面生成和样式美化等功能。

2.1 Copilot Studio:打造专属 AI 开发引擎

Copilot Studio中总共包含五大目录,分别是数据看板、Copilot管理、知识管理、工具管理和模型管理。与上述的功能架构图对应。

  1. 模型管理:管理AI模型。接入模型供应商,管理不同的模型,查看模型总量统计,可根据需求自行配置;
  2. 知识管理:智能化的基础和核心。包含管理文档、模板、数据模型等类型知识库,召回测试,知识预览,知识服务管理等功能;
  3. 工具管理:管理内置工具,这些工具为4+3生成类Toolkit,这些工具会在配置Copilot使用;
  4. Copilot管理:Copilot核心功能的配置中枢,包含Copilot基础设置、对话流设计(如用户意图识别等)、预览调试、导出设置等;
  5. 数据看板:数据监控和分析,包含知识服务调用统计、知识库使用统计、各AI模型调用量统计等。

2.2 Build Copilot:7 大助手覆盖开发全流程

配置完Copilot Studio之后,就是使用AI助手进行开发了!我们只需要进行交互式指令聊天即可完成应用搭建,应用开发的流程可以参考下图。

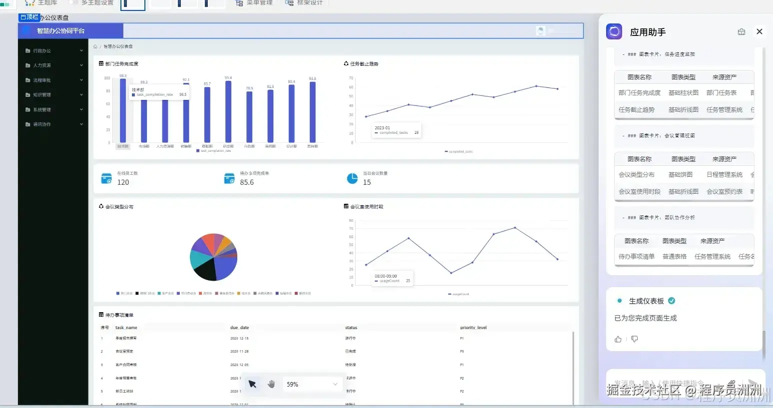
我们来看看如何用AI应用助手生成一个页面。

首先我们进入应用配置页面,点击右下角的AI助手图标,就可以进入应用编辑助手中。发送指令:"生成一个智慧办公的仪表盘页面"。

AI会根据描述推荐页面模板,若推荐都不符合需求可点击“深度生成”即可。

AI会进行深度思考,输出仪表盘页面的md文档,最后生成仪表盘页面。最后可基于AI生成的页面进行调整即可。

2.3 总结:Copilot Studio+Build Coplit 的开发流程

总的来说,使用流程可以分为两个阶段:智能助手开发和智能软件开发

阶段一:智能助手开发。在 Copilot Studio 中构建智能助手,通过选择AI模型,配置知识库与工具管理,完成对话流设计、逻辑节点编排等核心能力搭建,最终输出功能型助手。

阶段二:智能软件开发。随后进入 smardaten 企业级低代码平台承接落地,借助 AI 智能生成应用,Build Copilot 助手实时辅助,将智能助手的能力无缝转化为业务应用,实现从智能交互到功能落地的全流程一体化开发。

三、AI 开发的下一站,是 “让工具适应人”

当 “无代码” 的便捷性与 “AI” 的智能性在 smardaten 2.0 中实现深度耦合,软件开发的逻辑正在发生根本性转变。过去,开发者需要花费大量时间学习代码语法、工具操作逻辑,被迫让自身能力去适配开发工具的规则;现在,无论是通过 Copilot Studio 自主搭建专属智能助手,还是借助 Build Copilot 的 7 大助手完成应用生成、页面调整等操作,用户只需用自然语言表达需求,工具就能主动理解并转化为具体功能 —— 这种 “工具适应人” 的模式,不仅降低了软件开发的技术门槛,更让业务人员能直接参与到开发过程中,真正实现 “对话即开发” 的灵活体验。

smardaten 2.0 的发布,或许正是企业级开发迈入 “对话即交付” 新阶段的重要标志。从智能助手开发时的模型配置、知识库搭建,到智能软件开发时的原型生成、样式优化,整个流程形成了 “需求输入→AI 转化→落地验证” 的闭环,过去需要数周甚至数月的开发周期被压缩至小时级。

当 “无代码 + AI” 的合力持续释放,企业级软件开发不再受困于重复劳动和技术壁垒,而是能以更高效、更贴合业务需求的方式完成交付,这无疑为行业开辟了一条效率与价值并重的新路径。

申请smardaten2.0 AI能力体验链接:ai.smardaten.com/application…