公司mysql连接数过高

99 阅读1分钟

一、现象与告警

  1. uproxy前端连接数过高

监控

infra-grafana.hwwt2.com/d/TPoaWn5Vz…

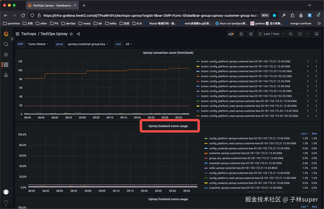
  1. uproxy后端连接数过高

监控

infra-grafana.hwwt2.com/d/TPoaWn5Vz…

  1. mysql本身数据连接过高

监控

infra-grafana.hwwt2.com/d/DMP_ALL/t…




二、分析

  1. uproxy前端连接数过高

业务突增

  1. uproxy后端连接数过高

数据库上有慢查

与前端连接数徒增有关

  1. mysql本身数据连接过高

业务突增

慢查




三、处理

uproxy操作

  1. 拉连接数清单提供给开发

  2. 后端连接数过高,拉db上的慢查

  3. 临时提升后端连接数MAX值

mysql操作

  1. 拉连接数清单提供给开发

  2. 临时增加max_connections

  3. 与开发、应用运维持续观察连接数监控

  4. 问题解决后,恢复 max_connections 参数




四、相关SQL

# 登录uproxy
mysql -u{路由用户名} -p {路由用户password} -h {uproxy ip} -P {uproxy port}


# 查看uproxy路由
uproxy show_groups;
              
# 查看各个路由下的后端连接
uproxy show_status;


# 后端连接
uproxy show_status;

# 查看前端连接
/data/mysql/base/5.7.25/bin/mysql -uroot -p -h172.25.162.10 -e"uproxy show_fconn;" >/tmp/uproxy1og
uproxy show_fconn;