uproxy的连接数过高

81 阅读1分钟

一、准备

以oh 的后端连接数爆满导致主从延迟的问题,从而发现慢sql。




平台地址

  1. dmp实例

OH 在dmp2中

  1. uproxy信息

  2. 监控地址

mysql实例地址(慢查监控)

infra-grafana.hwwt2.com/d/DMP_ALL/t…

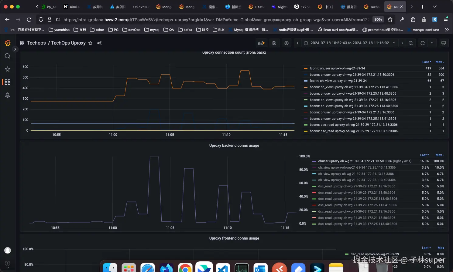
uproxy连接数

infra-grafana.hwwt2.com/d/TPoaWn5Vz…

说明:

uproxy的连接数分为: 前端连接数 和 后端连接数。一般是后端连接数被打爆的问题居多,该文档重点说明后端连接数处理方式。




二、分析方式

  1. 通过告警找到对应的uproxy监控

oh的延迟告警

oh的后端连接数告警

  1. 找到uproxy路由信息

uproxy的实例配置中找到对应的uproxy实例,从而找到对应的uproxy组名

找到uproxy组名后去 “路由配置”中找对应的uproxy组

  1. 找到uproxy的user和对应的前端连接数配置

uproxy路由组中找到对应的前后端连接配置

  1. 找到uproxy中user对应的后端连接数配置

  2. 找到mysql实例信息,对比uproxy中的主从库IP

通过 服务视图 找到对应的mysql组

根据mysql组名找到对应的 mysql集群

  1. 找到对应的慢查SQL

找到 慢日志

选择组名,找到主库IP,过滤时间,找到异常时间段,查询SQL信息。每一个sql点击后可以查看详细的SQL语句。

  1. 临时调整后端连接数大小,提升20%

路由配置 中操作

  1. 通过Jenkins拉慢SQL给开发

http://172.21.141.48:8080/job/dba.slowlog.get.mysql/