滴滴开源!一套轻量安全的问卷调研系统!

460 阅读3分钟

大家好,我是 Java陈序员

之前给大家介绍了两款开源的问卷调查系统。

太卷了!这个考试系统不愧是“卷王”!

填鸭表单!开箱即用的开源问卷调查系统!

今天,再给大家安利一套轻量安全的问卷调研系统,由滴滴开源!

关注微信公众号:【Java陈序员】,获取开源项目分享、AI副业分享、超200本经典计算机电子书籍等。

项目介绍

xiaoju-survey —— 一套滴滴开源、轻量安全的问卷调研系统,提供构建各类问卷、考试、测评和复杂表单的功能,快速满足各类线上调研场景。

功能特色

  • 问卷设计高效灵活:提供文本输入、选择、判断、评分、投票、多级联动等题型;问卷支持时间配置、提交限制、皮肤设置、多人协作等
  • 智能逻辑编排:支持设计显示逻辑、跳转逻辑、选项引用、题目引用等
  • 团队协作与权限管控:通过空间管理划分团队协作范围,搭配多角色权限(如管理员、成员),避免多人操作冲突,适合企业或团队共同管理调研项目
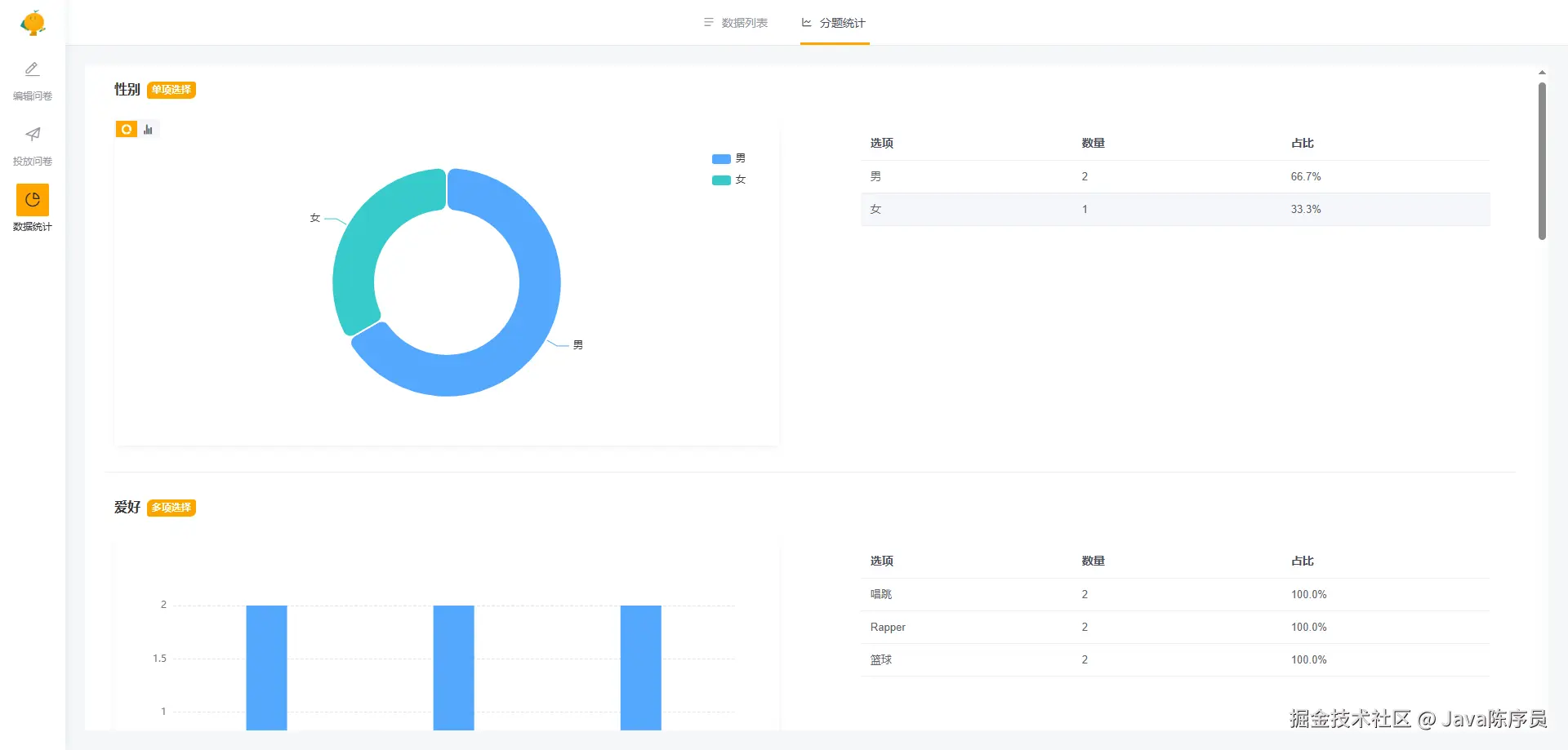
  • 数据在线分析和导出:自动生成问卷分题统计图表(如单选题的选项占比饼图)、交叉分析结果,并支持数据导出

技术栈

  • Server 端:NestJS + MongoDB(Java 版建设中)
  • Web 端:Vue3 + ElementPlus

功能体验

  • 问卷管理

  • 问卷编辑

  • 逻辑设置

  • 问卷设置

  • 皮肤设置

  • 问卷预览

  • 问卷投放

  • 问卷统计

  • 分题统计

  • 团队管理

本地开发

环境依赖

  • Node.js >=18.x
  • MongoDB
  • Redis

拉取代码

git clone https://github.com/didi/xiaoju-survey.git

服务端启动

1、进入服务端

cd server

2、安装依赖

pnpm install

3、修改配置文件 .env.development 中的 Mongo、Redis 的连接配置

XIAOJU_SURVEY_MONGO_DB_NAME=xiaojuSurvey
XIAOJU_SURVEY_MONGO_URL=mongodb://127.0.0.1:27017
XIAOJU_SURVEY_MONGO_AUTH_SOURCE=

XIAOJU_SURVEY_REDIS_HOST=127.0.0.1
XIAOJU_SURVEY_REDIS_PORT=3306
XIAOJU_SURVEY_REDIS_USERNAME=
XIAOJU_SURVEY_REDIS_PASSWORD=
XIAOJU_SURVEY_REDIS_DB=0

4、运行启动

pnpm run dev

5、如不想配置数据库,可使用如下命令运行启动

pnpm run local

客户端启动

1、进入客户端

cd web

2、安装依赖

pnpm install

3、运行启动

pnpm run dev

4、浏览器访问

http://localhost:8080/

5、使用默认的 admin 用户先注册后,再进行登录

6、若在使用的过程中,如出现如下错误

error: Failed to resolve import “@element-plus/icons-vue” from “src\page\index.vue”. Does the file exist?

需先停止服务,安装一下依赖再重新运行启动

pnpm i @element-plus/icons-vue

可以说,无论是需要快速制作一份简单问卷的个人用户,还是有大规模数据采集、品牌定制化需求的企业团队,xiaoju-survey 都能提供适配的解决方案。快去试试吧~

项目地址:https://github.com/didi/xiaoju-survey

最后

推荐的开源项目已经收录到 GitHub 项目,欢迎 Star

https://github.com/chenyl8848/great-open-source-project

或者访问网站,进行在线浏览:

https://chencoding.top:8090/#/

大家的点赞、收藏和评论都是对作者的支持,如文章对你有帮助还请点赞转发支持下,谢谢!