破局传统采购!采购文件编制审核系统为烟草行业数智化加速

96 阅读7分钟

图片

在烟草行业错综复杂的商业生态系统中,采购环节扮演着至关重要的战略枢纽角色。它如同驱动精密机械运转的核心齿轮,其每一次高效的“啮合”都深刻影响着整条价值链的协同运作。卓越的采购效能不仅是提升企业整体运营效率的基石,更是实现精细化成本管控、构筑核心竞争力的关键杠杆,从根本上决定着企业在激烈市场环境中的生存与发展态势。

传统的采购文件编制与审核方式主要依赖人工操作,存在显著弊端:人工编制易出错漏,导致文件格式不一、内容缺失,直接影响文件质量并延误项目进程;人工审核流程繁杂、周期冗长,难以适应快速变化的市场需求;同时,信息共享不畅、协同机制缺失,造成部门沟通障碍,严重制约采购效率。

针对烟草行业采购工作的痛点与难点,北京中烟创新科技有限公司(简称:中烟创新)自主研发了“采购 文件编制与审核系统”,以其智能化内核,革新了烟草行业的采购流程。该系统直击采购环节的效率瓶颈与合规挑战,全方位赋能采购质量与效率提升,为企业采购业务的突破性发展提供了坚实支撑。

图片

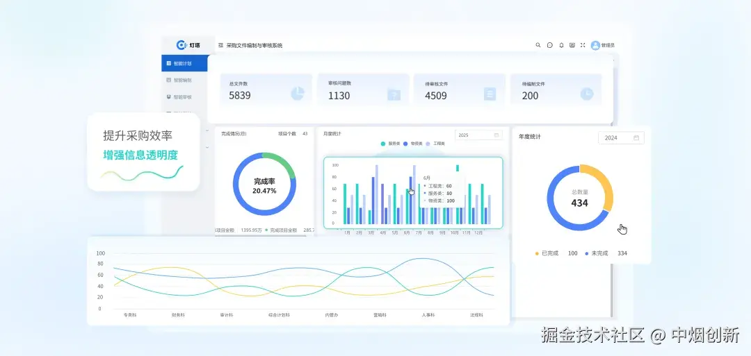
系统功能模块

  • 文件数量统计:清晰展示总文件数、已编制文件数、待审核文件数以及待编制文件数,让用户对当前文件的整体情况一目了然,方便进行任务分配和进度管理。
  • 完成情况分析:通过图表形式呈现项目的完成率、总 项目金额和完成项目金额等数据,使用户能够直观地了解项目的整体进度和财务状况,有助于评估工作效率和成果。
  • 时间维度统计:提供月度统计和年度统计,按服务类、物资类、工程类等分类展示项目个数,帮助用户分析不同时间段和不同类型项目的分布情况,为制定工作计划和资源分配提供数据支持

图片数据大屏通过多维度的数据展示和公告发布,为用户提供了一个全面、直观的信息平台,有助于提高采购文件编制与审核工作的管理效率和决策科学性。 模版管理与内容编辑

模板管理:系统内置了丰富的采购文件模板,涵盖了各种采购类型,如货物采购、服务采购、工程采购等。这些模板经过精心设计和优化,符合相关法律法规和行业标准。用户可以根据具体采购项目的需求,选择合适的模板进行编辑,大大提高了文件编制的效率和规范性。同时,用户还可以根据实际情况对模板进行自定义修改,以满足特殊采购项目的要求。

图片

内容编辑:在选定模板后,用户可以在系统提供的可视化编辑界面中对采购文件的内容进行详细编辑。系统支持多种格式的文本输入,如文字、图片、表格等,方便用户全面、准确地描述采购项目的要求和细节。此外,系统还提供了智能提示和校验功能,例如在填写供应商资格要求时,系统会根据预设的规则提示用户填写正确的内容格式和范围,避免出现错误和遗漏。

智能审核+复核+智能化向导

系统智能识别、自动调整,支持定制,配智能向导,以颜色编码提效。智能识别精准发现招标文件风险点,优化编制,降低采购风险。智能复核保障文件高质量,提升采购流程严谨性,助力企业高效采购。

审核流程设置:系统能够智能识别和分析文件中的关键信息,自动进行格式调整、数据核对等操作,确保文件的准确性和完整性。此外,系统还支持用户根据企业的特定业务管理和编制规范,实现各类业务基本信息的直观定制与灵活调整。这一设计旨在实现信息的即时可访问性和便捷管理性,优化业务流程管理效率。智能化向导:为了优化招标文件编制流程,中烟创新的系统提供了一套智能化向导系统。能够引导用户精准完成每项核心任务,确保文件内容精准贴合实际需求。同时,系统还引入了颜色编码系统来标识不同时机下可修改的内容,提高了工作效率和可追溯性。
图片智能识别:在智能审核环节,系统针对招标文件进行深度扫描与分析,精准识别出诸多潜藏的风险点。无论是条款表述的严谨性、合规性,还是对市场动态及行业标准的契合度,均进行细致排查。这些风险点的准确揭示,为招标文件的优化提供了关键依据,极大地助力规范文件编制流程,有效降低采购过程中可能面临的各类风险,为采购活动的顺利开展筑牢坚实防线。图片智能复核: 该模块将重新对文件进行审核操作,保障采购文件的高质量。及时发现并纠正潜在问题,避免了因文件瑕疵导致的采购延误、纠纷等风险。提升了采购流程的严谨性,让采购活动更加合规、有序地开展,有力地支撑了企业采购工作的高效运转。图片信息集中管理与协同办公 供应商信息管理:系统建立了完善的供应商信息库,通过对供应商信息的集中管理,采购人员可以方便地查询和筛选合适的供应商,同时也有助于对供应商进行评估和管理。系统还支持对供应商信息的实时更新和维护,确保信息的准确性和及时性。 部门间协作:系统提供了协同办公功能,实现了不同部门之间的信息共享和实时沟通。各部门人员可以在系统中共同参与采购文件的编制和审核工作,及时交流意见和建议,避免了因信息不畅导致的工作延误和误解。沟通提醒:系统具备自动提醒功能,在采购文件提交审核、审核意见反馈、文件修改后重新提交等关键节点,系统会自动向相关人员发送提醒消息,确保工作流程的顺利进行。图片规则配置:该系统支持用户根据企业的特定业务管理和编制规范,实现各类业务基本信息的直观定制与灵活调整。它涵盖了从模板设计、常规业务规则配置,到投标报价细则定义等多维度功能,确保所有业务场景的基础系统组件得以高效整合,并安全存储于数据库中。这样的设计旨在实现信息的即时可访问性和便捷管理性,优化业务流程管理效率。图片系统核心竞争力采购文件编制与审核系统融合自动化与流程化,革新采购流程,借协同办公提升效率。通过标准化模板和智能校验保障文件质量,还能管理历史版本。其数据管理模块整合分析供应商及项目数据,助力优化采购策略。协同办公模块打破部门壁垒,实现采购工作全方位协同,增强企业凝聚力 。提高工作效率采购文件编制与审核系统实现了采购文件编制与审核的自动化和流程化,大大减少了人工操作的时间和工作量。文件编制人员可以通过模板快速生成采购文件,审核人员也可以在系统中快速进行审核并反馈意见,整个采购流程的周期显著缩短。同时,协同办公功能使得各部门之间的沟通协作更加顺畅,进一步提高了工作效率。

保证文件质量 系统通过内置的模板和智能校验功能,规范了采购文件的格式和内容,避免了因人为因素导致的错误和疏漏。审核人员在审核过程中可以对文件进行全面细致的审查,确保采购文件符合法律法规和企业的采购要求。此外,系统还支持对采购文件的历史版本进行管理,方便用户查阅和对比,进一步保证了文件质量的稳定性。 加强数据管理 系统的数据管理模块实现了对供应商信息和采购项目数据的集中管理和分析。通过对这些数据的有效利用,企业可以更好地了解市场情况和供应商情况,优化采购策略,降低采购成本。同时,数据分析结果也为企业的决策提供了科学依据,有助于企业提高管理水平和竞争力。 提升协同能力 协同办公模块打破了部门之间的信息壁垒,实现了采购工作的协同化。各部门人员可以在同一个平台上共同参与采购文件的编制和审核工作,及时沟通交流,形成工作合力。这种协同工作模式不仅提高了采购工作的效率和质量,还增强了企业内部的凝聚力和协作能力。
图片

中烟创新将持续加码技术研发与创新投入,深度融合人工智能与烟草采购业务场景,推出更贴合行业特性的智能产品与解决方案。助力企业实现采购文件编制的高效化、审核流程的智能化,精准解决传统采购模式下合规风险高、数据处理慢等痛点。

以技术为驱动,全面推动烟草企业数字化、智能化转型升级。不仅为企业降本增效注入强劲动力,也为烟草行业高质量发展与社会经济建设贡献更大价值!