最近微信公众号和技术博客都断更了,最近2了两周时间撸了一套管理系统的脚手架。
原因是因为最近项目需要用到,但是找了一圈Github或者Gitee,基本都不合适。要么有前端,配套后端是Node而非Java,要么是Java但是功能太弱,要么就是付费。作为一名傲娇的程序员,我岂能付费?
人活着就为了一口气~
于是周末闲着无聊,顺手撸了一套管理系统脚手架。使用技术栈也是自己平时项目需要用到的,讲真找到一套要契合自己指定技术栈的脚手架,是挺难的。
经过了2个周末的努力,今天终于把成型的系统源码开源了:Chai Admin。之后如果有时间有精力希望会持续更新......
Chai Admin
为啥叫这个名字?不知道,因为我的ID是一直柴犬,所以一开始用了柴的拼音Chai,但是后面发现和“菜”谐音,真的是越来越“菜”,现在也渐渐习惯了这个名字了。将就吧,就这样吧,也懒得改了。
Chai Admin包含前端Chai-Vue3-Element和配套后端Chai-admin-service。
所使用技术栈分别有:
前端Chai-Vue3-Element(这个是AI帮我总结的了,现在的牛马真的懒成什么样子了):
| 技术 | 说明 |
|---|---|
| Vue 3 | 前端框架 |
| TypeScript | JavaScript 超集 |
| Element Plus | UI 组件库 |
| Vite | 前端构建工具 |
| Pinia | 状态管理 |
| VXE Table | 高级表格组件 |
包含的特性:(不得不说,AI总结的还是可以的)
- 🎨 现代化 UI:使用 Element Plus 组件库,界面美观易用
- 📱 响应式设计:完美适配桌面端和移动端
- 🔐 权限管理:完整的 RBAC 权限控制体系
- 📊 数据表格:集成 VXE Table,支持复杂表格操作。自己封装了ChaiTable组件,集成分页相关能力,嗯随便了,爱用不用,封装的一般。
- 🎯 TypeScript:全面的类型安全保障
- 🔄 状态管理:使用 Pinia 进行状态管理
后端Chai-admin-service技术栈分别有:
| 技术 | 说明 |
|---|---|
| Java 21 | 编程语言 |
| Spring Boot 3 | 基础框架 |
| Spring Security | 安全认证框架 |
| MyBatis Plus | 持久层框架 |
| PostgreSQL | 关系型数据库 |
| Redis | 缓存和会话存储 |
| JWT | JSON Web Token 认证 |
| Druid | 数据库连接池和监控 |
包含的特性:
- 🚀 现代化技术栈:Spring Boot 3.4.2 + Spring Security 6.4.2 + JDK 21
- 🔐 安全认证:JWT Token 认证 + Redis 分布式会话管理
- 🏗️ 模块化架构:清晰的模块划分,便于维护和扩展
- 📊 数据库支持:PostgreSQL + MyBatis Plus + Druid 连接池
- 🛡️ 权限控制:基于 RBAC 的细粒度权限控制
好了,大致就这些吧。
几个截图
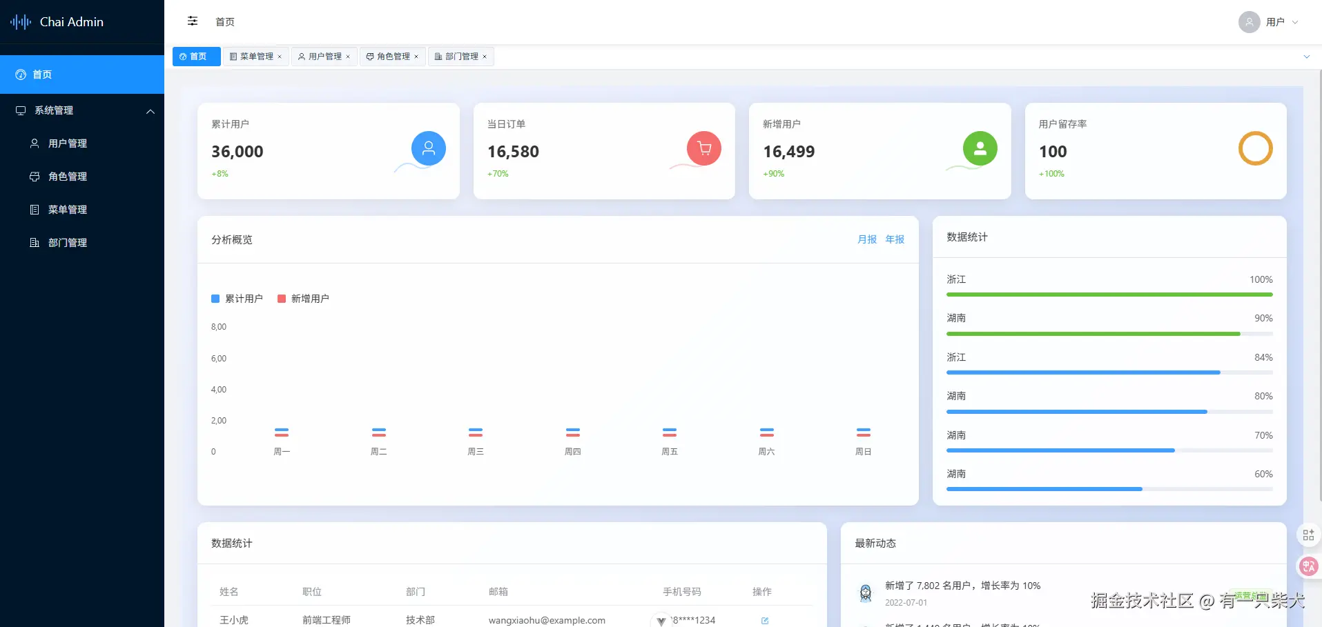
来几张截图吧,先得内容没那么少。
登录页:
首页:
菜单管理:
角色管理:
用户管理:
项目地址
项目开源地址: 前端:
- Gitee:Chai-vue3-element
- Github:不要问我为什么Github没上传,联通网络真的拉跨,梯子直接塌方。等后面网络好点,会同步的。 后端:
- Gitee:chai-admin-service
项目有需要的自取,只是随手写写的系统。有问题欢迎指正~ 有什么好的建议也可以提,我不断往里迭代~
写在最后
调侃归调侃,Chai Admin 毕竟是自己亲生的。还是投入了一些时间精力来打磨这个项目,并且计划一直持续更新迭代并精心维护下去的。虽然它可能还不够完美,但我相信它能为开发者提供一个有价值的参考。
⭐ 如果这个项目对你有帮助,请给它一个 Star! ⭐