一键部署!一款开源的实时监控神器!

354 阅读2分钟

大家好,我是 Java陈序员

在企业开发中,常常为系统性能监控难、数据延迟高、运维效率低而头疼。

今天,给大家介绍一款开源、实时的监控工具,无需繁琐配置,一键部署即用!

项目介绍

netdata —— 一个开源的实时基础设施监控平台,实现每秒级的数据收集和处理,旨在提供即时洞察、安全分布式的数据监控体验。

功能特色

  • 实时监控:实现每秒级的数据收集和处理,让用户即时获取系统状态
  • 零配置:自动检测和发现系统中的各种资源,无需复杂的配置
  • 机器学习驱动:采用无监督异常检测技术,在边缘为每个指标训练多个机器学习模型
  • 长期数据保留:具备高性能存储能力,每个样本仅需约 0.5 字节,支持分层存储以进行归档
  • 高级可视化:提供丰富的交互式仪表盘,无需查询语言即可对数据进行切片和切块

快速上手

netdata 同时支持 Linux、Windows、macOS 操作系统,提供脚本、Docker、Kubernetes 等安装方式。

脚本方式安装

wget -O /tmp/netdata-kickstart.sh https://get.netdata.cloud/kickstart.sh && sh /tmp/netdata-kickstart.sh

## 或者
curl https://get.netdata.cloud/kickstart.sh > /tmp/netdata-kickstart.sh && sh /tmp/netdata-kickstart.sh

Docker 方式安装

1、拉取镜像

docker pull netdata/netdata

2、创建挂载目录

mkdir -p /data/software/netdata/conf /data/software/netdata/lib /data/software/netdata/cache

3、启动容器

docker run -d --name=netdata \
    -p 19999:19999 \
    -v /data/software/netdata/conf:/etc/netdata \
    -v /data/software/netdata/lib:/var/lib/netdata \
    -v /data/software/netdata/cache:/var/cache/netdata \
    --cap-add SYS_PTRACE --security-opt apparmor=unconfined netdata/netdata

4、容器启动成功后,浏览器访问

http://ip:19999

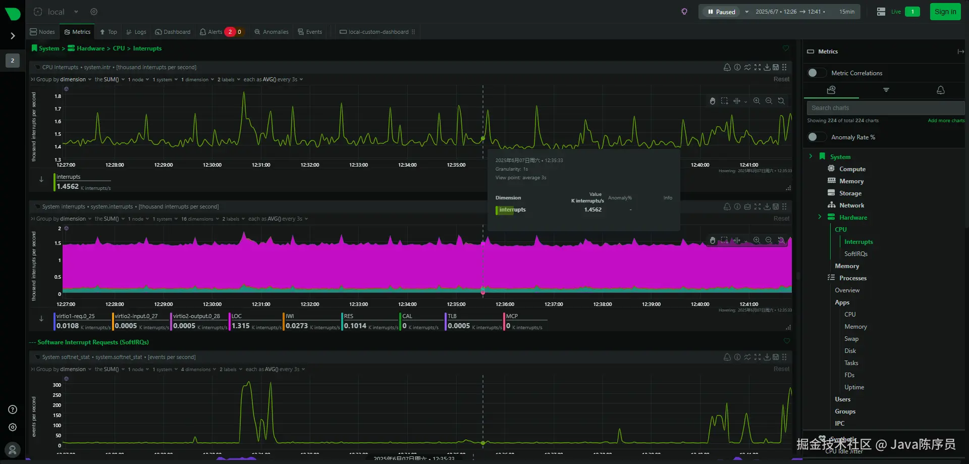
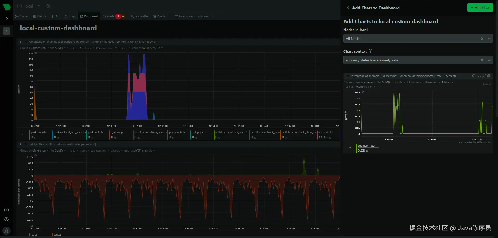
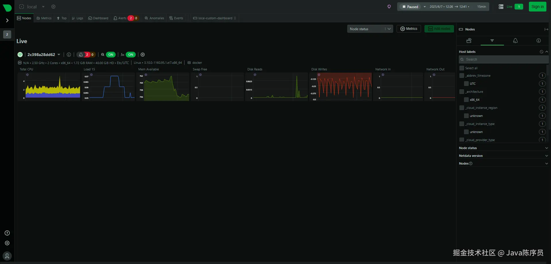
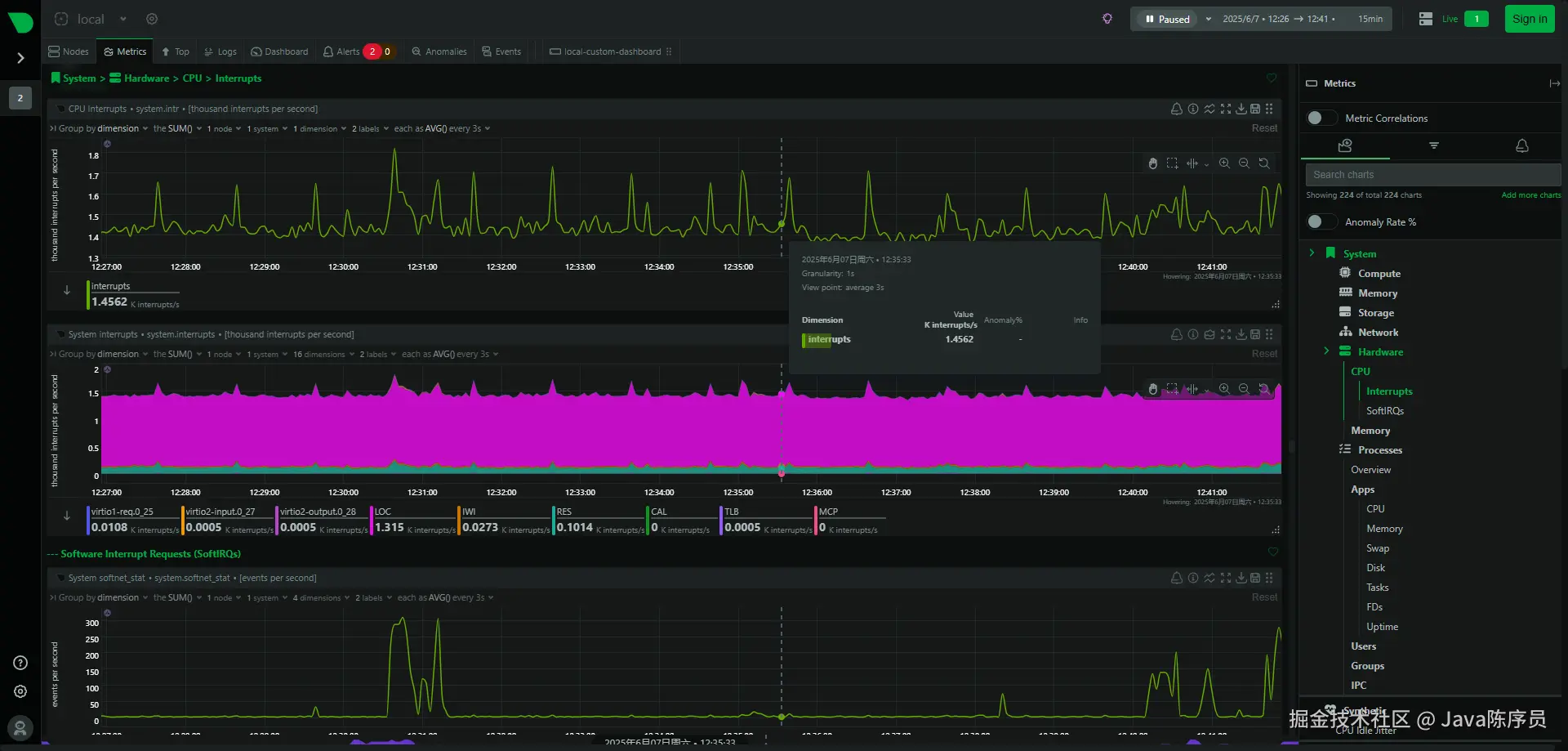
系统截图

  • 节点监控

  • CPU 监控

  • 内存监控

  • 存储监控

  • 网络监控

  • 硬件监控

  • 进程监控

  • 进程监控

可以说,netdata 是一个功能强大、易于使用的实时基础设施监控平台,帮助用户可以实时监控系统的运行状态,及时发现和解决问题,十分适合开发者和运维人员使用。

项目地址:https://github.com/netdata/netdata

最后

推荐的开源项目已经收录到 GitHub 项目,欢迎 Star

https://github.com/chenyl8848/great-open-source-project

或者访问网站,进行在线浏览:

https://chencoding.top:8090/#/

大家的点赞、收藏和评论都是对作者的支持,如文章对你有帮助还请点赞转发支持下,谢谢!