《企业级MySQL双活集群实战:Keepalived高可用 + Prometheus/Grafana全栈监控》

151 阅读15分钟

项目实战:MySQL数据库集群高可用和数据监控平台

《企业级MySQL双活集群实战:Keepalived高可用 + Prometheus/Grafana全栈监控》

1. 项目说明

1.1 概述

  • 该项目共分为2个子项目,由MYSQL集群高可用和数据监控平台两部分组成
  • MYSQL集群高可用属于云原生高级课数据库运维部分的知识
  • 数据监控平台属于云原生拔高项目,旨在让学生增加知识面,提高项目实习经历,充实简历

1.2 业务需求

  • 某企业由于业务增加,超出了单库性能阈值,则需要构建高可用的数据库服务器集群,且在业务增长初期,读写业务各半,需选择Active-Active Cluster集群架构,为了保证活性,使用恰当的技术实现high availability,要求架构图如下:
image-20240817092148147
  • 为了实现自动化运维,预使用开源监控实时报警软件实现服务器的检测、大屏展示,要求使用独立主机安装软件检测数据库集群的性能,以仪表盘形式展示:
image-20240817093032441
  • 具体要求
    • 网络配置:确保集群中的MySQL服务器之间的网络连接稳定可靠,避免网络延迟或丢包对集群性能造成影响。
    • 同步参数配置:对于需要数据同步的集群方案(如主从复制和组复制),需要合理配置同步参数,确保数据的实时性和一致性。
    • 备份和恢复策略:制定完善的备份和恢复策略,定期备份集群数据,并测试恢复流程的可行性,以确保在发生故障时能够快速恢复数据和服务。
    • 监控和告警:使用监控工具对集群进行实时监控,并设置合理的告警阈值。当集群出现异常情况时,能够及时发现并处理。

1.3 项目设计思路

  • MYSQL集群高可用使用双主双活+keepalived实现
  • MYSQL数据监控平台使用mysqld_exporter+prometheus+Grafana三件套实现
  • 集群及监控平台搭建完毕后可以实现企业内部的mysql数据库双主机在线增加高可用性,通过keepalived的故障检测和VIP漂移能力使得发生故障后使用者无感知,增加系统的容错能力,通过监控平台实现mysql数据库监控可视化

1.4 项目组织方式及时间

  • 时间:建议1.5天至2天内完成所有的项目搭建、压力测试、问题总结
  • 方式:通过VmWare17虚拟机实现平台搭建
  • 人数:1人

1.5 项目特点

  • 综合项目从主从复制原理、数据同步方式、主从架构模式、主从架构/双主架构、高可用、数据可视化一步步从零搭建出一个完善的数据库集群/监控平台
  • 综合项目完成后可以实现对MYSQL数据库高级运维知识的巩固,通过参与实际项目增加工作实战经验,提升技术能力、故障判断检测维护能力、充实简历项目经历
  • 通过prometheus数据库监控三件套的项目搭建,可以掌握数据监控的知识应用能力,通过监控大屏数据的展示使得数据可视化得以实现,使得运维更自动化、直观化
  • 该项目进一步巩固和掌握云原生高级数据库部分的知识以及数据监控可视化的知识点

2. 项目背景知识

2.1 MySQL中的主从复制技术

  • MySQL是基于它自身的Bin-log日志来完成数据的异步复制,因为Bin-log日志中会记录所有对数据库产生变更的语句,包括DML数据变更和DDL结构变更语句,数据的同步过程如下:
image-20240813145030836

2.2 集群机构模式

2.2.1 一主一从/多从架构
  • 一主一从或一主多从,这是传统的主从复制模型,也就是多个主从节点组成的集群中,只有一个主节点,剩余的所有节点都为其附属关系,结构如下:
image-20240813145724704
2.2.2 双主/多主架构
  • 若公司项目中读写请求的比例对半开,同时整体的并发量也不算低,至少超出了单库的承载阈值,这时就可以选用双主/多主架构,结构如下:
image-20240813145900849

2.3 keepalived高可用方案

  • Keepalived是一个轻量级别的高可用解决方案,使用VRRP(Vritrual Router Redundancy Protocol,虚拟路由冗余协议)的VIP虚拟IP的漂移功能,实现单点故障转移
image-20240813150907098

2.4 可视化监控平台三件套

  • Mysqld_exporter:
    • 是一款轻量级的mysql监控工具
    • 用来收集MySQL数据库相关指标并将其暴露给prometheus进行监控和告警;
  • Prometheus:
    • 普罗米修斯,一个开源的服务监控系统;
    • 它负责采集和存储应用的监控指标数据;并以可视化的方式进行展示;
      • 以便于用户实时掌握系统的运行情况,并对异常进行检测。
  • Grafana:
    • 格拉法娜,是一个跨平台的开源的度量分析和可视化工具;
    • 可以从prometheus获取数据进行可视化数据大屏展示
  • 总结:
    • mysqld_exporter用于抓取mysql监控指标数据,prometheus接收到数据后进行整理分析,grafana从prometheus获取数据使用大屏模版进行仪表盘展示。
image-20240813152638133

3. 项目环境

3.1 项目拓扑结构

  • 此图示演示的ip为192.168.88.161-163(做项目时,使用自己主机ip即可)

image-20240813163349692

3.2 软硬件环境清单

主机名IP地址硬件软件
master1192.168.11.150
VIP:192.168.11.200
cpu:1颗2核
内 存:2GB
HDD:32GB
网 络:NAT
VmWare17
OpenEuler22.03 SP4
MySql8.0.37
Keepalived2.2.4
master2192.168.11.151
VIP:192.168.11.200
cpu:1颗2核
内 存:2GB
HDD:32GB
网 络:NAT
VmWare17
OpenEuler22.03 SP4
MySql8.0.37
Keepalived2.2.4
monitor192.168.11.155cpu:1颗2核
内 存:2GB
HDD:32GB
网 络:NAT
VmWare17
OpenEuler22.03 SP4
Mysqld_Exporter-0.15.1
Prometheus-2.53.2
grafana-enterprise-11.1.2

4. 项目任务清单

4.1 系统平台部署

  • 安装VmWare17
  • 虚拟出三台计算机
  • 安装OpenEuler22.03 SP4 LTS 操作系统
  • 系统设置:主机名、防火墙、SELinux、hosts映射、IP地址:

4.2 安装2台MySql服务器

  • 使用二进制包进行安装
  • 配置MySql系统服务

4.3 部署高可用MySql双主集群

  • 配置账户
  • 配置主主复制
  • 安装keepalived并配置

4.4 安装配置监控平台

  • 安装Mysqld_Exporter+Prometheus+grafana-enterprise
  • 配置监控平台组件

4.5 压力测试

5. 项目实现步骤

5.1 OpenEuler系统安装

5.1.1 系统配置

image-20250702185255767

image-20250702185128166

5.1.2 环境配置
  • 三台主机重新设置登录系统密码
# 如果有自己的需求,可以进行自主更改。
passwd root    # 更改为root;
  • 主机名
[root@localhost ~]# hostnamectl  set-hostname  master1
[root@localhost ~]# hostnamectl  set-hostname  master2
[root@localhost ~]# hostnamectl  set-hostname  monitor
  • 将三台主机按照项目清单进行设定
nmcli c show     # 在此查看一下网卡名

# 注意:后面 ipv4.addresses 192.168.11.150 需要根据项目清单进行配置!
# 例如:master1 为 11.150 ; master2 为 11.151 ; monitor 为 11.155
nmcli c mod ens32 ipv4.method manual ipv4.addresses 192.168.11.150/24 ipv4.gateway 192.168.11.2 ipv4.dns 114.114.114.114

nmcli c reload    # 记得进行重载

# 记得要重启!(可以在远程连接软件Xshell或者MobaX上进行;也可以在虚拟机上进行)
nmcli c up ens32
# 会出现按下回车之后发现不动(使用虚拟机进行操作的可忽略,不影响);
# 那是因为ip被你更改了,此时需要自己重新按照你自己设定的ip重连即可。
  • 关闭三台主机防火墙及SELinux
vi  /etc/selinux/config 
SELINUX=disabled

systemctl stop  firewalld     # 关闭防火墙

systemctl disable  firewalld  # 取消开机启动(一定!!!!)

reboot                        # 重启
  • 三台主机下载所需软件并升级
yum  install  vim  make  gcc  tree  net-tools tar  -y

yum  update -y
  • 三台主机时间同步
vim  /etc/chrony.conf 
# 定位第3行,删除后添加阿里的时间同步服务地址
server   ntp.aliyun.com   iburst

systemctl restart  chronyd

chronyc  sources  -v                 # 多执行几次

timedatectl

image-20250702155137783

image-20250702155304047

5.1.3 制作三台主机快照

image-20250702191814003

5.2 生产环境二进制包安装MySql

  • 注意:2台MySql服务器安装过程相同,以下以master1主机为例
5.2.1 下载安装包

image-20240813170809939

5.2.2 解压缩
[root@master1 ~]# tar  xvf  mysql-8.0.37-linux-glibc2.17-x86_64.tar.xz

[root@master1 ~]# cd  mysql-8.0.37-linux-glibc2.17-x86_64

[root@master1 mysql-8.0.37-linux-glibc2.28-x86_64]# ls
bin   include  LICENSE  README  support-files  docs  lib  man  share
5.2.3 使用前的准备
# 移动到默认安装目录,也可自行修改
[root@master1 ~]# cd  ~ 

[root@master1 ~]# mv  mysql-8.0.37-linux-glibc2.17-x86_64  /usr/local/mysql

[root@master1 /]# cd /usr/local/mysql   

[root@master1 mysql]# groupadd mysql    # 创建名为mysql的用户组

[root@master1 mysql]# useradd -r -g mysql -s /bin/false mysql  # 创建名为 mysql的系统用户,将其添加到mysql用户组中,并设置其登录shell为/bin/false,以限制该用户的登录权限

[root@master1 mysql]# mkdir data   # 创建用于存放MySQL数据文件目录

# 设置mysql目录的账户及工作组,生产环境中不要使用root	
[root@master1 mysql]# chown -R mysql:mysql /usr/local/mysql 
5.2.4 初始化软件
[root@master1 mysql]# bin/mysqld --initialize --user=mysql --basedir=/usr/local/mysql --datadir=/usr/local/mysql/data # 注意:需要复制密码 .po?wi_hr9Lk

[root@master1 mysql]# bin/mysqld_safe --user=mysql &  # 使用后台方式以mysql用户身份启动 MySQL 服务器,mysqld_safe 是一个用于启动和监控 MySQL 服务器的脚本

# 注意:此时上述命令执行完毕处于后台运行状态,需要另行启动一个终端

[root@master1 ~]# ps  -ef | grep  mysql   # 查看进程运行状态

[root@master1 ~]# cd  /usr/local/mysql

[root@master1 ~]# bin/mysql -uroot -p   # 登录,可能报错

# 报错,需要找到下面的文件进行软连接
[root@master1 ~]# ln -s /usr/lib64/libncurses.so.6.3 /usr/lib64/libncurses.so.5

[root@master1 ~]# ln -s /usr/lib64/libtinfo.so.6.3 /usr/lib64/libtinfo.so.5

[root@master1 ~]# bin/mysql -u root -p
Enter password:   # 粘贴之前的初始密码

mysql> alter  user 'root'@'localhost'  identified  with  mysql_native_password by '123456';  修改密码

mysql> flush privileges;   # 刷新

mysql> use mysql;  # 查看账户信息

mysql> select user, host, plugin from mysql.user;
+------------------+-----------+-----------------------+
| user             | host      | plugin                |
+------------------+-----------+-----------------------+
| mysql.infoschema | localhost | caching_sha2_password |
| mysql.session    | localhost | caching_sha2_password |
| mysql.sys        | localhost | caching_sha2_password |
| root             | localhost | mysql_native_password |
+------------------+-----------+-----------------------+
4 rows in set (0.00 sec)

mysql>exit

[root@master1 ~]# ps -ef | grep mysql

[root@master1 ~]# kill  -9  pid号   # 在当前终端关闭运行的mysql
5.2.5 设置mysql的配置文件
# 回到之前的终端,敲一个回车,显示进程以杀死
[root@master1 mysql]# vim /etc/my.cnf  # 新建配置文件,输入以下内容:

[client]
port = 3306
socket = /tmp/mysql.sock

[mysqld]
port = 3306
basedir = /usr/local/mysql
datadir = /usr/local/mysql/data
tmpdir = /tmp
socket = /tmp/mysql.sock
character-set-server = utf8mb4
collation-server = utf8mb4_general_ci
default-storage-engine=INNODB
log_error = error.log
5.2.6 配置启动脚本
[root@master1 ~]# cd  /usr/local/mysql/support-files

[root@master1 support-files]# cp -a mysql.server /etc/init.d/mysql

# # 拷贝启动脚本,可能报错 yum  install  chkconfig  # 安装修通服务配置的包

[root@master1 support-files]# vim  /etc/init.d/mysql  # 增加=之后的内容,如下图所示:
basedir=/usr/local/mysql
datadir=/usr/local/mysql/data

image-20250702162641643

[root@master1 ~]# vim  ~/.bash_profile   # 设置环境变量需添加如下语句,如下图所示
export PATH=$PATH:/usr/local/mysql/bin

[root@master1 ~]# source  ~/.bash_profile

[root@master1 ~]# systemctl daemon-reload   # 重载系统配置

[root@master1 ~]# systemctl start mysql

[root@master1 ~]# /usr/lib/systemd/systemd-sysv-install enable mysql # 开机启动

image-20250702162848983

[root@master1 ~]# mysql  -uroot -p
# 功能本质:允许MySQL的root用户从任何IP地址远程登录
mysql> update mysql.user set host="%" where user="root";
mysql> flush privileges;
#关键参数:
# host="%":通配符%表示所有网络来源(安全风险!)
# user="root":针对数据库最高权限账户
# 适用场景:开发调试、跨服务器访问等临时需求
mysql> exit
5.2.7 注意
  • mysql安装完毕后需要做快照
  • 若选择安装完毕后进行克隆主机作为mater2,则必须要修改master2的server-uuid,否则无法进行下列主从服务器的搭建
# 以下为master1的uuid
[root@master1 ~]# cat /usr/local/mysql/data/auto.cnf
[auto]
server-uuid=5ffd6e9d-571a-11f0-936b-000c29b179be

# 以下为master2的uuid:
[root@master2 ~]# rm -rf /usr/local/mysql/data/auto.cnf
# 只需删除master2的/usr/local/mysql/data/auto.cnf文件重启即可重新生成
[root@master2 ~]# cat /usr/local/mysql/data/auto.cnf
[auto]
server-uuid=a50968c2-5721-11f0-a275-000c2997aa20

5.3 msyql集群搭建

5.3.1 说明
  • 搭建主-主集群,两个节点都是主库,也都属于对方的从库,也就是两者之间会相互同步数据,这时为了防止主键出现冲突,一般都会通过设置数据库自增步长的方式来防重
  • 主-主架构集群适用于中读写请求的比例对半开,同时整体的并发量也不算低,至少超出了单库的承载阈值的场景下,架构图如下:
image-20240814111550292
  • 两台服务器信息如下:
主机名IP地址系统 / 软件
matser1192.168.11.160OpenEuler22.03 / MySql8.0.37
matser2192.168.11.161OpenEuler22.03 / MySql8.0.37
  • 注意:两台机子的server-uuid不能相同(以下为我个人的uuid)
# 以下为master1的uuid
server-uuid=5ffd6e9d-571a-11f0-936b-000c29b179be

# 以下为master2的uuid:
server-uuid=a50968c2-5721-11f0-a275-000c2997aa20
5.3.2 步骤
  • 修改2个主节点的配置文件
  • 创建一个用于同步数据的账号
  • 建立2个主节点的相互复制
  • 测试
5.3.3 master1节点配置
  • 修改配置文件
[root@master1 ~]# systemctl stop mysql

[root@master1 ~]# vim /etc/my.cnf 
[client]
port = 3306
socket = /tmp/mysql.sock

[mysqld]
port = 3306
basedir = /usr/local/mysql
datadir = /usr/local/mysql/data
tmpdir = /tmp
socket = /tmp/mysql.sock
character-set-server = utf8mb4
collation-server = utf8mb4_general_ci
default-storage-engine=INNODB
log_error = error.log

# ------主节点配置-------
# 当前节点在集群中的唯一标识
server-id=1

# 开启bin-log日志,并为bin-log日志取个前缀名(有默认值可不写)
log-bin=mysql-bin-log

# 同步复制时过滤的库(主要将一些不需要备份/同步库写进来)
# 也可以通过binlog-do-db=xx1,xx2... 来指定要复制的目标库
binlog-ignore-db=mysql

# 指定bin-log日志的格式为混合模式(默认为statement)
binlog_format=mixed

# 设置单个binlog日志文件的最大容量
max_binlog_size=1024M

# ------从节点配置-------
# 开启relay-log日志(同样可以指定前缀名)
relay_log=mysql-relay-log

# 开启存储过程、函数、触发器等内容的同步功能
log_bin_trust_function_creators=true

# 同步执行跳过一些错误码(防止同步写入时出现错误导致复制中断)
slave_skip_errors=1062

# ------自增序列配置-------
# 设置自增初始值为1
auto_increment_offset=1

# 设置自增步长为2,自增序列为{1、3、5、7、9.....}
auto_increment_increment=2
  • 注意

    • server-id=1,为集群中本机标识,必须唯一
    • 由于master1即使主节点又是从节点,则必须设置从节点配置
    • 为了保证2个节点数据的一致性,需要开启自增序列配置,master1节点跳步为1 3 5 7 9...
  • 创建用于数据同步的账号m1

[root@master1 ~]# systemctl start mysql

[root@master1 ~]# mysql -uroot -p

mysql> create user 'mback'@'%' identified with mysql_native_password by '123456';

mysql> grant replication slave on *.* to 'mback'@'%';
5.3.4 master2节点配置
  • 修改配置文件
[root@master2 ~]# systemctl stop mysql

[root@master2 ~]# vim /etc/my.cnf 
[client]
port = 3306
socket = /tmp/mysql.sock

[mysqld]
port = 3306
basedir = /usr/local/mysql
datadir = /usr/local/mysql/data
tmpdir = /tmp
socket = /tmp/mysql.sock
character-set-server = utf8mb4
collation-server = utf8mb4_general_ci
default-storage-engine=INNODB
log_error = error.log

# ------主节点配置-------
# 当前节点在集群中的唯一标识
server-id=2

# 开启bin-log日志,并为bin-log日志取个前缀名(有默认值可不写)
log-bin=mysql-bin-log

# 同步复制时过滤的库(主要将一些不需要备份/同步库写进来)
# 也可以通过binlog-do-db=xx1,xx2... 来指定要复制的目标库
binlog-ignore-db=mysql

# 指定bin-log日志的格式为混合模式(默认为statement)
binlog_format=mixed

# 设置单个binlog日志文件的最大容量
max_binlog_size=1024M

# ------从节点配置-------
# 开启relay-log日志(同样可以指定前缀名)
relay_log=mysql-relay-log

# 开启存储过程、函数、触发器等内容的同步功能
log_bin_trust_function_creators=true

# 同步执行跳过一些错误码(防止同步写入时出现错误导致复制中断)
slave_skip_errors=1062

# ------自增序列配置-------
# 设置自增初始值为2
auto_increment_offset=2

# 设置自增步长为2,自增序列为{1、3、5、7、9.....}
auto_increment_increment=2
  • 注意:
    • master2节点的server-id=2,不能和master1的server-id相同
    • 设置自增初始值为2,则master2节点跳步为2 4 6 8 ...
  • 创建用于数据同步的账号m2
[root@master2 ~]# systemctl start mysql

[root@master2 ~]# mysql -uroot -p

mysql> create user 'mback'@'%' identified with mysql_native_password by '123456';

mysql> grant replication slave on *.* to 'mback'@'%';
5.3.5 建立master1 节点主从关系
  • 由于建立的是主-主架构集群,相互为对方的从节点,则两个节点都通过root账号登录
  • 此时master1为从节点,master2为主节点
  • 先在master2上查看同步的日志名称及同步点号
# 注意:在master2上执行
mysql> show master status;
+----------------------+----------+--------------+------------------+-------------------+
| File                 | Position | Binlog_Do_DB | Binlog_Ignore_DB | Executed_Gtid_Set |
+----------------------+----------+--------------+------------------+-------------------+
| mysql-bin-log.000005 |      157 |              | mysql            |                   |
+----------------------+----------+--------------+------------------+-------------------+

# 日志文件:mysql-bin-log.000005
# 日志数据点:157

image-20250702204900225

  • 在master1 节点上建立复制关系:
mysql> change master to master_host='192.168.11.151',master_user='mback',master_password='123456',master_port=3306,master_log_file='mysql-bin-log.000005',master_log_pos=157;

mysql> start slave;
Query OK, 0 rows affected, 1 warning (0.01 sec)

mysql> show  slave status\G
*************************** 1. row ***************************
               Slave_IO_State: Waiting for source to send event
                  Master_Host: 192.168.88.162
                  Master_User: mback
                  Master_Port: 3306
                Connect_Retry: 60
              Master_Log_File: mysql-bin-log.000001
          Read_Master_Log_Pos: 672
               Relay_Log_File: mysql-relay-log.000002
                Relay_Log_Pos: 330
        Relay_Master_Log_File: mysql-bin-log.000001
             Slave_IO_Running: Yes   # 这里必须为yes
            Slave_SQL_Running: Yes   # 这里必须为yes
              Replicate_Do_DB: 
          Replicate_Ignore_DB: 
           Replicate_Do_Table: 
       Replicate_Ignore_Table: 
      Replicate_Wild_Do_Table: 
  Replicate_Wild_Ignore_Table: 
                   Last_Errno: 0
                   Last_Error: 
                 Skip_Counter: 0
          Exec_Master_Log_Pos: 672
              Relay_Log_Space: 540
              Until_Condition: None
               Until_Log_File: 
                Until_Log_Pos: 0
           Master_SSL_Allowed: No
           Master_SSL_CA_File: 
           Master_SSL_CA_Path: 
              Master_SSL_Cert: 
            Master_SSL_Cipher: 
               Master_SSL_Key: 
        Seconds_Behind_Master: 0
Master_SSL_Verify_Server_Cert: No
                Last_IO_Errno: 0
                Last_IO_Error: 
               Last_SQL_Errno: 0
               Last_SQL_Error: 
  Replicate_Ignore_Server_Ids: 
             Master_Server_Id: 2
                  Master_UUID: 18b551b2-59e8-11ef-a5cd-000c29920312
             Master_Info_File: mysql.slave_master_info
                    SQL_Delay: 0
          SQL_Remaining_Delay: NULL
      Slave_SQL_Running_State: Replica has read all relay log; waiting for more updates
           Master_Retry_Count: 86400
                  Master_Bind: 
      Last_IO_Error_Timestamp: 
     Last_SQL_Error_Timestamp: 
               Master_SSL_Crl: 
           Master_SSL_Crlpath: 
           Retrieved_Gtid_Set: 
            Executed_Gtid_Set: 
                Auto_Position: 0
         Replicate_Rewrite_DB: 
                 Channel_Name: 
           Master_TLS_Version: 
       Master_public_key_path: 
        Get_master_public_key: 0
            Network_Namespace: 
1 row in set, 1 warning (0.00 sec)

image-20250702204844599

5.3.6 建立master2 节点主从关系
  • 此时master2为从节点,master1为主节点
  • 先在master1上查看同步的日志名称及同步点号
# 注意:在master1上执行
mysql> show master status;
+----------------------+----------+--------------+------------------+-------------------+
| File                 | Position | Binlog_Do_DB | Binlog_Ignore_DB | Executed_Gtid_Set |
+----------------------+----------+--------------+------------------+-------------------+
| mysql-bin-log.000002 |       157|              | mysql            |                   |
+----------------------+----------+--------------+------------------+-------------------+

# 日志文件:mysql-bin-log.000002
# 日志数据点:157
  • master2节点上建立复制关系:
mysql> change master to master_host='192.168.11.150',master_user='mback',master_password='123456',master_port=3306,master_log_file='mysql-bin-log.000002',master_log_pos=157;
Query OK, 0 rows affected, 9 warnings (0.01 sec)

mysql> start slave;
Query OK, 0 rows affected, 1 warning (0.01 sec)

mysql> show  slave status\G
*************************** 1. row ***************************
               Slave_IO_State: Waiting for source to send event
                  Master_Host: 192.168.88.161
                  Master_User: mback
                  Master_Port: 3306
                Connect_Retry: 60
              Master_Log_File: mysql-bin-log.000001
          Read_Master_Log_Pos: 672
               Relay_Log_File: mysql-relay-log.000002
                Relay_Log_Pos: 330
        Relay_Master_Log_File: mysql-bin-log.000001
             Slave_IO_Running: Yes  # 这里必须为yes
            Slave_SQL_Running: Yes  # 这里必须为yes
              Replicate_Do_DB: 
          Replicate_Ignore_DB: 
           Replicate_Do_Table: 
       Replicate_Ignore_Table: 
      Replicate_Wild_Do_Table: 
  Replicate_Wild_Ignore_Table: 
                   Last_Errno: 0
                   Last_Error: 
                 Skip_Counter: 0
          Exec_Master_Log_Pos: 672
              Relay_Log_Space: 540
              Until_Condition: None
               Until_Log_File: 
                Until_Log_Pos: 0
           Master_SSL_Allowed: No
           Master_SSL_CA_File: 
           Master_SSL_CA_Path: 
              Master_SSL_Cert: 
            Master_SSL_Cipher: 
               Master_SSL_Key: 
        Seconds_Behind_Master: 0
Master_SSL_Verify_Server_Cert: No
                Last_IO_Errno: 0
                Last_IO_Error: 
               Last_SQL_Errno: 0
               Last_SQL_Error: 
  Replicate_Ignore_Server_Ids: 
             Master_Server_Id: 1
                  Master_UUID: 5bd35595-591a-11ef-abb5-000c29daf3cc
             Master_Info_File: mysql.slave_master_info
                    SQL_Delay: 0
          SQL_Remaining_Delay: NULL
      Slave_SQL_Running_State: Replica has read all relay log; waiting for more updates
           Master_Retry_Count: 86400
                  Master_Bind: 
      Last_IO_Error_Timestamp: 
     Last_SQL_Error_Timestamp: 
               Master_SSL_Crl: 
           Master_SSL_Crlpath: 
           Retrieved_Gtid_Set: 
            Executed_Gtid_Set: 
                Auto_Position: 0
         Replicate_Rewrite_DB: 
                 Channel_Name: 
           Master_TLS_Version: 
       Master_public_key_path: 
        Get_master_public_key: 0
            Network_Namespace: 
1 row in set, 1 warning (0.00 sec)

image-20250702174426824

5.4 局部测试

  • 测试主主架构是否能相互同步数据
5.4.1 master1执行,master2查看
  • master1上建立数据库
mysql> create database  test1;
Query OK, 1 row affected (0.01 sec)

mysql> show  databases;
+--------------------+
| Database           |
+--------------------+
| information_schema |
| mysql              |
| performance_schema |
| sys                |
| test1              |
+--------------------+
5 rows in set (0.00 sec)

image-20250702175018500

  • 在master2上查看是否同步
mysql> show  databases;
+--------------------+
| Database           |
+--------------------+
| information_schema |
| mysql              |
| performance_schema |
| sys                |
| test1              |
+--------------------+
5 rows in set (0.01 sec)

image-20250702175038178

  • 此时master1(主)--master2(从)构建完毕
5.4.2 master2执行,master1查看
  • master2中执行创建表
mysql> use test1;

mysql> create table back_test  (`user_id`int(8) not null,`user_name` varchar(255) not null,`user_sex` varchar(255) not null,`passwordd` varchar(255) not null,`register_time` datetime);
Query OK, 0 rows affected, 1 warning (0.01 sec)

mysql> desc  back_test;
+---------------+--------------+------+-----+---------+-------+
| Field         | Type         | Null | Key | Default | Extra |
+---------------+--------------+------+-----+---------+-------+
| user_id       | int          | NO   |     | NULL    |       |
| user_name     | varchar(255) | NO   |     | NULL    |       |
| user_sex      | varchar(255) | NO   |     | NULL    |       |
| password      | varchar(255) | NO   |     | NULL    |       |
| register_time | datetime     | YES  |     | NULL    |       |
+---------------+--------------+------+-----+---------+-------+
5 rows in set (0.00 sec)

mysql> exit

image-20250702175307210

  • 在master1上查看是否有同步表数据
mysql> use test1;

mysql> desc  back_test;
+---------------+--------------+------+-----+---------+-------+
| Field         | Type         | Null | Key | Default | Extra |
+---------------+--------------+------+-----+---------+-------+
| user_id       | int          | NO   |     | NULL    |       |
| user_name     | varchar(255) | NO   |     | NULL    |       |
| user_sex      | varchar(255) | NO   |     | NULL    |       |
| password      | varchar(255) | NO   |     | NULL    |       |
| register_time | datetime     | YES  |     | NULL    |       |
+---------------+--------------+------+-----+---------+-------+
5 rows in set (0.00 sec)

mysql> exit

image-20250702175414174

  • 至此master1(从)--master2(主)构建完毕

5.5 Keepalived故障转移的高可用环境

5.5.1 说明
  • Keepalived即保持存活,是一种轻量化的高可用方案,用来防止单点故障;
  • Keepalived的工作原理是VRRP(Virtual Router Redundancy Protocol)虚拟路由冗余协议
  • Keepalived通过VIP虚拟IP的漂移实现高可用,在相同集群内发送组播包,master1和master2主通过VRRP协议发送组播包,告诉从主的状态
  • Keepalived会虚拟出一个VIP地址代理2台服务器向外界提供服务;
  • 当Keepalived实际代理master1时,若master1出现故障,keepalived通过自身机制,自动将master2作为实际代理主服务器,不需要人工干预去修改mysql配置信息,从而实现了高可用;
image-20240814155353305
5.5.2 步骤
  • 2台MySql服务器安装keepalived软件包
  • 配置服务
  • 模拟故障进行测试
5.5.3 master1节点配置
  • 安装安装包
[root@master1 ~]# yum  install  keepalived -y
  • master1节点配置keepalived
[root@master1 ~]# vim  /etc/keepalived/keepalived.conf
# 删除所有,拷贝下列配置数据(要根据自己的配置对某些地方进行更改,如网卡名称,ip地址什么的)

! Configuration File for keepalived

global_defs {
   router_id mysql-master01   # keepalived服务器的一个标识,每台机子不同
}

vrrp_instance VI_1 {
    state BACKUP      # 指定keepalived的角色, BACKUP模式将根据优先级决定主或从
    interface ens32   # 监测的网卡名
    virtual_router_id 51  # 虚拟路由标识,确保和master2相同
    priority 100      # 用来选举master的数值
    nopreempt
    advert_int 1
    authentication {    # 认证区域
        auth_type PASS
        auth_pass 1111
    }
    virtual_ipaddress {   # 指定VIP地址
        192.168.11.200
    }
}

# 虚拟服务器,需要指定虚拟IP地址和服务端口,IP与端口之间用空格隔开
virtual_server 192.168.11.200 3306 {  
    delay_loop 6            # 设置运行情况检查时间,单位是秒
    lb_algo rr              # 设置后端调度算法
    lb_kind DR              # 设置LVS实现负载均衡的机制
    persistence_timeout 50  # 会话保持时间,单位是秒
    protocol TCP            # 指定转发协议类型
    real_server 192.168.11.161 3306 { # 真实服务器IP地址及端口
    notify_down /etc/keepalived/chk_mysql.sh
        weight 1        # 配置服务节点的权值
        TCP_CHECK {
            connect_port 3306     # 健康检查端口
            connect_timeout 3     # 连接超时时间
            retry 3               # 重连次数
            delay_before_retry 3  # 重连间隔时间
        }
    }
}
# 配置mysql健康检查脚本

[root@master1 ~]# vim  /etc/keepalived/chk_mysql.sh

#!/bin/bash
counter=$(netstat -na|grep "LISTEN"|grep "3306"|wc -l)
if [ "${counter}" -eq 0 ]; then
    killall keepalived
fi

# 通过端口记录数判断mysql是否运行,mysql停止后终止keepalived,当然也可以在抢救一下
[root@master1 ~]# chmod  +x  /etc/keepalived/chk_mysql.sh  # 设置脚本执行权限

[root@master1 ~]# systemctl start keepalived

[root@master1 ~]# systemctl status keepalived

[root@master2 ~]# systemctl enable keepalived

[root@master1 ~]# ip a

image-20250702183604920

5.5.4 master2节点配置
  • 安装安装包
[root@master2 ~]# yum  install  keepalived -y
  • master2节点配置keepalived
[root@master2 ~]# vim  /etc/keepalived/keepalived.conf
# 删除所有,拷贝下列配置数据

! Configuration File for keepalived

global_defs {
   router_id mysql-master02     # 注意与master1区分开来
}

vrrp_instance VI_1 {
    state BACKUP      
    interface ens32            # 注意网卡接口名
    virtual_router_id 51  
    priority 50                # 注意选举参数
    nopreempt
    advert_int 1
    authentication {    
        auth_type PASS
        auth_pass 1111
    }
    virtual_ipaddress {   
        192.168.11.200
    }
}


virtual_server 192.168.11.200 3306 {  
    delay_loop 6            
    lb_algo rr              
    lb_kind DR              
    persistence_timeout 50  
    protocol TCP            
    real_server 192.168.11.162 3306 {    # master2地址及端口
    notify_down /etc/keepalived/chk_mysql.sh
        weight 1        
        TCP_CHECK {
            connect_port 3306     
            connect_timeout 3     
            retry 3               
            delay_before_retry 3  
        }
    }
}
[root@master2 ~]# vim  /etc/keepalived/chk_mysql.sh

#!/bin/bash
counter=$(netstat -na|grep "LISTEN"|grep "3306"|wc -l)
if [ "${counter}" -eq 0 ]; then
    killall keepalived
fi

image-20250702181153058

[root@master2 ~]# chmod  +x  /etc/keepalived/chk_mysql.sh  

[root@master2 ~]# systemctl start keepalived

[root@master2 ~]# systemctl status keepalived

[root@master2 ~]# systemctl enable keepalived
5.5.5 局部测试
  • 原理:当master1服务器宕机后,VIP会自动漂移至master2服务器并继续向外提供mysql服务

  • 步骤:

    • 在master1中停用mysql
    • 查看VIP是否漂移
    • 故障修复
  • master1中执行

[root@master1 ~]# systemctl status mysql    # 查看mysql状态

[root@master1 ~]# systemctl status keepalived

[root@master1 ~]# ip a   
    inet 192.168.88.200/32 scope global ens32    # 此时VIP正在监听

[root@master1 ~]# systemctl stop mysql   # 模拟宕机

[root@master1 ~]# ip a                  # VIP消失

[root@master1 ~]# systemctl status keepalived    # 已停用

image-20250702183859979

image-20250702183920275

  • master2执行
[root@master2 ~]# ip a
    inet 192.168.11.162/24 brd 192.168.88.255 scope global noprefixroute ens32
    inet 192.168.11.200/32 scope global ens32  # VIP已经漂移,继续服务

image-20250702184103639

  • master1中恢复msyql服务和keepalived服务,注意必须先恢复msyql服务
[root@master1 ~]# systemctl start mysql

[root@master1 ~]# systemctl start keepalived

[root@master1 ~]# ip a
1: lo: <LOOPBACK,UP,LOWER_UP> mtu 65536 qdisc noqueue state UNKNOWN group default qlen 1000
    link/loopback 00:00:00:00:00:00 brd 00:00:00:00:00:00
    inet 127.0.0.1/8 scope host lo
       valid_lft forever preferred_lft forever
    inet6 ::1/128 scope host 
       valid_lft forever preferred_lft forever
2: ens32: <BROADCAST,MULTICAST,UP,LOWER_UP> mtu 1500 qdisc fq_codel state UP group default qlen 1000
    link/ether 00:0c:29:da:f3:cc brd ff:ff:ff:ff:ff:ff
    inet 192.168.88.161/24 brd 192.168.88.255 scope global noprefixroute ens32
       valid_lft forever preferred_lft forever
    inet6 fe80::20c:29ff:feda:f3cc/64 scope link noprefixroute 
       valid_lft forever preferred_lft forever
       
# 即使master1恢复后,VIP不会被强占!!!如下图所示:

image-20250702184303263

5.6 安装监控平台

5.6.1 说明

image-20250702192018895

服务端口
Prometheus9090
Mysqld_exporter9194
Grafana3000
5.6.2 部署Mysqld_exporter
  • Mysql_exporter是用来收集MysQL数据库相关指标且需要连接到数据库并有相关权限。
  • 下载安装包并解压缩:prometheus.io/download/

image-20240815105910087

# 192.168.11.163 monitor主机操作
[root@monitor ~]# ls
anaconda-ks.cfg  mysqld_exporter-0.15.1.linux-amd64.tar.gz

[root@monitor ~]# tar xvf mysqld_exporter-0.15.1.linux-amd64.tar.gz

[root@monitor ~]# mv  mysqld_exporter-0.15.1.linux-amd64  /usr/local/mysqld_exporter
[root@monitor ~]# cd  /usr/local/mysqld_exporter

[root@monitor mysqld_exporter]# ls
LICENSE  mysqld_exporter  NOTICE

image-20250702192207779

  • 常见配置文件
[root@monitor mysqld_exporter]# vim  /usr/local/mysqld_exporter/.my.cnf  # 注意为隐藏文件
[client]
user = exporter          # 该账户需要在2台mysql节点新建
password = 123456        # 登录密码
host = 192.168.11.200    # 使用VIP访问
port = 3306

image-20250705234534435

  • 2台mysql节点创建用户并授权
# master1操作
[root@master1 ~]# mysql -uroot -p
Enter password: 
mysql> create user 'exporter'@'%' identified with mysql_native_password by '123456';
Query OK, 0 rows affected (0.01 sec)

mysql> grant process, replication client, select on *.* to 'exporter'@'%';
Query OK, 0 rows affected (0.00 sec)

mysql> flush privileges;
Query OK, 0 rows affected (0.01 sec)

mysql> exit
# master2操作,由于设置了主-主集群架构,master1创建账户后会同步到master2,只需查看即可
[root@master2 ~]#  mysql -uroot -p
Enter password: 

mysql> select user ,host from mysql.user;
+------------------+-----------+
| user             | host      |
+------------------+-----------+
| exporter         | %         |    # 已经同步
| mback            | %         |
| mysql.infoschema | localhost |
| mysql.session    | localhost |
| mysql.sys        | localhost |
| root             | localhost |
+------------------+-----------+
6 rows in set (0.00 sec)

mysql> exit

image-20250702192739462

  • 配置mysqld_exporter的系统服务
# monitor节点操作
[root@monitor ~]# vim /usr/lib/systemd/system/mysqld_exporter.service

[Unit]
Description=https://prometheus.io

[Service]
Restart=on-failure
ExecStart=/usr/local/mysqld_exporter/mysqld_exporter --config.my-cnf=/usr/local/mysqld_exporter/.my.cnf --web.listen-address=:9104

[Install]
WantedBy=multi-user.target

image-20250702194256499

  • 刷新服务配置并启动服务
# monitor节点操作
[root@monitor ~]# systemctl daemon-reload      # 重新加载单元配置,刷新服务

[root@monitor ~]# systemctl  enable  --now  mysqld_exporter.service

[root@monitor ~]# systemctl status mysqld_exporter.service
http://192.168.11.155:9104/metrics
# 这里可以根据你的ip进行修改

image-20250702193608480

..............................

5.6.3 部署Promethues
  • Prometheus是一个开源系统监控和警报工具包,最初由SoundCloud构建;
  • 自2012年成立以来,许多公司和组织都采用了Prometheus,该项目拥有非常活跃的开发人员和用户社区.
  • 它现在是一个独立的开源项目,独立于任何公司维护。
  • Prometheus于2016年加入了云原生计算基金会,成为继Kubernetes之后的第二个托管项目。
  • 架构图:
image-20240815112851309

image-20240815113336601

# monitor操作
[root@monitor ~]# tar xvf prometheus-2.53.2.linux-amd64.tar.gz

[root@monitor ~]# mv prometheus-2.53.2.linux-amd64  /usr/local/prometheus

[root@monitor ~]# cd /usr/local/prometheus
[root@monitor prometheus]# ls
console_libraries  consoles  LICENSE  NOTICE  prometheus  prometheus.yml  promtool
[root@monitor prometheus]# cd  ~

image-20250702193831279

  • 新建prometheus账户
[root@monitor ~]# useradd --no-create-home --shell /bin/false prometheus

[root@monitor ~]# chown -R prometheus:prometheus /usr/local/prometheus
  • 配置prometheus系统服务
# monitor操作
[root@monitor ~]# vim  /usr/lib/systemd/system/prometheus.service

[Unit]
Description=Prometheus
Wants=network-online.target
After=network-online.target

[Service]
User=prometheus
Group=prometheus
Type=simple
ExecStart=/usr/local/prometheus/prometheus --config.file /usr/local/prometheus/prometheus.yml --storage.tsdb.path  /usr/local/prometheus/data

[Install]
WantedBy=multi-user.target

image-20250702194234772

  • 刷新服务配置并启动服务
[root@monitor ~]# systemctl  daemon-reload

[root@monitor ~]# systemctl  enable  --now  prometheus

[root@monitor ~]# systemctl  status  prometheus

image-20250702194434214

# 打开浏览器输入!
管理页面:http://192.168.11.155:9090
监控数据:http://192.168.11.155:9090/metrics
# 记得改为自己monitor主机的ip才可查看

通过浏览器输入http://192.168.11.155:9090,查看管理页面;

image-20250702194800879

通过浏览器输入http://192.168.11.155:9090/metrics 查看监控数据

image-20250702194813944

  • Mysqld_exporter对接Prometheus
# monitor操作,打开文件,添加如下内容,注意对齐格式!!!
# 注意:是监控机IP和Mysqld_exporter端口
[root@monitor ~]# vim  /usr/local/prometheus/prometheus.yml

   - job_name: "prometheus"
     static_configs:
       - targets: ["192.168.11.155:9090"]

   - job_name: "mysql"
     static_configs:
       - targets: ["192.168.11.155:9104"]
         labels:
           instance: mysqld_exporter

image-20250702200210509

  • 重启Prometheus服务
[root@monitor ~]# systemctl restart prometheus
# 重现在浏览器输入http://192.168.11.155:9090进行查看(记得在上面的status下拉框中选Targets)

image-20250702200923832

5.6.4 部署Grafana
  • Grafana是一个功能强大、灵活性高、易于使用的数据可视化和监控工具;
  • 广泛应用于IT运维、应用性能监控、工业物联网等领域;
  • 使用Grafana,用户可以轻松地创建各种图表、图形和面板,以直观和动态的方式展示数据趋势、指标和警报。
  • 其灵活的插件系统和丰富的图形化选项使用户能够根据自己的需求定制仪表板,并将其集成到现有的监控系统中。
image-20240815140812462

image-20250706004855376

  • 下载并解压缩:
[root@monitor ~]# yum  install grafana-enterprise-11.1.2-1.x86_64.rpm  -y
  • 修改配置文件
[root@monitor ~]# vim  /etc/grafana/grafana.ini
################################# Server #################################
[server]
# Protocol (http, https, h2, socket)
protocol = http       # 启用

# This is the minimum TLS version allowed. By default, this value is empty. Accepted values are: TLS1.2, TLS1.3. If nothing is set TLS1.2 would be taken
;min_tls_version = ""

# The ip address to bind to, empty will bind to all interfaces
;http_addr =

# The http port  to use
http_port = 3000       # 启用

# The public facing domain name used to access grafana from a browser
domain = localhost      # 启用

# Redirect to correct domain if host header does not match domain
# Prevents DNS rebinding attacks
;enforce_domain = false

# The full public facing url you use in browser, used for redirects and emails
# If you use reverse proxy and sub path specify full url (with sub path)
root_url = %(protocol)s://%(domain)s:%(http_port)s/    # 启用

image-20250702201352715

  • 启动
[root@monitor ~]# systemctl enable --now grafana-server

[root@monitor ~]# systemctl status grafana-server
  • 关联Promethues并设置仪表盘模版

http://192.168.11.155:3000

# 浏览器其中输入:http://192.168.11.155:3000

# 初始账户/密码:admin/admin

# 设置新的密码:123456

# 在设置界面中选择Home > Connections > Data sources > prometheus

# 设置prometheus监听地址:http://192.168.11.155:9090

# save&test

# 选择监控模版来显示mysql的关键指标,模版ID为7362
image-20240815142444969

image-20250702202051232

image-20250702202348285

image-20250702202456366

image-20250702202516539

image-20250702202535689

image-20250702202712475

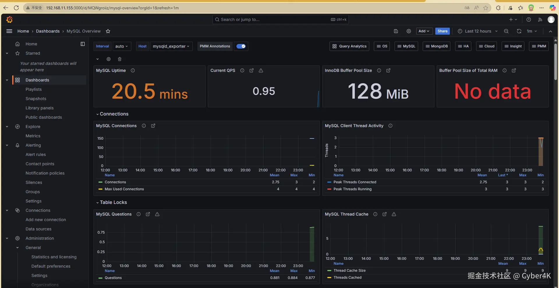
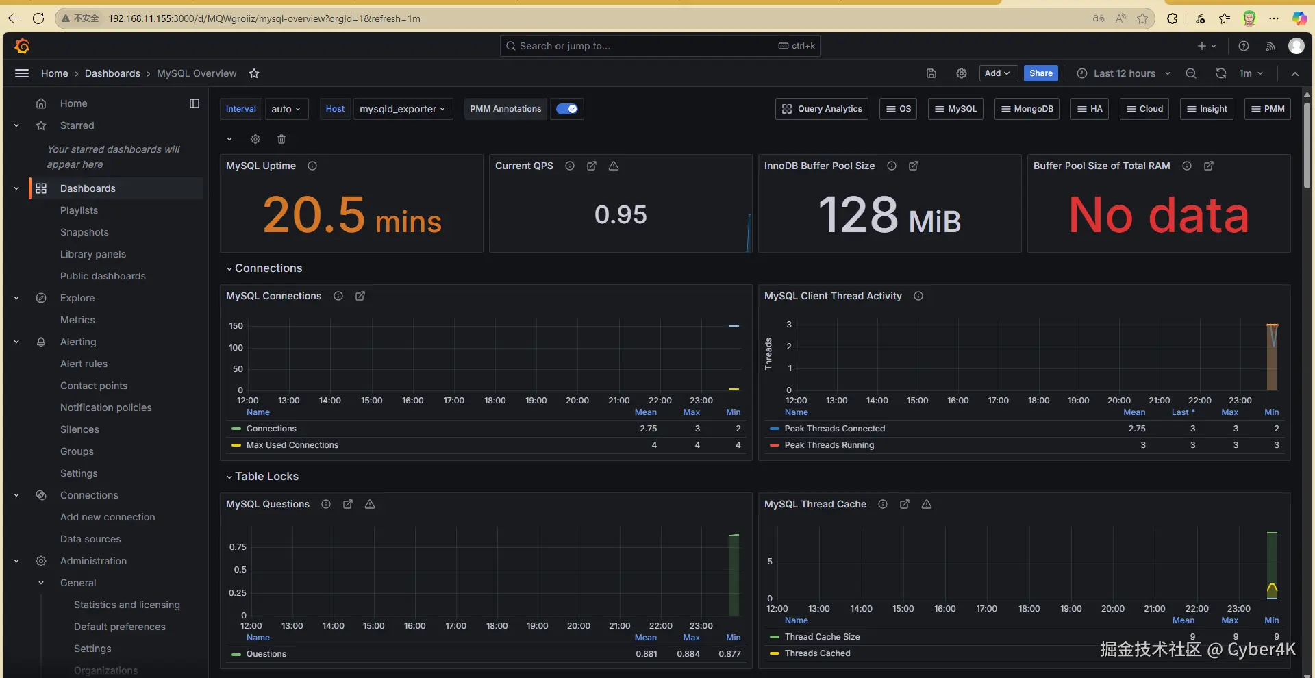
image-20250705235824499

5.7 压力测试

  • 压测1:查看VIP(虚拟IP)所在服务器(我这里是master2)停止当前节点的mysql,查看VIP是否漂移,刷新监控界面,看是否高可用;

  • 压测2:MySQL自带的压力测试工具——Mysqlslap

# 在vip所在的服务器里面修改
# 修改最大连接数
vim /etc/my.cnf
max_connections=1024

systemctl restart mysql


# 完成压测,查看仪表盘
[root@master1 ~]# mysqlslap --defaults-file=/etc/my.cnf --concurrency=200,400 --iterations=1 --number-int-cols=50 --number-char-cols=60 --auto-generate-sql --auto-generate-sql-add-autoincrement --auto-generate-sql-load-type=mixed --engine=innodb --number-of-queries=2000 -uroot -p123456 --verbose

image-20250706001802667