替代 Postman!一款开源自托管的在线 API 接口管理平台!

725 阅读2分钟

大家好,我是 Java陈序员

在企业开发中,经常涉及到 API 接口管理,常常会借助一些工具来进行接口请求调试,如 Postman 就是一款十分受欢迎的 API 接口调试工具。

今天,给大家介绍一款开源自托管的在线 API 接口管理平台,可替代 Postman!

项目介绍

yaade —— Yet Another API Development Environmen,一款开源、自托管、支持多用户协作、数据持久化的全功能 API 管理工具,专为团队协作和数据安全设计。

功能特色

  • 强大的 API 请求能力:支持 REST、Websockets 协议,覆盖 GET/POST/PUT/DELETE 等常见请求方法
  • 脚本扩展:编写 JavaScript 脚本实现请求预处理、响应解析及自动化测试(类似 Postman 的 Script 功能)
  • 文档集成:支持 Markdown 格式编写 API 文档,与请求实例无缝结合
  • 导入/导出功能:支持从 Postman、OpenAPI 导入集合,导出为多种编程语言框架格式
  • 自托管:所有 API 数据存储在用户自有服务器,不依赖云端服务,安全性高
  • 精细的权限管理:支持多用户权限管理,可精细控制团队成员对 API 集合的访问与编辑权限

安装部署

yaade 支持 Docker 部署,使用 Docker 可快速安装部署。

1、拉取镜像

docker pull esperotech/yaade

2、启动容器

docker run -d \
	-p 9339:9339 \
	-e YAADE_ADMIN_USERNAME=admin \
	-v /data/software/yaade:/app/data 
	--name yaade esperotech/yaade:latest

3、容器启动成功后,浏览器访问

http://{ip/域名}:9339

默认用户名密码:admin/password. 成功登录后,记得及时修改默认密码!

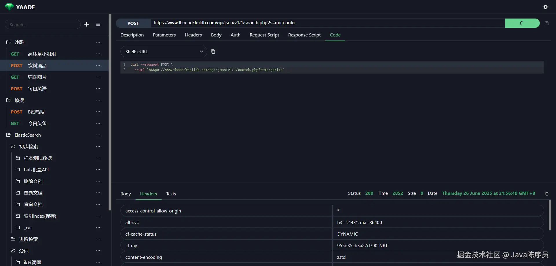
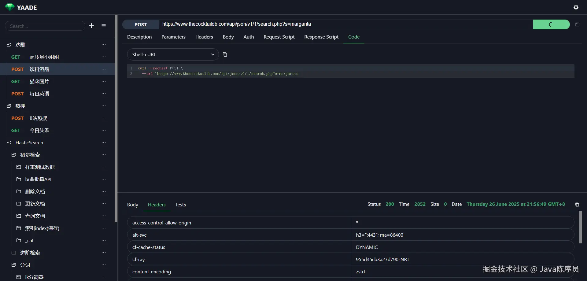
系统截图

yaade 以 “自托管 + 协作 + 安全” 为切入点,填补了 Postman 在私有化部署场景的空白。此外,Docker 部署降低了安装部署门槛。可以说,yaade 是一款值得尝试的 API 接口管理平台。

项目地址:https://github.com/EsperoTech/yaade

最后

推荐的开源项目已经收录到 GitHub 项目,欢迎 Star

https://github.com/chenyl8848/great-open-source-project

或者访问网站,进行在线浏览:

https://chencoding.top:8090/#/

大家的点赞、收藏和评论都是对作者的支持,如文章对你有帮助还请点赞转发支持下,谢谢!