一个自由职业者的 2025 年中总结:主业+探索

5,252 阅读7分钟

大家好,我是双越老师,也是 wangEditor 作者。

我正开发一个 Node 全栈 AIGC 知识库 划水AI,包括 AI 写作、多人协同编辑。复杂业务,真实上线,大家可以去注册试用,围观项目研发过程。

开始

不觉 2025 年过去一半儿了,现在是 6 月下旬,本文对前半年的工作做一次总结。

给大家分享一下我做了些什么,包括一些值得学习借鉴的经验,和一些踩过的坑和教训。

本文的视频版 www.bilibili.com/video/BV15o…

划水 AI

我现在的主业就是开发 划水AI 这个项目,很多同学已经知道了,这是一个 Node 全栈开发的 AIGC 知识库平台。从 2024 年春天开始做,已经开发了一年多了,还在继续维护和升级中。

开发内容

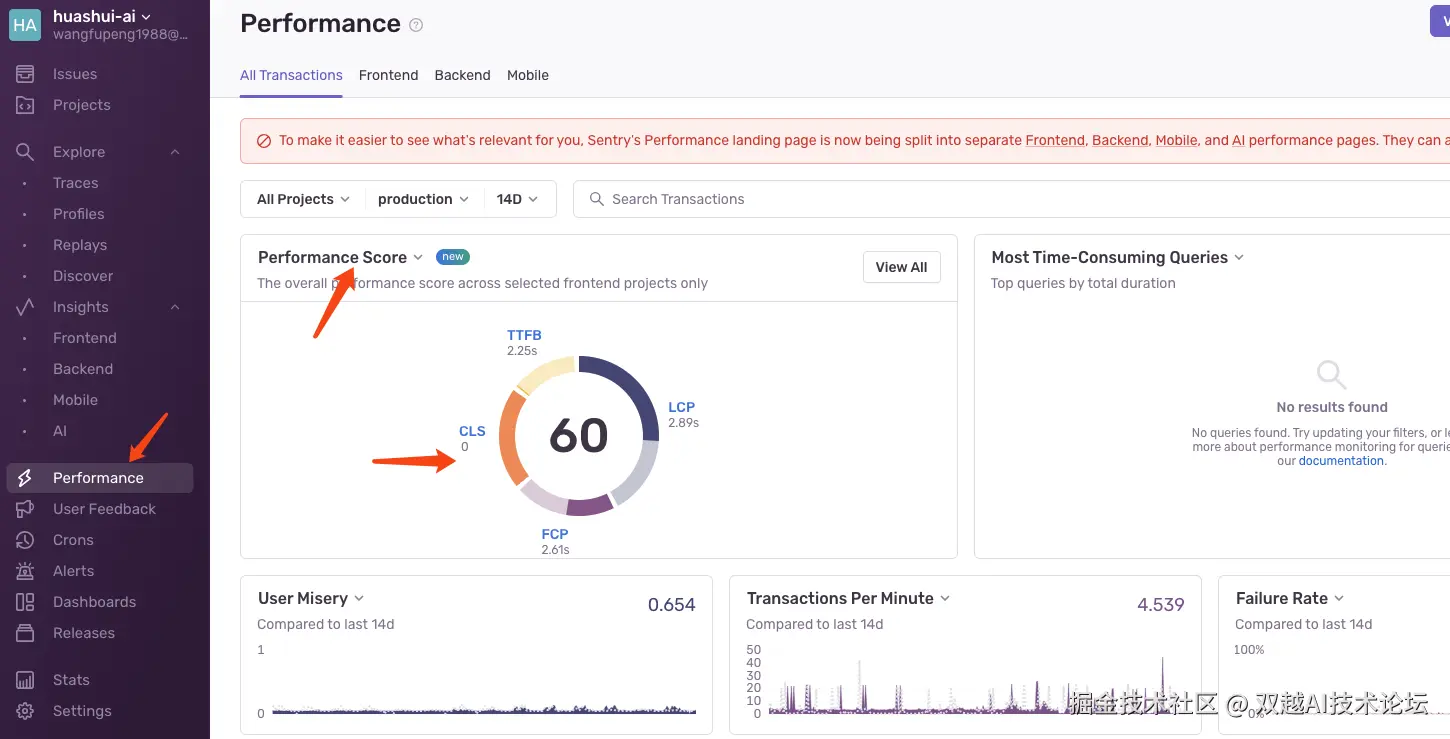
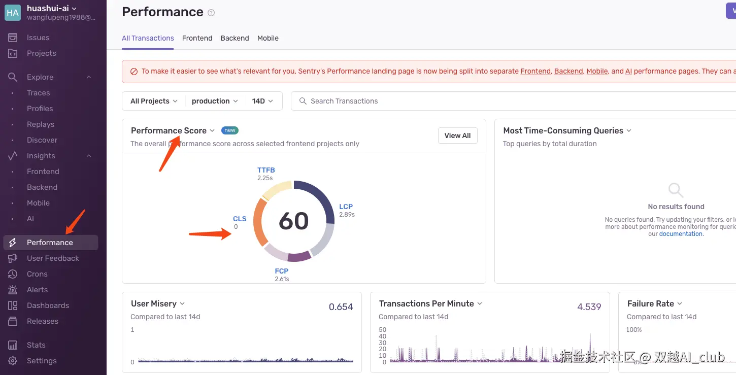
第一,引入 Sentry 监控,监控性能和线上 issue 。通过性能监控发现 TTFB 评分过低,说明网络延迟比较明显(当时是外网服务器)

image.png

通过 Sentry issues 可以监控到线上频繁发生的 bug 以帮助定位和修改。本地没问题不代表线上没问题,线上错误监控很重要。

image.png

第二,申请域名备案,备案成功以后迁移服务器国内,包括 云服务器、Serverless、OSS、CDN 都迁移过来了。

image.png

第三,开发“发布文档”功能,可以把自己的文档发布出来公网访问,SSR 服务端渲染内容,渲染速度快,对 SEO 友好。项目首页有一个链接 关于我们 就是我自己发布出来的文档,可以访问查看。

第四,开发 AI 对话记录功能,替换掉之前简单的 AI 输入框,把文档编辑器部分进行左右拆分,右侧专门进行 AI 聊天。这是 2025 上半年一个比较重大的更新。

如,AI 生成文本并插入到编辑器

ai-gen-1.gif

再如,AI 优化文本并插入到编辑器

ai-exp-1.gif

第五,重构新版首页、登录页。之前的首页比较简单,现在重构以后更加丰富多彩。使用 v0 设计的页面结构,感觉非常好。

未来计划

划水AI 文档相关的功能已经满足日常使用了,接下来 2025 下半年我打算继续深度集成 AI 能力:从 AIGC 升级为 AI Agent 智能体

像 Cursor 一样,不仅能使用 AI 生成/优化内容,还能让 AI 处理当前用户的内容,如管理文档、查询文档、多文档操作等,这将使用到 function_call、MCP server、RAG、向量数据库等技术。

和之前一样,我会边开发边记录研发过程,一步一步做出这些 AI 功能。有兴趣的话可以加入项目研发小组,或私信我~

前端面试派

我从 2017 年开始制作前端面试网络课程,帮助过几万前端同学,算是国内最有经验的人之一了。

前些年大家面试之前需要刷面试题、八股文,所以这类面试课程很受欢迎。但最近 2 年随着 AI 的发展和招聘市场的变化,这类面试课程也逐步落寞。第一,面试时仅考察八股文的概率低了很多;第二,这些八股文通过 AI 工具可以很好的生成和解答,不再必须要讲师去从 0 开始讲了。

但是,我这么多年的经验积累也不能就此浪费掉,还是需要找个地方输出分享出来,帮助大家更高效的准备前端面试。

于是 2025 年初我启动了前端面试派项目,以解决前端面试刷题碎片化、老旧化的问题,而且开源免费。该项目已经帮助了很多同学准备简历和面试,即便现在不是面试旺季,每天依然有几百人查阅该网站,流量很稳定。

image.png

项目启动后我联系了很多个前端博主,其中有几位愿意一起加入贡献面试题,于是我们一起花费了 1-2 个月时间把当前常见的面试题全部整理一遍,总共 500 经典面试题。感谢各位贡献者,也非常欢迎你来贡献新的题目和内容,一起为开源做贡献。

在此基础上,我将继续提供 1v1 前端面试咨询服务,包括简历优化、模拟面试、定制学习计划等服务。有兴趣的可以私信我~

知识星球

这是我今年的一个新的想法。

我有 10+ 年工作经验,我进过大厂,做过开源,做过副业,现在是自由职业,职业生涯几次弯道超车,我的从业经验要比其他人丰富很多。同理我的想法也会比其他人多很多,而且和传统观念不太一样,否则我也不会搞工作以外的事情。

于是我就想:我可不可以把我这些年的一些经验和想法总结一下?每个写成一篇小文章,通过一种方式分享给初入职场的年轻人。于是我就启动了一个知识星球《双越.编程经验与认知》。

至今运营大概 3 个月了,我每周都会更新 2-3 个主题,从未间断过。当前的目录如下:

  • 学习新技能的三要素
  • 每个程序员都应该学习 C 语言
  • 35岁以后怎么办
  • 如何体现工作热情和积极性
  • 关于看技术书籍的7个建议
  • 我为什么最近没有看书
  • 程序员都应该有自己的技术博客
  • 程序员都应该读一些源码
  • 尤雨溪 和 VoidZero :JS 工具链目前有哪些问题
  • 尤雨溪 和 VoidZero :如何商业化
  • 关于域名备案制度
  • 享受慵懒和闲暇
  • 想干什么就抓紧去干,不要等 xxx 以后
  • 我的“假期闭关学习”经历
  • 对新事物保持观望态度
  • 前端会死吗?
  • MCP 让自然语言操作一切事物
  • AI 不能直接代替程序员,但是…
  • 返璞归真 - LINUX/UNIX 设计哲学
  • 什么是真正的架构师
  • 等我攒够了 100w 我就…
  • 自由职业的三次转变
  • 关于戒烟1 - 烟草的本质
  • 关于戒烟2 - 我为何要戒烟
  • 关于戒烟3 - 烟瘾的本质
  • 乌合之众:勇敢做自己的事儿,别受群体讨论的影响
  • 近忧和远虑,众生皆苦,不要羡慕有钱人
  • 刚毕业先不要瞎折腾,好好积累项目经验
  • 继续更新中......

我会继续更新,按计划我会更新到 100 篇左右,把我所有的经验和认知都写完。包括工作、职业、副业、开源、生活等各个程序员相关的话题。

旅游

自由职业的好处就是可以安排非高峰期的旅游,不用挤到假期。我在春天 4 月自己跑到埃及玩了几天,顺便练习了一下英语,虽然当地人的英语也不咋地😄

2025 这半年我几乎每天都在练习和使用英语,一是为了看编程资料更方便,二是激励自己多多出去玩,毕竟学了就得用嘛。

image.png

最后

2025 上年我在主业 划水AI 基础上,同时进行了 前端面试派 和知识星球《双越.编程经验与认知》这两个探索,都收到了很不错的效果。

未来会继续更新项目、星球,也会继续探索前端、全栈、AI 相关的技术和产品,继续分享出来。

与君共勉~