10分钟零编码配置出常用的数据可视化混合图图表(柱线、多Y轴混合)

205 阅读8分钟

在数据可视化领域,混合图图表是常见的图表,可以多维度的展示复杂数据关系。通过整合柱状图和折线图的互补优势,或通过多维度Y轴实现多指标对比,混合图表能够直观呈现数据背后的趋势、差异与关联,为决策提供有力支撑。

混合图图表有很多种类型,其中柱线混合图、多Y轴混合图是常见的其中之一。

1. 柱线混合图

  • 核心组合:柱状图 + 折线图
  • 特点:柱状图展示分类数据的对比(如销售额、产品类别),折线图反映趋势变化(如时间序列数据)。适用场景:需同时强调数据差异与趋势分析,如“月度销售目标完成率”中,柱状图显示实际销售额,折线图标注目标线。
  • 变体折线+堆叠柱状图:展示数据累积效果,如“各部门成本构成”。折线+分组柱状图:对比多组数据差异,如“不同区域季度销售额”。

2. 多Y轴混合图

  • 核心组合:柱状图/折线图 + 多个Y轴
  • 特点:每个数据系列对应独立Y轴,解决不同量纲或数量级数据的共存问题(如“温度与降水量”)。适用场景:需对比差异悬殊的指标,如“用户增长量(万级)与转化率(百分比)”。

样式配置

在JVS-智能BI中,提供了这些混合图图表组件。今天我详细说一下具体是如何配置的。

进入到可视化图表设计中,点击选择柱线混合图

选择后点击【样式】内的【自定义样式】。看到大致分为【图表设置】、【标题设置】、【X轴】、【Y轴】、【目标线】、【图例设置】、【组件外观】这几个大的模块。今天主要讲讲图表独有的样式设置。

图表设置

点开【配色方案】,可选择该条形图组件的主题颜色以及是否开启渐变。

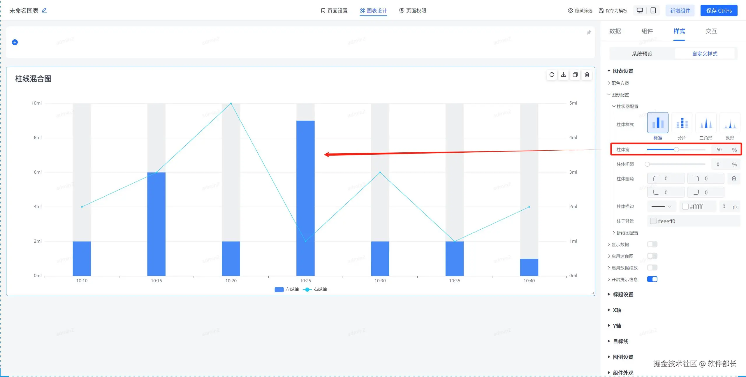
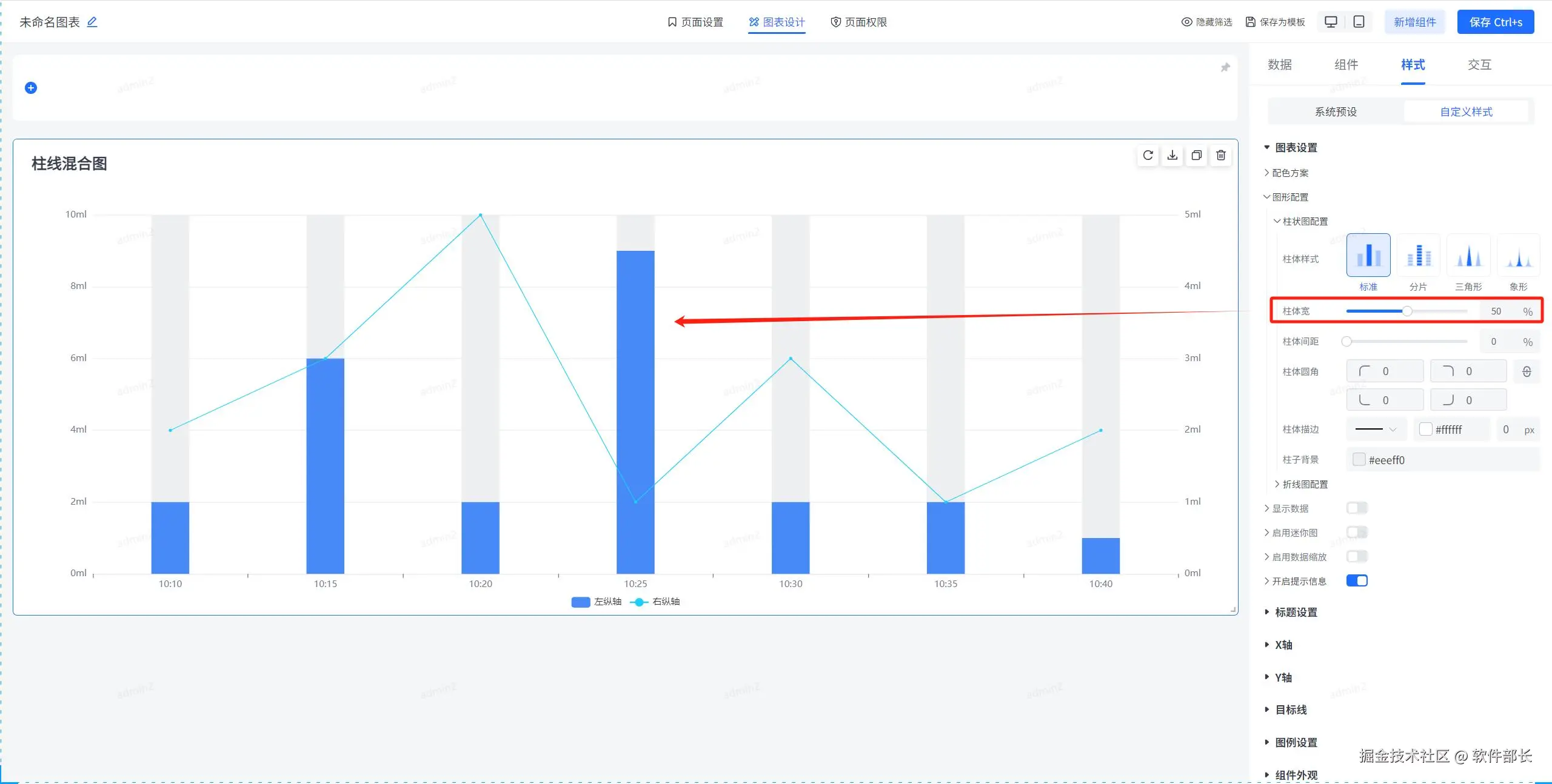
图形配置,主要是对混合图的柱状图以及折线图的分别配置。柱状图配置主要有柱体样式、背景、宽度、间距、描边以及圆角的样式设置。折线图的相关配置则主要有折线线条风格、线条样式、线条宽度、标记点及其样式、阴影以及显示面积的样式设置。以下为具体配置方式。

柱体样式即不同呈现展示效果,根据不同的选择给到不同的样式。

柱体宽即见名知意,即是柱体的宽度调整。值越大则越宽。柱体间距是发生在同组数据里面的相邻间距调整。

柱体圆角即是给柱体的四个边角设置圆弧,圆弧的弧度取决于设置的圆角大小。柱体圆角越大,则设置的圆弧弧度越圆。

描边就是给柱状图的每个柱体进行描边处理,可定义描边样式、颜色以及粗细。柱子背景即是未填充的柱子部分背景颜色。

折线线条风格、线条样式、线条宽度样式的话即是对线条方面不同样子的一个呈现方式,可根据实际选择自己想要的样式。其中线条风格可分为折线和曲线,线条样式有实线虚线等。以下为配置详情。

【标记点】即为折线图上的每个拐点,可设置标记点形状,默认形状为实心圆。可按自己喜好进行调整标记点的形状和大小。

【阴影】即是该折线的阴影设置,可调节阴影的x、y轴的偏移量来实现阴影和原折线不重叠。模糊度越大即阴影显示越不明显。

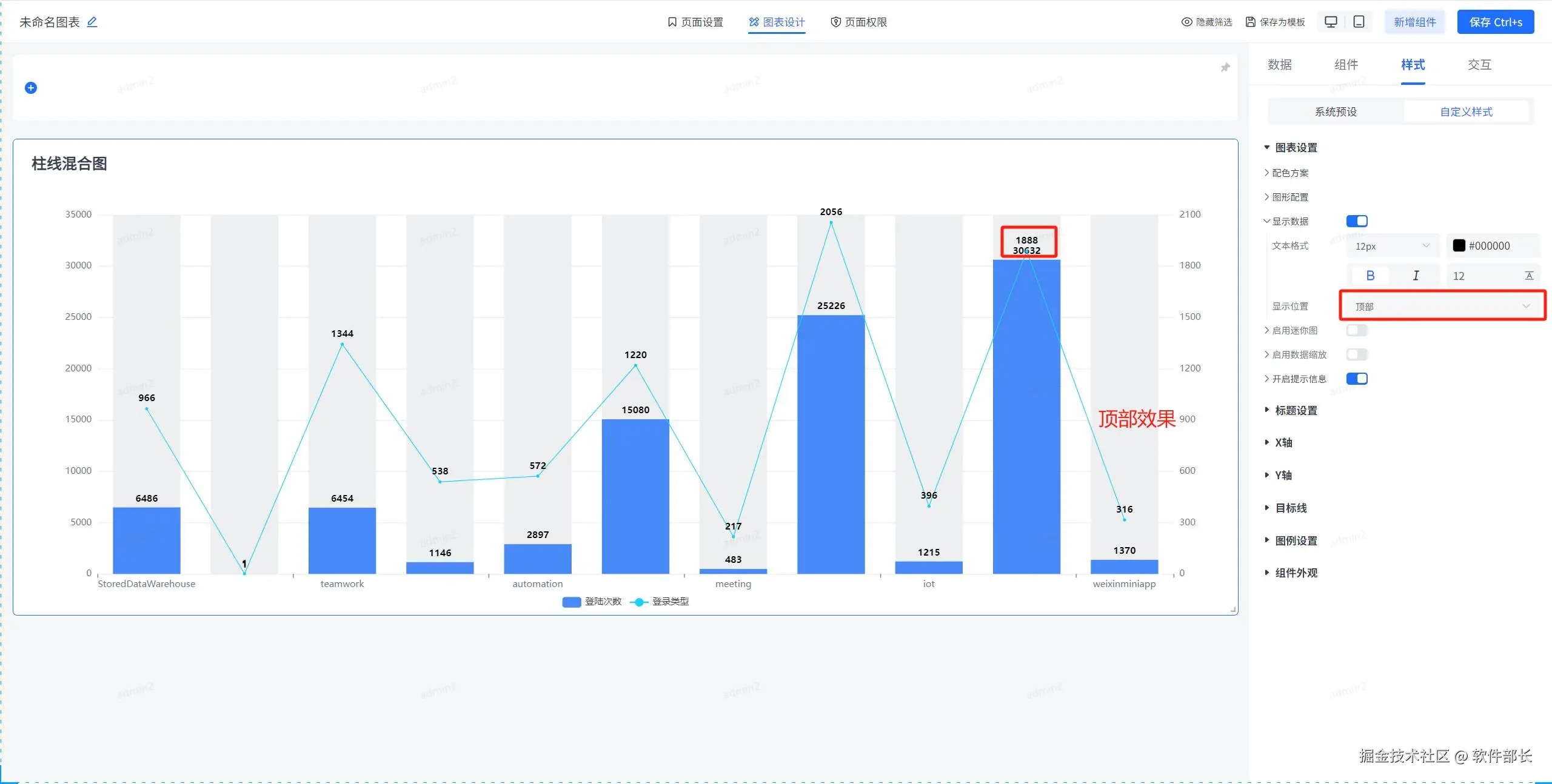
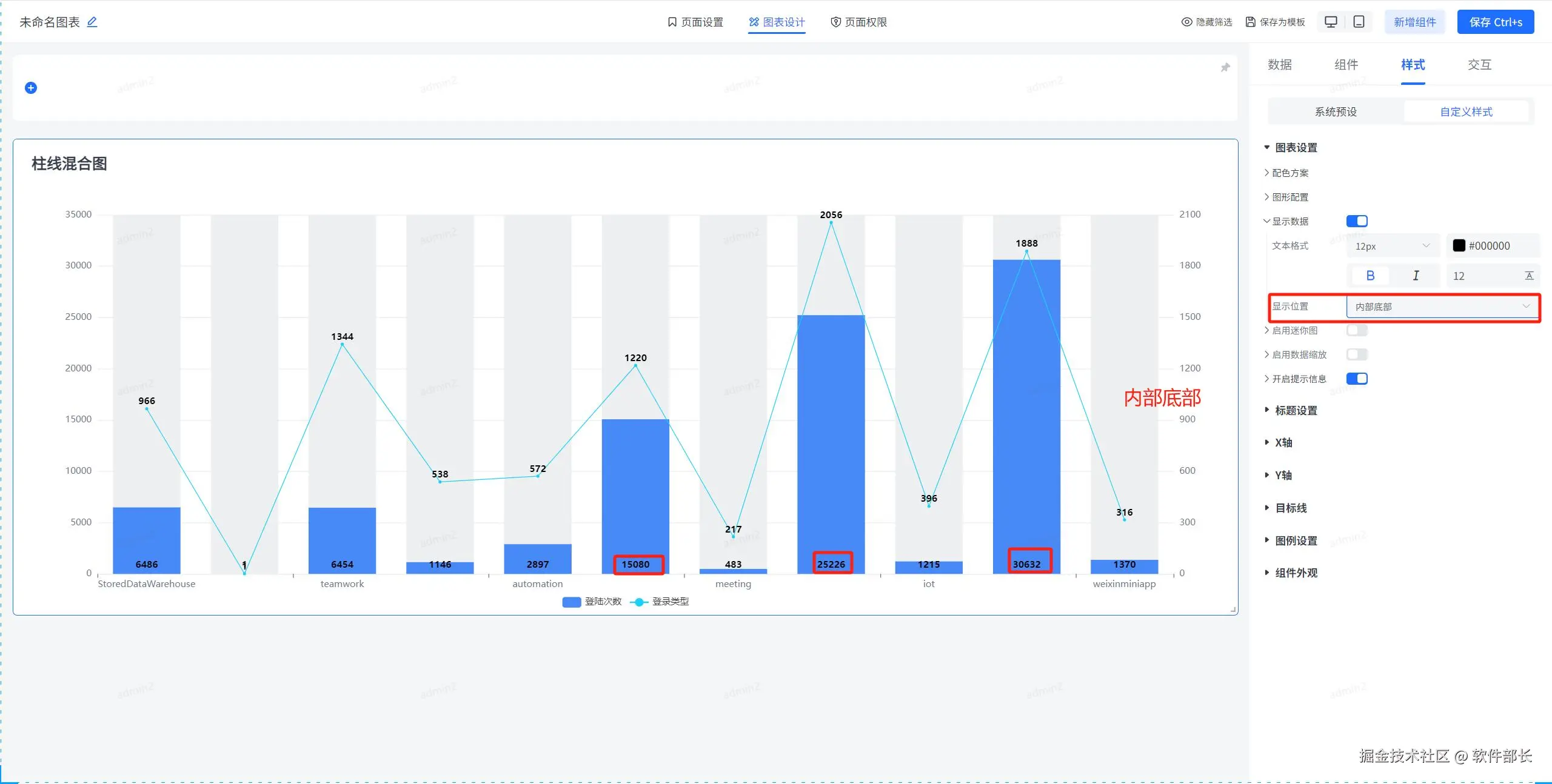
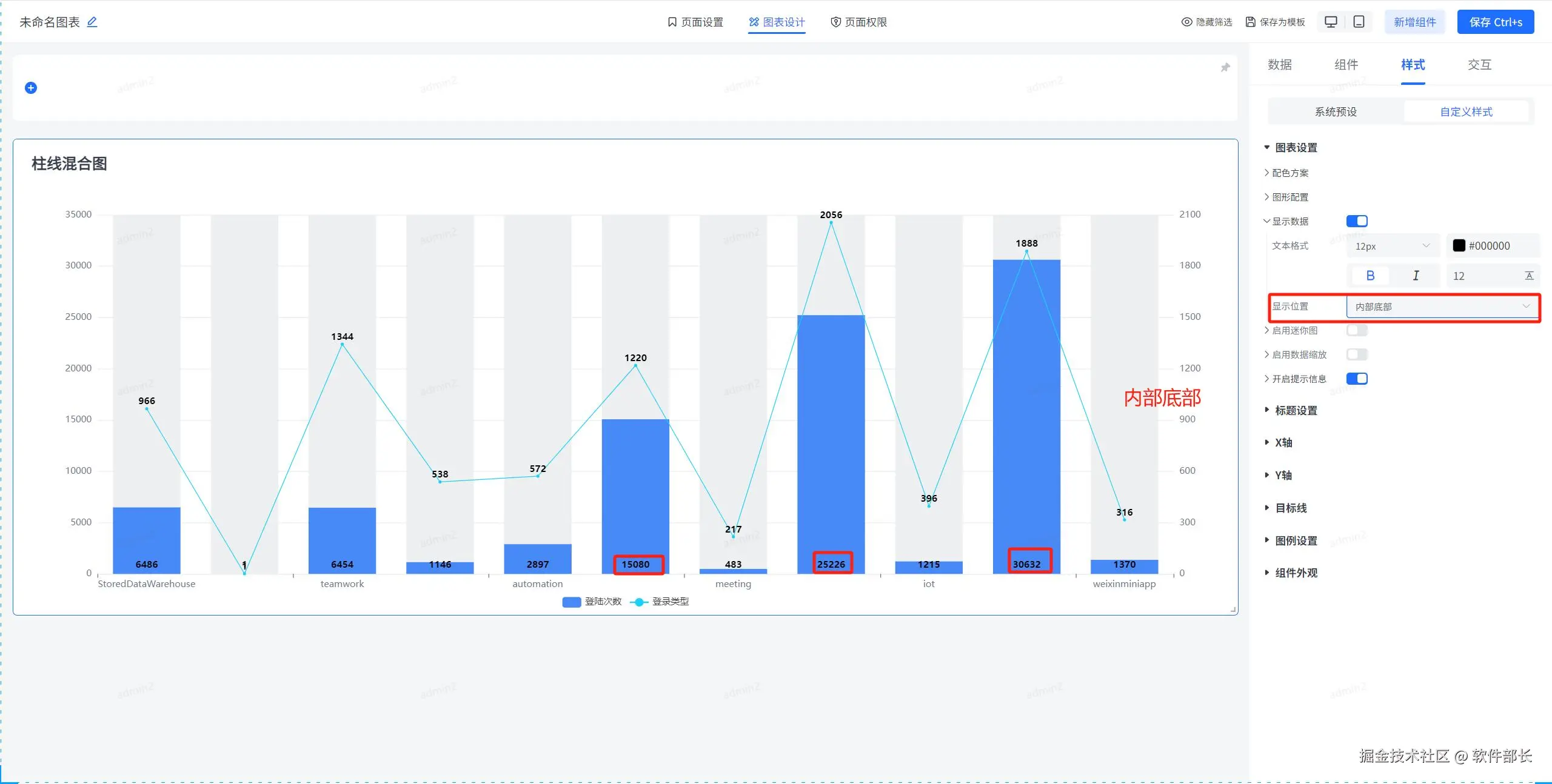
【显示数据】一般用于你数据集选择后,字段和维度的展示。打开显示数据后,可定义数据显示的文字大小颜色、粗细、斜体、上下边距。

显示位置可定义显示数据在每个柱状的什么位置,可分为内部居中、顶部、内部顶部、内部底部四种。现在分别展示四种方式最后的效果。

启用迷你图,即是缩去x和y轴的图例,让图更加清晰放大。直接看下图展示即可。

数据缩放即下方会出现一个缩放条,可根据此条自由缩放展示的数据。

开启提示信息的话,开启后当鼠标经过到折线图上的某一块儿时,那么就会显示出该块儿的信息提示。

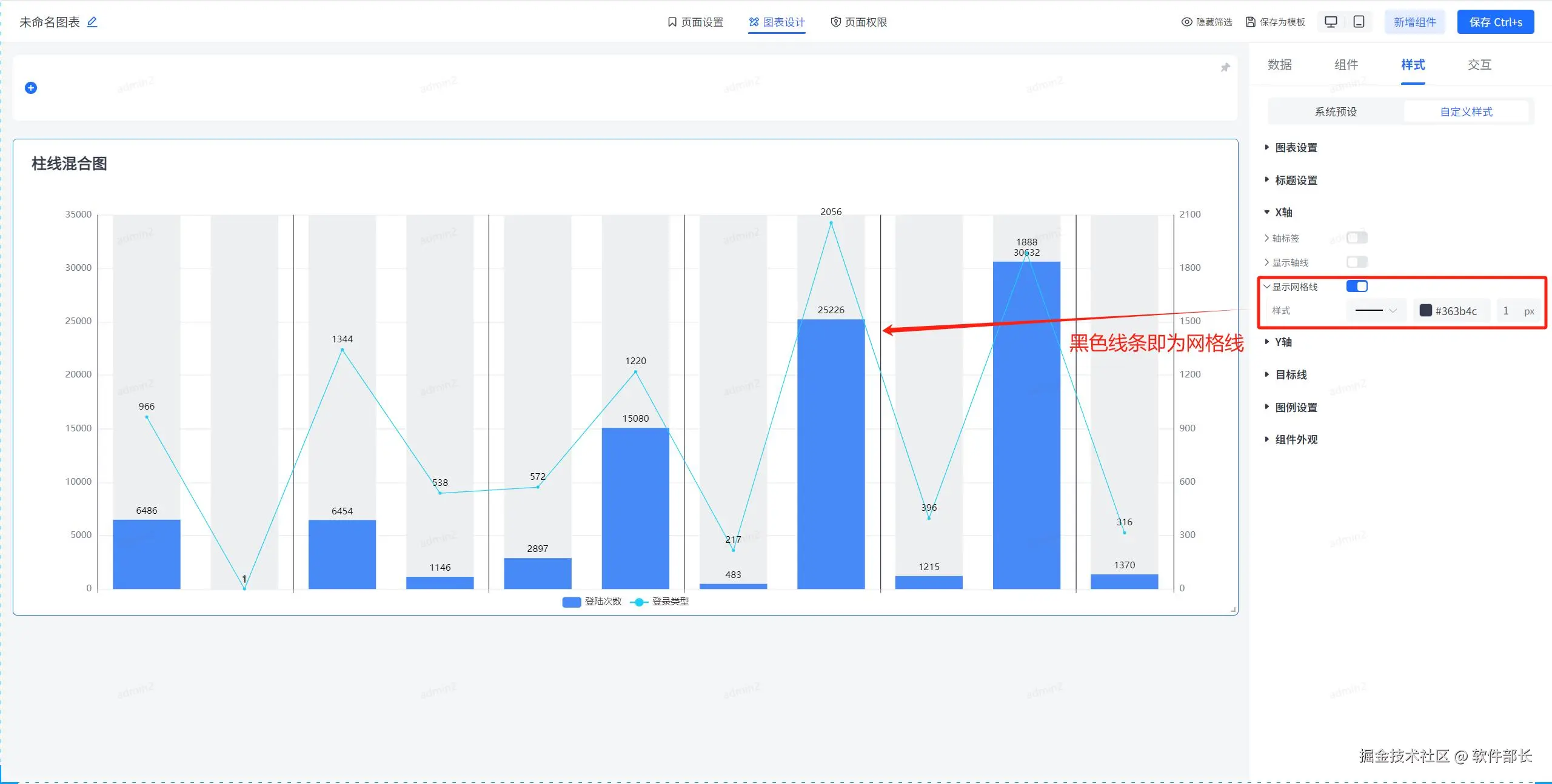
x轴和y轴设置是一样的,区别就是一个为横轴一个为纵轴。这里描述一下x轴的样式相关配置,y轴进行类比即可。

我们点开x轴,可以看到轴标签可设置轴标签的文字大小、颜色、粗细、斜体等。还可定义其标签的倾斜角度。

显示轴线即轴标签和柱状图之间的分界线,为让轴线显示更加明显看得更加清晰。这边使用显眼颜色并加宽字体大小以供展示效果。

显示网格线即是x轴的网格线,勾选后可定义网格线的线条、粗细以及颜色。这里用显眼的黑色加以区分,以看到实际效果。

【目标线】即添加一条目标线,用于用户更方便查看那些数据达成目标。点开目标线,选择添加目标线。

添加目标线,需给出目标线名称、定义目标线种类(可分为自定义、平均值、最大值、最小值)、目标线样式、颜色、大小。以及目标线显示内容是数值还是名称还是名称+数值,同时亦可设置文本标签的大小、样式和颜色。以及文本标签所处的位置是在线的开始顶部、底部、还是居中或末尾顶部或底部。

在线demo:bi.bctools.cn

gitee地址:gitee.com/software-mi…