Seo工具使用与流量数据观察实践 上

132 阅读7分钟

第11章.Seo工具使用与数据观察实践

1. 通过SimilarWeb选择合适的竞品

首先我们明确一个概念,当我们要做项目的时候,会有两种情况,一种是有竞品,另外一种是没有竞品。

而没有竞品的那种情况,一个可能是你的项目和Idea没有价值。另外一个可能是你的项目实在是太牛逼了,门槛太高在那个时间段几乎无懈可击(Open Ai的早期)。

那么我们回到拥有竞品的项目,我们需要对它和它的网站的流量进行分析,而对于流量粗分析个人觉得最好的工具是SimilarWeb。接下来就让我们来拆解这个步骤。

1.1. 选择合适的竞品进行分析

我们以character.ai为例,它是Ai RolePlay(AI角色扮演)的行业龙头,点到website performance(网站表现),如图所示:

我们可以在第一屏看到许多指标就是pv(总浏览数)、Mpv(月)、以及一个大概的用户数量统计。

但此时我们需要有数据进行对比(单个数据无法形成坐标系),我们可以拿一些产品进行对比,如果本身对行业不太熟悉可以点击上图的Similar Sites(相似网页)。

但其实它只能给你一个大概的相似的网站对比,并不是很精准(不进入细分领域),最好的方式还是人为调研(其实就是需要深入细分领域)。

比如,我添加国内的两款出海产品,一个是minimax的takie,另外一个是crushOn

在对比的时候,即使是国内出海流量表现最好的CrushOn差距也比Cai差了不少(在Ai Role play这个赛道中)。

但要做SEO还是需要去分析自然流量,我们可以来到Marketing Channels(渠道来源)

在这里我们可以看到Direct(直接打开,输地址)和Organic(自然搜索流量),我们主要观察自然流量占比,可以看到talkie和crushOn的搜索流量表现都非常不错,而cai是因为本身的知名度和品牌已经做上去了。

首先我们先排除掉cai,因为它的量太大了,会拖垮整个数据分析失真,并且在一个产品在刚开始起步的时候直接以行业龙头为目标是不太明智的选择。

那么我最终的竞品详细分析选择有2个因素:

  1. 自然流量在总流量的总占比。

  2. 非品牌关键词的与你想做业务的贴合度。

在上面的流量比率分析中,虽然crushOn的流量更高但是它的自然流量比率却低于talkie,而非品牌关键词中crushOn的大多数流量关键词是黄词(他们本身也是做这方面的)。显然更合适的选择是talkie

注意,我选择的都是中国出海企业的竞品,因为在早期选我们中国出海项目比好模仿和理解思路,在中后期进行做选择的时候要更多元化的竞品选择(比如AI ROLE PALY海外本土竞品比如 janitorai.com/spicychat.ai/ ),因为到中后期中国人做产品的思路都同质化太重了。

那么在本节中,我们可以选定要详细分析的竞品talkie,接下里我们从多种角度去分析SEO相关的流量。

2. 流量粗分析

在进行SEO优化时,了解网站的流量来源和用户特征是至关重要的。这些信息可以帮助我们制定更精准的SEO策略和内容计划。接下来,我们将从地理分布、人口统计和用户兴趣三个方面对talkie的用户群体进行深入分析。

2.1 流量地理分布分析

我们通过SimilarWeb的Geography部分来查看talkie的流量地理分布情况:

从图中我们可以得出以下结论:

  1. 美国是talkie最大的流量来源国,占比31.60%,远超其他国家。

  2. 印度位居第二,占比9.08%,但与美国有较大差距。

  3. 菲律宾排名第三,占比8.39%。

  4. 英国和德国分别排在第四和第五位,占比分别为4.87%和3.39%。

  5. 其他主要流量来源国包括斯里兰卡、印度尼西亚、阿根廷、加拿大和巴西等。

这种分布告诉我们:

  • talkie的主要目标市场是英语国家,尤其是美国,但也在其他非英语国家有显著的用户基础。

  • 亚洲国家(如印度、菲律宾、斯里兰卡)是重要的二级市场。

  • 欧洲市场(英国、德国)也占有一定份额,但相对较小。

基于这些数据,我们可以制定以下SEO策略:

  1. 重点优化针对美国市场的内容和关键词,这是最大的流量来源。

  2. 可以为印度和菲律宾等亚洲市场开发本地化内容,考虑这些国家的文化特点和搜索习惯。

  3. 考虑多语言SEO策略,尤其是针对排名靠前的非英语国家(如印度尼西亚、阿根廷等)。

  4. 分析各国的访问时长和跳出率,针对性地优化用户体验。例如,印度用户的平均访问时长最长(36:01),可以为他们提供更深入的内容。

  5. 印度尼西亚、瑞典的流量增长显著,可以加大对这些新兴市场的SEO投入。

通过精准定位这些地理特征,我们可以更有效地优化SEO策略,提高网站在各个目标市场中的可见度和吸引力。

2.2 人口统计分析 (Demographics)

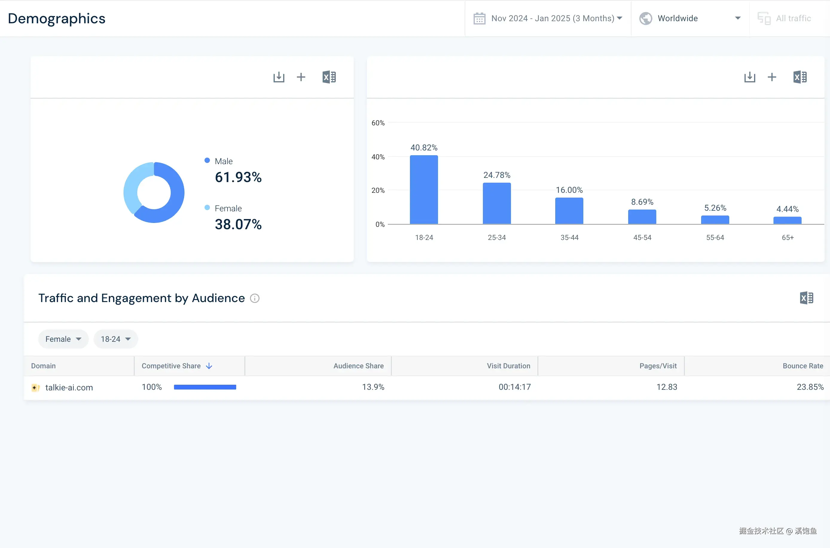
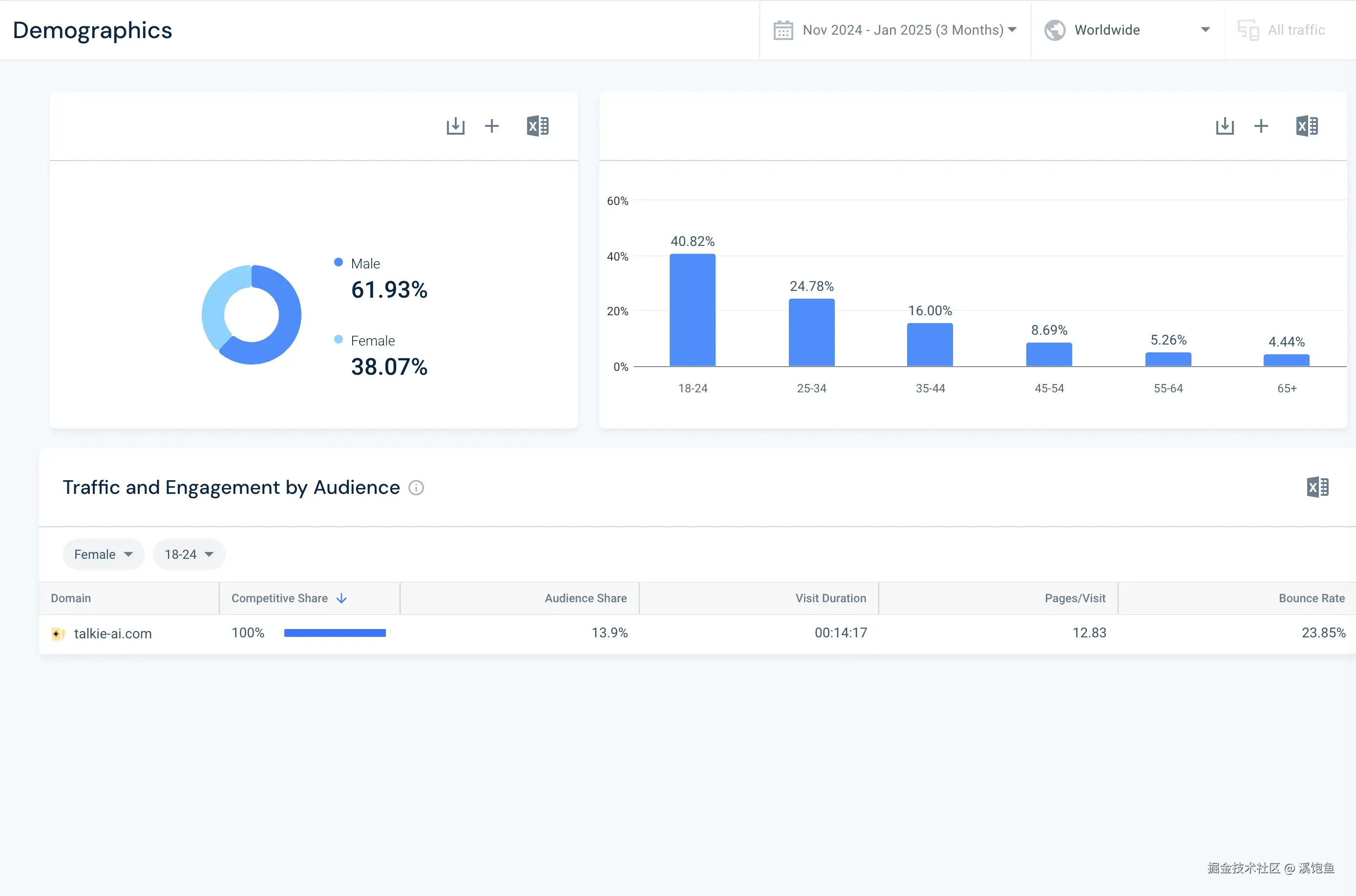
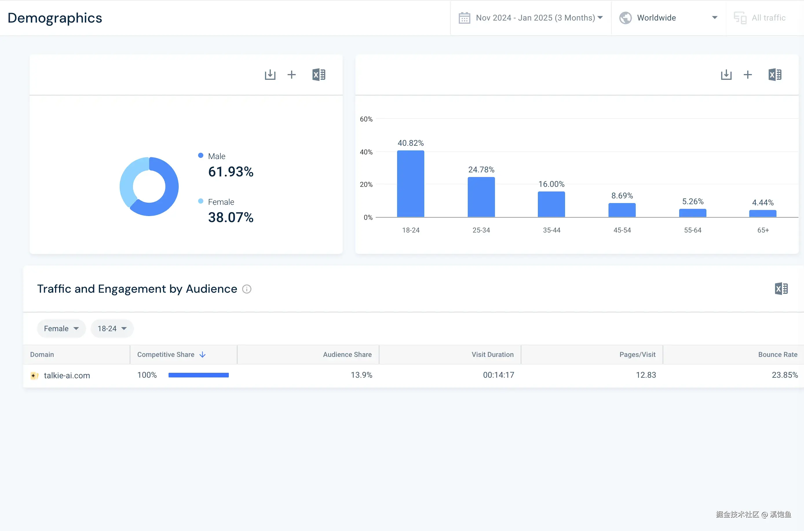
通过SimilarWeb的"Demographics"部分,我们可以了解talkie用户的基本特征:

从数据中我们可以得出以下结论:

  1. 性别分布:
  • 男性用户占比61.93%

  • 女性用户占比38.07%

  1. 年龄分布:
  • 18-24岁: 40.82%(最大群体)

  • 25-34岁: 24.78%

  • 35-44岁: 16.00%

  • 45-54岁: 8.69%

  • 55-64岁: 5.26%

  • 65岁以上: 4.44%

  1. 用户参与度:

    1. 平均访问时长: 14分17秒

    2. 平均页面浏览量: 12.83页/次访问

    3. 跳出率: 23.85%

基于这些人口统计特征,我们可以制定以下SEO策略:

  1. 内容方向:重点针对18-34岁的年轻群体,这个年龄段占比超过65%。创作与年轻人兴趣相关的内容,如游戏角色、动漫IP、电影IP等。

  2. 性别定位:虽然男性用户略多,但女性用户也占有相当比例。考虑创建既吸引男性又不疏远女性的内容,或者针对不同性别创建特定内容,比如暮光之城AI IP诸如此类。

  3. 关键词策略:选择符合18-34岁年龄段搜索习惯和兴趣的关键词。可能包括新兴科技术语、流行文化引用等。

2.3 受众兴趣分析 (Audience Interests)

通过SimilarWeb的"Audience Interests"部分,我们可以深入了解talkie-ai.com访问者的浏览习惯和兴趣分布:

从数据中我们可以得出以下结论:

  1. 行业分布 (Industry Distribution):
  • 游戏 > 视频游戏主机和配件: 15.37%

  • 科学和教育 > 教育: 9.38%

  • 成人内容: 9.19%

  • 计算机电子和技术 > 计算机电子和技术: 9.07%

  • 计算机电子和技术 > 社交网络和在线社区: 7.01%

  • 其他: 49.97%

  1. 话题分布 (Topics Distribution):

主要关键词包括:video, images, search, community, internet, online, anime, social media, education, games等。

  1. 相关网站 (Related Websites):

    1. character.ai (相关度100,交叉访问率15.05%)

    2. talkie-e5d0e.firebaseapp.com (相关度74,交叉访问率9.47%)

    3. crushon.ai (相关度72,交叉访问率7.35%)

    4. auth.character.ai (相关度69,交叉访问率2.99%)

    5. moemate.io (相关度65,交叉访问率2.34%)

虽然这些数据还是太粗糙了但是我们也可以获得一些信息,通过这些信息,我们可以制定以下SEO策略:

  1. 内容主题:
  • 重点开发与游戏、教育、技术相关的内容,这些是用户最感兴趣的领域。

  • 考虑创建一些与成人内容相关但适度的内容,以吸引这部分用户群体。

  1. 目标人群细分:

    1. 为游戏爱好者、教育工作和技术爱好者创建专门的内容分类页。

    2. 考虑开发针对动漫爱好者的特色功能或内容,以吸引"anime"关键词相关的用户。

总结

那么到这里通过SimilarWeb的流量初分析就结束了,在下一节我们会通过SemRush进行细节的关键词内容以及流量分析。

关于我