开源、轻量、易用的服务器监控系统,开箱即用!

352 阅读4分钟

前言

IT 运维和开发环境中,服务器的稳定性与性能监控至关重要。随着系统规模不断扩大,手动管理服务器状态变得越来越困难。

推荐一款基于 Go 语言开发的开源服务器监控系统,在为用户提供轻量、易用、功能丰富的实时监控解决方案。不管是运维人员、开发还是个人用户,Beszel 都能帮助大家快速掌握服务器运行状态,并通过警报机制及时发现问题。

本文将详细介绍 Beszel 的项目背景、核心功能、技术实现及实际应用效果。

项目介绍

Beszel 是一个基于 Go 语言开发的开源服务器监控工具,具备完整的系统监控能力,支持 CPU、内存、磁盘、网络等指标的实时采集与展示。

其设计目标是"开箱即用",提供简洁的 Web 界面和强大的后台功能,适合对多个服务器或容器进行统一管理的场景。

Beszel 支持多用户管理、OAuth 身份认证、自动数据备份以及 REST API 接口调用,能够满足企业级部署和个性化集成的需求。

项目功能

Beszel 提供了以下主要功能:

  • 实时监控服务器的各项性能指标(CPU、内存、磁盘、网络等)。

  • 对 Docker 容器进行详细监控,包括资源使用历史记录。

  • 自定义设置警报规则,如 CPU 使用率超过阈值、磁盘空间不足等。

  • 多用户权限管理,支持用户隔离与管理员跨用户查看。

  • 提供友好的网页界面,支持 OAuth 登录方式。

  • 数据自动备份与恢复功能,保障监控数据的安全性。

  • 提供 REST API 接口,方便外部系统对接和自动化操作。

项目特点

1、轻量级设计:占用系统资源少,适合低配服务器部署。

2、配置简单:无需复杂的环境依赖,安装后即可快速启动。

3、支持容器监控:可跟踪每个 Docker 容器的资源使用情况。

4、灵活的告警机制:支持多种指标的自定义告警设置。

5、高可用性与安全性:支持自动备份、多用户管理及 OAuth 认证。

项目技术

  • 后端使用 Go 1.23+ 开发,保证高性能和跨平台兼容性。

  • 前端采用 Bun 1.1.38+ 或 Node.js 18+ 构建,实现响应式网页界面。

  • 数据存储方面使用本地文件或数据库保存监控数据。

  • 通过 HTTP 提供 REST API 接口,便于二次开发与集成。

  • 使用 SQLite 作为默认数据库,也可扩展支持其他数据库系统。

项目效果

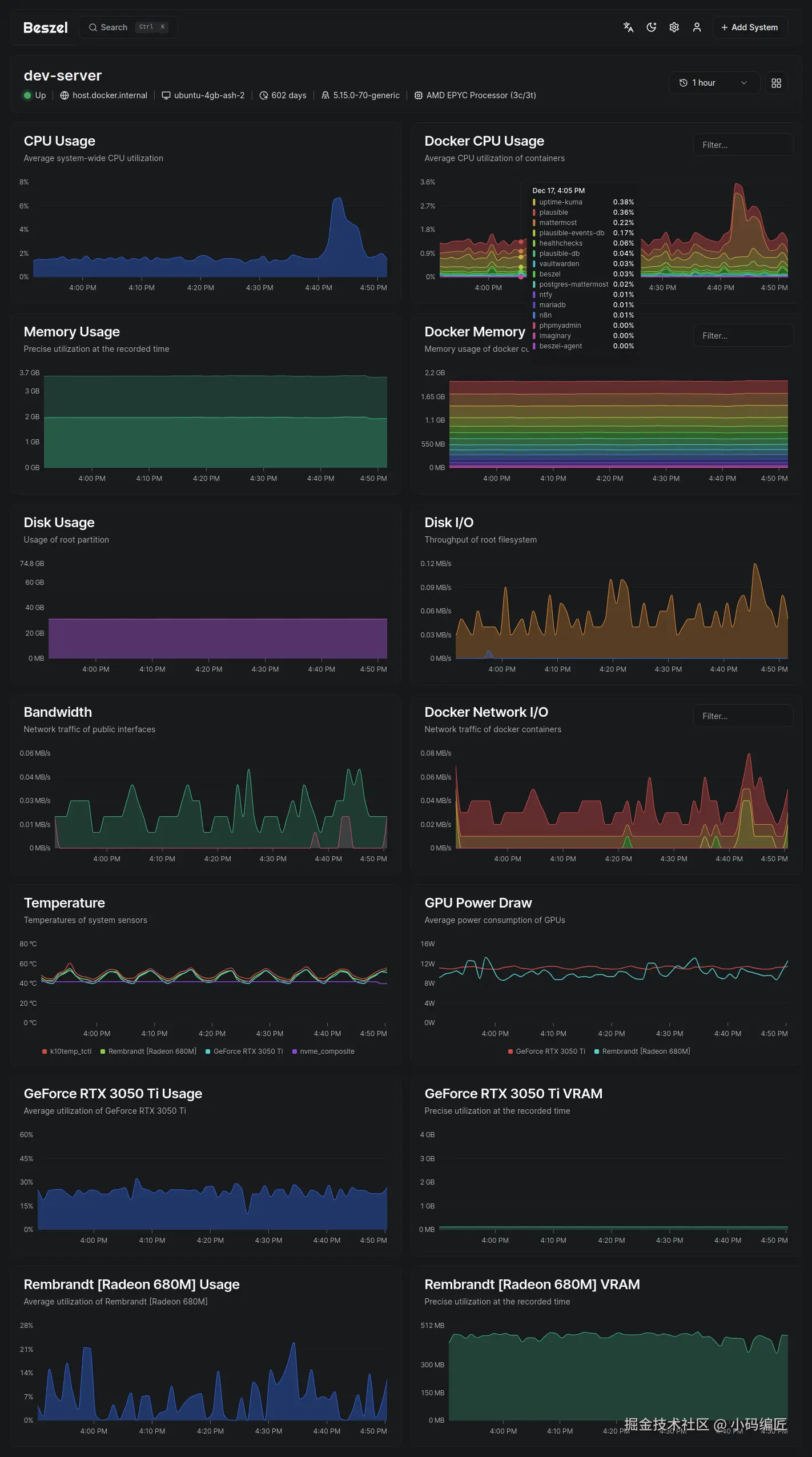
Beszel 提供了直观的 Web 界面,用户可以轻松查看服务器的实时状态和历史趋势图。

以下是部分功能截图:

通过这些可视化图表和设置界面,用户可以快速掌握系统状态并做出响应。

项目源码

GitHub:github.com/henrygd/bes…

总结

Beszel 是一款功能齐全、易于部署的服务器监控系统,特别适合中小型团队和个人开发者使用。它不仅提供了丰富的监控指标和告警机制,还通过 REST API 和 OAuth 支持提升了系统的灵活性和安全性。无论是用于生产环境监控,还是学习服务器管理工具的开发实践,Beszel 都是一个非常值得尝试的开源项目。

关键词

服务器监控、Go语言、开源项目、Docker监控、REST API、Beszel、Web界面、轻量级、多用户管理、警报系统

最后

如果你觉得这篇文章对你有帮助,不妨点个赞支持一下!你的支持是我继续分享知识的动力。如果有任何疑问或需要进一步的帮助,欢迎随时留言。

也可以加入微信公众号 [DotNet技术匠] 社区,与其他热爱技术的同行一起交流心得,共同成长!

优秀是一种习惯,欢迎大家留言学习!