持续交付部署的研究与实操

241 阅读16分钟

前言

最近加入了一个新团队,完成了一个较简单的项目,没有部署经验,为了后续团队的可持续发展,研究了一套交付部署的流程,以及支持这套流程的基础设施方案,这是这篇文章的由来。

笔者没有 ci/cd 的经验,不理解这算不算持续交付、部署,可能有点文不对题。

基础设施配置

为了项目的可持续性发展,需要部署基础设施,这是围绕 Docker 容器化技术和 Docker 管理工具 Portaienr 实施的。

如果你希望跟文章一起实操,最好有一台 2 核 2 GB 的服务器。

Docker

根据 Docker 文档 在不同平台安装 Docker CE(Docker 社区版),如果使用 Mac、Windows,也可以通过 Docker Desktop 安装管理 Docker。

为了后续的横向扩展,我们开启 Docker 的 Swarm 模式。

Docker Swarm 是 Docker 的原生集群管理工具。 它的主要作用是将多个 Docker 主机集成到一个虚拟的 Docker 主机中,为 Docker 容器提供集群和调度功能。 通过 Docker Swarm,您可以轻松地管理多个 Docker 主机,并能在这些主机上调度容器的部署。

简单来说就是允许多服务器主机部署,由 manager 节点进行管理,这通过命令实现:

docker swarm init

这会将当前主机作为 manager 节点初始化集群服务。为了加入这个集群,我们可以用以下命令获取 token:

docker swarm join-token worker

# or

docker swarm join-token manager

参数 workermanager 表示获取的 token 类型,manager 是管理节点,worker 是工作节点;对于中小型公司来说,有一个管理节点提供集中化管理足够了。

它会输出如下形式的命令,复制粘贴到另一个包含 Dokcer 的服务器主机中即可加入当前集群:

docker swarm join --token xxxxxxx ip:2377

ip 应该是 manager 节点的公网 ip,2377 是 Docker swarm 模式的默认侦听端口,需要在防火墙中开放。

Portainer

基础设施高度依赖 Portainer CE,初期需要部署并完善它。

Portainer 社区版是一个轻量级的容器化应用服务交付平台,可用于管理 Docker、Swarm、Kubernetes 和 ACI 环境。它旨在简化部署和使用。该应用程序允许您通过 “智能” GUI 或丰富的 API 管理所有编排器资源(Contaienrs、Images、Volumes、Networks 等)。

我们通过 Portainer 最佳实践安装指南 的部分实践来部署它。

  1. Portaienr 通过 Server 和 Agent 两个组件运行,主要用于主节点上的主要 Portainer 服务和其他节点进行通讯;他们使用 9001 端口进行通讯,所以我们需要开放集群上所有节点的 9001 端口。

  2. 运行命令部署 Portaienr

    curl -L https://downloads.portainer.io/ce-lts/portainer-agent-stack.yml -o portainer-agent-stack.yml
    
    docker stack deploy -c portainer-agent-stack.yml portainer
    
  3. 在 5 分钟内访问 https://ip:9443,并设置初始管理员账号

然后我们就可以使用 Portaienr 的非商业功能了。

Docker registry 私有化部署

为了实现持续交付部署,需要私有化部署 Docker 注册表,以实现项目服务的版本管理、快速回退、自动部署等功能。

Registry 是一个无状态、高度可扩展的服务器端应用程序,用于存储并允许您分发容器镜像及其他内容。

通过 部署 Registry 服务器 开始部署:

  • 最简单的方式:

    docker run -d -p 5000:5000 --restart=always --name registry registry:3
    
  • 使用 Portaienr 面板以服务的形式部署它:

    1. 基本配置

      continuous_delivery_and_deployment-research_and_implementation-01.png

    2. 挂载主机目录,实现持久化

      continuous_delivery_and_deployment-research_and_implementation-02.png

    3. 配置异常策略,这里我们设置任意情况都需要重启,以保证服务可用,同时设置最大重试次数为 0(不限制)

      continuous_delivery_and_deployment-research_and_implementation-03.png

    4. 配置资源限制与部署策略,这里我们不限制其使用资源,然后只在 manager 节点上部署此服务

      continuous_delivery_and_deployment-research_and_implementation-04.png

部署服务后我们可以运行 netstat -tuln | grep 5000 命令查看 5000 端口是否有服务正在侦听。

由于 Docker 只信任包含有效 ssl 证书的域名,这里我们部署的 Docker registry 是 http 的,默认无法拉取、推送镜像,所以我们需要在需要拉取、推送镜像的主机上(通常是你的电脑和部署了 Portainer 的服务器)修改配置,以允许不安全的域:

{
  "insecure-registries" : [
    "ip:port"
  ]
}

Docker registry 应该以 https 运行,且必须提供有效的身份验证措施,否则别人可以随意拉取、推送镜像。

这样可以使用他:

docker pull image:tag
docker tag image:tag ip:port/image:tag
docker push ip:port/image:tag
docker pull ip:port/image:tag

然后我们可以在 Portaienr 面板中配置自定义镜像:

continuous_delivery_and_deployment-research_and_implementation-05.png

在同一个服务器内可以使用内网 ip。

WUD 镜像更新与通知

为了自动更新镜像(仅测试镜像)、获取镜像更新(测试与生产镜像)并以指定方式获取通知,我们需要部署 WUD。

WUD 不需要依靠容器的 latest tag 来检查镜像更新,可以使用语义化的 tag(eg: v1.0、v1.1),WUD 会自动获取到最新的 tag,并通过触发器触发容器更新或发送通知。

我们通过它的 文档 配置,使用 Portaienr 来部署它:

  1. 基本配置(WUD 容器默认端口应该是 3000)

    continuous_delivery_and_deployment-research_and_implementation-06.png

  2. 持久化、部署策略与 Docker registry 类似(需要挂载主机的 /var/run/docker.sock/var/run/docker.sock 以获取 Docker 运行环境信息)

  3. 我们配置 WUD 专用的环境变量,以控制其内部行为:

    continuous_delivery_and_deployment-research_and_implementation-07.png

    解释一下:

    • WUD_REGISTRY_CUSTOM_YJZT_URL=http://ip:port 配置 Docker registry 私有部署地址
    • WUD_WATCHER_YJZT_CRON=*/5 * * * * 每 5 分钟观察一次
    • WUD_TRIGGER_DOCKER_YJZT_PRUNE=true 这是一个触发器配置,触发器类型为 docker,名字为 yjzt,这个触发器的作用是发现镜像更新时自动更新容器
    • WUD_WATCHER_YJZT_WATCHBYDEFAULT=false 禁用观察全部容器,我们不观察所有容器,只观察我们需要的,所以关闭观察全部的选项

现在,我们需要给指定容器添加 Labels 以观察它:

continuous_delivery_and_deployment-research_and_implementation-08.png

上图表示 WUD 需要观察这个容器,且每次发现更新时,只触发 docker.yjzt 这个触发器;还有一个相反的用于排除触发器的选项 wud.trigger.exclude

通过这些配置,我们可以只观察想要的,并对部分容器应用自动更新触发器,部分容器应用更新通知触发器。

监控

Portainer 未提供任何告警系统,可通过接入 Prometheus & Grafana 监控系统实现。

因为需要部署多个服务,我们使用 Portianer 提供的 stacks 功能,编写 docker-compose.yml 来部署它:

continuous_delivery_and_deployment-research_and_implementation-09.png

下面是 docker-compose.yml 配置与注释:

# Docker Compose 配置文件版本(V3 支持大多数现代 Docker 功能)
version: '3.8'

# 卷定义:用于持久化存储数据,避免容器重启后数据丢失
volumes:
  prometheus-data:    # 存储 Prometheus 的监控数据(如时间序列数据库)
    driver: local     # 使用宿主机本地存储,默认路径:/var/lib/docker/volumes/prometheus-data/_data
  grafana-data:       # 存储 Grafana 的仪表盘配置和用户数据
    driver: local     # 宿主机本地存储,默认路径:/var/lib/docker/volumes/grafana-data/_data

x-global-policy: &global_policy  # 定义锚点
  mode: global           # 每个节点运行一个实例
  restart_policy:
    condition: any  # 除非手动停止,否则自动重启
    max_attempts: 6      # 最多重启 6 次
    delay: 10s           # 重启延迟 10 秒

networks:
  portainer_agent_network:
    external: true  # 引用已存在的 Overlay 网络

# 服务定义:每个服务对应一个容器
services:
  prometheus:
    image: prom/prometheus:latest  # 使用 Prometheus 官方镜像(生产环境建议锁定版本,如 v2.50.0)
    container_name: prometheus     # 自定义容器名,便于管理
    networks:
      - portainer_agent_network
    deploy:
      replicas: 1
      placement:
        constraints:
          - node.role == manager
    ports:
      - "5002:9090"   # 将容器内 9090 端口映射到宿主机,用于访问 Prometheus Web UI(http://宿主机 IP:5002)
    volumes:
      - /etc/prometheus:/etc/prometheus  # 挂载宿主机配置文件目录:容器启动前需创建 /etc/prometheus/prometheus.yml
      - prometheus-data:/prometheus      # 持久化存储卷:用于保存监控数据
    restart: unless-stopped  # 容器异常退出时自动重启(除非手动停止)
    command:
      - "--config.file=/etc/prometheus/prometheus.yml"  # 指定配置文件路径:需提前在宿主机准备此文件

  grafana:
    image: grafana/grafana:latest  # Grafana 官方镜像(建议锁定版本,如 v10.4.0)
    container_name: grafana
    networks:
      - portainer_agent_network
    deploy:
      replicas: 1
      placement:
        constraints:
          - node.role == manager
    ports:
      - "5003:3000"   # 映射端口,用于访问 Grafana 可视化界面(默认账号 admin/admin)
    volumes:
      - grafana-data:/var/lib/grafana  # 持久化存储卷:保存仪表盘、用户设置等
    restart: unless-stopped
    # 隐含依赖:Grafana 需配置 Prometheus 数据源(访问 http://宿主机 IP:5003 > Configuration > Data Sources)

  node_exporter:
    image: quay.io/prometheus/node-exporter:latest  # 监控宿主机指标的代理(注意:Quay 服务当前为只读模式,但拉取操作仍可成功 )
    container_name: node_exporter
    networks:
      - portainer_agent_network
    deploy: *global_policy  # 通过锚点复用配置
    command:
      - '--path.rootfs=/host'  # 指定根文件系统路径,用于采集宿主机资源数据
    pid: host  # 共享宿主机的 PID 命名空间,便于监控进程
    volumes:
      - '/:/host:ro,rslave'  # 只读挂载宿主机根目录:安全隔离,避免误修改系统文件

  cadvisor:
    image: google/cadvisor:latest  # 容器资源监控工具(由 Google 维护)
    container_name: cadvisor
    networks:
      - portainer_agent_network
    deploy: *global_policy  # 通过锚点复用配置
    #ports:  # 默认注释端口映射(避免冲突),需用时取消注释
    #  - "5004:8080"  # 映射后可访问 cAdvisor Web UI(http://宿主机 IP:5004)
    volumes:
      - /:/rootfs:ro                 # 只读挂载根目录
      - /var/run:/var/run:ro          # 挂载进程运行目录
      - /sys:/sys:ro                  # 挂载系统信息
      - /var/lib/docker:/var/lib/docker:ro  # 挂载 Docker 数据目录
      - /dev/disk/:/dev/disk:ro       # 挂载磁盘信息
    devices:
      - /dev/kmsg  # 暴露内核日志设备,用于监控内核事件

Prometheus 配置 /etc/prometheus/prometheus.yml:

# ===== 全局配置(对所有监控任务生效)=====
global:
  # 抓取指标的默认间隔(每15秒从目标收集一次数据)
  scrape_interval: 15s  

  # ▼ 外部标签配置(取消注释后生效)▼
  # 当与外部系统交互时(如 federation、远程存储、Alertmanager),
  # 这些标签会附加到所有时间序列和告警上,用于区分监控系统来源
  # external_labels:
  #   monitor: 'codelab-monitor'  # 示例标签:标识此监控系统为"codelab-monitor"


# ===== 监控目标抓取配置 =====
scrape_configs:
  # ---------------------------------------------------------------------
  # 监控任务1:Prometheus 自身监控
  # ---------------------------------------------------------------------

  - job_name: 'prometheus'   # 任务名称(会作为标签 'job="prometheus"' 添加到数据中)
    
    # 覆盖全局抓取间隔,此任务每 5 秒采集一次(更频繁监控核心组件)
    scrape_interval: 5s  
    
    # 静态配置目标列表(无需服务发现)
    static_configs:
      - targets: ['localhost:5002']  # 监控本机 Prometheus 服务(端口 5002)


  # ---------------------------------------------------------------------
  # 监控任务2:主机资源监控(需配合 Node Exporter 使用)
  # ---------------------------------------------------------------------

  - job_name: 'node_exporter'  # 任务名称:监控服务器硬件资源
    
    # 使用静态配置(假设 Node Exporter 部署在主机名为 "node_exporter" 的容器上)
    static_configs:
      - targets: ['node_exporter:9100']  # Node Exporter 默认端口 9100


  # ---------------------------------------------------------------------
  # 监控任务3:容器资源监控(需配合 cAdvisor 使用)
  # ---------------------------------------------------------------------

  - job_name: 'cadvisor'  # 任务名称:监控容器 CPU/内存/磁盘等资源
    
    # 静态配置目标(假设 cAdvisor 部署在主机名为 "cadvisor" 的容器上)
    static_configs:
      - targets: ['cadvisor:5004']  # cAdvisor 默认端口 5004

部分监控服务组件需要运行在集群内的所有节点上,以实现全局监控。

为此,我们需要保证这些监控服务组件不会影响或最小化影响应用服务,保证应用服务优先;从配置中可以看出,我们限制了全局监控服务组件的重启重试次数、能够使用的资源(最小必要原则)。

对于资源限制的额度,要额外小心,笔者测试时,限制使用资源后服务器通常会发生崩溃,最好在相同配置的测试服务器上调教好后再同步至生产服务器。

我们现在可以登录 Grafana 面板,设置数据源:

continuous_delivery_and_deployment-research_and_implementation-10.png

设置为 Prometheus:

continuous_delivery_and_deployment-research_and_implementation-11.png

这里需要配置公网 ip,然后进行测试保存,也可以进行更多配置:

continuous_delivery_and_deployment-research_and_implementation-12.png

然后导入面板:

continuous_delivery_and_deployment-research_and_implementation-13.png

我们导入 cadvisor(容器监控)的面板,id 为 14282(node_exporter(主机资源监控)为 1860):

continuous_delivery_and_deployment-research_and_implementation-14.png

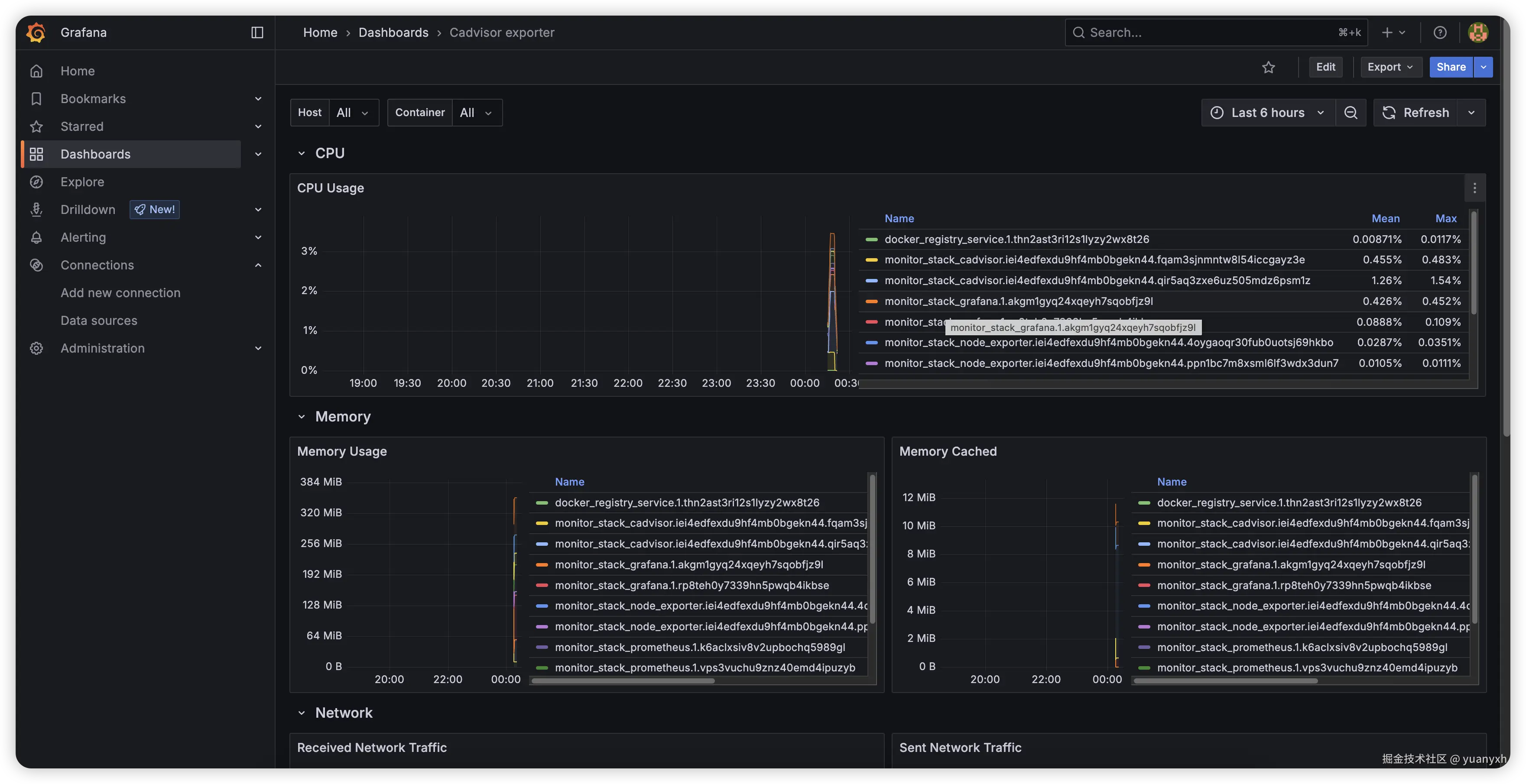
现在可以查看各容器实例的资源占用情况:

continuous_delivery_and_deployment-research_and_implementation-15.png

可以在 Grafana 面板中设置告警规则与通知方式。

推荐阅读:

监控服务较复杂,需要日积月累的使用以积攒经验,笔者也未深入,所以这里只讲解基础的部署。

项目流程

这是规划的基本项目流程。

准备阶段

  1. 确认需求,项目周期

  2. 确认分配资源(硬件资源、开发人员)

  3. 登记需求至 DevOps 平台

    确认项目 tag,同项目统一使用。

    flowchart TD
        A[主需求 - Web 后台项目] -- 子需求 --> B[子需求 - UI 设计]
        A -- 子需求 --> C[子需求 - Web 开发]
        A -- 子需求 --> D[子需求 - API 开发]
        
        B -- 子任务 --> E[首页图...]
        C -- 子任务 --> F[首页...]
        D -- 子任务 --> G[首页仪表盘数据...]
    
  4. leader 创建 Portainer 群组,并添加相关开发人员,创建 test container、prod service 并指定群组权限:

    tagdescription
    test-tag-(frontend)-container前端测试容器(测试项目应该始终以容器模式运行
    prod-tag-(frontend)-service前端生产服务
  5. 开发人员评估任务时长

开发阶段

  1. 构建初始项目(前端、后端)
  2. 持续编写项目文档
  3. 配置环境变量区分开发、测试、生产环境
  4. 编写 Dockerfile,根据环境构建镜像
  5. 开发
  6. 本地测试

测试阶段

  • 开发人员

    1. 代码合并到 test 分支,推送到 DevOps 平台
    2. 触发测试分支的 Webhook
    3. 扫描代码质量
    4. 代码构建
    5. 根据环境变量构建测试镜像
    6. 推送到私有部署的 Docker 注册表平台
    7. 镜像自动更新与通知
    8. 修改任务项为待测试、开发完成
  • 测试人员

    flowchart TD
        A[确认待测试项] -- 测试 --> B[提 Bug]
        A -- 测试 --> C[新需求]
        
        B -- 开发 --> D[修复 Bug]
        C -- 确认需求 --> E[登记需求]
        
        D --> F[提测]
        F --> A
        
        E -- 开发 --> F
    

    测试完成后修改任务为测试完成状态

  • 运维人员

    1. 代码合并到 master 分支(或指定生产分支),推送到 DevOps 平台
    2. 触发生产分支的 Webhook
    3. 扫描代码质量
    4. 代码构建
    5. 根据环境变量构建生产镜像
    6. 推送到私有部署的 Docker 注册表平台
    7. 镜像通知至钉钉、企微或邮箱
    8. 登录 Portainer 面板或 WUD 面板,手动触发镜像更新,确保服务启动成功
    9. 确认项目运行正常
    10. 任务完结

维护阶段

  • Portainer service
    • 设置运行的目标节点、任务数量
    • 资源的限制
    • 重启策略
  • 监控
    • Grafana 设置告警规则,通知方式
    • 定时查看面板数据
    • 周期性导出报表,分析资源占用情况
  • 异常处理
    • 回退到正常镜像
    • 排查异常

实践

我们走一遍基本流程,排除掉多数人工参与的阶段,跑通自动化设施部分。

新建一个目录,创建三个文件:

index.html:

<!DOCTYPE html>
<html lang="en">
<head>
  <meta charset="UTF-8">
  <meta name="viewport" content="width=device-width, initial-scale=1.0">
  <title>Document</title>
</head>
<body>
  <h1>Welcome to here!</h1>

  <p>
    I am a frontend developer.
    My blog in here: <a href="https://yuanyxh.com">yuanyxh & blog</a>
  </p>
</body>
</html>

default.conf:

events {}

http {
  server {
    listen 80; # 声明侦听的端口

    location / {  # 路径
      root /webapp;  # 根路径
      index index.html;  # 首页
    }
  }
}

Dockerfile:

FROM nginx:1.27.5-alpine # 使用 nginx 镜像,开始一个构建流程

COPY . /webapp # copy 当前目录的所有文件到容器内的 /webapp
COPY default.conf /etc/nginx/nginx.conf # copy nginx 配置文件到容器内的 nginx 配置目录

EXPOSE 80  # 声明暴露的端口

运行 Docker 编译命令

docker build --platform linux/amd -t blog:v1.0 .
  • --platform linux/amd 指定镜像架构
  • -t blog:v1.0 是声明镜像的名称,v1.0 是这个镜像的 tag,. 表示当前工作目录。

这会编译一个 blog:v1.0 amd64 架构的镜像出来,通过命令查看:

docker images
# REPOSITORY  TAG     IMAGE ID      CREATED          SIZE
# blog        v1.0    xxxxxxxxxx    8 minutes ago    75.9MB
# ...

推送到 Docker registry 私服:

docker tag blog:v1.0 ip:port/blog:v1.0
docker push ip:prot/blog:v1.0

我们将它作为测试服务,创建一个容器来部署这个服务:

基本配置(容器端口应该是 80):

continuous_delivery_and_deployment-research_and_implementation-16.png

添加 Labels 指示 WUD 观察镜像更新与自动升级:

continuous_delivery_and_deployment-research_and_implementation-17.png

现在可以访问 ip + 端口查看效果:

continuous_delivery_and_deployment-research_and_implementation-18.png

我们继续测试自动更新效果,修改 index.html 文件内容:

<!DOCTYPE html>
<html lang="en">
<head>
  <meta charset="UTF-8">
  <meta name="viewport" content="width=device-width, initial-scale=1.0">
  <title>Document</title>
</head>
<body>
  <h1>欢迎来到这里!</h1>

  <p>我是一名非资深前端开发人员,这是我的博客: <a href="https://yuanyxh.com">yuanyxh & blog</a></p>
</body>
</html>

构建推送:

docker build --platform linux/amd64 -t blog:v1.1 . 
docker tag blog:v1.1 8.209.206.255:5000/blog:v1.1
docker push 8.209.206.255:5000/blog:v1.1

静待一段时间,我们查看 Portaienr 面板,或查看 WUD 的 Web UI,会发现发现了容器已更新为最新镜像,查看网页内容也已变更:

continuous_delivery_and_deployment-research_and_implementation-19.png

我们可以免去手动编译镜像并推送更新的步骤,可以通过 git hook、webhook 等功能自动构建、测试,并推送更新。

测试通过!现在我们需要部署到正式环境,我们创建一个 Service:

continuous_delivery_and_deployment-research_and_implementation-21.png

注意我们添加的 Labels,触发器包含了 smtp.yjzt,这是用于 SMTP 邮件服务器通知的,为此我们需要添加 WUD 的环境变量配置:

continuous_delivery_and_deployment-research_and_implementation-20.png

首先配置 SMTP 邮箱为 QQ 邮箱的 HOST 和 PORT,接着指定发送人,这里接收人与发送人相同,然后需要指定账号密码(自行获取 QQ 邮箱授权码)。

部署后再次更新镜像并推送,我们会收到 QQ 邮箱的通知(如果没有,可能需要配置 WUD_TRIGGER_SMTP_YJZT_TLS_ENABLED=true)。

continuous_delivery_and_deployment-research_and_implementation-22.png

这时候,运维就需要登录 Portaienr 面板去手动更新生产环境下的服务了。

尾声

笔者没有实际 ci/cd 经验,完全靠自己的直觉、找到的文章经验进行研究,可能有很多不通的地方,欢迎讨论。

研究基于实践进行,一开始是想靠一台阿里轻量进行实操,但实践下来抗不住,于是进行了升级,另外为了集群部署,购买了另一台云服务器(想要实操注意服务器配置不能太低)。

文章的缺憾在于:

  • 没有深入研究多节点下的监控系统,多节点下的监控服务笔者尝试了一天,依然是不可用状态,因此像是自动告警这类功能文章没有提及
  • 没有完成各个被暴露出去的 Web UI、API 服务的验证
  • 没有实现基于 DevOps 平台实现自动化测试、构建功能

--end