【JVS更新日志】低代码、智能BI、APS智能排产6.11更新说明!

87 阅读7分钟

项目介绍

JVS是企业级数字化服务构建的基础脚手架,主要解决企业信息化项目交付难、实施效率低、开发成本高的问题,采用微服务+配置化的方式,提供了低代码+数据分析+物联网的核心能力产品,并构建了协同办公、企业常用的管理工具等,所有的应用与能力采用模块化构建,按需开箱使用。

更新日志

一、低代码快速开发套件

当前版本:v2.3.X

更新时间:2025.6.11

在线demo:frame.bctools.cn

新增与优化

1、优化表单设计,修改表单组件名称后,自动同步更新失败提示组件名称。

2、后台操作日志增加根据账号进行筛选。

二、生产计划排程系统(APS)

当前版本:v2.3.X

更新时间:2025.6.11

在线demo:aps.bctools.cn

新增与优化

1、工艺路线列表改为分页展示。

2、BOM列表改为分页展示。

3、增加辅资源管理:用于生产产品的辅助资源配置,比如配置载具等。

4、工艺路线增加辅资源配置:让辅资源同对应工序进行绑定而发挥作用。

5、排产支持辅资源数量限制:若辅资源数量只有5个,那排产时也最多有5个并行的任务(带此辅资源的情况),并不会超过辅资源的数量进行排产。

6、工序关系显示错误恢复:工序原本设置的是串行,而列表页却展示为并行。和实际相反的工序关系bug已修复,现在工序关系与列表展示的工序关系保持一致。

三、JVS-智能BI数据分析套件

当前版本:v2.3.X

更新时间:2025.6.11

在线demo:bi.bctools.cn

新增与优化

1、bi前端解决大屏组件显隐交互bug问题,让显隐控制变成正常显隐。

2、bi前端解决大屏图表组件尺寸异常bug。

3、更新excel 数据源导入时的覆盖逻辑,如果导入的文件与源文件字段不一致,不能进行覆盖操作。

4、bi前端解决数据集横向连接节点bug,多个横向连接改变其中一个连接方式,其他横向连接都会发生改变。现已修复。

为什么选择JVS?

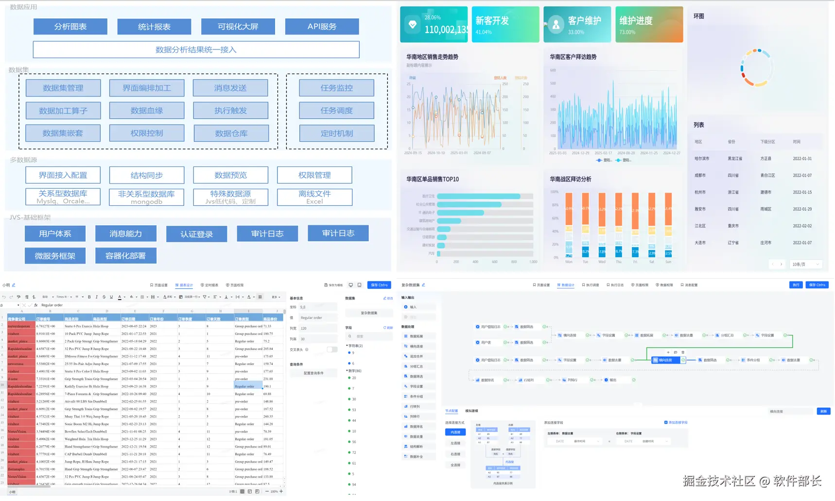
JVS是一个为交付团队提供低成本、高效率、源码可100%交付的数字化解决方案,如下图所示,其中产品包括包含:低代码、物联网、规则引擎、智能BI、逻辑引擎、智能排产(APS)、视频会议、无忧企业文档(在线协同)、无忧企业计划、无忧企业邮筒等,可按照交付团队所需要进行采购。

**✅低代码开发套件:**页面、流程、逻辑配置化、自动构建业务应用,集成自动化部署工具,形成可持续升级配置的快速开发工具,支持源码扩展接入

**✅ 物联网:**软件化的边缘网关+配置化的物联网平台,与低代码、数据分析、逻辑引擎等联动实现,从数据采集、规则策略、业务联动、数据分析展现全流程配置化,技术生态完备

**✅ 规则引擎:**一款处理风控决策的软件系统,侧重于规则判断,主要用于风控决策、规则过滤、行为评分等场景,支持在线的变量加工、界面拖拽、在线测试等多种功能。可以降低开发人员使用复杂代码的难度;降低数据录入工作量;优化功能代码实现,提高开发效率;灵活扩展应用程序功能。

**✅ JVS·智能BI:**自助式数据分析工具,提供数据清洗、数据转换、数据加工等功能。将枯燥数据转化为可视化,帮助企业快速、精准地掌握运营策略,使用门槛低、数据覆盖能力强、多种数据表达模式和建设成本低的一站式数据分析服务。

**✅ 逻辑引擎:**逻辑引擎是通过对原子服务能力的可视化编排,同时接入外部应用,以满足数据处理、业务实现、自动化业务的实现,可以设计整个逻辑模块的输入、组装执行过程、生成标准的输出结果。轻松实现业务功能,无需复杂冗长的开发过程。

**✅ 无忧·企业文档:**有免费开源版和丰富的商业版。针对企业用户的私有化部署在线文档、协同编辑、知识管理的基础化办公工具,支持多人在线同步编辑,支持多种文件格式,如文本文档、表格文档、脑图文档、MarkDown、XMind、脑图、word、Excel、PPT和流程文档等;支持在线收集表单、思维导图、流程图等;同时支持文件上传(在线预览和二次编辑)、下载、分享、点赞、评论等等丰富功能。

**✅ JVS·智能排产(APS系统):**聚焦于离散制造行业(如汽车、电子、机械、航空航天等)及流程制造行业(如化工、食品、医药等),通过AI驱动的智能算法,实现生产计划与排程的高效性、准确性、敏捷性,帮助企业提升设备利用率、降低库存成本、缩短交付周期,实现精益生产与数字化转型。

**✅ 无忧·企业计划:**企业级项目管理工具,将企业从经营目标到个人执行逐级分解监控执行。适合各类团队,包括产品、研发、设计、市场、运营、销售、HR等;主要用于项目管理、任务管理、进度跟踪、过程管理等场景。

**✅ 无忧·企业邮筒:**完全开源的私有化部署邮件客户端、支持多邮件账户、将多个邮件客户端统一为web操作的邮件客户端。

**✅ 无忧·视频会议:**这是一款专为现代企业提供的高效、稳定、安全的在线会议交流解决方案。系统包括了高清视频会议、即时通讯、屏幕共享、白板展示、实时翻译、会议日程管理等多功能于一体,旨在满足企业日常沟通、协作、培训、决策等多元化企业内部协同交流的需求。

技术文档

产品文档(操作手册):

doc.bctools.cn/#/knowledge…

开源仓库:

gitee.com/organizatio…

商业版和开源版对比:

mp.weixin.qq.com/s/FuFHHF1Ff…

企业文档开源版部署视频:

www.bilibili.com/video/BV1BN…

**官网地址:**bctools.cn