前言
在当前软件开发领域,Vue.js 凭借其高效、灵活和易于上手的特性,成为了前端开发的热门选择。对于需要快速搭建企业级后台管理系统的开发者而言,使用现成的 Vue 后台管理系统模板无疑是一个明智之举。今天大姚给大家推荐 12 款开源、免费、美观、开箱即用的 Vue 后台管理系统模板,帮助你快速启动项目,专注于业务逻辑的开发。
适合后端程序员的前端框架
该专栏主要收录一些开箱即用、使用简单、界面美观、功能强大的前端框架,帮助我们后端程序员快速提高学习、工作开发效率(注意:排名不分先后,都是十分优秀的开源前端框架和项目💖)。
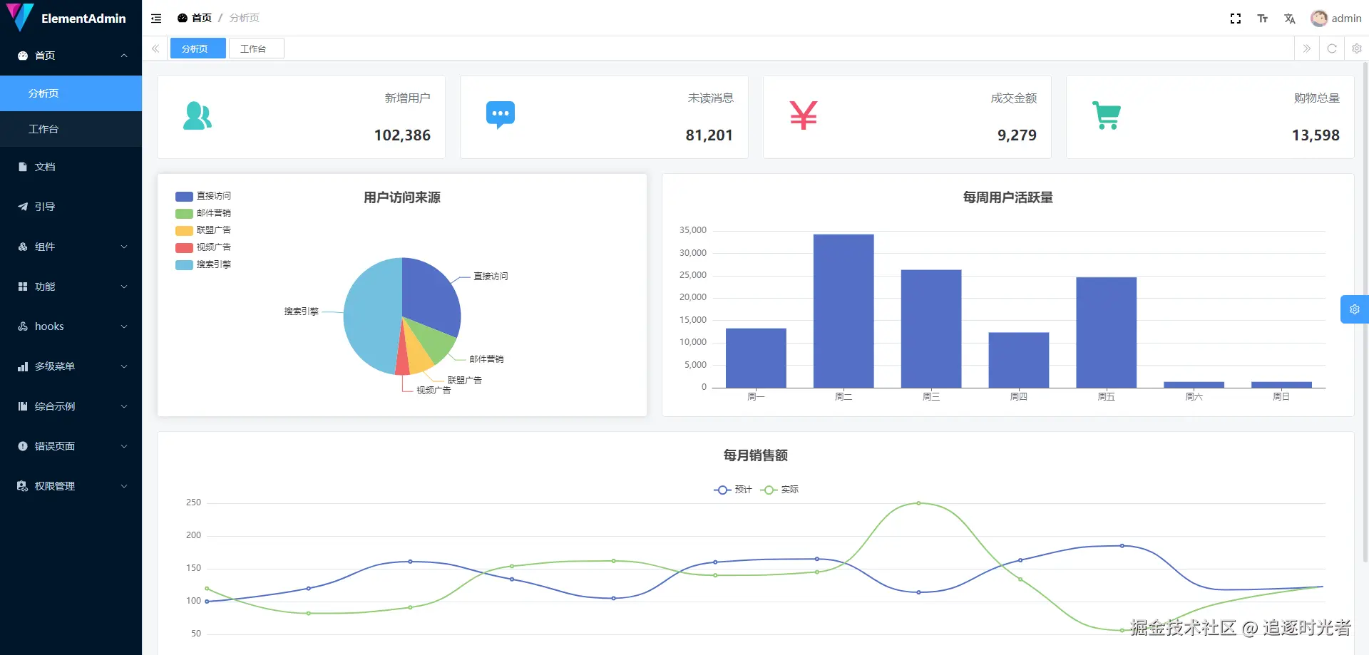
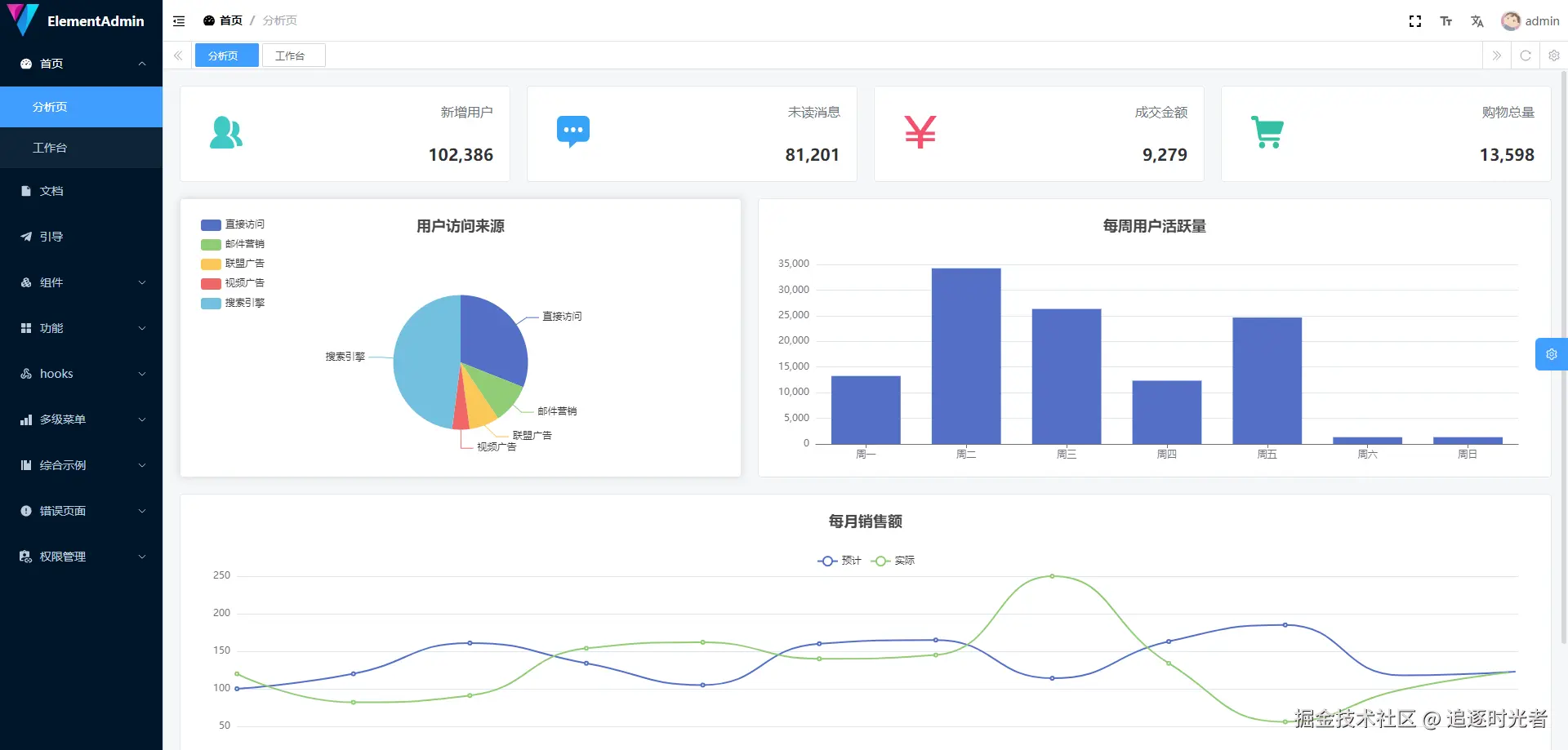
vue-element-admin
vue-element-admin是一个后台前端解决方案,它基于 vue 和 element-ui实现。它使用了最新的前端技术栈,内置了 i18n 国际化解决方案,动态路由,权限验证,提炼了典型的业务模型,提供了丰富的功能组件,它可以帮助你快速搭建企业级中后台产品原型。相信不管你的需求是什么,本项目都能帮助到你。
基于 MIT license 协议开源。
Art Design Pro
Art Design Pro是一款开源免费(基于MIT license开源协议)、美观实用的后台管理系统模版,专注于用户体验和快速开发的开源后台管理解决方案。基于 ElementPlus 设计规范,进行了视觉上的精心优化,提供更美观、更实用的前端界面,帮助你轻松构建高质量的后台系统。项目使用 Vue3、TypeScript、Vite 等最新技术栈,ElementPlus 组件库为您提供强大支持,覆盖 80% 的常用组件。
基于 MIT license 协议开源。
Naive Ui Admin
Naive Ui Admin 是一款 完全免费 且可商用的中后台解决方案,基于 Vue3.0 、Vite 、 Naive UI 和 TypeScript 。 它融合了最新的前端技术栈,提炼了典型的业务模型和页面,包括二次封装组件、动态菜单、权限校验等功能,助力快速搭建企业级中后台项目。
基于 MIT license 协议开源。
vue-element-plus-admin
vue-element-plus-admin 是一个基于 element-plus 免费开源的中后台模版。使用了最新的vue3,vite,TypeScript等主流技术开发,开箱即用的中后台前端解决方案,可以用来作为项目的启动模版,也可用于学习参考。并且时刻关注着最新技术动向,尽可能的第一时间更新。
基于 MIT license 协议开源。
Ant Design Vue Pro
这里是 Ant Design 的 Vue 实现,开发和服务于企业级后台产品。基于Vue框架集成的一个开箱即用的中台前端/设计解决方案。
基于 MIT license 协议开源。
Geeker Admin
Geeker-Admin 一款基于 Vue3.4、TypeScript、Vite5、Pinia、Element-Plus 开源的后台管理框架,使用目前最新技术栈开发。项目提供强大的 ProTable 组件,在一定程度上提高您的开发效率。另外本项目还封装了一些常用组件、Hooks、指令、动态路由、按钮级别权限控制等功能。
基于 MIT license 协议开源。
SoybeanAdmin
SoybeanAdmin是一个清新优雅、高颜值且功能强大的后台管理模板,基于最新的前端技术栈,包括 Vue3, Vite5, TypeScript, Pinia 和 UnoCSS。它内置了丰富的主题配置和组件,代码规范严谨,实现了自动化的文件路由系统。此外,它还采用了基于 ApiFox 的在线Mock数据方案。SoybeanAdmin 为您提供了一站式的后台管理解决方案,无需额外配置,开箱即用。同样是一个快速学习前沿技术的最佳实践。
基于 MIT license 协议开源。
- 开源地址:github.com/soybeanjs/s…
- 在线预览:soybeanjs.cn/home
vue-vben-admin
一个免费开源的中后台模板,采用了最新的 Vue 3、Vite、TypeScript 等主流技术开发,开箱即用,可用于中后台前端开发,也适合学习参考。
基于 MIT license 协议开源。
- 开源地址:gitee.com/annsion/vue…
- 在线预览:www.vben.pro/#/
Arco Design Pro Vue
基于 Arco Design Vue组件库的开箱即用的中后台前端解决方案。Admin 中后台管理页面,创新的多架构方案。
基于 MIT license 协议开源。
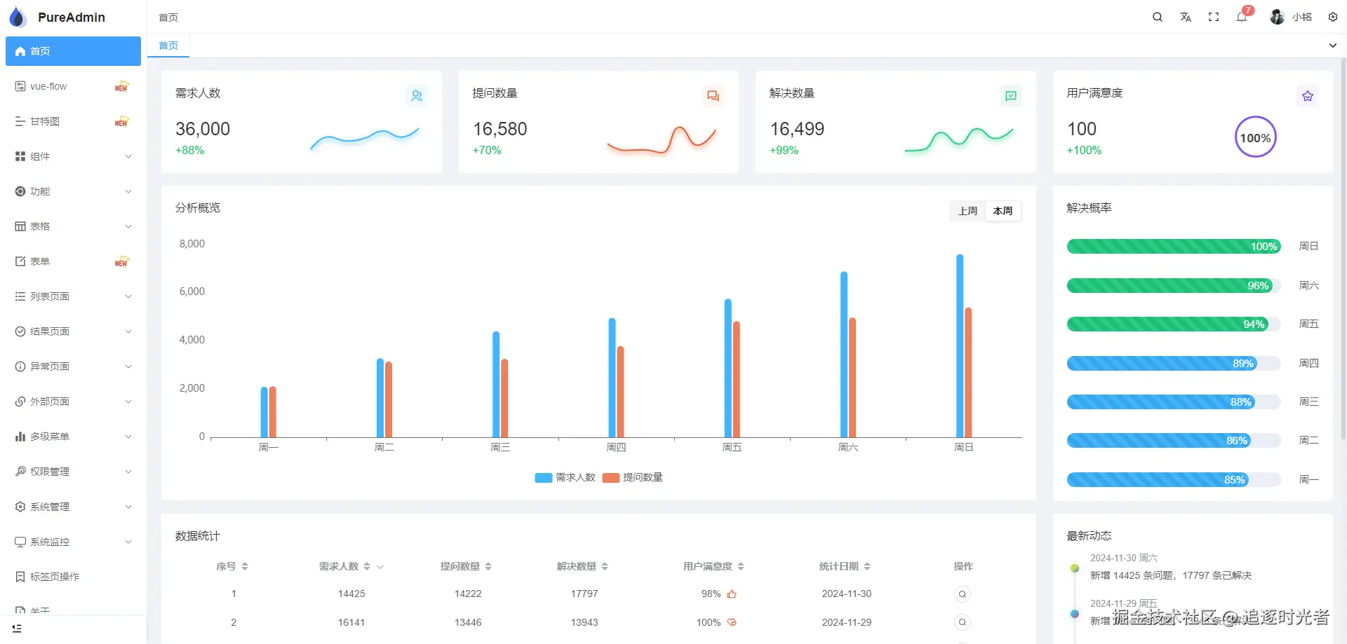
vue-pure-admin
vue-pure-admin 是一款开源免费且开箱即用的中后台管理系统模版。完全采用 ECMAScript 模块(ESM)规范来编写和组织代码,使用了最新的 Vue3、 Vite、Element-Plus、TypeScript、Pinia、Tailwindcss 等主流技术开发。
基于 MIT license 协议开源。
TDesign Vue Next Starter
TDesign Vue Next Starter 是一个基于 TDesign,使用 Vue3、Vite、Pinia、TypeScript 开发,可进行个性化主题配置,旨在提供项目开箱即用的、配置式的中后台项目。
基于 MIT license 协议开源。
SnowAdmin
SnowAdmin 是一个开源(基于MIT license开源协议)、清新优雅、高颜值且功能强大的后台管理模板,基于最新的前端技术栈,包括 Vue3、Vite5、TypeScript、Pinia。它内置了丰富的主题配置和组件,代码规范严谨,实现了自动化的文件路由系统。SnowAdmin 为您提供了一站式的后台管理解决方案,无需额外配置,开箱即用。同样是一个快速学习前沿技术的最佳实践。
基于 MIT license 协议开源。