一图胜千言:用桑基图让CEO秒懂复杂业务的数据流动逻辑

766 阅读3分钟

桑基图图表概述

桑基图(Sankey Diagram)是一种以流量为导向的可视化图表,通过节点(矩形或方块)和连接节点的流动路径(带箭头的曲线或直线)直观展示数据在不同维度间的分配、转化或流动关系。它的核心特点是流量守恒,每个节点的输入流量总和等于输出流量总和,线条宽度与流量大小成比例,能清晰反映系统中能量、资源或数据的流向与比例关系。

桑基图的常见应用场景有:

  1. **能源与资源管理:**展示能源从生产到消耗的全链路(如电力从发电厂到用户的传输损耗),或水资源、原材料的分配效率;
  2. **供应链与物流分析:**追踪货物从供应商到终端用户的流动路径,识别库存积压或运输瓶颈;
  3. **财务与资金流向:**分析企业预算分配、投资组合变化或资金在不同部门/项目间的流转;
  4. **用户行为与转化分析:**可视化网站流量来源、用户多步骤操作路径(如注册-浏览-购买转化漏斗);
  5. **生态系统与物质循环:**模拟碳循环、生物链能量传递等自然系统的物质流动规律;
  6. **生产流程优化:**拆解工业制造中物料损耗环节,定位效率低下的工艺步骤。

在JVS-智能BI可视化图表中,提供了桑基图图表组件,通过拖拽组件,配置组件属性就可以完成桑基图图表的制作,接下来我详细介绍具体的配置步骤。

样式配置

进入可视化图表设计中,点击选择仪表盘组件,选择后点击【样式】下的【自定义样式】。就可以看到【图表设置】、【标题设置】、【组件外观】几个大的模块。

图表设置

点开【图表设置】,可以看到桑基图的配置非常简单。只有【配色方案】,我们可根据实际场景需要合理选择相关配色。

标题设置

可以设置主副标题的标题名字、颜色以及大小。可设置是否粗体、斜体、带下划线。

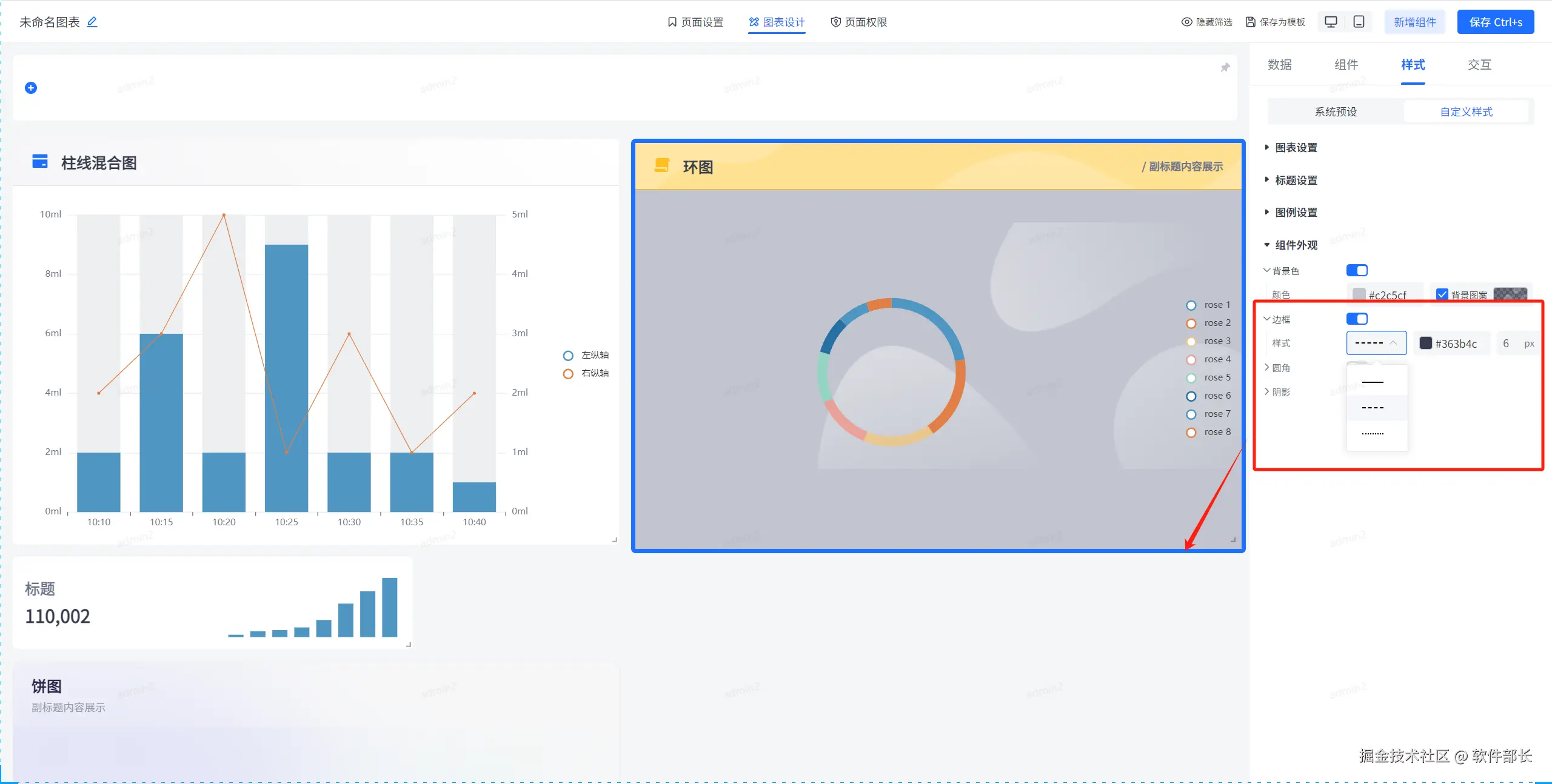
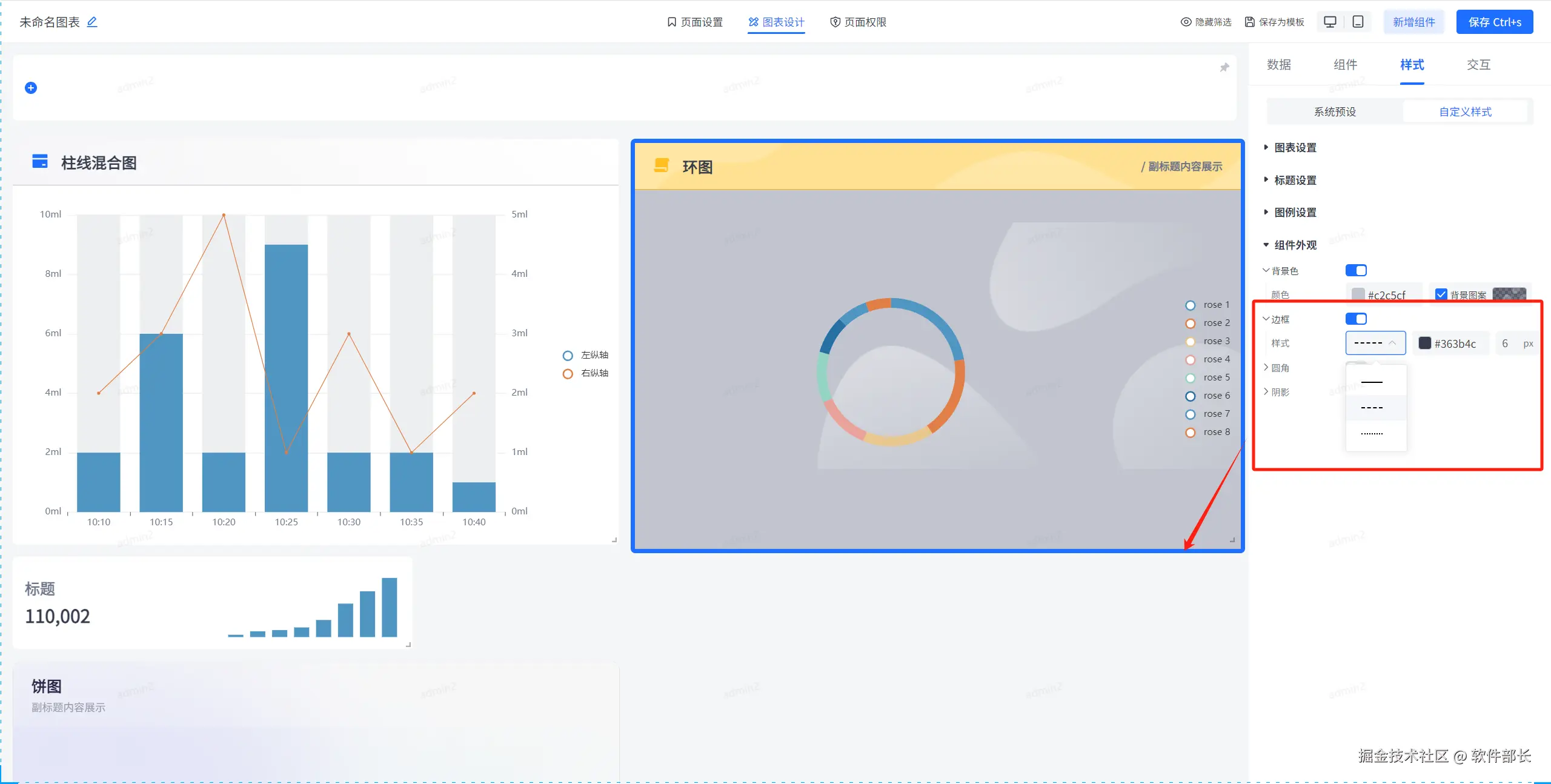
组件外观

背景色的话是除标题背景外的其他部分背景颜色,和标题背景色配置一样,可选择颜色后选择图案背景,其中图案背景可自定义上传背景。

边框即是图表最外一圈的框线样式,可自定义颜色、粗细以及实线或虚线。

圆角即是该图表组件的四个边框弯曲度大小,设置数值越大,边框越圆。

【阴影】部分的勾选,即是整个图表组件的阴影设置。x为横向的阴影拓展,y为纵向的阴影拓展。颜色模糊度可选择自定义颜色以及模糊程度。模糊度越高,则模糊程度就越不清晰。

在线demo:bi.bctools.cn

gitee地址:gitee.com/software-mi…