嗨,大家好,我是小华同学,关注我们获得“最新、最全、最优质”开源项目和高效工作学习方法
SnowAdmin 是一款基于 Vue3 / TypeScript / Arco Design 等技术栈打造的开源后台管理框架,以「清新优雅、开箱即用」为核心设计理念,提供从权限管理到界面定制的全流程解决方案。
核心功能
1. 角色权限精细化管理
内置 RBAC 角色权限模型,支持路由、按钮级别的访问控制。例如,管理员可配置不同角色查看的菜单和操作权限,实现“千人千面”的后台管理界面。
2. 多主题与暗黑模式自由切换
提供 Arco Design 组件主题定制,支持亮色/暗黑模式一键切换,满足不同用户的视觉偏好。企业可快速适配品牌色,提升系统专业感。
3. 动态路由与页面缓存
通过 VueRouter 实现动态路由加载,结合 KeepAlive 缓存多级嵌套页面,减少重复加载耗时,提升操作流畅度。
4. 代码规范与自动化校验
集成 Prettier、ESLint、Stylelint 等工具,统一代码风格;搭配 Husky 实现 Git 提交信息规范检查,保障团队协作质量。
5. 开箱即用的丰富组件
内置 401/404/500 错误页、标签栏、主题配置组件等,并支持国际化(i18n),降低二次开发成本。
技术架构
| 技术模块 | 选型方案 | 核心优势 |
|---|---|---|
| 前端框架 | Vue3 + Vite5 | 响应式开发体验,闪电级构建速度 |
| 状态管理 | Pinia | 轻量易用,支持持久化插件 |
| UI 组件库 | Arco Design | 高颜值设计,提供主题定制与暗黑模式 |
| 代码规范 | ESLint + Prettier | 自动化代码格式化与校验 |
| 路由管理 | Vue Router | 动态路由权限拦截,支持懒加载 |
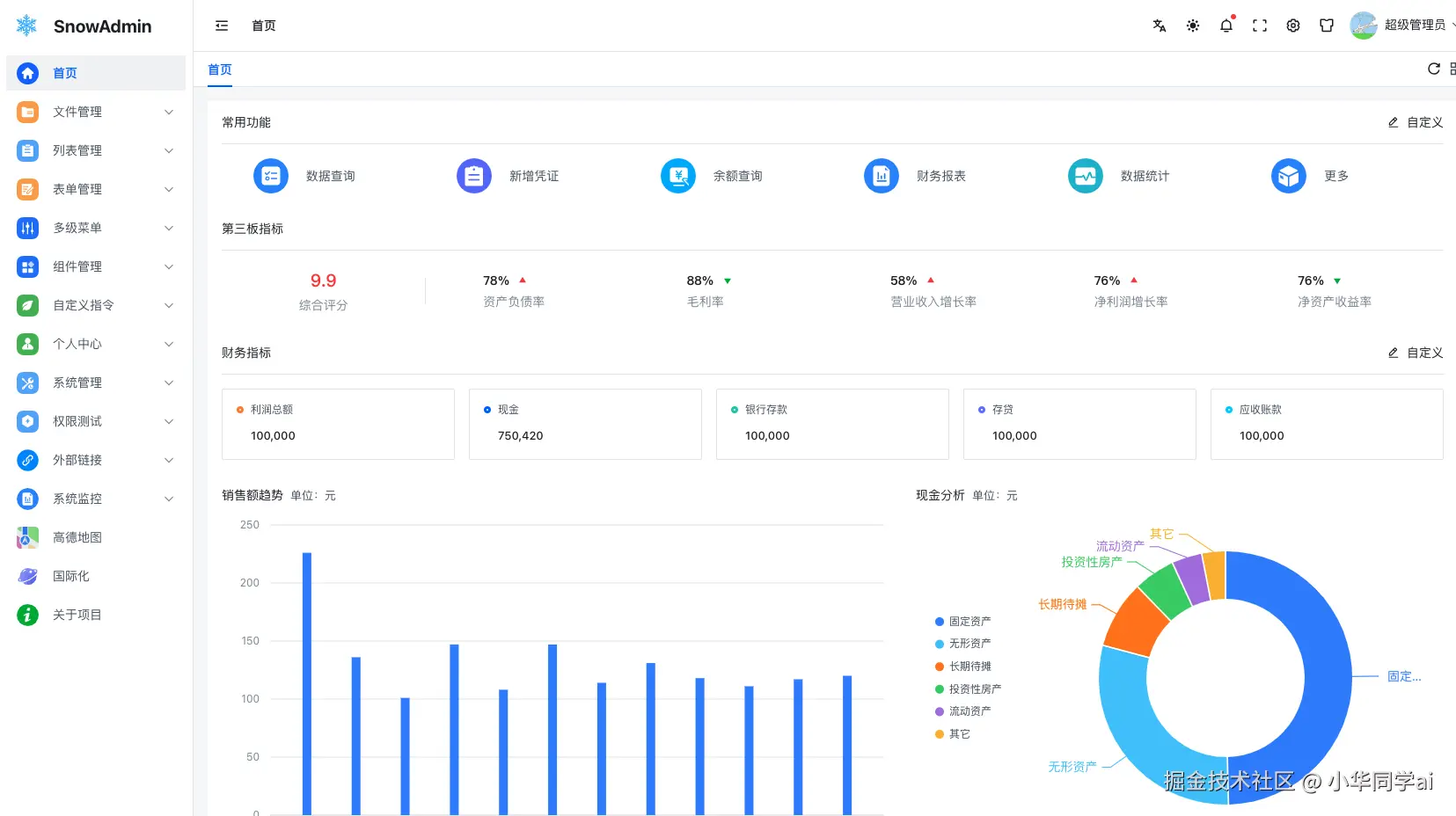
界面效果
3步极速上手
# 1. 克隆代码
git clone https://github.com/WANG-Fan0912/SnowAdmin.git
# 2. 安装依赖
pnpm install
# 3. 启动开发环境
pnpm dev
同类项目对比
| 项目名称 | 技术栈 | 核心优势 | 适用场景 |
|---|---|---|---|
| SnowAdmin | Vue3 + TS + Arco | 前沿技术、高扩展性、代码规范 | 企业级后台、快速原型开发 |
| Dcat Admin | Laravel + jQuery | 功能全面、PHP 生态集成 | 传统 PHP 项目改造 |
| Voyager | Laravel + Bootstrap | 可视化建站、数据库管理 | 中小型 CMS 系统 |
| Ant Design Pro | React + Umi | 阿里生态、企业级组件丰富 | 复杂业务场景 |
SnowAdmin 差异化优势:
- 采用 Vue3 组合式 API,逻辑复用更灵活;
- 内置现代化工具链(Vite5/Pinia),开发体验更流畅;
- 代码全注释+规范校验,适合团队协作与长期维护。
总结
无论是初创团队快速搭建系统,还是企业级应用二次开发,SnowAdmin 都能通过模块化设计与前沿技术栈,显著提升开发效率。其清晰的代码结构、完善的权限体系与视觉友好的界面,已成为开发者口中的“后台脚手架标杆”。