【JVS更新日志】企业文档AI助手上线、低代码、智能BI、智能APS、AI助手5.14更新说明!

123 阅读9分钟

项目介绍

JVS是企业级数字化服务构建的基础脚手架,主要解决企业信息化项目交付难、实施效率低、开发成本高的问题,采用微服务+配置化的方式,提供了低代码+数据分析+物联网的核心能力产品,并构建了协同办公、企业常用的管理工具等,所有的应用与能力采用模块化构建,按需开箱使用。

更新日志

一、低代码快速开发套件

当前版本:v2.3.X

更新时间:2025.5.14

在线demo:frame.bctools.cn

新增与优化

1、对列表页的按钮在执行逻辑时,增加loading的操作,优化交互操作。

2、低代码表单组件条件显示增加对多选组件字段的判断,表单组件-交互设置-条件设置-条件显示/条件禁用。当多选勾选对应条件后,即可显示符合条件的组件。

3、优化动态流程被拒绝后无法重新发起问题,现在通过自定义表单重新发起时可重新选择自选节点审批人并使用新发布版本的流程节点数据。

二、JVS-智能BI数据分析套件

当前版本:v2.3.X

更新时间:2025.5.14

在线demo:bi.bctools.cn

新增与优化

1、大屏增加飞线的地图组件

2、大屏新增3D的地图组件

3、新增大屏模版,用户浅色系展示

4、增加浅色系主题风格,如下图所示,以蓝、橙色为基调的主题风格

三、无忧·企业文档在线协作

当前版本:v2.3.X

更新时间:2025.5.14

在线demo:knowledge.bctools.cn

新增和优化

1、企业文档编辑是增加AI 编辑的能力,如下图所示:

选中内容时,在弹出的文本内容操作菜单上,点击AI工具,系统弹出AI辅助编写的工具,如下图:

可以快速选择系统内置的 辅助编辑操作,其中包括:续写、润色、扩写、缩写、语病修正、AI翻译、AI总结等方式,也可以通过文本对话,实现内容的生成,内容生成后,可以通过具体的操作把相关内容回写到文档的操作中。

2、文本编辑器也支持在导航栏点击开启AI助手,可以对文章整体进行编辑

3、企业文档中的调用AI的模型是更具AI套件中设计的AI场景设计的内容:

四、JVS-AI助手套件

1、增加AI套件的设置入口,通过入口进入可以对AI 的模型接入、场景修改等操作的入口

2、AI套件中增加模型的接入管理,可以接入本地或者互联网的各种 大语言模型(LLM)

3、增加场景管理的,场景是每个ai执行的实际业务功能中,按照每个功能需求调用ai的模型能力

五、生产计划排程系统(APS)

当前版本:v2.3.X

更新时间:2025.5.14

在线demo:aps.bctools.cn

新增与优化

1、资源计划展示优化,支持日历的模式增加 时、天、月的切换,支持不同时间粒度的展示

2、订单计划界面优化,订单采用按照天的方式进行展示

为什么选择JVS?

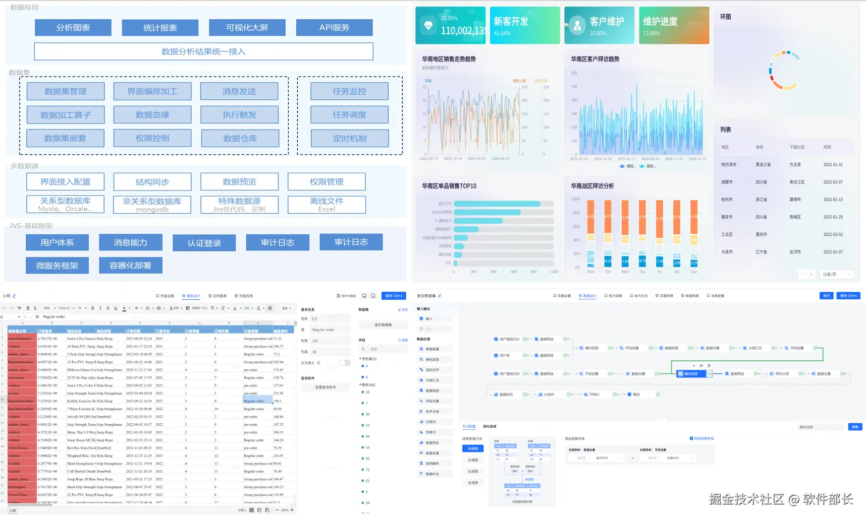
JVS是一个为交付团队提供低成本、高效率、源码可100%交付的数字化解决方案,如下图所示,其中产品包括包含:低代码、物联网、规则引擎、智能BI、逻辑引擎、智能排产(APS)、视频会议、无忧企业文档(在线协同)、无忧企业计划、无忧企业邮筒等,可按照交付团队所需要进行采购。

**✅低代码开发套件:**页面、流程、逻辑配置化、自动构建业务应用,集成自动化部署工具,形成可持续升级配置的快速开发工具,支持源码扩展接入

**✅ 物联网:**软件化的边缘网关+配置化的物联网平台,与低代码、数据分析、逻辑引擎等联动实现,从数据采集、规则策略、业务联动、数据分析展现全流程配置化,技术生态完备

**✅ 规则引擎:**一款处理风控决策的软件系统,侧重于规则判断,主要用于风控决策、规则过滤、行为评分等场景,支持在线的变量加工、界面拖拽、在线测试等多种功能。可以降低开发人员使用复杂代码的难度;降低数据录入工作量;优化功能代码实现,提高开发效率;灵活扩展应用程序功能。

**✅ JVS·智能BI:**自助式数据分析工具,提供数据清洗、数据转换、数据加工等功能。将枯燥数据转化为可视化,帮助企业快速、精准地掌握运营策略,使用门槛低、数据覆盖能力强、多种数据表达模式和建设成本低的一站式数据分析服务。

**✅ 逻辑引擎:**逻辑引擎是通过对原子服务能力的可视化编排,同时接入外部应用,以满足数据处理、业务实现、自动化业务的实现,可以设计整个逻辑模块的输入、组装执行过程、生成标准的输出结果。轻松实现业务功能,无需复杂冗长的开发过程。

**✅ 无忧·企业文档:**有免费开源版和丰富的商业版。针对企业用户的私有化部署在线文档、协同编辑、知识管理的基础化办公工具,支持多人在线同步编辑,支持多种文件格式,如文本文档、表格文档、脑图文档、MarkDown、XMind、脑图、word、Excel、PPT和流程文档等;支持在线收集表单、思维导图、流程图等;同时支持文件上传(在线预览和二次编辑)、下载、分享、点赞、评论等等丰富功能。

**✅ JVS·智能排产(APS系统):**聚焦于离散制造行业(如汽车、电子、机械、航空航天等)及流程制造行业(如化工、食品、医药等),通过AI驱动的智能算法,实现生产计划与排程的高效性、准确性、敏捷性,帮助企业提升设备利用率、降低库存成本、缩短交付周期,实现精益生产与数字化转型。

**✅ 无忧·企业计划:**企业级项目管理工具,将企业从经营目标到个人执行逐级分解监控执行。适合各类团队,包括产品、研发、设计、市场、运营、销售、HR等;主要用于项目管理、任务管理、进度跟踪、过程管理等场景。

**✅ 无忧·企业邮筒:**完全开源的私有化部署邮件客户端、支持多邮件账户、将多个邮件客户端统一为web操作的邮件客户端。

**✅ 无忧·视频会议:**这是一款专为现代企业提供的高效、稳定、安全的在线会议交流解决方案。系统包括了高清视频会议、即时通讯、屏幕共享、白板展示、实时翻译、会议日程管理等多功能于一体,旨在满足企业日常沟通、协作、培训、决策等多元化企业内部协同交流的需求。

技术文档

产品文档(操作手册):

doc.bctools.cn/#/knowledge…

开源仓库:

gitee.com/organizatio…

商业版和开源版对比:

mp.weixin.qq.com/s/FuFHHF1Ff…

企业文档开源版部署视频:

www.bilibili.com/video/BV1BN…

**官网地址:**bctools.cn