34.5K star!企业级能源管理神器,这个开源项目让能效分析变得超简单!

150 阅读2分钟

嗨,大家好,我是小华同学,关注我们获得“最新、最全、最优质”开源项目和高效工作学习方法

MyEMS 是开源的能源管理系统新标杆,基于Python+Django构建,提供从数据采集到智能分析的完整解决方案。支持工业设备、商业楼宇、公共设施等场景的能耗监控,通过可视化报表和AI算法实现能效优化,帮助企业降低15%-30%的能源成本。

一、为什么你需要关注这个项目

在双碳目标背景下,传统能源管理面临三大痛点:

  1. 设备数据孤岛难以整合
  2. 人工分析效率低下
  3. 缺乏预测性维护能力

MyEMS 创新性地采用微服务架构,通过以下技术组合破解难题:

# 典型数据采集示例
def collect_energy_data():
    # 支持Modbus/OPC/BACnet等协议
    devices = ModbusTCPClient('192.168.1.100') 
    # 实时读取电表数据
    power_usage = devices.read_holding_registers(0x0000,10)
    # 数据标准化处理
    return normalize_data(power_usage)

二、五大核心功能解析

1. 全协议数据采集

  • 支持30+工业协议对接
  • 典型场景:工厂PLC设备数据实时采集
  • 优势:1分钟完成新设备接入配置

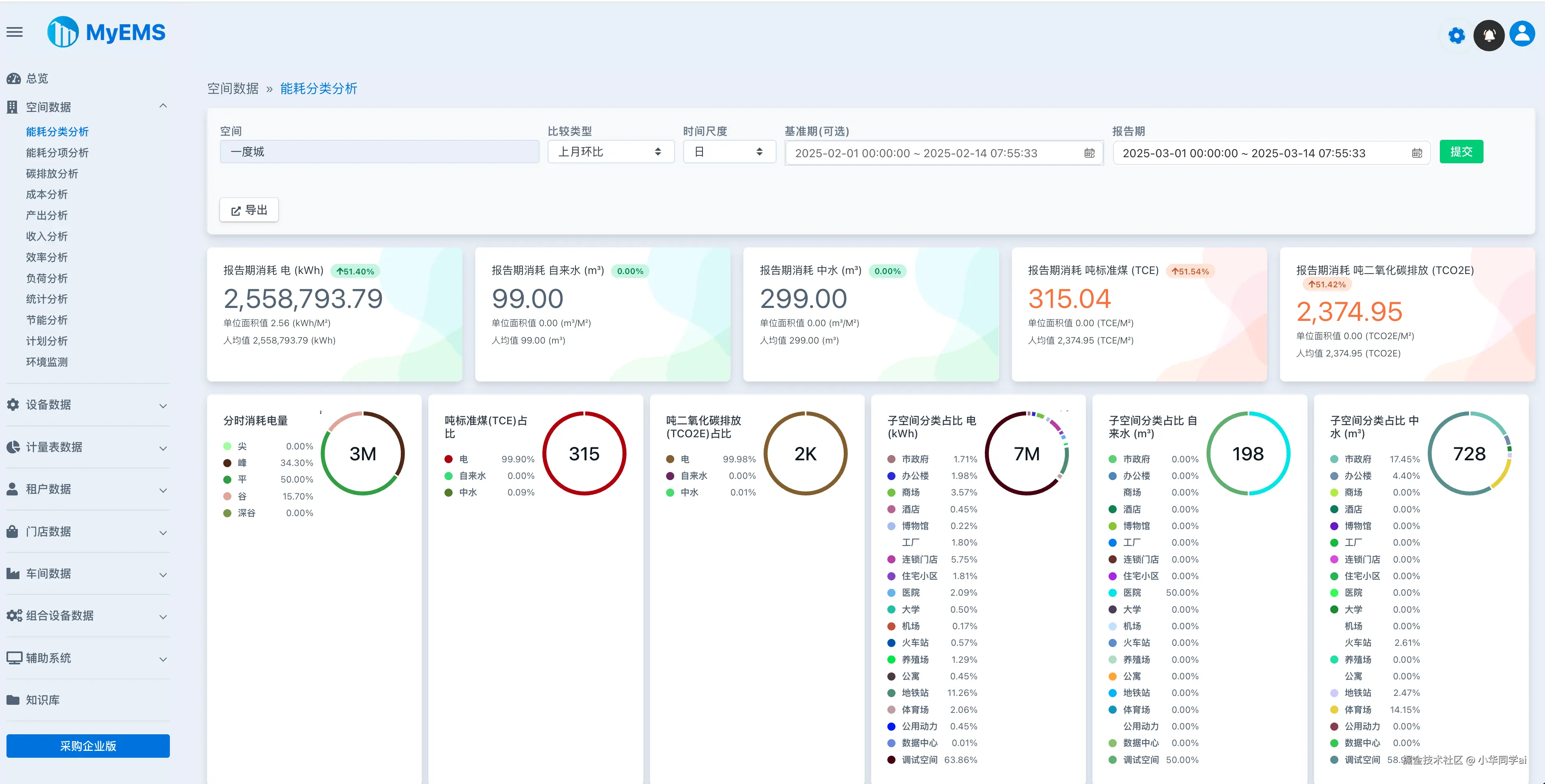
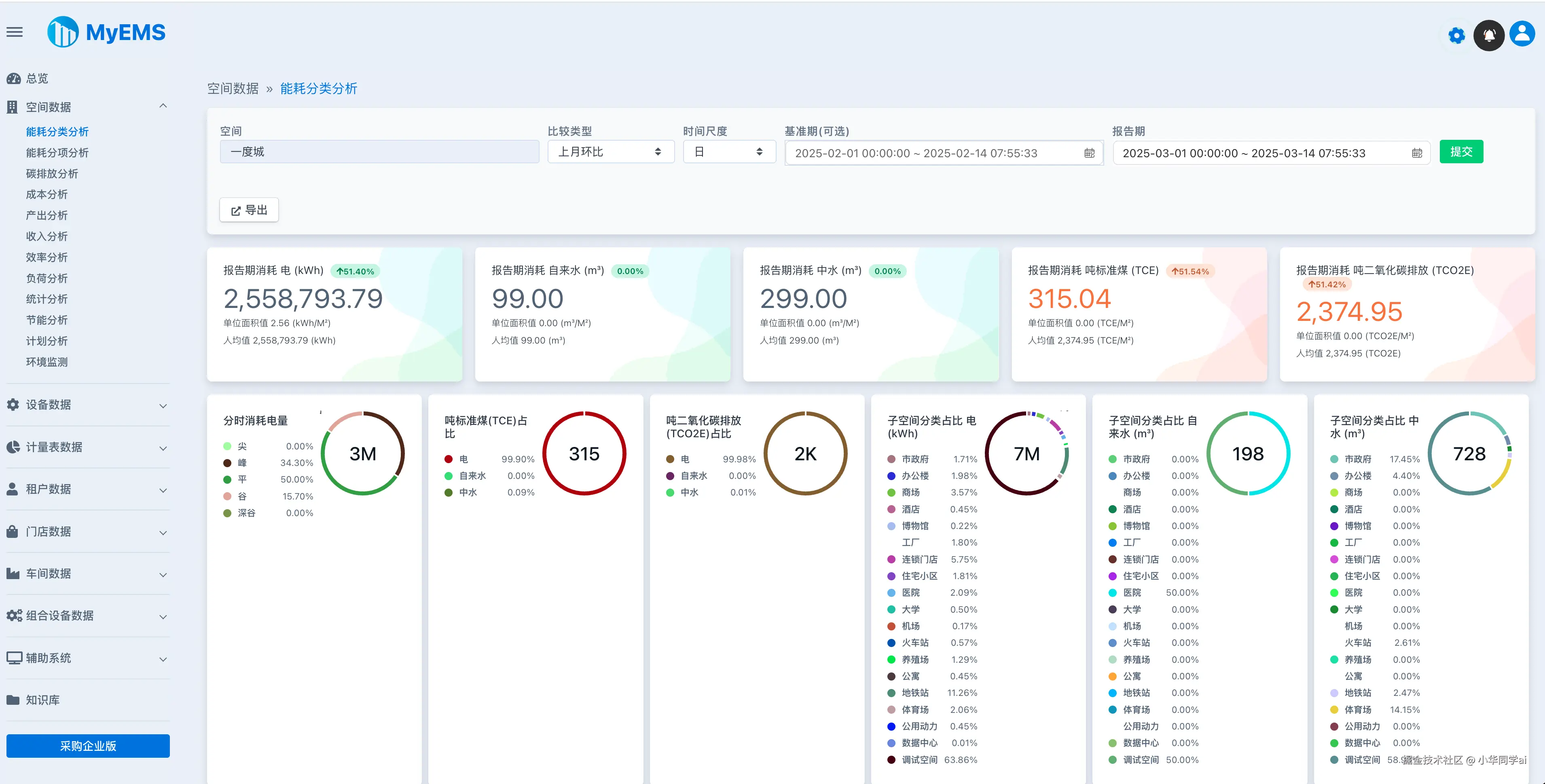
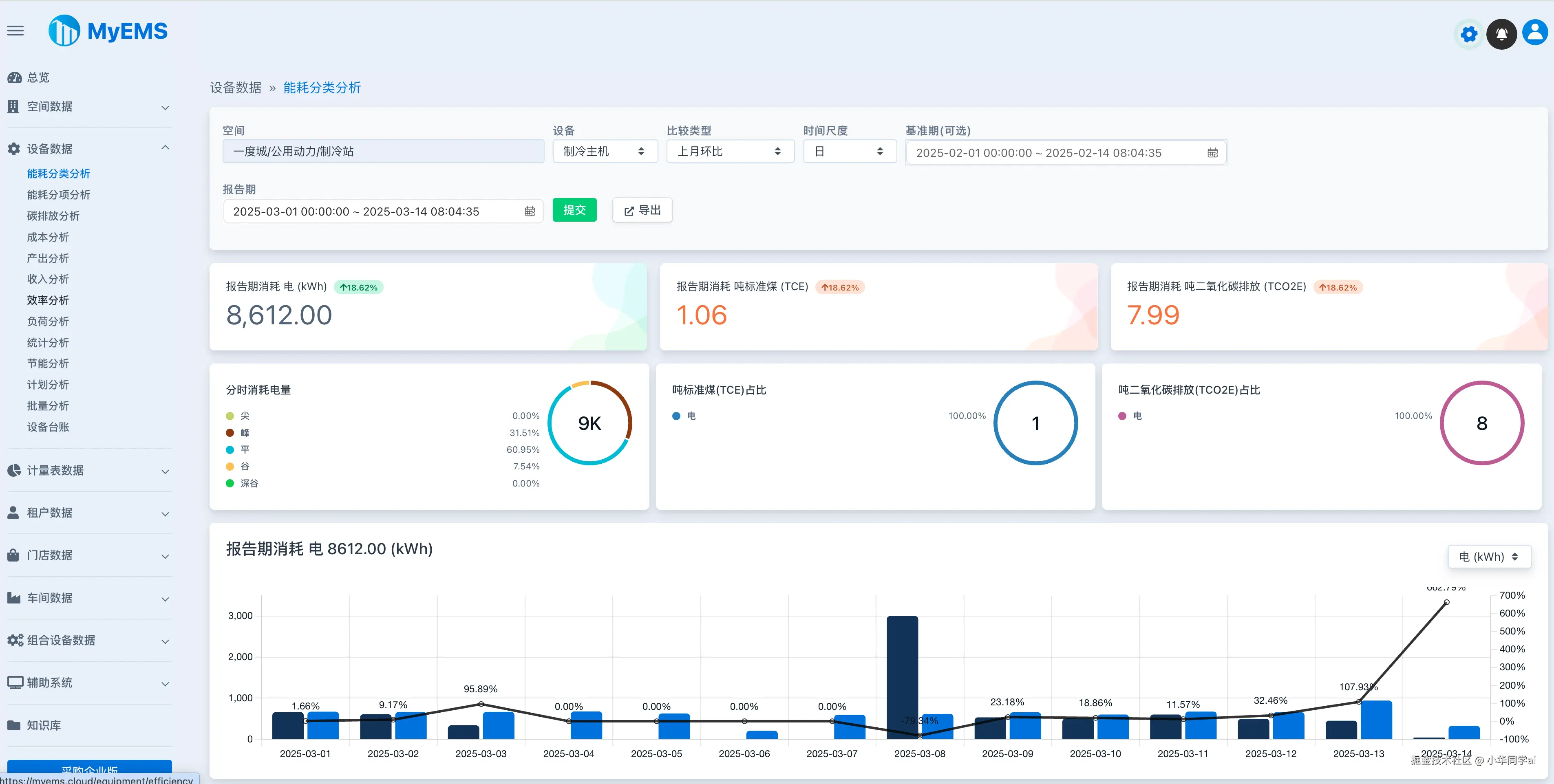
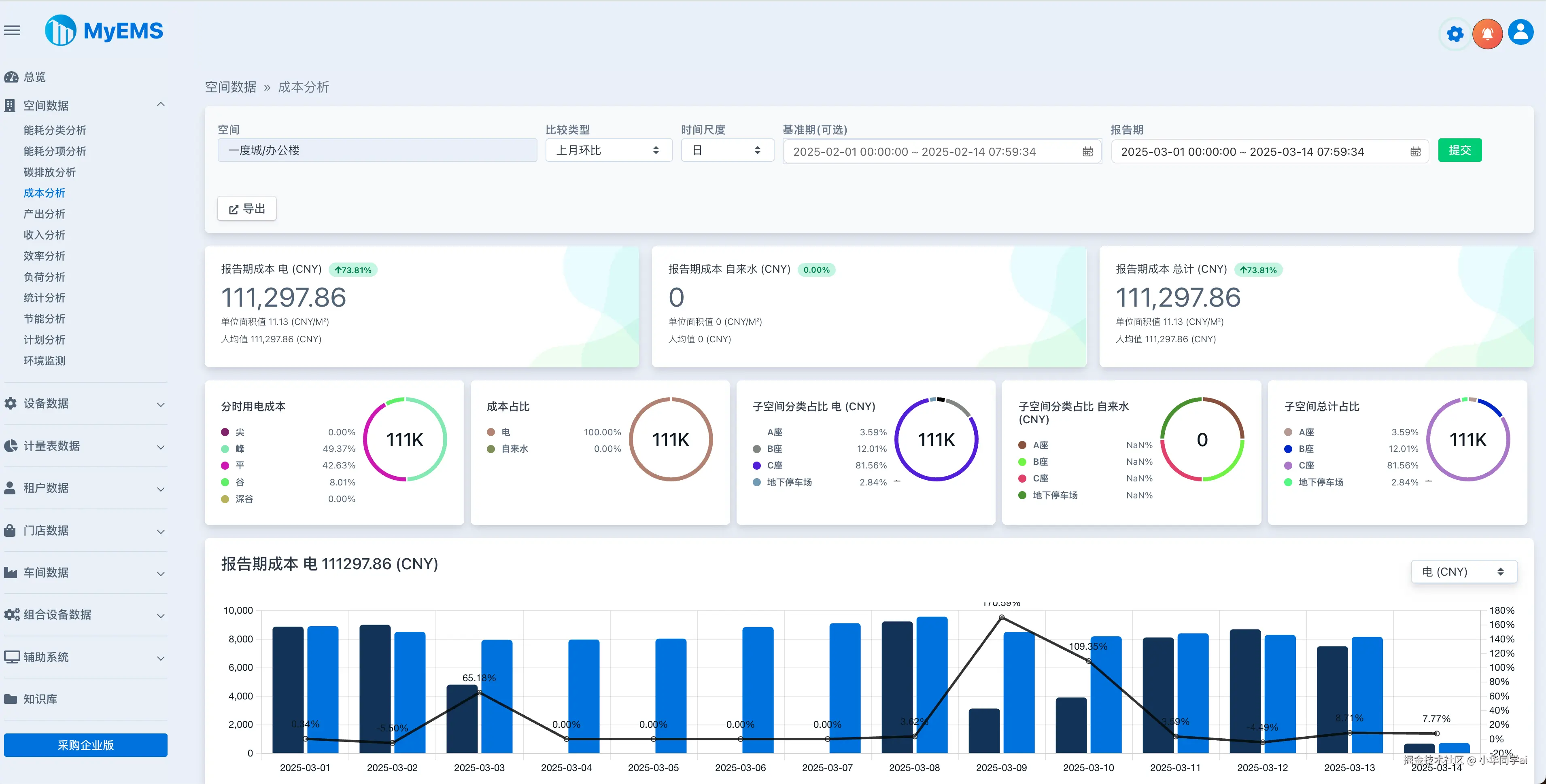
2. 三维能耗画像

  • 特征:时间/空间/设备三维度穿透分析
  • 案例:某商场通过热力图发现空调系统异常耗电

3. 智能预警系统

# 异常检测算法示例
def detect_anomaly(data):
    # 采用孤立森林算法
    model = IsolationForest(n_estimators=100)
    predictions = model.fit_predict(data)
    return predictions[predictions == -1]

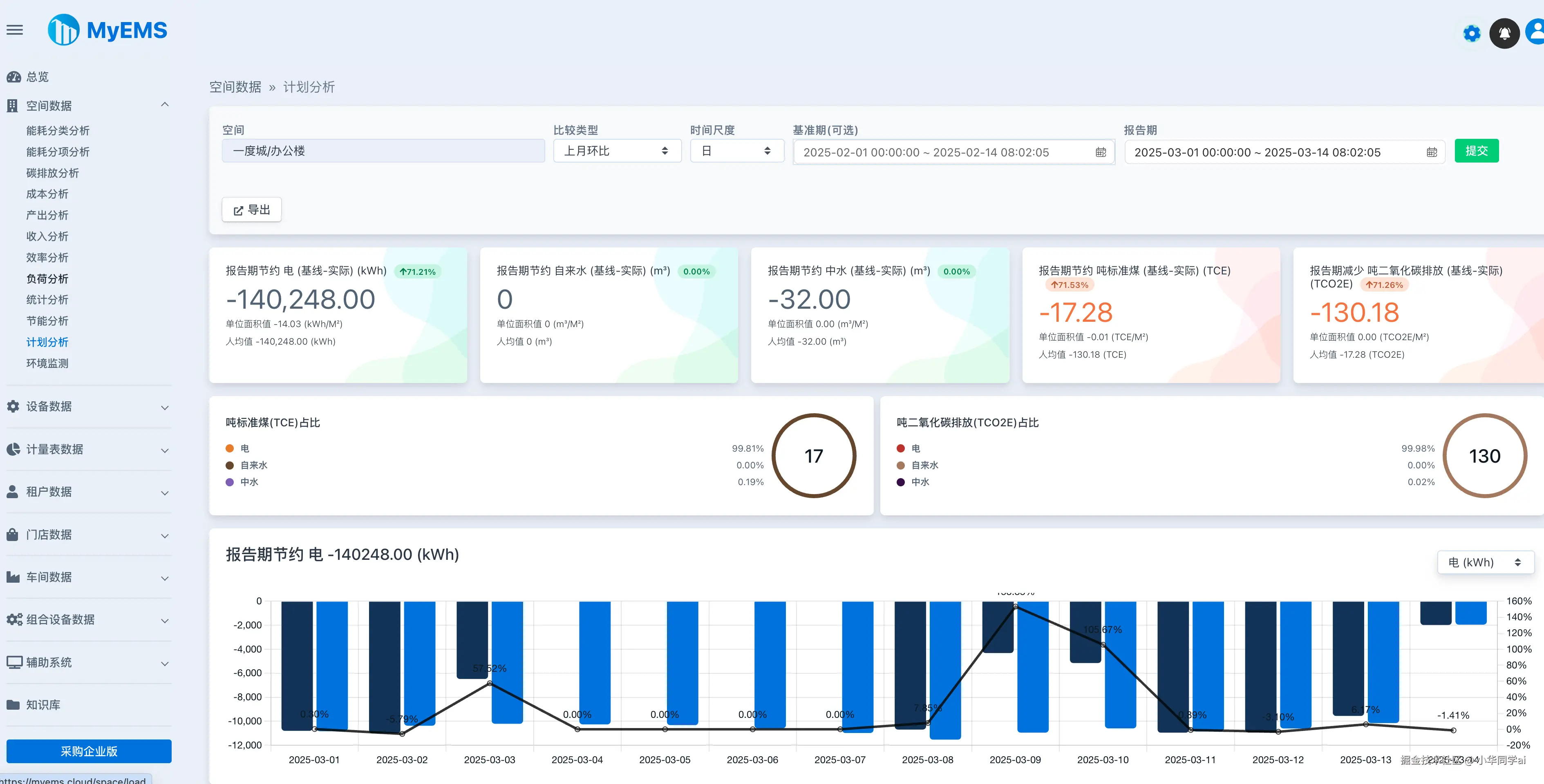
4. 能效优化方案库

场景类型优化措施预期收益
生产线空压系统变频改造节电18%
商业照明系统智能调光策略节电25%

5. 多终端适配

  • 大屏看板:4K分辨率生产指挥中心
  • 移动端:微信小程序实时告警
  • PC端:完整分析功能

三、技术架构解析

模块技术栈特性
数据采集Python + ModbusTK毫秒级响应
数据存储InfluxDB + TimescaleDB支持10亿级数据点
可视化分析ECharts + Vue3动态钻取分析
算法引擎Scikit-learn + TensorFlow Lite边缘计算优化

四、与同类项目对比

项目名称开源协议核心优势适用场景
MyEMSAGPL-3.0全协议支持/算法库丰富中大型企业
EnergyDashboardMIT轻量易部署小微企业/个人用户
OpenEEISApache 2.0建筑能效认证绿色建筑评估

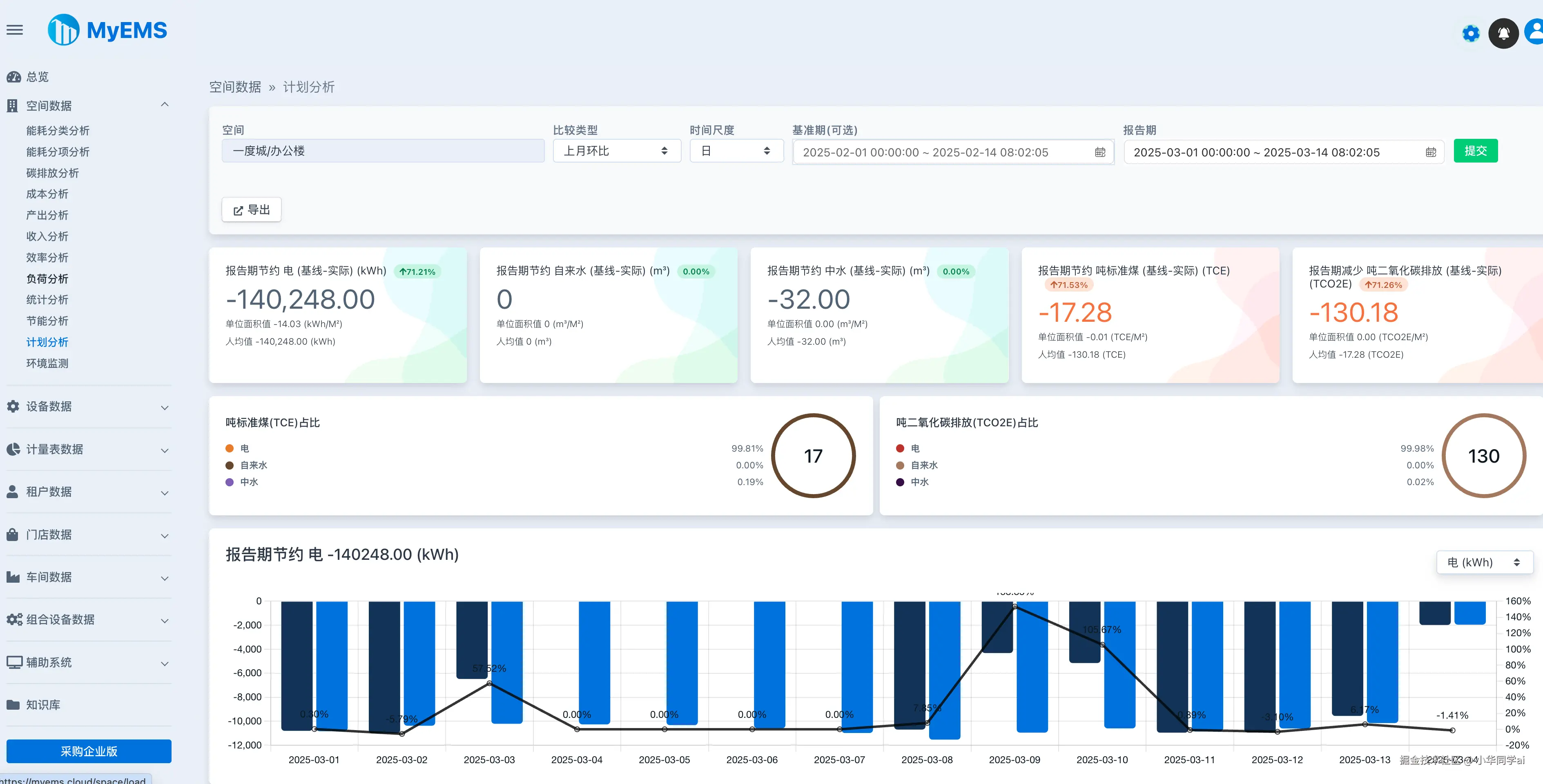
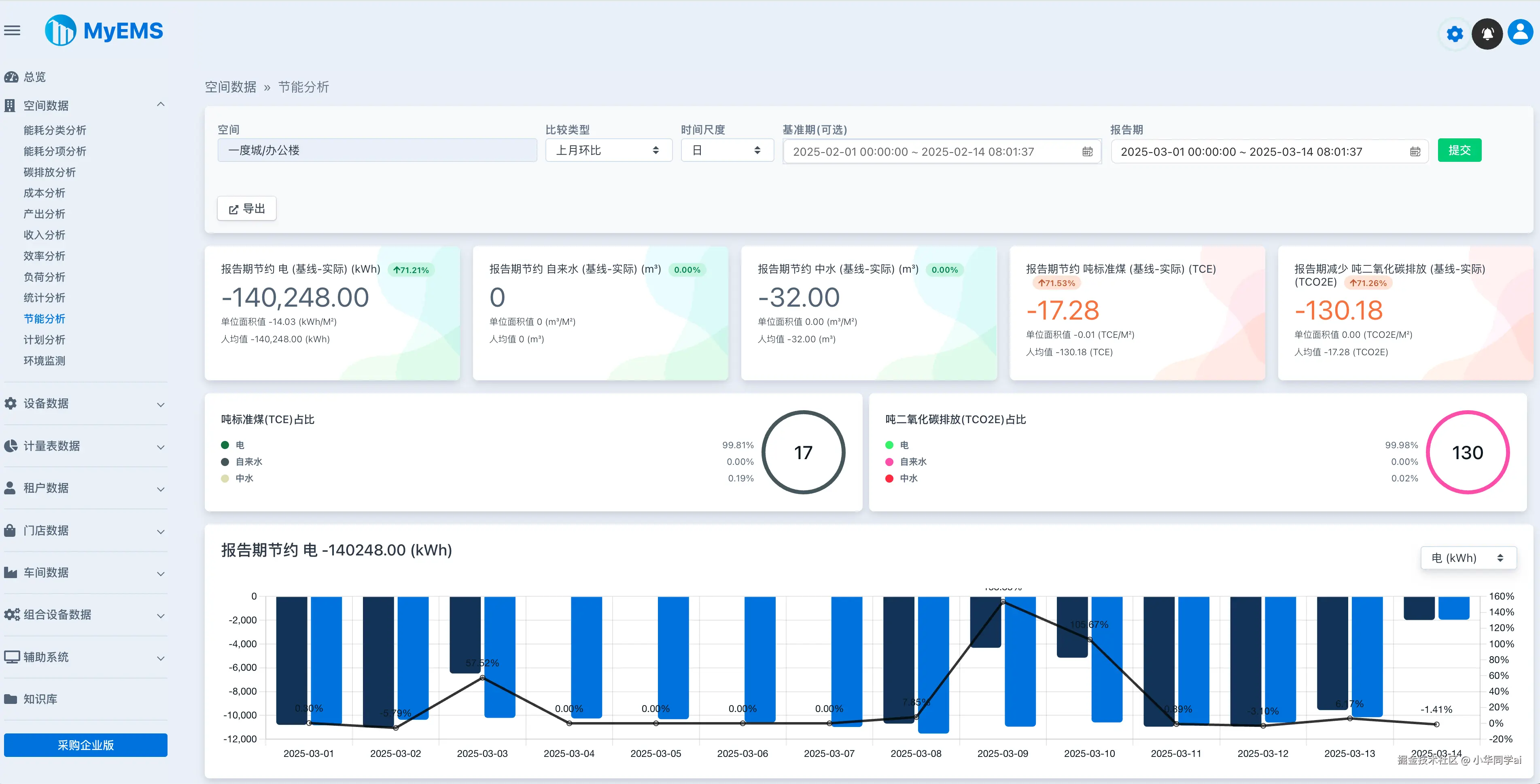
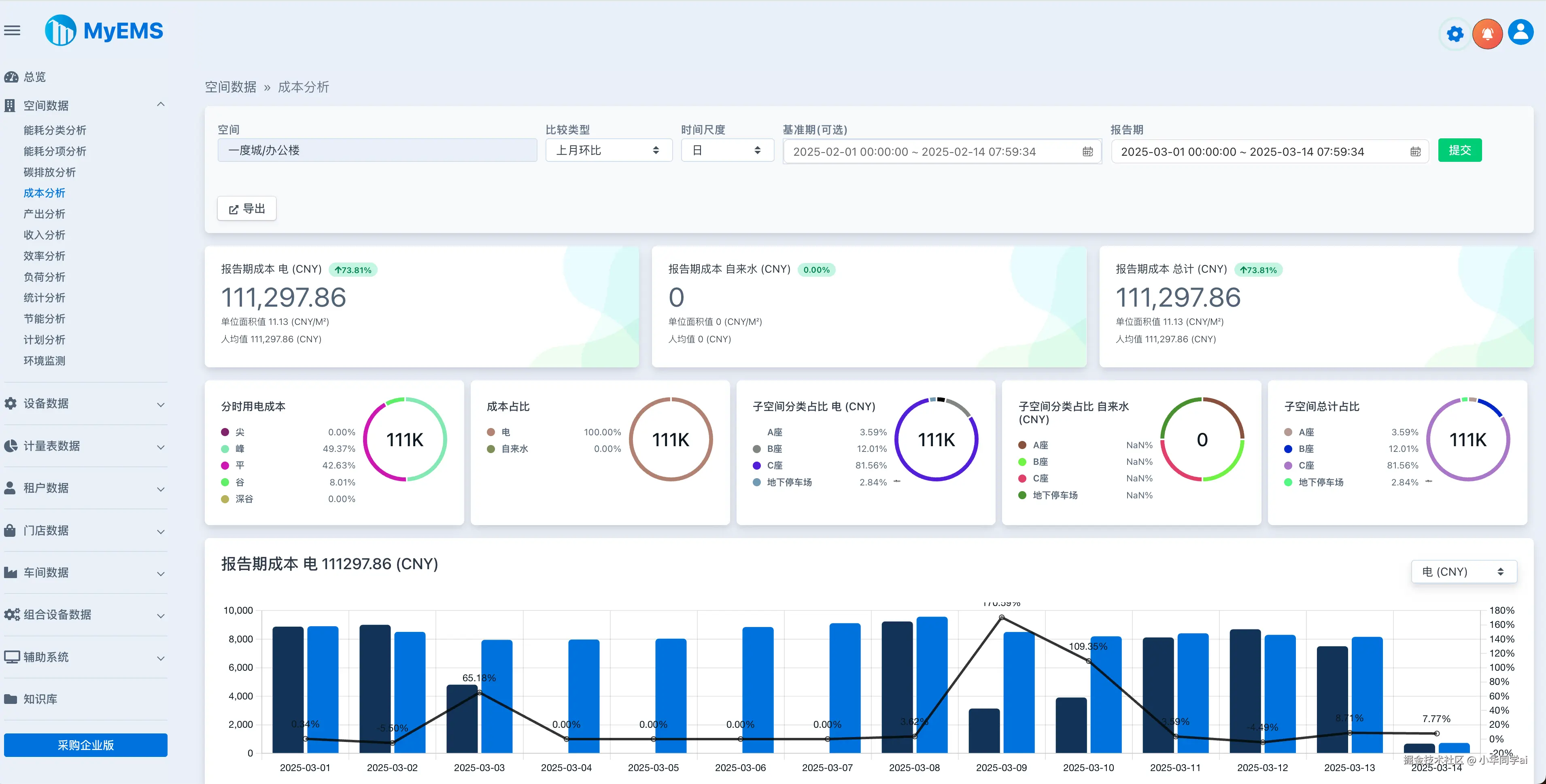
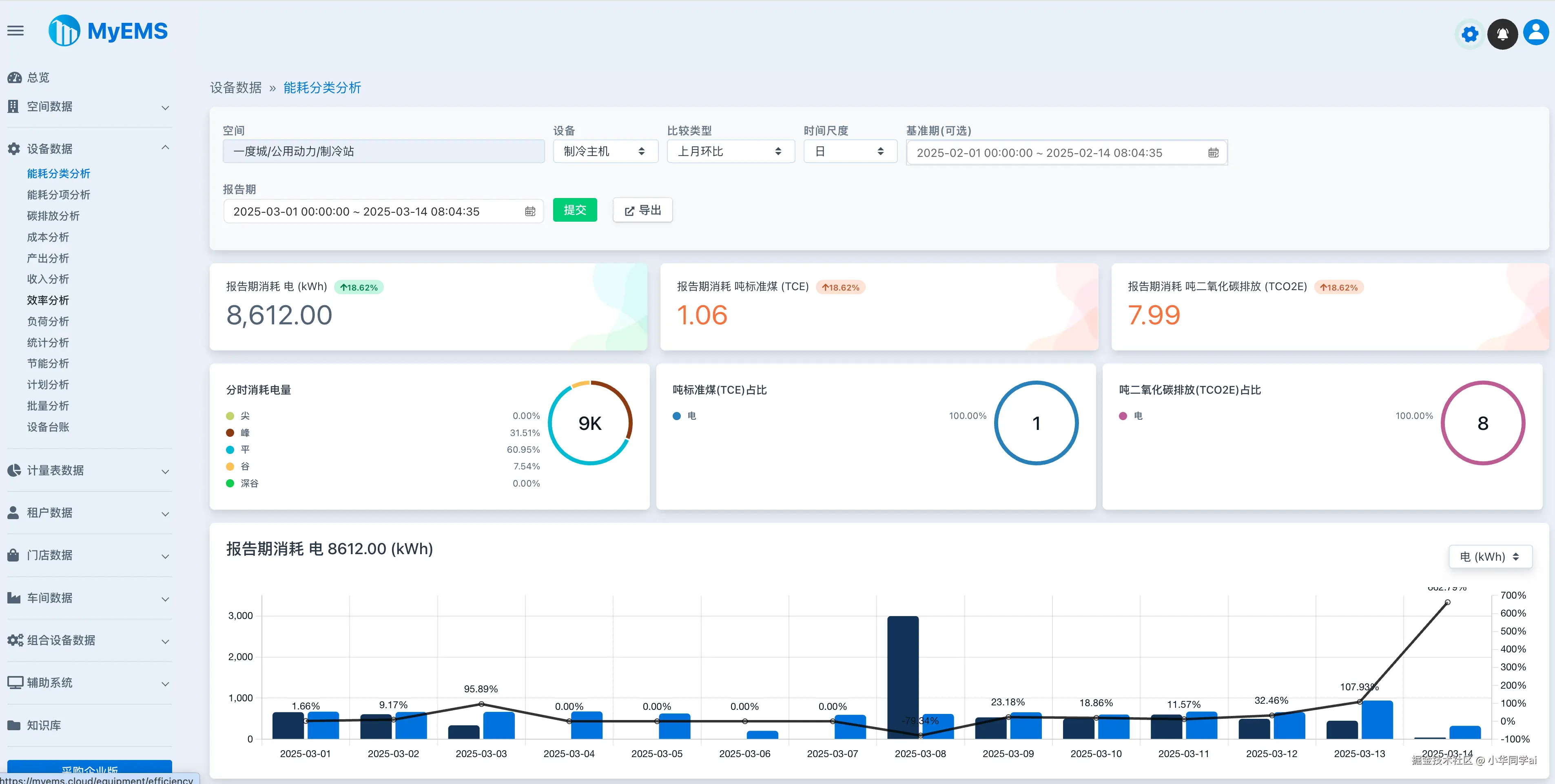
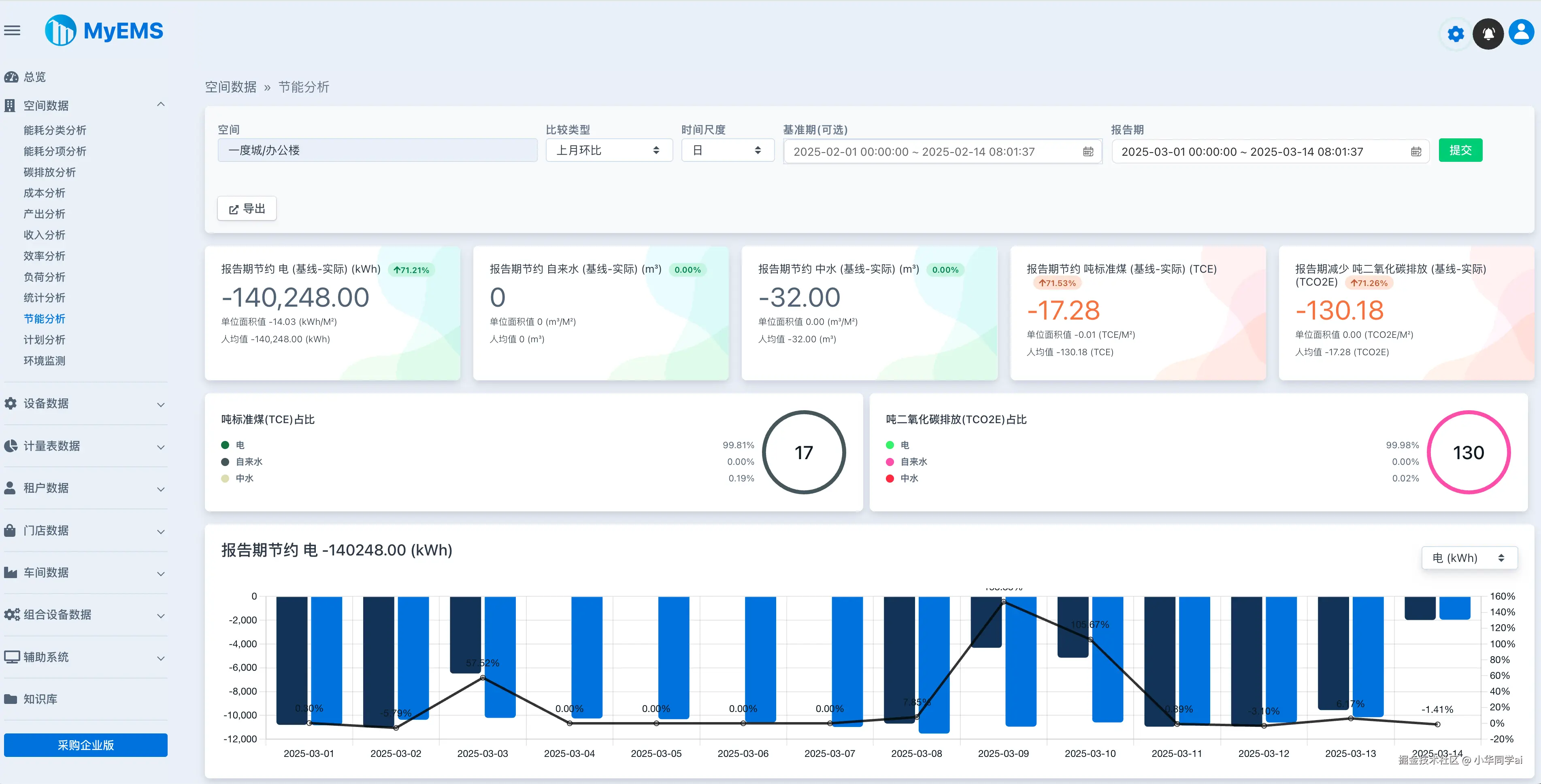
界面效果

五、项目优势总结

  1. 开箱即用:提供Docker-Compose一键部署方案
  2. 扩展灵活:模块化设计支持自定义开发
  3. 成本可控:相比商业系统节省90%费用

项目地址

gitee.com/myems/myems