21.7K star!再见吧花生壳,没有公网ip,也能搞定所有网络访问!内网穿透神器NPS

360 阅读3分钟

嗨,大家好,我是小华同学,关注我们获得“最新、最全、最优质”开源项目和高效工作学习方法

无需公网IP,无需复杂配置,这款开源神器让你轻松实现远程桌面、文件共享、私有云搭建!

项目介绍

nps是一款轻量级、高性能的内网穿透工具,支持TCP/UDP隧道、HTTP/SOCKS5代理等十余种协议,采用Go语言开发,单文件即可运行。项目上线3年累计获得21.7K星标,被广泛应用于远程办公、物联网设备管理、本地服务暴露等场景。

// 典型应用场景示例
1. 远程访问家中NAS存储
2. 调试微信/支付宝支付回调
3. 展示本地开发环境给客户
4. 管理树莓派等IoT设备
5. 搭建私有云盘服务

核心功能亮点

🚀 零配置穿透

支持HTTP/HTTPS/TCP/UDP全协议穿透,无需修改NAT设备设置。通过Web管理界面即可完成端口映射:

# 客户端一键连接(Windows/Mac/Linux通用)
./npc -server=服务端IP:8024 -vkey=唯一验证密钥

🌐 多级代理网络

独创的域名解析功能,支持:

  • 泛域名解析(*.example.com)
  • URL路由(/api/* 转发到指定服务)
  • HTTPS证书自动申请/续期
  • 自定义404页面

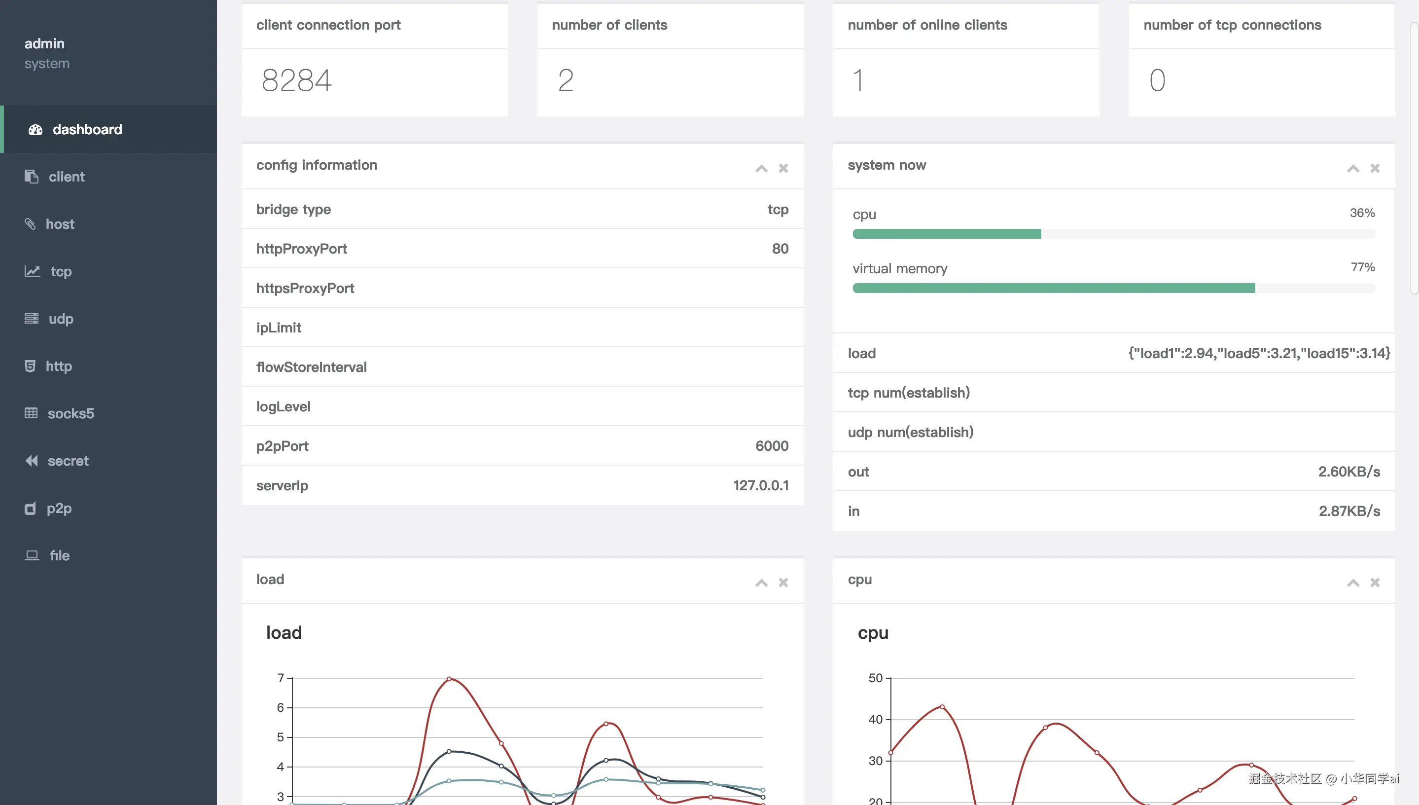
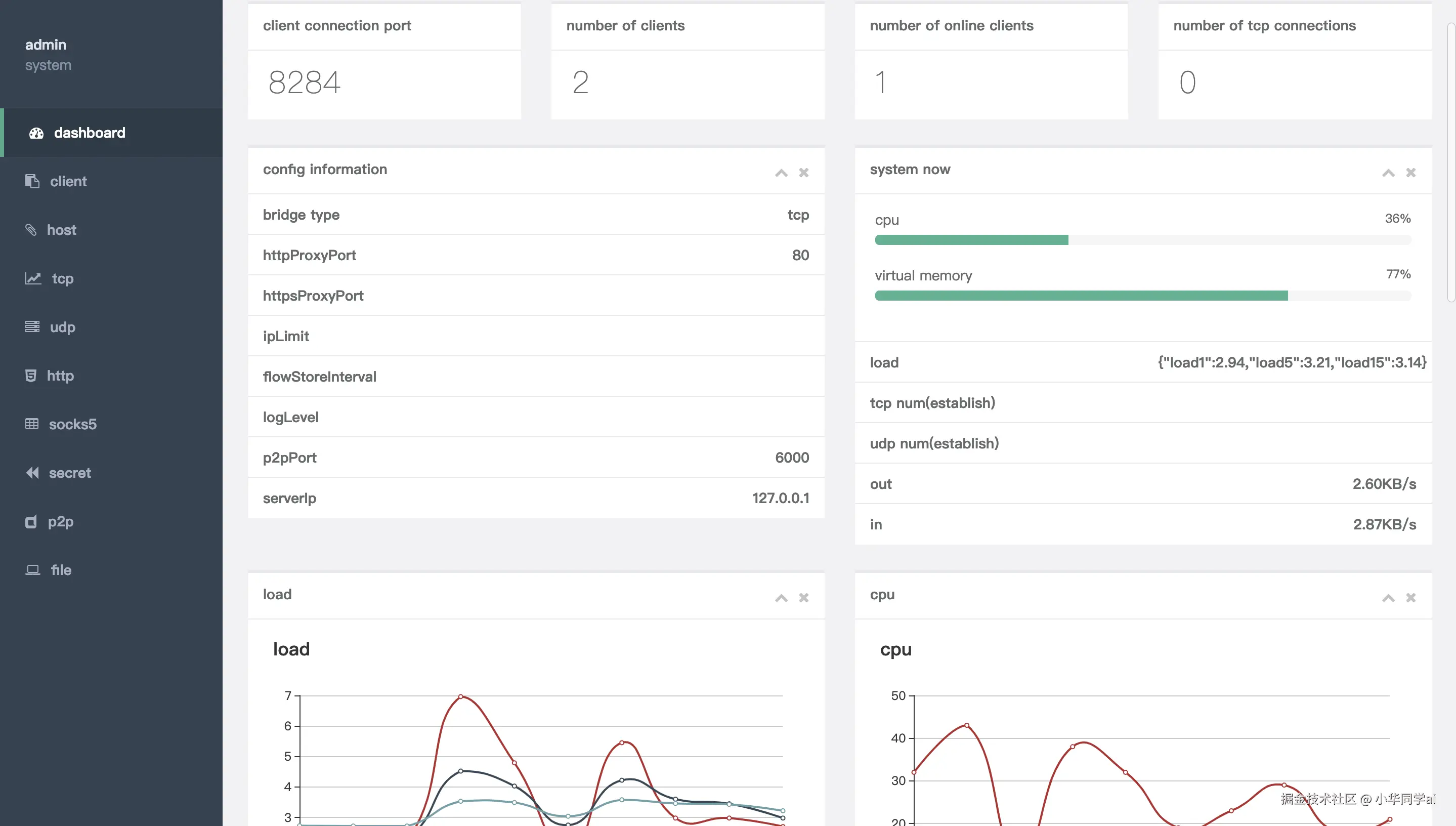
📊 实时流量监控

可视化面板展示:

  • 实时网络吞吐量
  • 客户端在线状态
  • 历史连接记录
  • 流量消耗统计

🔒 企业级安全

  • 客户端与服务端通信采用TLS加密
  • 支持多用户权限管理
  • IP白名单控制
  • 动态身份验证密钥

⚡ 性能对比测试

场景npsfrpngrok
100并发连接0.8s1.2s2.1s
传输延迟15ms22ms35ms
内存占用28MB45MB62MB

技术架构解析

三步极速上手

第一步:服务端部署

# 下载对应系统版本
wget https://github.com/ehang-io/nps/releases/download/v0.26.10/nps_linux_amd64.tar.gz

# 解压运行
tar -zxvf nps_linux_amd64.tar.gz
./nps install && nps start

第二步:客户端配置

# conf/nps.conf 关键配置
http_proxy_ip=0.0.0.0
http_proxy_port=80
https_proxy_port=443
bridge_port=8024

第三步:创建隧道规则

同类项目对比

特性npsfrpngrok
安装复杂度⭐️⭐️⭐️⭐️⭐️⭐️⭐️⭐️⭐️⭐️⭐️
协议支持12种8种5种
管理界面可视化配置文件
移动端支持全平台需交叉编译有限
文档完整性中英双语中文为主英文

最佳实践案例

智能家居控制方案:通过nps将家庭路由器映射到公网,配合DDNS实现:

  1. 远程查看摄像头(TCP隧道)
  2. 控制智能插座(UDP协议)
  3. 访问NAS文件(HTTP代理)
  4. 管理OpenWRT路由(SOCKS5代理)
# 树莓派自启动配置
sudo tee /etc/systemd/system/npc.service <<EOF
[Unit]
Description=nps client
After=network.target

[Service]
ExecStart=/home/pi/npc -server=nps.example.com:8024 -vkey=your_vkey

[Install]
WantedBy=multi-user.target
EOF

同类工具推荐

  1. frp:老牌内网穿透工具,适合简单场景
  2. ZeroTier:组建虚拟局域网,P2P直连
  3. Tailscale:基于WireGuard的组网方案
  4. Cloudflare Tunnel:与CDN深度整合的穿透方案
  5. Ngrok:最早的内网穿透工具,适合临时调试

项目地址

github.com/ehang-io/np…