Kubernetes(k8s)-图形化监控(Grafana)

115 阅读4分钟

作者介绍:简历上没有一个精通的运维工程师。请点击上方的蓝色《运维小路》关注我,下面的思维导图也是预计更新的内容和当前进度(不定时更新)。

我们上一章介绍了Docker基本情况,目前在规模较大的容器集群基本都是Kubernetes,但是Kubernetes涉及的东西和概念确实是太多了,而且随着版本迭代功能在还增加,笔者有些功能也确实没用过,所以只能按照我自己的理解来讲解。

上一小节我们介绍了Prometheus的监控的图形界面,由于他没有密码,并且界面看起来也不怎么样,所以一般我们不会直接使用他,图形界面一般我们都使用Grafana。当我们的Grafana数据异常的时候,我们可以去通过Prometheus去查原始数据。

Grafana 是一个开源的数据可视化和监控分析平台,专注于将时序数据(Time Series Data)和其他类型的数据转化为直观的图表、仪表盘和警报。它由 Grafana Labs 团队开发并维护,最初发布于2014年,现已成为 DevOps、运维和业务分析领域中广泛使用的工具。

核心功能

  1. 数据可视化
  • 支持多种图表类型(折线图、柱状图、仪表盘、热图等),帮助用户直观理解数据趋势。

  • 提供灵活的仪表盘配置,支持拖拽式编辑和自定义布局。

  1. 多数据源支持
  • 兼容超过 100 种数据源,包括时序数据库(如 Prometheus、InfluxDB、Graphite)、关系型数据库(MySQL、PostgreSQL)、日志系统(Loki、Elasticsearch)、云服务(AWS CloudWatch、Google Cloud Monitoring)等。
  1. 实时监控与警报
  • 可设置基于阈值的警报规则,通过邮件、Slack、PagerDuty 等渠道通知异常。

  • 支持实时刷新数据,动态展示系统状态。

  1. 协作与共享
  • 支持仪表盘的导出/导入、链接共享,方便团队协作。

  • 提供权限管理功能(需结合企业版或外部认证系统)。

  1. 插件生态
  • 通过插件扩展功能,例如新增数据源、可视化组件或主题风格。

配置访问

1.修改Service

 kubectl edit svc -n monitoring prometheus-grafana

2.访问grafana

#需要把这个secret里面的账号密码进行反向解析为原文
 kubectl get secret -n monitoring prometheus-grafana

3.选择模板

由于这个是基于Opterator安装的,所以这个Grafana里面会自带部分图表,或者是通过其他方式部署又或者觉得不合适也可以去官方下载别人配置好的模板。

https://grafana.com/grafana/dashboards/

然后通过下图位置进行导入

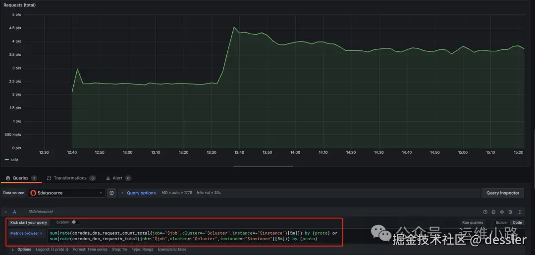
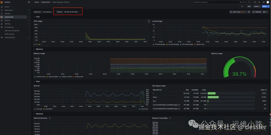
下面是默认几个自带的监控图标

Node资源使用情况

kubelet状态

4.数据来源

这里是默认的数据来源,如果只二进制安装则需要手工配置数据来源。

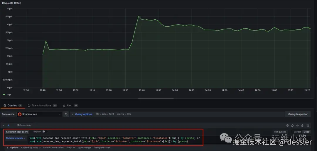
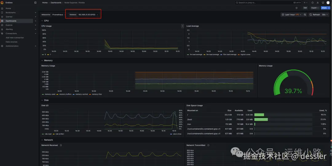
5.查询语句

这里查询语句和在Prometheus里面执行的查询语句是一样的。

这里的查询语句是基于PromQL的,由于我对这个也不是很熟悉,所以我这里就不解释,一般情况下的范例是可以满足要求的。

简单来说就是把Prometheus采集的数据进行求和,求平均值,最大值等。

Grafana的告警也可以是通过这个PormQL编写语句进行告警,所以我也偷个懒不讲,我只会自己根据需求配置。

运维小路

一个不会开发的运维!一个要学开发的运维!一个学不会开发的运维!欢迎大家骚扰的运维!

关注微信公众号《运维小路》获取更多内容。