使用 SkyWalking 监控 Flink

998 阅读3分钟

SkyWalking 10.3 引入了新的 Flink 监控面板,本文将演示该监控面板的使用。

By 邵一鸣 | Friday, April 25, 2025

背景介绍

Apache Flink 是一个框架和分布式处理引擎,用于在无边界和有边界数据流上进行有状态的计算。Flink 能在所有常见集群环境中运行,并能以内存速度和任意规模进行计算。 从SkyWalking OAP 10.3 版本开始,新增了对来自Flink的指标数据监控面板,本文将展示并介绍如何使用 SkyWalking来监控Flink。

部署

准备

  1. SkyWalking oap服务,v10.3 +
  2. Flink v2.0-preview1 +
  3. OpenTelemetry-collector v0.87+

启动流程

  1. 启动 jobmanager 和 taskmanager
  2. 启动 skywalking oap 和 ui
  3. 启动 opentelmetry-collector
  4. 启动job

DataFlow:

配置

docker-compose

version: "3"

services:
  oap:
    extends:
      file: ../../script/docker-compose/base-compose.yml
      service: oap
    ports:
      - "12800:12800"
    networks:
      - e2e

  banyandb:
    extends:
      file: ../../script/docker-compose/base-compose.yml
      service: banyandb
    ports:
      - 17912

  jobmanager:
    image: flink:2.0-preview1
    environment:
      - |
        FLINK_PROPERTIES=
        jobmanager.rpc.address: jobmanager
        metrics.reporter.prom.factory.class: org.apache.flink.metrics.prometheus.PrometheusReporterFactory
        metrics.reporter.prom.port: 9260
    ports:
      - "8081:8081"
      - "9260:9260"
    command: jobmanager
    healthcheck:
      test: ["CMD", "curl", "-f", "http://localhost:8081"]
      interval: 30s
      timeout: 10s
      retries: 3
    networks:
      - e2e

  taskmanager:
    image: flink:2.0-preview1
    environment:
      - |
        FLINK_PROPERTIES=
        jobmanager.rpc.address: jobmanager
        metrics.reporter.prom.factory.class: org.apache.flink.metrics.prometheus.PrometheusReporterFactory
        metrics.reporter.prom.port: 9261
    depends_on:
      jobmanager:
        condition: service_healthy
    ports:
      - "9261:9261"
    command: taskmanager
    healthcheck:
      test: ["CMD", "curl", "-f", "http://localhost:9261/metrics"]
      interval: 30s
      timeout: 10s
      retries: 3
    networks:
      - e2e

  executeJob:
    image: flink:2.0-preview1
    depends_on:
      taskmanager:
        condition: service_healthy
    command: >
      bash -c "
      ./bin/flink run -m jobmanager:8081 examples/streaming/WindowJoin.jar"
    networks:
      - e2e

  otel-collector:
    image: otel/opentelemetry-collector:${OTEL_COLLECTOR_VERSION}
    networks:
      - e2e
    command: [ "--config=/etc/otel-collector-config.yaml" ]
    volumes:
      - ./otel-collector-config.yaml:/etc/otel-collector-config.yaml
    expose:
      - 55678
    depends_on:
      oap:
        condition: service_healthy

networks:
  e2e:

如果是使用pushGateWay模式来暴露metrics数据请参考

OpenTelemetry-collector

receivers:
  prometheus:
    config:
      scrape_configs:
        - job_name: "flink-jobManager-monitoring"
          scrape_interval: 30s
          static_configs:
            - targets: ['jobmanager:9260']
              labels:
                cluster: flink-cluster
          relabel_configs:
            - source_labels: [ __address__ ]
              target_label: jobManager_node
              replacement: $$1
          metric_relabel_configs:
            - source_labels: [ job_name ]
              action: replace
              target_label: flink_job_name
              replacement: $$1
            - source_labels: [ ]
              target_label: job_name
              replacement: flink-jobManager-monitoring

        - job_name: "flink-taskManager-monitoring"
          scrape_interval: 30s
          static_configs:
            - targets: [ "taskmanager:9261" ]
              labels:
                cluster: flink-cluster
          relabel_configs:
            - source_labels: [ __address__ ]
              regex: (.+)
              target_label: taskManager_node
              replacement: $$1
          metric_relabel_configs:
            - source_labels: [ job_name ]
              action: replace
              target_label: flink_job_name
              replacement: $$1
            - source_labels: [ ]
              target_label: job_name
              replacement: flink-taskManager-monitoring

exporters:
  otlp:
    endpoint: oap:11800
    tls:
      insecure: true

processors:
  batch:
service:
  pipelines:
    metrics:
      receivers:
        - prometheus
      processors:
        - batch
      exporters:
        - otlp

注意:
job_name的值请不要修改,否则 skyWalking 不会处理这部分数据。
oap 为 skywalking oap 地址,请自行替换。
因为原始flink数据中含有job_name标签,而skyWalking又根据job_name标签来处理对应OTEL任务的数据, 为了避免冲突,使用metric_relabel_configs替换原始数据中job_name的标签为flink_job_name

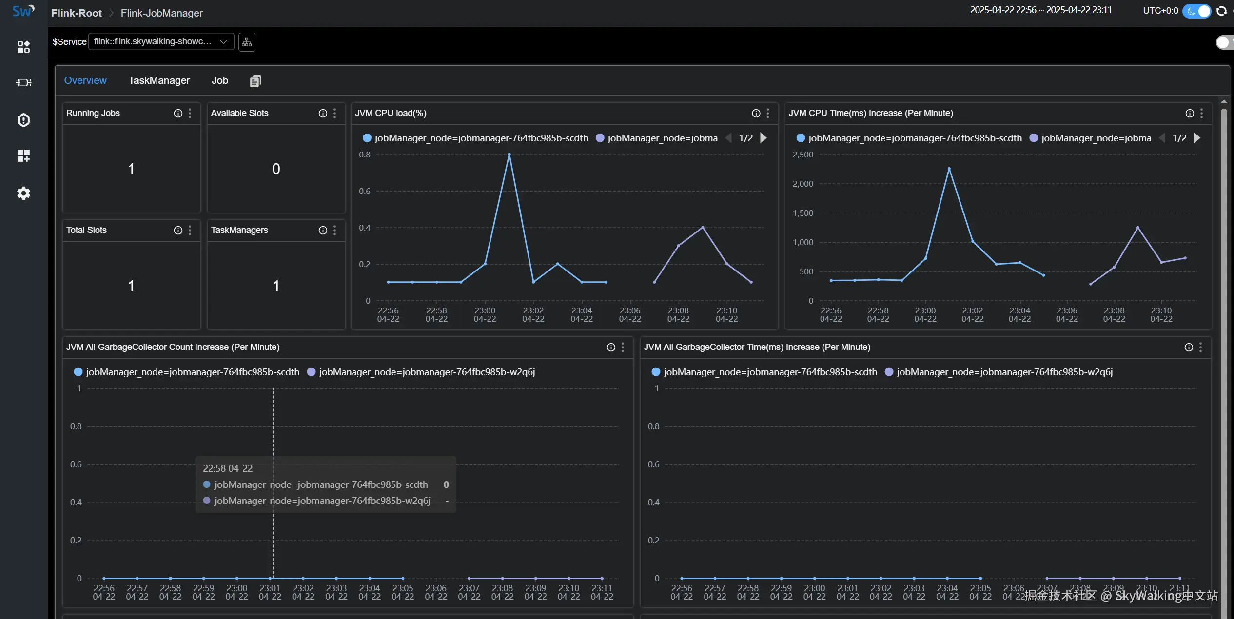
监控指标

指标分为三个维度,cluster,taskManager,job

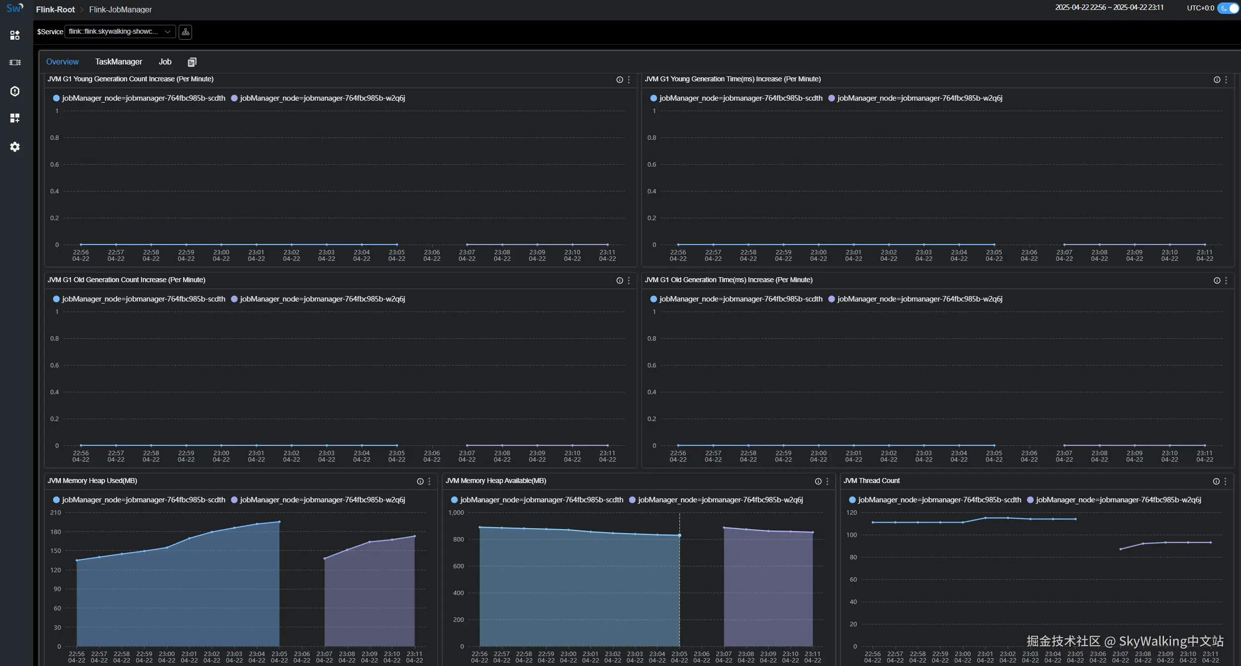
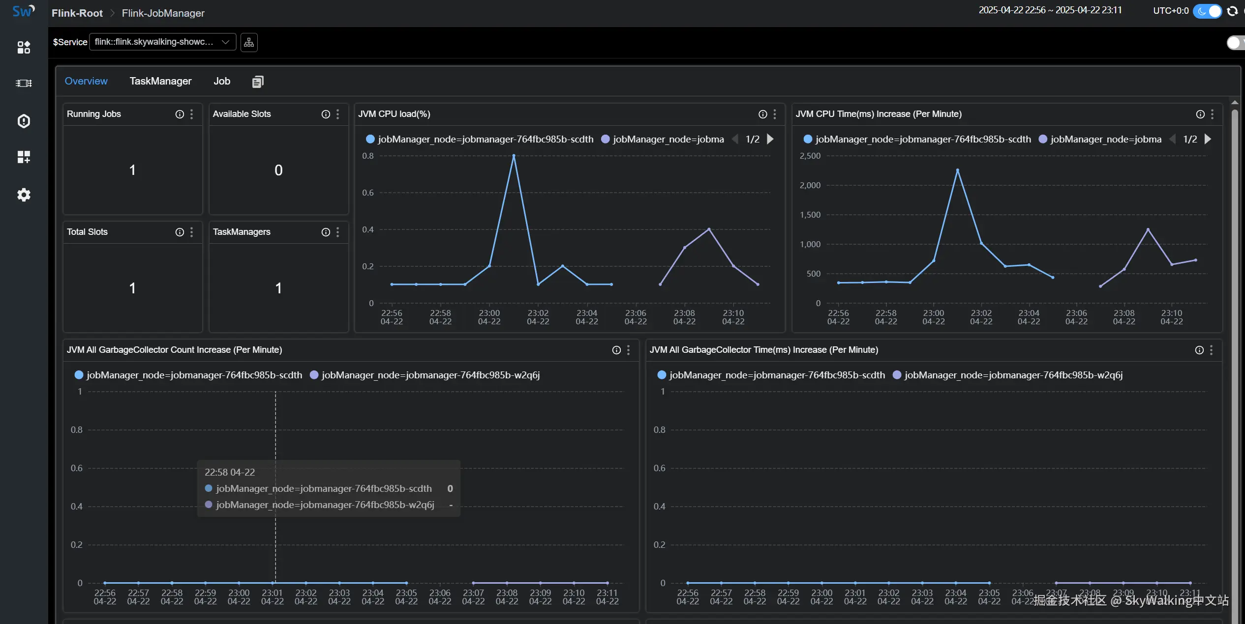
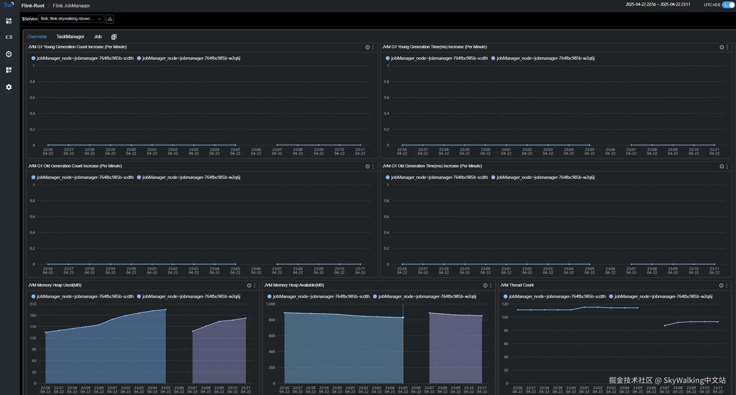
Cluster Metrics

  

Cluster Metrics主要是站在集群的角度统计以及jobManager的jvm相关指标展示,比如

  • Running Jobs:正在运行的任务数量
  • TaskManagers:taskManager数量
  • Task Managers Slots Total:taskManager slot数量
  • Task Managers Slots Available:taskManager可用slot数量
  • JVM CPU Load:jobManager的jvm占用cpu的负载

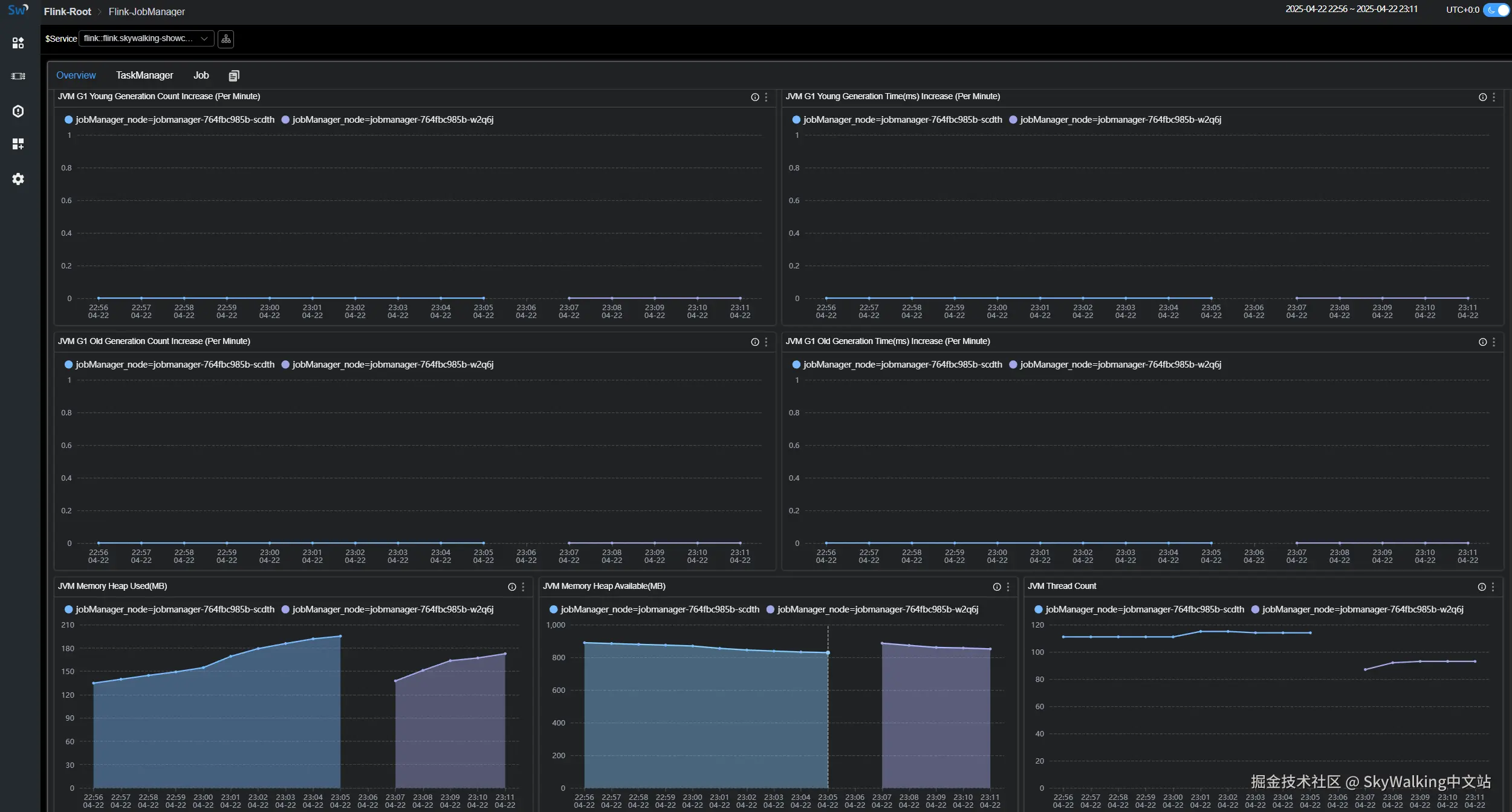
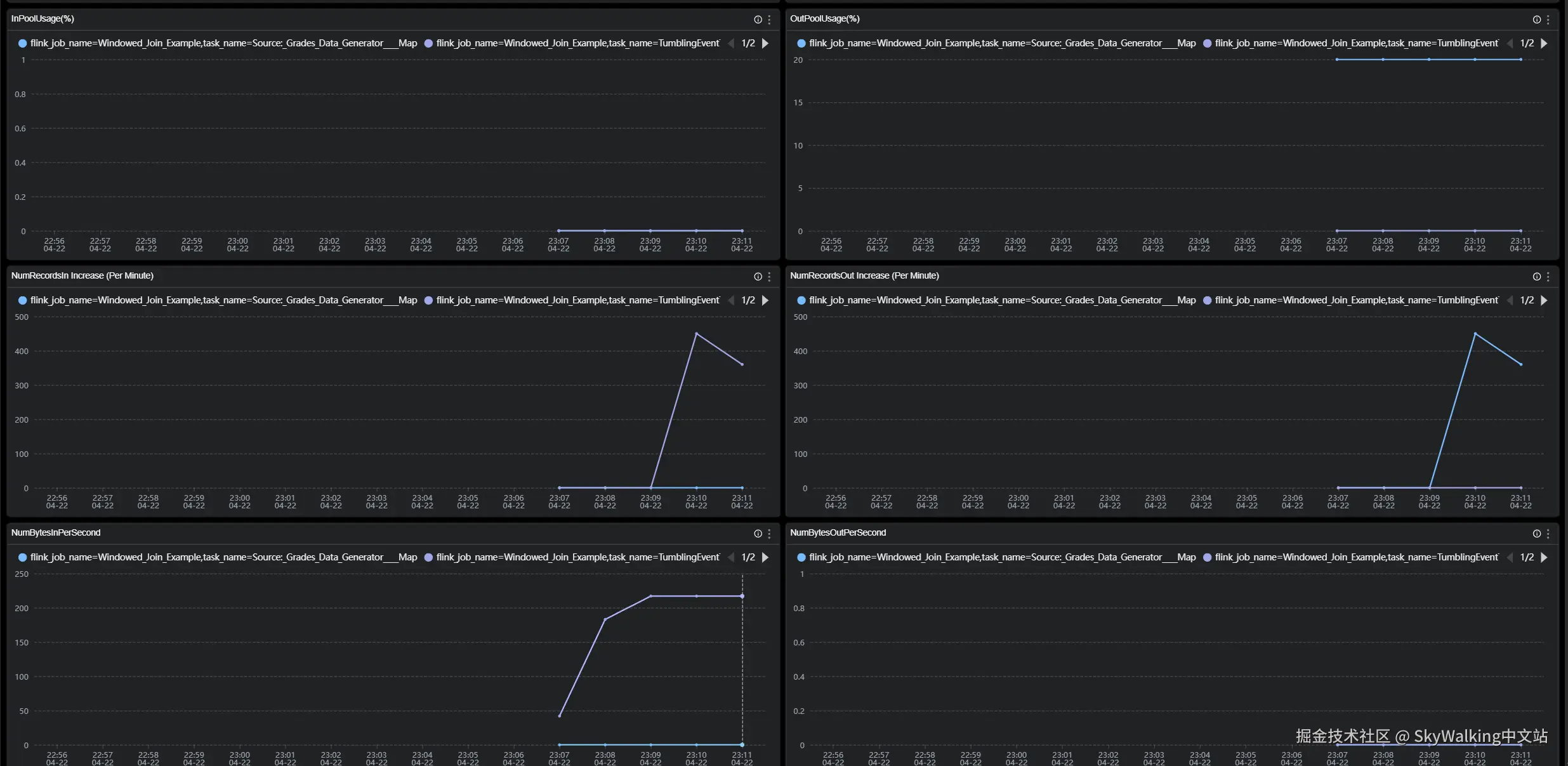
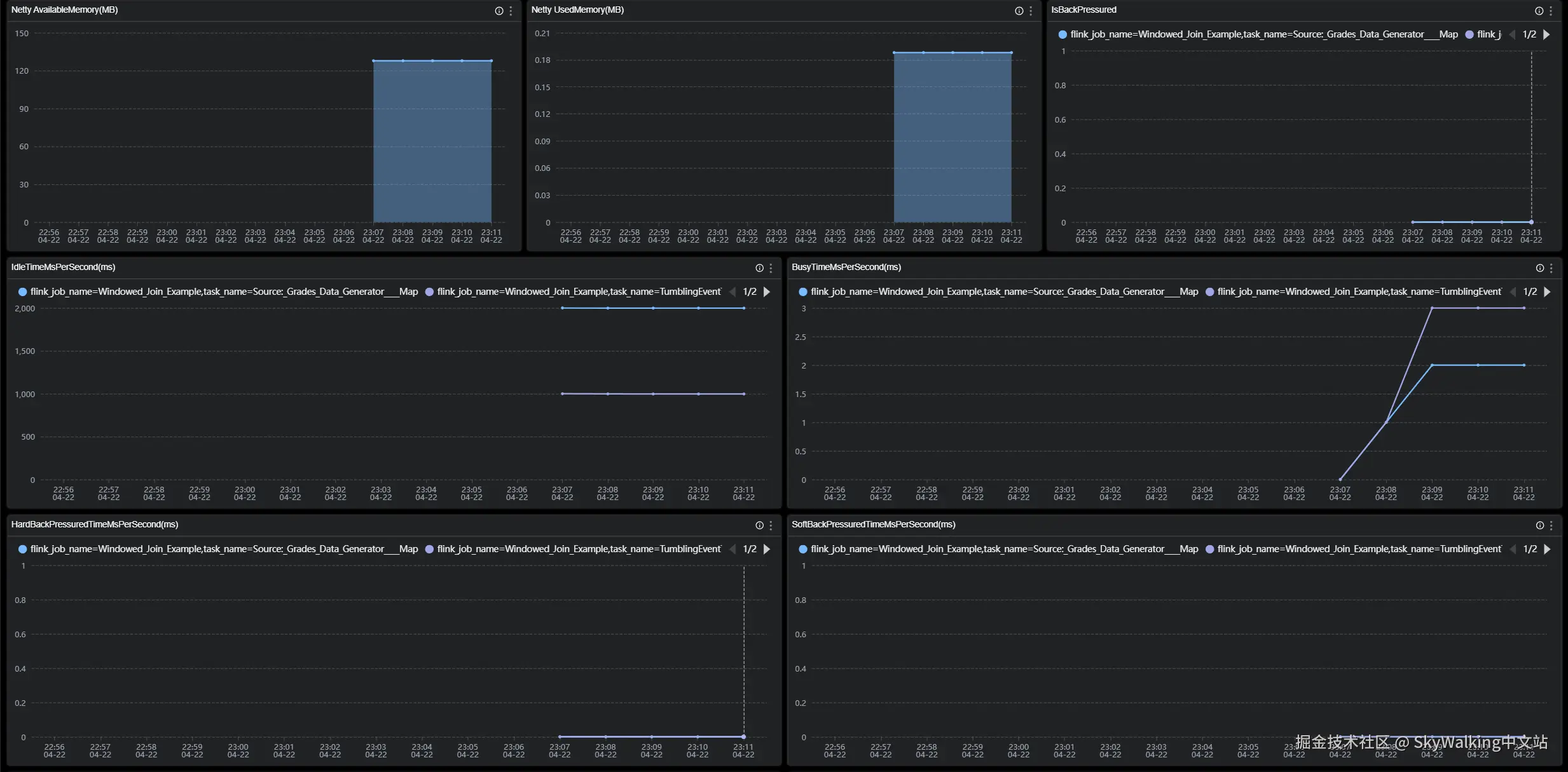
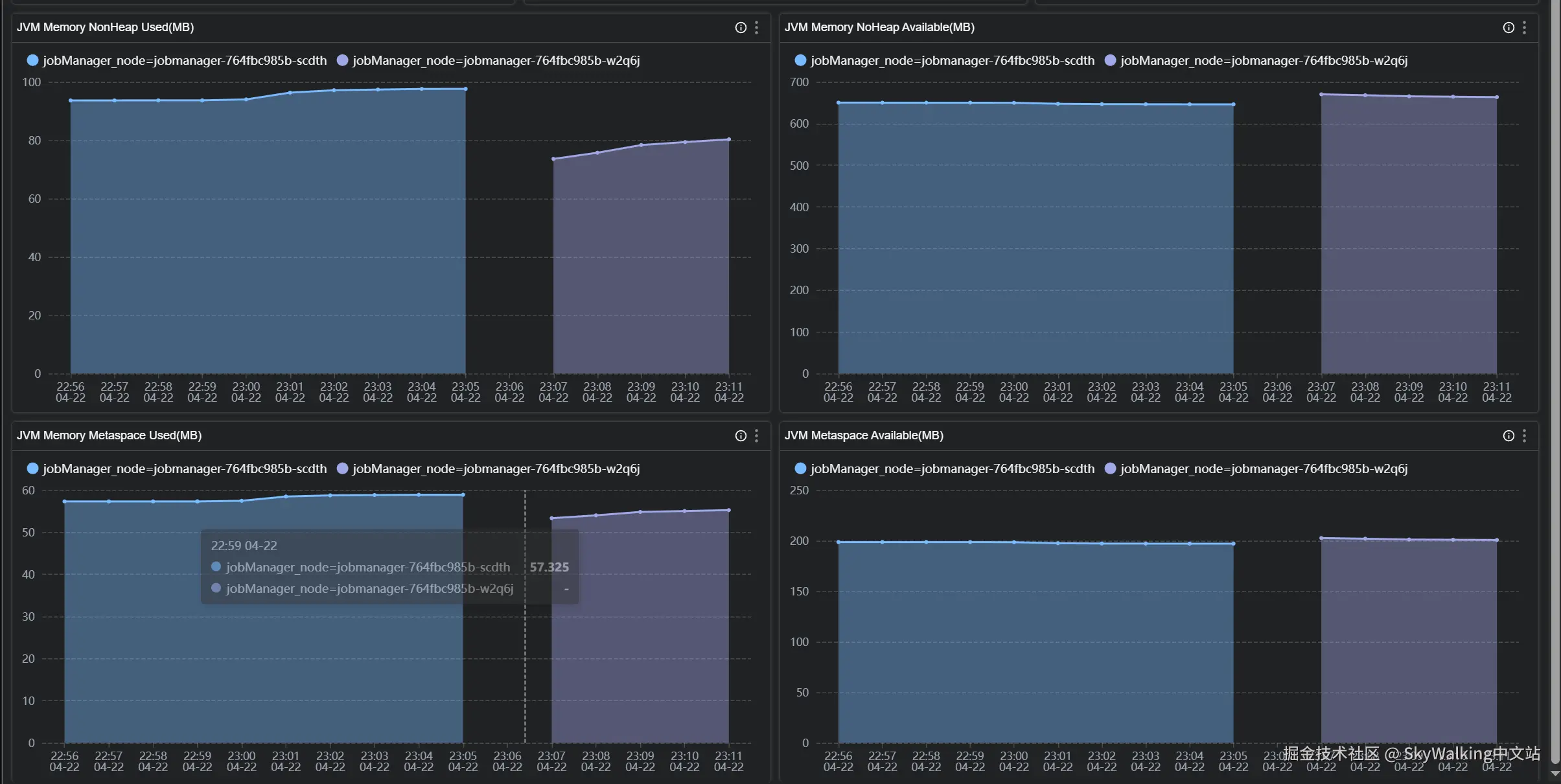
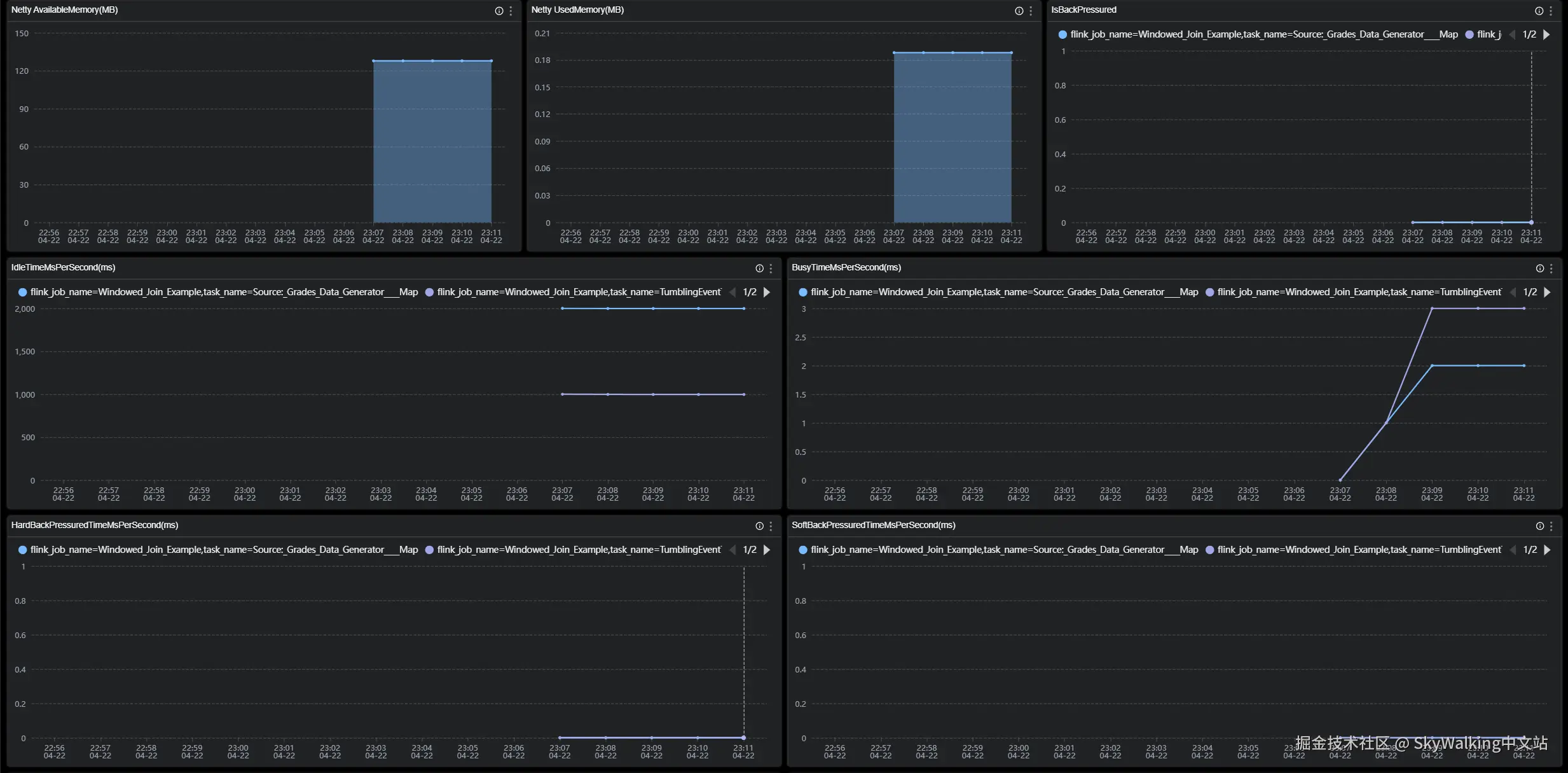
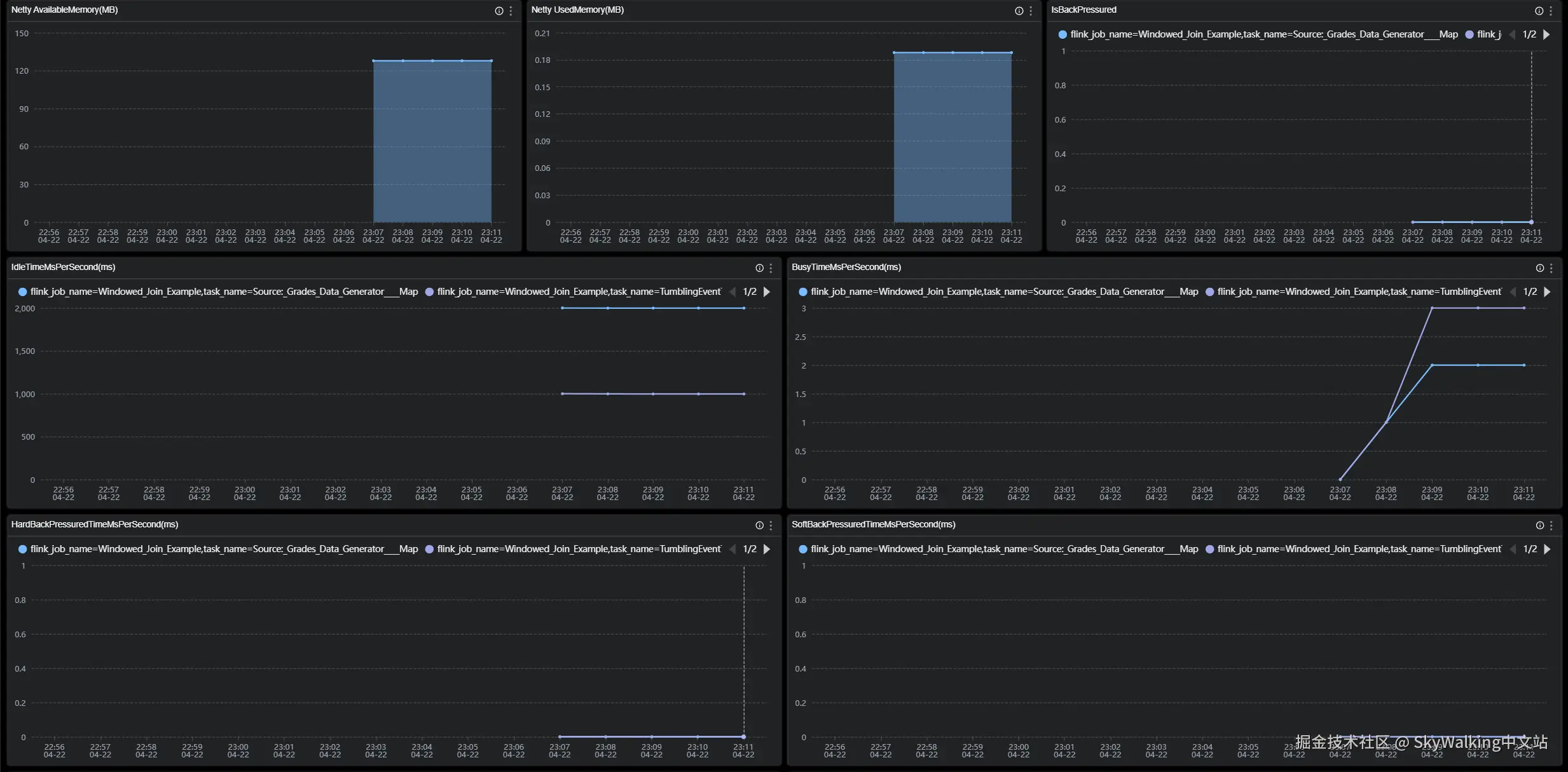
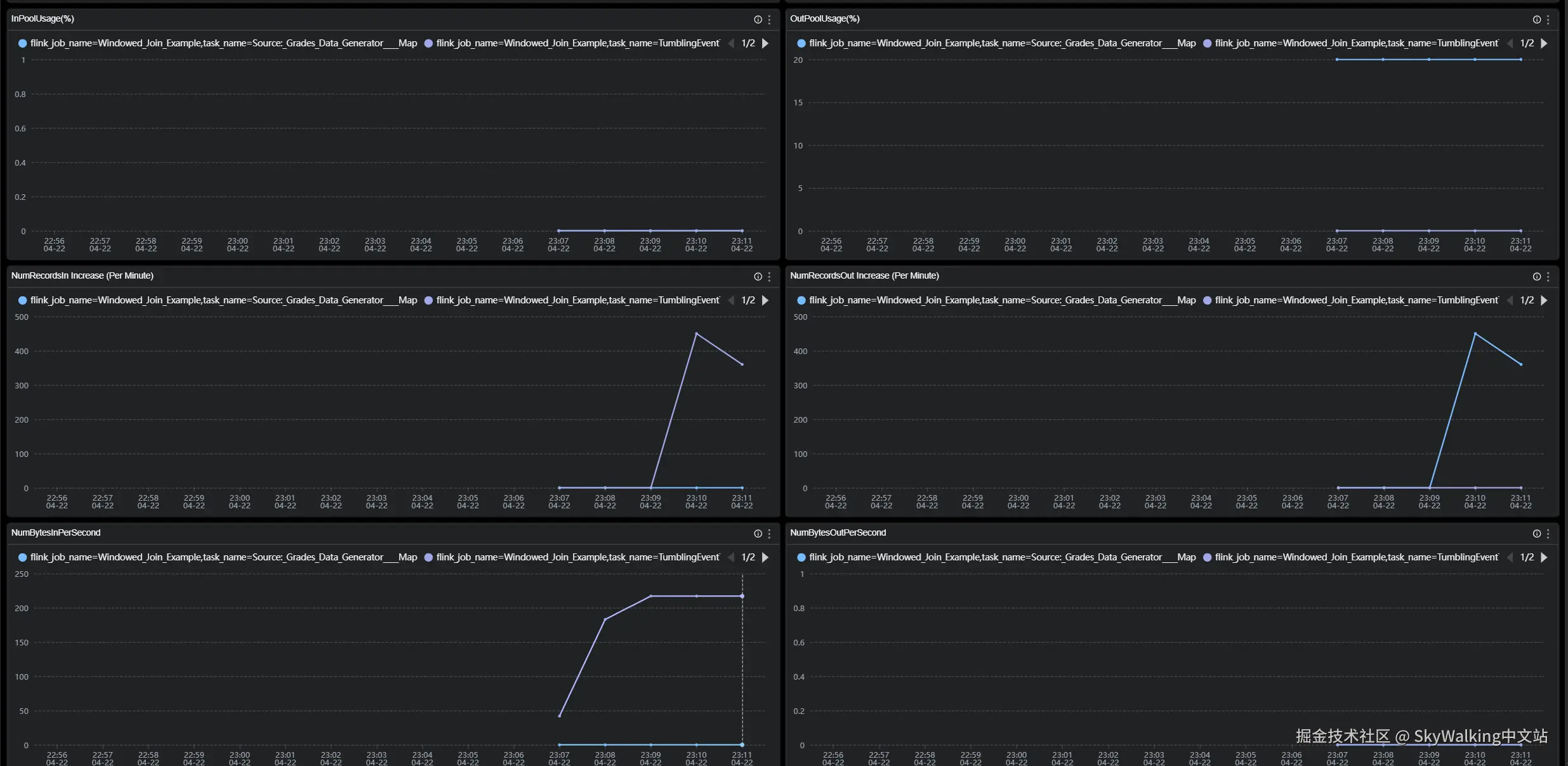
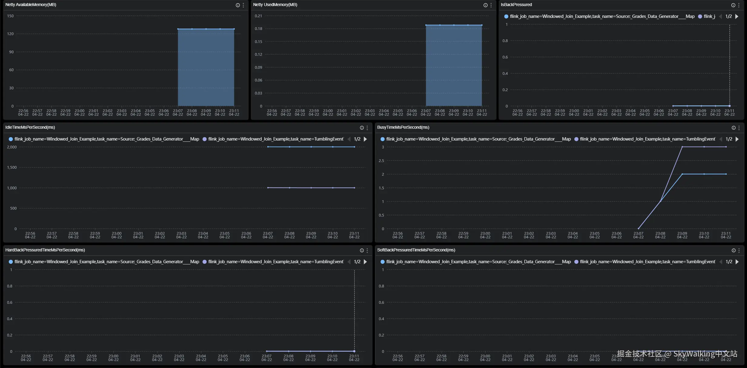
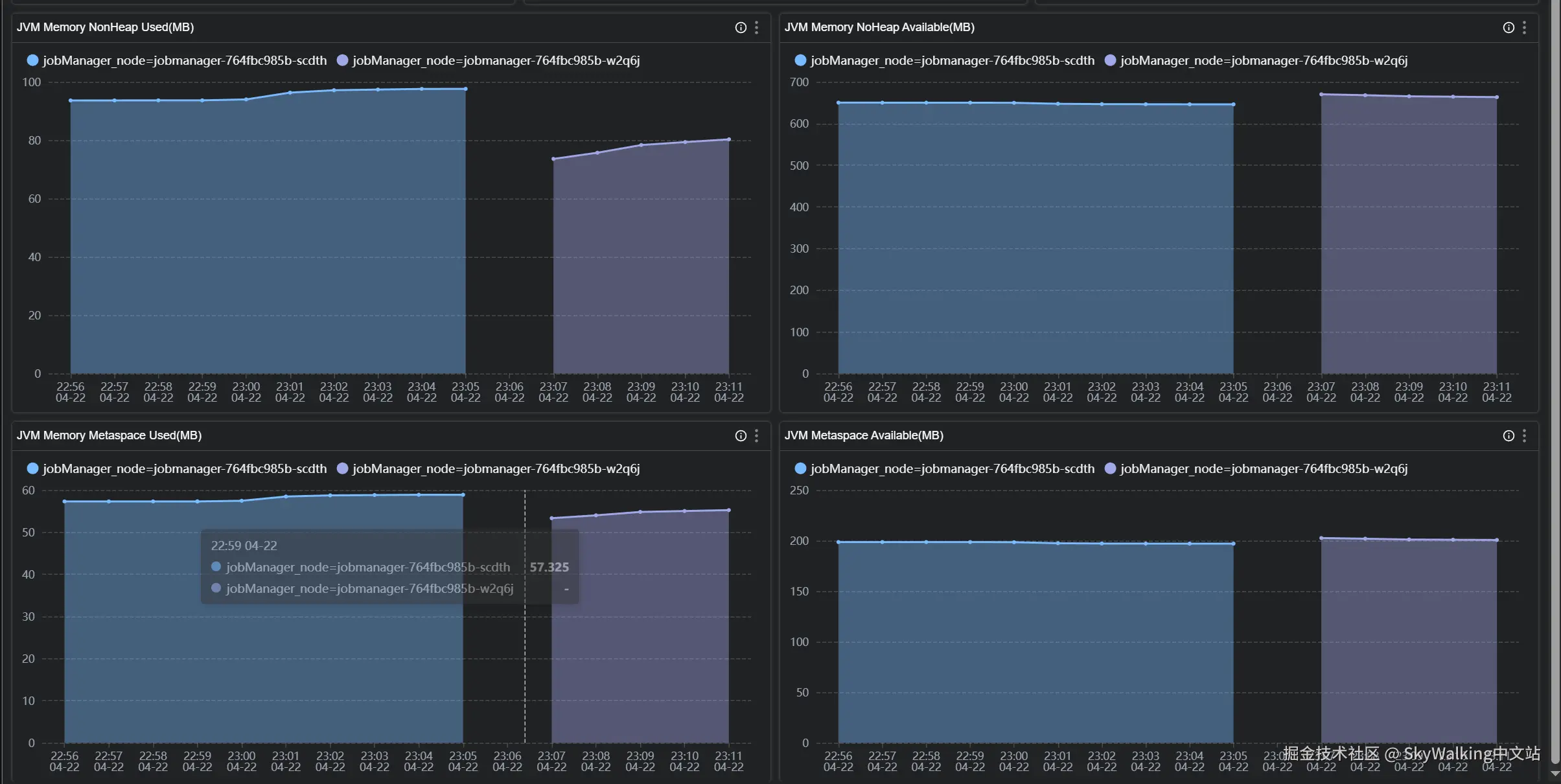
TaskManager Metrics

  

TaskManager Metrics主要是站在taskManager节点的角度来统计展示,比如

  • JVM Memory Heap Used:taskManager节点JVM已用内存大小。
  • JVM Memory Heap Available:taskManager节点JVM可用内存大小。
  • NumRecordsIn:taskManager每分钟接受的数据数量。
  • NumBytesInPerSecond:taskManager每秒接受的Bytes数量。
  • IsBackPressured:该taskManager节点是否处在背压。
  • IdleTimeMsPerSecond:该taskManager节点每秒的闲置时长。

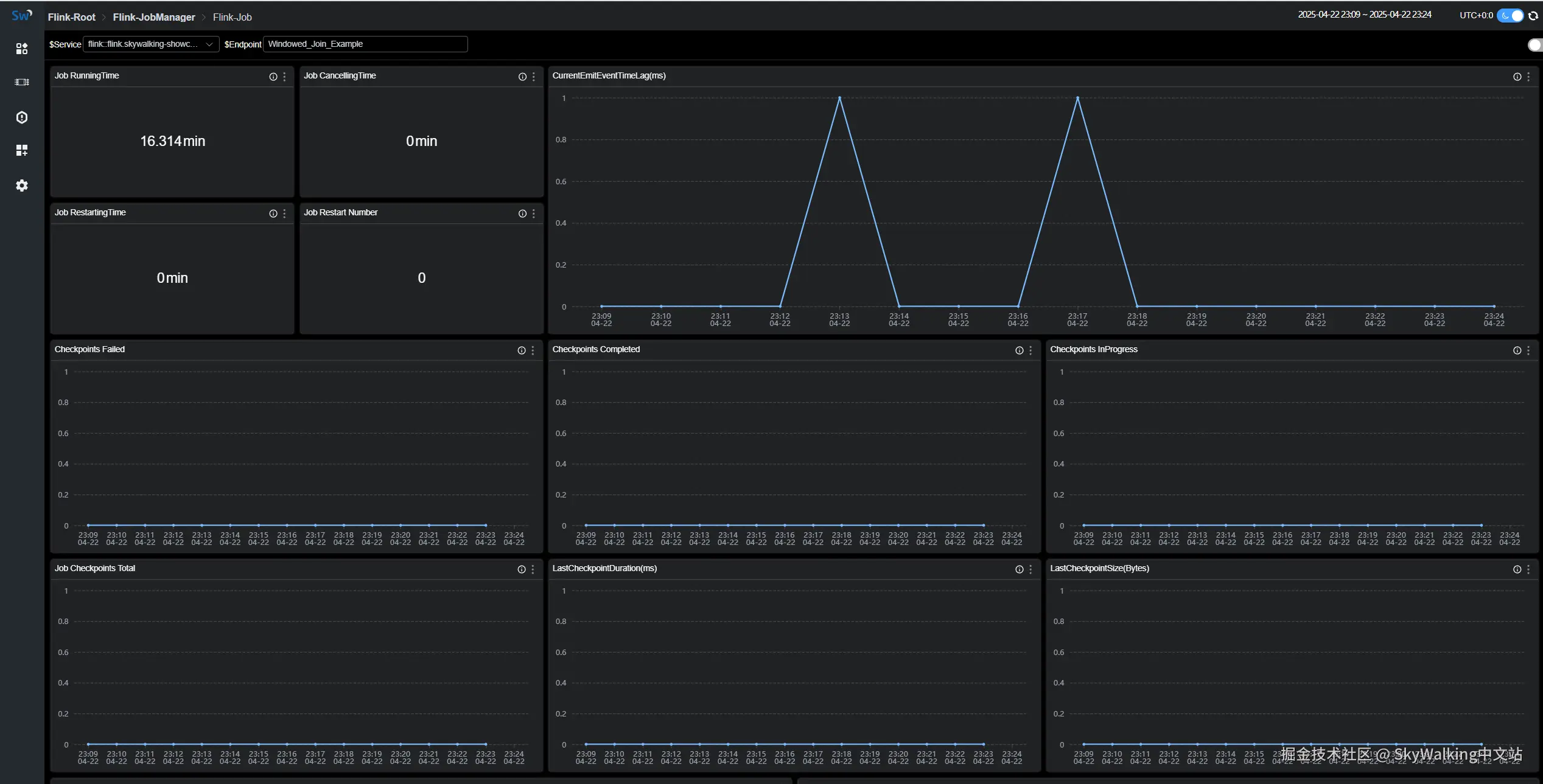
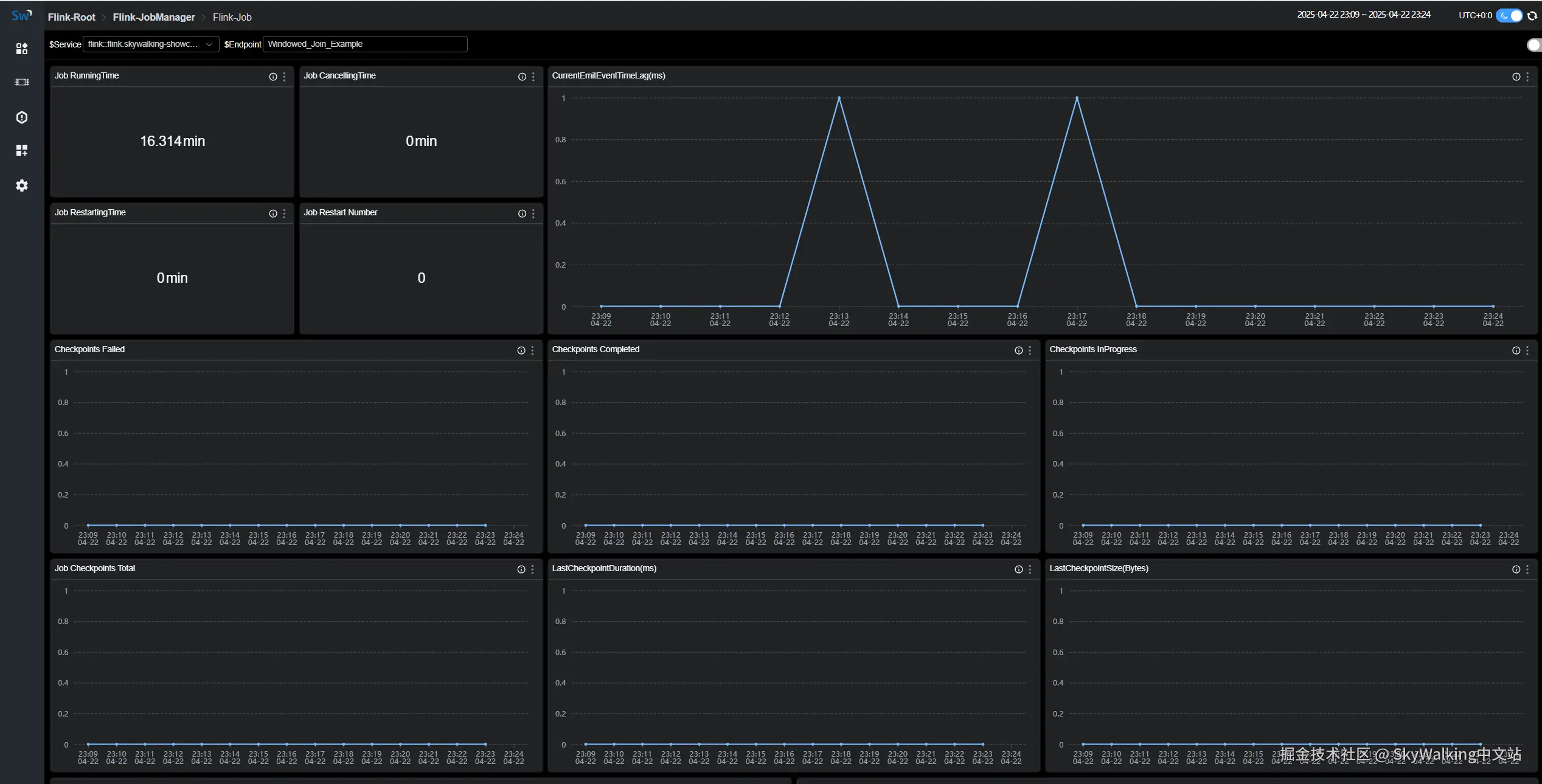
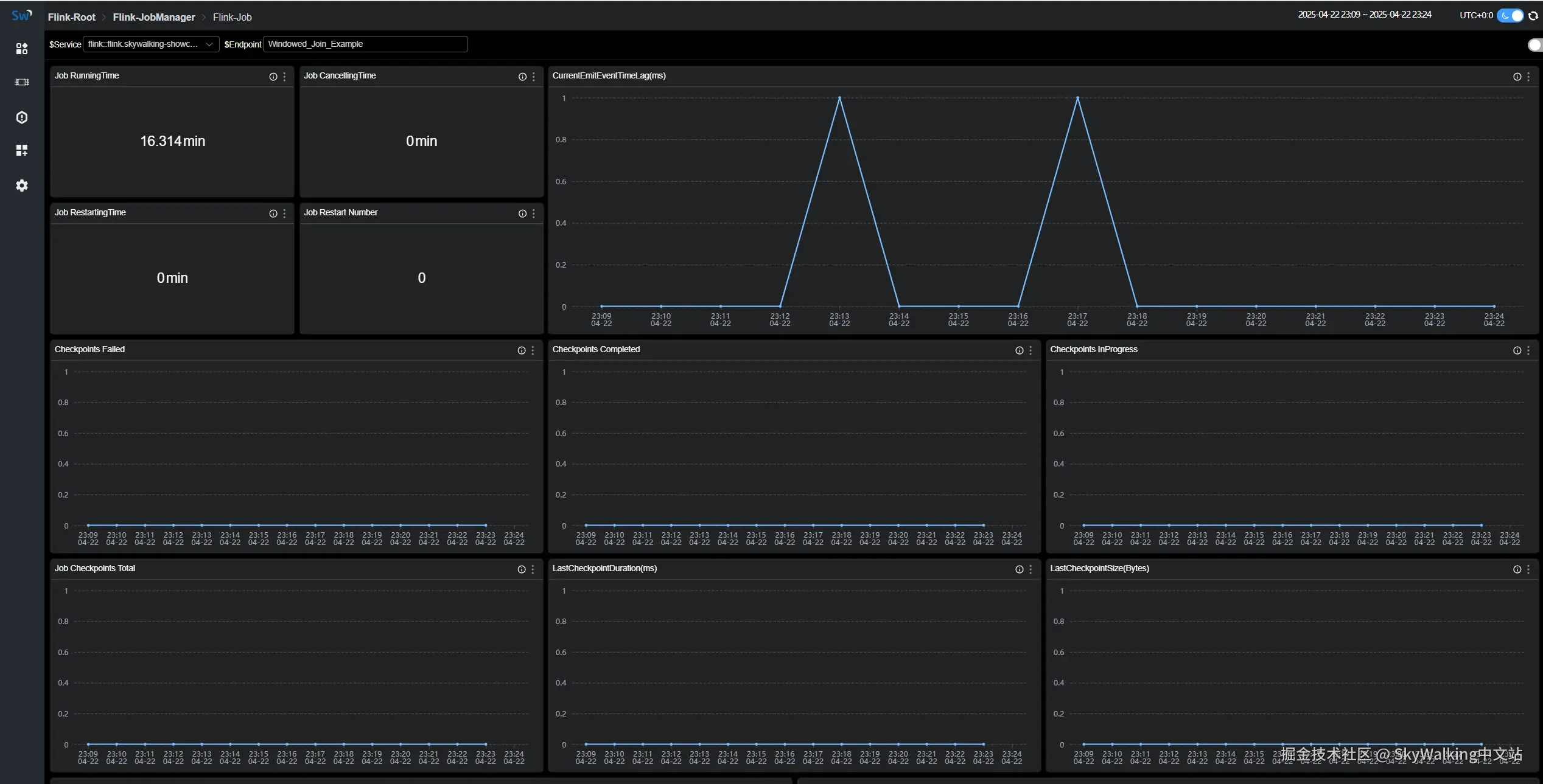
Job Metrics

 

Job Metrics主要是站在运行任务的角度来统计展示,比如

  • Job RunningTime:该任务运行的时长。
  • Job Restart Number:该任务重启次数。
  • Checkpoints Failed:失败的checkpoints数量。
  • NumBytesInPerSecond:该任务每秒接受的Bytes数量。

各个指标的含义可以在图标的 tip 上找到解释

参考文档