04-随便玩玩先-Grafana的搭建和学习

97 阅读3分钟

前言

前几天,一个急性阑尾炎,直接把我整进医院了。

手术过后,终于出院,开始继续乱学之旅。

自我学习的要求

  1. 学会安装Grafana
  2. 学会新增、编辑一个监控表格
  3. 学会监控一些,比较基础的机器数据

下载和安装

官方版本

grafana.com/get/

云监控暂时用不着(还得注册),后面那个OSS(Open Source Software)才是本次正题。

image.png

事前没了解那么多,直接下载第一个吧。

详细页面也给出,Linux部分不同的发布系统,如何安装Grafana,按照流程来就行。

image.png

image.png

镜像版本

有想过,如果没有过桥梯,咋办?

抱着“国内肯定有镜像”的想法,去搜索了下镜像网站。

清华大学,和阿里有,其余的没搜索过了。

mirrors.tuna.tsinghua.edu.cn/help/grafan…

image.png

developer.aliyun.com/mirror/?ser…

image.png

流程都写的很详细,照做就行。

image.png

CentOS 7和阿里镜像的报错

有点小问题,CentOS 7尝试用yum直接安装的时候,报了一个416的错。

image.png

不大清楚底层是怎么带range请求的,我尝试先下载,后安装。

wget 'https://mirrors.aliyun.com/grafana/yum/rpm/Packages/grafana-9.3.6-1.x86_64.rpm'
sudo yum localinstall grafana-9.3.6-1.x86_64.rpm

什么?完成了?那就不管了,安装好了,就直接开始后面的学习了。

image.png

运行看看-失败排错记录

(什么,服务启动,服务开机自启之类的,可以先执行一次。 为了方便,也可以在host里面,把Linux虚拟机的IP,给host成grafana的域名。)

不太行,连不上去。

image.png

可以尝试telnet看看情况(要是Windows说没有这个命令,或许你可以在控制面板那边,开启它。)

image.png

不大行,继续看看。

image.png

事后记录——iptables的拦截

后面是通过,添加了一条accept记录,并且将这个记录放在规则链的第一位,才使这个访问成功。

sudo iptables -I INPUT 1 -p tcp --dport 3000 -j ACCEPT

iptables的规则链中,3000端口会被识别为hbci

[watcher@functiona ~]$ sudo iptables -L INPUT --line-numbers
Chain INPUT (policy ACCEPT)
num  target     prot opt source               destination         
1    ACCEPT     tcp  --  anywhere             anywhere             tcp dpt:hbci
2    ACCEPT     udp  --  anywhere             anywhere             udp dpt:domain
3    ACCEPT     tcp  --  anywhere             anywhere             tcp dpt:domain
4    ACCEPT     udp  --  anywhere             anywhere             udp dpt:bootps
5    ACCEPT     tcp  --  anywhere             anywhere             tcp dpt:bootps
6    ACCEPT     all  --  anywhere             anywhere             ctstate RELATED,ESTABLISHED
7    ACCEPT     all  --  anywhere             anywhere            
8    INPUT_direct  all  --  anywhere             anywhere            
9    INPUT_ZONES_SOURCE  all  --  anywhere             anywhere            
10   INPUT_ZONES  all  --  anywhere             anywhere            
11   DROP       all  --  anywhere             anywhere             ctstate INVALID
12   REJECT     all  --  anywhere             anywhere             reject-with icmp-host-prohibited

后面搜索了下资料,发现这个端口已经被指定了。

类似,80就是http,443就是https这种,大家默认的端口一样。

unix.stackexchange.com/questions/3…

image.png

事后记录2——Linux重启之后,iptables的策略重置了

一般来说,Linux服务器不会重启,它作为服务器,需要24小时保持业务服务的。

但是,总有需要维护,需要重启的时候吧。

重启之后(我是VMware关机,再开机),我发现我先前的,放行的规则没了。

[watcher@functiona ~]$ sudo iptables -L INPUT --line-numbers
Chain INPUT (policy ACCEPT)
num  target     prot opt source               destination         
1    ACCEPT     udp  --  anywhere             anywhere             udp dpt:domain
2    ACCEPT     tcp  --  anywhere             anywhere             tcp dpt:domain
3    ACCEPT     udp  --  anywhere             anywhere             udp dpt:bootps
4    ACCEPT     tcp  --  anywhere             anywhere             tcp dpt:bootps
5    ACCEPT     all  --  anywhere             anywhere             ctstate RELATED,ESTABLISHED
6    ACCEPT     all  --  anywhere             anywhere            
7    INPUT_direct  all  --  anywhere             anywhere            
8    INPUT_ZONES_SOURCE  all  --  anywhere             anywhere            
9    INPUT_ZONES  all  --  anywhere             anywhere            
10   DROP       all  --  anywhere             anywhere             ctstate INVALID
11   REJECT     all  --  anywhere             anywhere             reject-with icmp-host-prohibited

决定想一个一劳永逸的法子。

iptables,添加规则——重启后规则依旧重置

搜索后发现,CentOS 7的默认防火墙是firewalld,虽然底层调用的命令,依旧是iptables

按照豆包给的建议,我决定试试,纯iptables

# 安装iptables
sudo yum install iptables-services

# 关闭默认的防火墙
sudo systemctl stop firewalld
sudo systemctl disable firewalld

# 启动并设置iptables服务开机自启
sudo systemctl start iptables
sudo systemctl enable iptables

添加了一个3000端口放行的规则,测试访问也是正常的。

[watcher@functiona ~]$  sudo iptables -L INPUT --line-numbers
Chain INPUT (policy ACCEPT)
num  target     prot opt source               destination         
[watcher@functiona ~]$  sudo iptables -I INPUT 1 -p tcp --dport 3000 -j ACCEPT
[watcher@functiona ~]$  sudo iptables -L INPUT --line-numbers
Chain INPUT (policy ACCEPT)
num  target     prot opt source               destination         
1    ACCEPT     tcp  --  anywhere             anywhere             tcp dpt:hbci

重启之后再来访问看看。

结果是,不大行。

image.png

规则添加并保存——重启后自定义规则还生效

我在想,是不是需要变更配置文件,让我的自定义规则,主动保存到规则配置文件中去。然后Linux重启、或者服务重启时,组件读取对应的配置文件,就能自动读取到自定义规则。

# 添加一个新规则,针对3000端口的请求,放行
sudo iptables -I INPUT 1 -p tcp --dport 3000 -j ACCEPT
# 将当前的规则,保存到iptables的配置文件中(如果权限不够,可能要先sudo -i,获取root权限)
iptables-save > /etc/sysconfig/iptables

这一次,重启之后,规则还在,挺不错的。

image.png

成功后的记录

一开始登录的话,账号和密码都是admin。

登录成功后,要求你改密码。

image.png

作为一个练手项目,我就不改了。

语言的修改

其实可以修改语言成中文。

但是,毕竟是学习技术,英文啥的终归是要接触的,不会自己去搜词典就是了。

决定还是使用英文界面。

image.png

准备1——数据库的新建

曾想过,可以直接一键创建新的dashboard,后面,在创建新面板的提示界面,发现没有数据来源。

这才知道,自己连数据库都没建。

整个数据库吧。

image.png

各种类型的数据库都很多,决定先搭建一个,就第一个吧,Prometheus,说是时序数据库(Time-series Database)。

image.png

PS:后面发现,这里面有一套小连招——k8s + Docker + Prometheus + Grafana

涉及到的新东西有点多,决定先抛弃前两者,先完成后两者的学习和实践,再来学习前两个组件/程序吧。

下载安装一条龙

prometheus.io/download/

image.png

# 下载最新的暗转包
wget https://github.com/prometheus/prometheus/releases/download/v3.3.0/prometheus-3.3.0.linux-amd64.tar.gz

# 将其解压到opt目录下
sudo tar -xvf ~/prometheus-3.3.0.linux-amd64.tar.gz -C /opt

# 跟MySQL类似,创建一个专门的用户和组,来确保Prometheus的运行没有权限的困扰
sudo groupadd --system prometheus
sudo useradd -s /sbin/nologin --system -g prometheus prometheus

# 移动二进制文件到 /usr/local/bin
sudo mv /opt/prometheus-3.3.0.linux-amd64/prometheus /usr/local/bin/
sudo mv /opt/prometheus-3.3.0.linux-amd64/promtool /usr/local/bin/

# 创建配置文件和数据存储目录
sudo mkdir -p /etc/prometheus
sudo mkdir -p /var/lib/prometheus

# 移动配置文件和相关库到指定目录
sudo mv /opt/prometheus-3.3.0.linux-amd64/prometheus.yml /etc/prometheus

# 设置目录和文件的权限
sudo chown -R prometheus:prometheus /usr/local/bin/prometheus
sudo chown -R prometheus:prometheus /usr/local/bin/promtool
sudo chown -R prometheus:prometheus /etc/prometheus
sudo chown -R prometheus:prometheus /var/lib/prometheus

后面打算编辑配置文件的,发现有默认内容,决定暂时不管了。

image.png

# 配置prometheus服务,实现开机启动
touch /usr/lib/systemd/system/prometheus.service
# 给权限
sudo chown prometheus:prometheus /usr/lib/systemd/system/prometheus.service

service文件里面的信息,我是按照下面这么写的,都是AI给的。

[Unit]
# 服务的描述信息,方便用户识别该服务的用途
Description=Prometheus
# 表明该服务依赖网络在线,在网络就绪后再启动
Wants=network-online.target
# 确保该服务在网络服务启动之后再启动
After=network-online.target

[Service]
# 指定运行该服务的用户为 prometheus
User=prometheus
# 指定运行该服务的用户组为 prometheus
Group=prometheus
# 服务类型为简单类型,即直接执行 ExecStart 中的命令
Type=simple
# 启动服务时执行的命令,指定 Prometheus 的配置文件路径和数据存储路径
ExecStart=/usr/local/bin/prometheus \
    --config.file /etc/prometheus/prometheus.yml \
    --storage.tsdb.path /var/lib/prometheus/

[Install]
# 表示该服务在多用户模式下被激活,即开机自动启动
WantedBy=multi-user.target

编写完毕后,enable,start,status看看情况,一般来说就是启动了。

image.png

然后,自己整个host,或者记住Linux的IP,直接访问。

http://prometheustest:9090/query

能进,能展示,就是成功。

image.png

准备2——采集工具的新建

新建Prometheus之后,发现这是一个数据库,它本身不能完成信息采集的工作。

问题不大,再问问看,需要安装什么。

Node Exporter的一条龙

Node Exporter是社区提供的一个,监控NGINX内核指标的一个采集工具。

image.png

wget https://github.com/prometheus/node_exporter/releases/download/v1.9.1/node_exporter-1.9.1.linux-amd64.tar.gz

tar -zxvf node_exporter-1.9.1.linux-amd64.tar.gz

sudo mv ./node_exporter-1.9.1.linux-amd64/node_exporter /usr/local/bin/

sudo chown prometheus:prometheus /usr/local/bin/node_exporter

然后就是写自启文件,enable,检测看看工具是否开始采集。

[watcher@functiona bin]$ sudo vim /etc/systemd/system/node_exporter.service
[Unit]
Description=Node Exporter
Wants=network-online.target
After=network-online.target

[Service]
User=prometheus
Group=prometheus
Type=simple
ExecStart=/usr/local/bin/node_exporter

[Install]
WantedBy=multi-user.target


[watcher@functiona bin]$ sudo systemctl daemon-reload
[watcher@functiona bin]$ sudo systemctl start node_exporter
[watcher@functiona bin]$ sudo systemctl enable node_exporter
Created symlink from /etc/systemd/system/multi-user.target.wants/node_exporter.service to /etc/systemd/system/node_exporter.service.

有数据显示,那就意味着Node Exporter运行成功。

image.png

然后就是,把Node Exporter的工具,导入到配置文件中,方便数据库抓取数据。

sudo vim /etc/prometheus/prometheus.yml

# 加入下面一小段
  - job_name: "node_exporter"
    static_configs:
      - targets: ["localhost:9100"]

image.png

写完后,restart一下,再去看抓取任务,就发现有Node Exporter了。

image.png

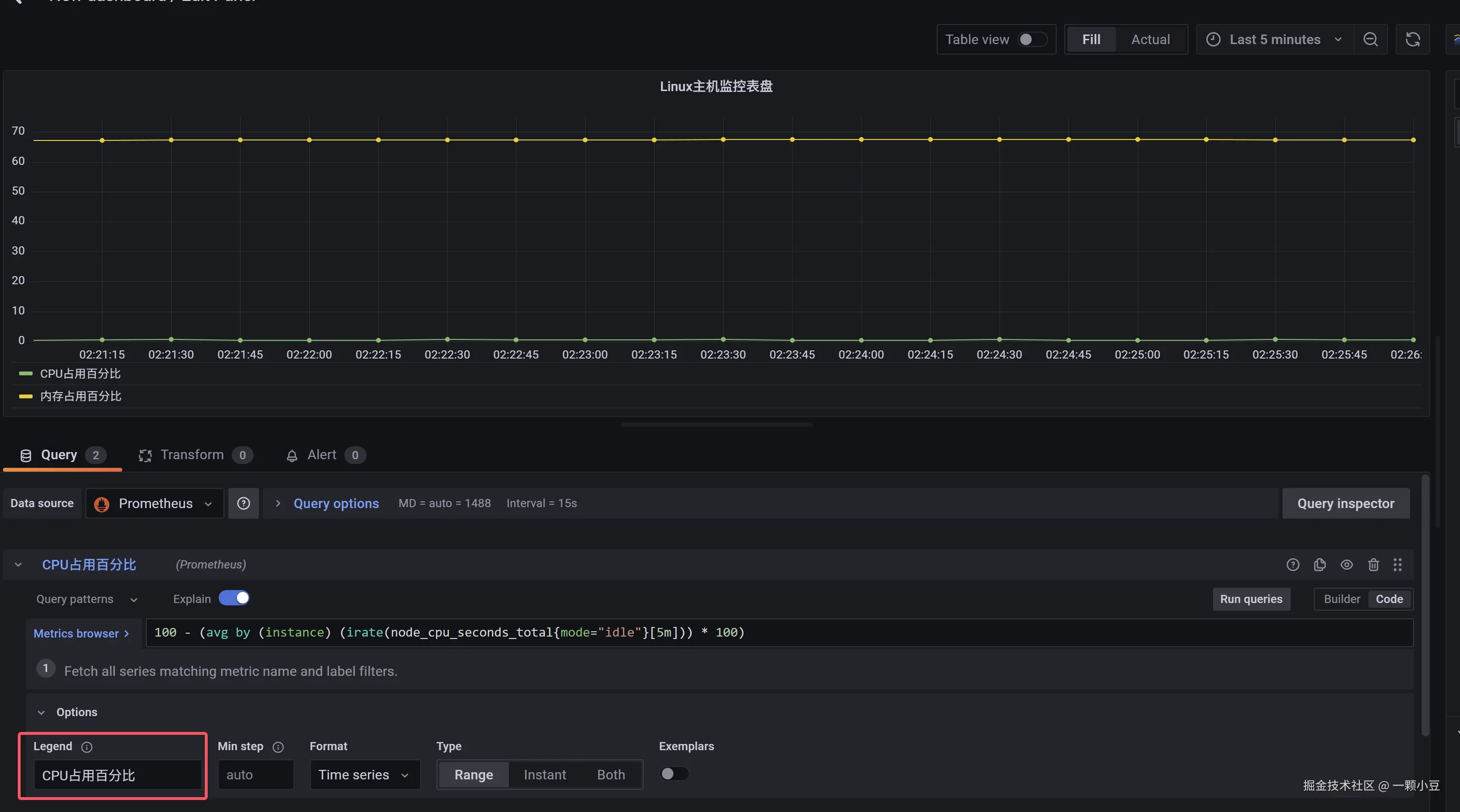
串联,体现在Grafana

然后按照豆包提供的,一些基础的查询语句,可以查询CPU或者内存的占用信息。

Prometheus应该是通了。

image.png

现在直接在Grafana上面新建数据库,一切默认。

image.png

填写默认的URL后,成功了。

image.png

新建一个dashboard

在新建的dashboard设定中,有很多新东西。

为了便于我创建图表,我决定使用代码模式。

image.png

诸如,Legend栏可以变更标签名字之类的,那都是可以私下摸索的。

image.png