Docker可视化工具

127 阅读2分钟

6、Docker轻量级可视化工具Portainer

Portainer 是一款轻量级的应用,它提供了图形化界面,用于方便地管理Docker环境,包括单机环境和集群环境。

www.portainer.io/ docs.portainer.io/v/ce-2.9/st…

docker命令安装 docker run -d -p 8000:8000 -p 9000:9000 --name portainer --restart=always -v /var/run/docker.sock:/var/run/docker.sock -v portainer_data:/data portainer/portainer

image.png

第一次登录需创建admin,访问地址:xxx.xxx.xxx.xxx:9000 用户名,直接用默认admin 密码记得8位,随便你写

image.png

设置admin用户和密码后首次登陆

image.png

选择local选项卡后本地docker详细信息展示

image.png

image.png

7、Docker容器监控之CAdvisor+InfluxDB+Granfana

7.1 原生命令

image.png 通过docker stats命令可以很方便的看到当前宿主机上所有容器的CPU,内存以及网络流量等数据,一般小公司够用了 但是,docker stats统计结果只能是当前宿主机的全部容器,数据资料是实时的,没有地方存储、没有健康指标过线预警等功能

7.2 容器监控3剑客

image.png CAdvisor监控收集+InfluxDB存储数据+Granfana展示图表

CAdvisor

image.png

InfluxDB

image.png

Granfana

image.png

image.png

7.3 compose容器编排

新建目录

image.png

新建3件套组合的docker-compose.yml

version: '3.1'
 
volumes:
  grafana_data: {}
 
services:
 influxdb:
  image: tutum/influxdb:0.9
  restart: always
  environment:
    - PRE_CREATE_DB=cadvisor
  ports:
    - "8083:8083"
    - "8086:8086"
  volumes:
    - ./data/influxdb:/data
 
 cadvisor:
  image: google/cadvisor
  links:
    - influxdb:influxsrv
  command: -storage_driver=influxdb -storage_driver_db=cadvisor -storage_driver_host=influxsrv:8086
  restart: always
  ports:
    - "8080:8080"
  volumes:
    - /:/rootfs:ro
    - /var/run:/var/run:rw
    - /sys:/sys:ro
    - /var/lib/docker/:/var/lib/docker:ro
 
 grafana:
  user: "104"
  image: grafana/grafana
  user: "104"
  restart: always
  links:
    - influxdb:influxsrv
  ports:
    - "3000:3000"
  volumes:
    - grafana_data:/var/lib/grafana
  environment:
    - HTTP_USER=admin
    - HTTP_PASS=admin
    - INFLUXDB_HOST=influxsrv
    - INFLUXDB_PORT=8086
    - INFLUXDB_NAME=cadvisor
    - INFLUXDB_USER=root
    - INFLUXDB_PASS=root

启动docker-compose文件 docker-compose up

image.png

image.png

查看三个服务容器是否启动

image.png

浏览cAdvisor收集服务,http://ip:8080/

image.png

第一次访问慢,请稍等,cadvisor也有基础的图形展现功能,这里主要用它来作数据采集

浏览influxdb存储服务,http://ip:8083/

浏览grafana展现服务,http://ip:3000 ip+3000端口的方式访问,默认帐户密码(admin/admin)

配置数据源

image.png

选择influxdb数据源

image.png

配置细节

image.png

image.png

image.png

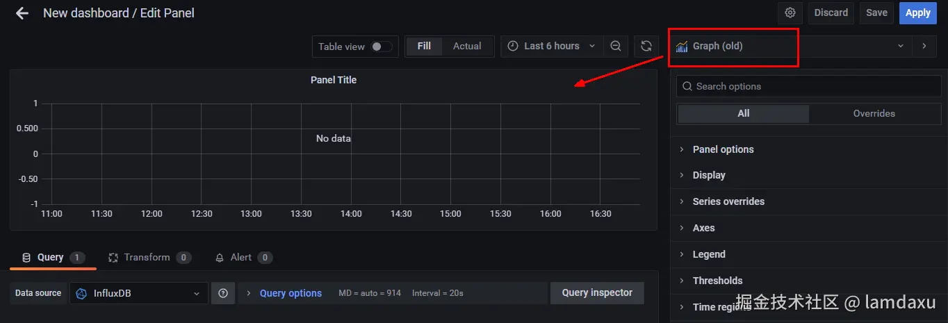
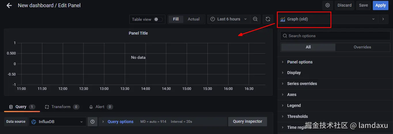
配置面板panel

image.png

image.png

image.png

image.png

image.png

image.png

到这里cAdvisor+InfluxDB+Grafana容器监控系统就部署完成了