如何使用 Grafana 连接 Easyearch

184 阅读1分钟

Grafana 介绍

Grafana 是一款开源的跨平台数据可视化与监控分析工具,专为时序数据(如服务器性能指标、应用程序日志、业务数据等)设计。它通过直观的仪表盘(Dashboards)帮助用户实时监控系统状态、分析趋势,并支持告警功能,是 DevOps、运维团队和数据分析师的重要工具。

目前 Grafana 已经支持使用 Elasticsearch 作为数据源,由于 Easysearch 兼容 Elasticsearch 的 API,所以 Grafana 也可使用 Easysearh 作为数据源。

Easysearch 设置

Grafana 官方声明支持 Elasticsearch v7.17 和 v8.x 版本,如果使用 Grafana 连接老版本 ES 会有告警提示。建议 Easysearch 打开兼容性参数。

elasticsearch.api_compatibility: true
elasticsearch.api_compatibility_version: "8.9.0"

Grafana 设置

添加数据源,选择 Elasticsearch 类型,填写 Easysearch 相关的连接信息。

索引部分,我填写的 INFINI Console 监控信息存放的索引,注意监控索引的时间字段是 timestamp。如果想看其他的索引,大家自行修改,支持通配。

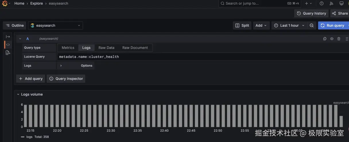
数据查询

我们在设置数据源的时候指定了索引为 .infini_metrics,可以搜索、浏览该索引的数据。

比如查看 .infini_metrics 中关于集群健康监控的数据。

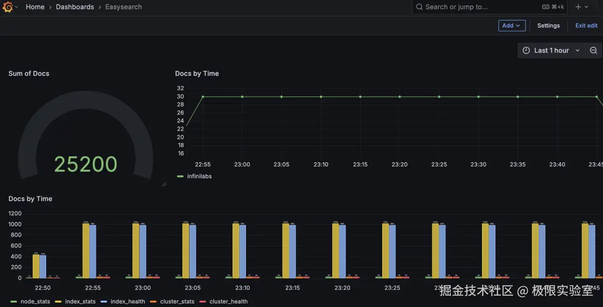
数据展示

数据可以查询,同样也可以通过 Dashboard 展示。