WEB组态可视化软件

81 阅读3分钟

 官网网站:www.hcy-soft.com

 演示地址:若依管理系统(生产环境)

1.什么是组态?

组态的概念来自于20世纪70年代中期出现的第一代集散控制系统(Distributed Control System),可理解为“配置”、“设置”等,是指通过人机开发界面,用类似“搭积木”的简单方式来搭建软件功能,而不需要编写计算机程序。我们也可称之为“二次开发”,组态软件即为“二次开发平台”。

2.Web 组态软件是个怎样的产品?

组态软件通过浏览器操作组态工具、浏览组态画面,实现工程管理、组态编辑以及组态运行三大功能。通过实现图元组态、可视化图表组态、数据库组态的配置与关联,完成基于Web服务的实时数据监控与服务端的多用户访问等。

用户操作界面呈现的角度来说,组态软件采用标准HTML5技术,基于B/S架构进行开发,支持Web端呈现,在浏览器端即可完成便捷的人机交互,简单的拖拽即可完成可视化页面的编排设计。此外,由于组态软件功能较为复杂,为降低使用门槛,组态软件进行了模块集成化,旨在简化用户的操作步骤,提高用户的工作效率。

​编辑从软件架构来说,组态软件具备高度的开放性。随着应用场景的逐渐增加,软件必然需要进行功能扩展,因此,组态软件不仅支持多种数据接口,也提供了二次开发接口,可以由用户自行完成二次开发。组态软件在功能上集成了大量通用模块和个性化模块,以实现不同行业用户的需求。

软件的运行逻辑并不复杂,除了基础的组态管理外,主要可分为组态编辑和组态运行两个部分。用户需要在组态编辑环境中使用组态软件提供的组态功能(图元、图表、数据库)进行组态设置、建立网络拓扑、绘制数据显示界面、配置各种系统参数(如数据采集频率)等;然后在组态运行环境中运行已经组态好的应用系统,包括数据实时监控、场景展示等。

3.组态软件有哪些应用场景?

组态软件能够很好地解决各类场景中存在的种种问题,使用户能根据自己的管理对象和管理目的的任意组态,完成最终的场景控制自动化、数据可视化。主要适应场景包括:制造业 / 化工 / 能源 / 建筑 / 电力 / 交通 / 水利 / 医疗 / 国防 / 矿山 / 油田 / 供热等等。

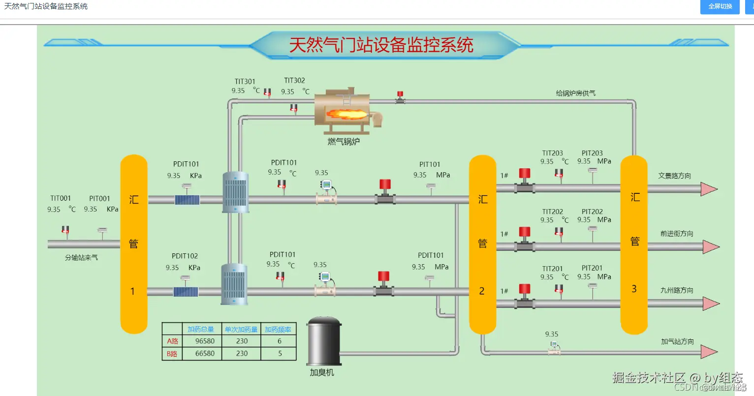
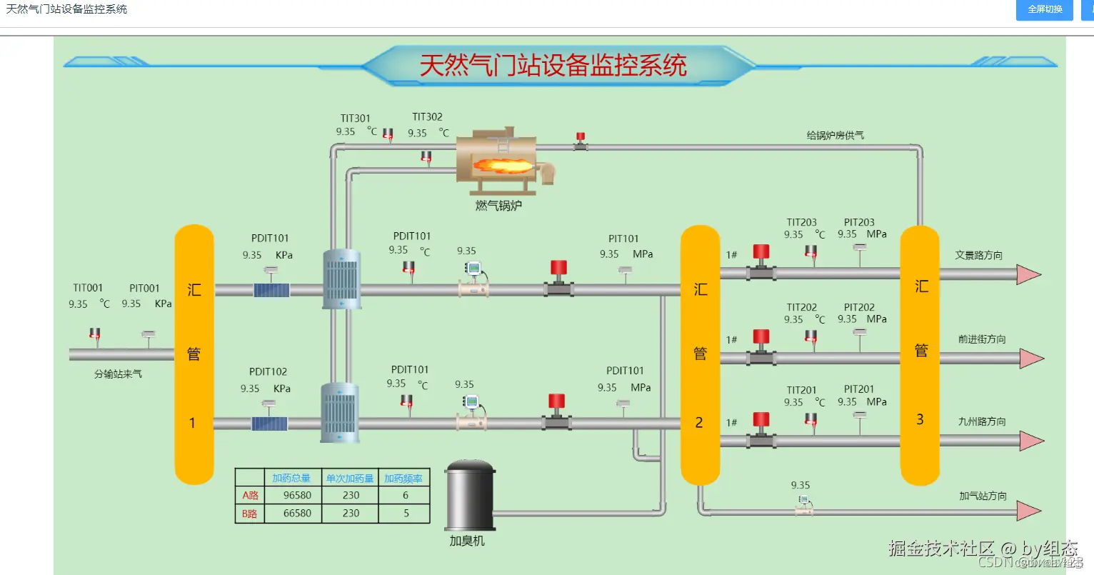
4.经典的案例