NebulaAI——无需代码!快速构建企业级AI助手

371 阅读11分钟

大模型,大家已经耳熟能详。

在行云看来,大模型落地企业场景至少有两级:

  • **第一级,**解决“发动机”问题(即大模型),比如宁德时代要解决的问题,电池做得越来越强,价格越来越便宜。
  • **第二级,**解决“整车交付”问题(即基于大模型构建AI应用),比如“蔚小理”、比亚迪。

因此,大部分企业落地AI能力要做的事情不是“发明大模型”,而是“将大模型与企业所有系统拉通”,将AI能力融入真实业务场景,拉通大模型与企业业务的工具就是——NebulaAI。

本文将占用读者三分钟时间,介绍一下NebulaAI——企业级AI应用开发平台。

本文包含以下部分:

  1. NebulaAI的介绍
  2. NebulaAI核心功能介绍
  3. NebulaAI部署要求
  4. 快速上手NebulaAI
  5. NebulaAI应用场景介绍

01NebulaAI的介绍

NebulaAI,**企业级AI应用开发平台,无论用户是否有编程技术基础,都可以在NebulaAI上快速搭建各类AI Apps。**NebulaAI,通过 “自然语言交互 + 自动化流程” 重塑企业AI应用开发范式。

【图1】NebulaAI架构图

在NebulaAI平台上,通过零代码方式或简单的低代码方式,即可轻松搭建基于先进AI大模型的各类智能体应用。这些应用不仅可以部署到各大社交平台和网站上使用,还能通过API接口无缝集成到已有的业务系统中,实现更广泛的应用场景。

【图2】在NebulaAI创建各类AI应用

【图3】创建的AI应用支持对接多类渠道

NebulaAI免费用:https://www.cloudtogo.cn/product-NebulaAI?jj

NebulaAI视频号:“NebulaAI-创造企业级AI应用”

02NebulaAI核心功能

2.1 应用

以“可视化+零代码或低代码”的方式,快速搭建出基于大模型的各类AI应用,满足个性化需求、实现商业价值。

2.2 插件

· 融合Eolink:NebulaAI与Eolink等API厂商进行深度合作,提供100+API资源,一键对接。

· 可视化API编排:基于行云API编排工具,支持可视化API接口编排。

· 无缝连通业务系统:NebulaAI配套相关工具,助力企业轻松实现大模型与内外部业务系统无缝集成,无需摸索前行,更无需走弯路。

2.3 知识库

基于成熟的LLM + RAG技术架构的知识库能力,帮助企业实现知识采集、知识入库、知识库构建的全流程自动化。支持解析用户输入的问题并匹配检索知识库,返回专业答案。

基于NebulaAI,企业用户可以快速上线专业AI助手,将生成式AI能力应用于企业内部知识库构建、数据管理、智能客服、学术研究和教育等领域。

NebulaAI支持丰富的文档格式,一键上传,自动检索:

· 支持读取URL链接数据。

· 支持导入文本文档数据。

· 支持音频数据文件类型。

· 支持视频数据文件类型。

2.4 NL2SQL

NebulaAI支持连接并远程操作数据库,通过自然语言交互,用户能够轻松查询数据库中的数据。

· 自然语言支持:允许用户通过自然语言进行数据库查询操作。

· 结构化数据管理:支持多种常见的数据结构,用户可以方便地管理各种数据类型。

· 高效的数据处理:利用NebulaAI的智能引擎,保证数据库操作的高效性和准确性。

· 灵活的查询能力:用户可以通过简单的语言或复杂的查询需求,快速获取所需数据。

【图4】NL2SQL功能展示

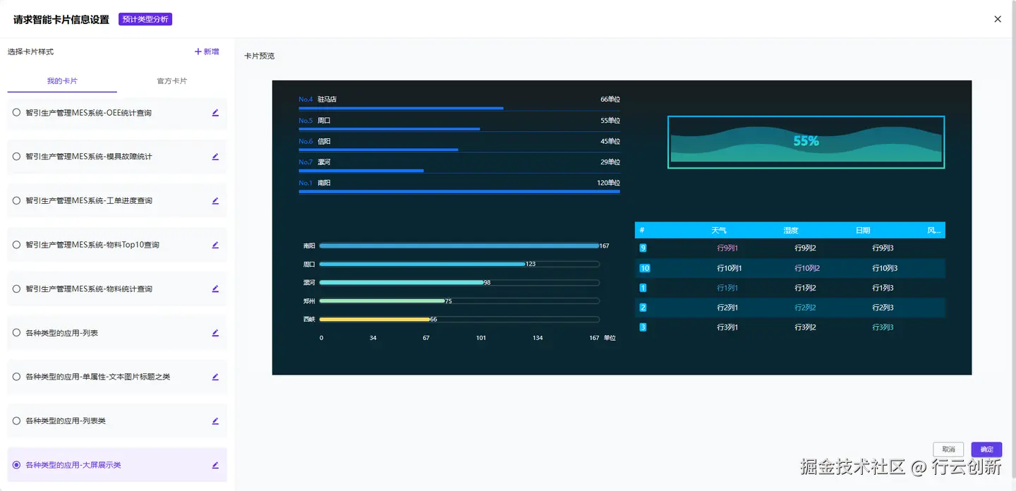
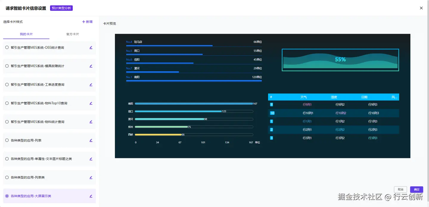
2.5 智能卡片

NebulaAI集成了集成前端低代码工具PagePlug。在NebulaAI中就能自由配置UI组件、卡片应用、API及数据源。将复杂数据信息简化为丰富的图形展现,如表格、图表、地图、数据处理单元等。

【图5】智能卡片

2.6 云函数

NebulaAI 融合了TitanIDE,支持函数编程功能,基于IDE可以快速创建函数API,让开发者更聚焦业务。

目前,依然有很多系统API不是AI友好的,需要函数包裹一层“喂”给AI Agent。NebulaAI可以帮您实现——API不够,函授来凑!

【图6】10行代码,生成一个World

2.7 多智能体编排

NebulaAI支持通过协调多个自主智能体(Agent)的行为、任务和交互,进行工作流编排。

【图7】多智能体编排工作流

03NebulaAI部署要求

3.1 部署要求

在线安装之前,需要确保服务器上安装以下基础服务:

docker  >= 20.10.6
docker-compose  >=  1.25.4

· 操作系统优先推荐Ubuntu 22.04或以上, Debian 11或以上,次级推荐CentOS 7.9 64位系统。

· 需要申请兼容OpenAI调用方式的模型,获取相关密钥、模型类型、请求地址等信息,例如阿里云的千问系列。

· 单机部署资源建议:CPU≥8C,内存≥16G,可选:GPU≥8G。

· 网络服务:建议允许外部网络访问。

· 磁盘需求:安装磁盘大小建议120G以上。

· 下载所需docker-compose.yaml文件:

wget http://nbagent.ai/api/docs/docker-compose-v2.5.1.yaml
mv docker-compose-v2.5.1.yaml docker-compose.yaml

更详细的部署教程,请查看:

https://www.cloudtogo.cn/product-NebulaAI?jj

3.2 部署完毕

登录成功进入主页。

【图8】部署完成,登录主页

04快速上手NebulaAI

下面以五分钟创建一个天气助手为例,快速开启NebulaAI之旅。

4.1 创建插件

首先需要为智能体创建一个能获得实时天气的插件,操作流程为依次点击【插件】、【创建插件】。

将图中各个项填写完毕,点击【确定】。

【图9】创建插件

4.2 创建技能

点击刚才创建的天气查询插件进入【技能列表页】。

点击【创建技能】。

在创建技能页,填好参数后,保存。(“描述”内容,越详细越好。)

【图10】创建技能

查看参数说明详情:https://nbagent.ai/docs/quick_start.html

4.3 调试技能

点击调试tab页,并输入city参数的值,然后点击发送按键,在响应信息body里可以看到请求成功并返回了相应的信息。

【图11】调试技能

4.4 导入技能

在技能列表页,点击【导入技能】。

【图12】导入技能

有三种导入方式:

· 通过 swagger JSON 链接导入;

· 通过 swagger JSON 文件导入;

通过 OpenApi YAML 文件导入。

注意:技能必须调试通过且处于启用状态时才可以被使用。

4.5 创建应用绑定技能

点击左侧菜单【应用】。

在应用列表页上点击【创建应用】。

【图13】创建应用

输入应用名称、应用描述,点击【确定】。

注意:对应用的描述越准确越有利于智能体识别该应用的作用。

在【应用列表】页点击刚才新建的【天气助手应用】进入编排页。

  • 人设与指令:清晰准确地描述智能体的人设。
  • 开场白:第一次进入聊天窗后的欢迎词。
  • 推荐问:第一次进入聊天窗后自动提示用户可以向智能体询问哪些问题。
  • 知识库:可绑定知识库。
  • 数据库:可选择数据库,进行NL2SQL操作。
  • 模型设置:选择大模型。
  • 插件:添加刚才创建好的天气查询插件。
  • 追问:即为每次与智能体的对话结束后,智能体自动推荐给用户的下一步可以进行问题。
  • 可教性:选择是否开启。

【图14】创建应用

注意:每次修改后均会自动保存。

4.6 预览调试

完成上面的应用设置后,在编排页的最右侧栏对应用进行调试。

【图15】调试与预览

4.7 发布应用

应用创建完毕,即可点击【发布应用】。

应用发布形式:应用商店:可分享给好友,一起体验。微信/钉钉:可直接在钉钉和微信上使用应用。网页嵌入:可对接自己的应用。

【图16】发布应用

05NeblaAI应用场景

NebulaAI聚焦企业,可落地的企业AI应用场景多种多样,主要分为以下几大类别:

5.1 企业知识库

对接企业多种资料文档或数据库,提取关键信息并生成结构化知识图谱,支持自然语言问答。生成基于大语言模型的基础对话机器人。例如:某制药企业利用NeblaAI将新药研发文档检索效率提升80%,减少人工查询时间。

5.2 全渠道智能客服

支持部署于企微、钉钉、系统、网页等第三方平台。支持多轮对话与对话记录,支持多语种、小语种等。支持自动处理70%以上的常见咨询(如订单查询、退换货流程)。例如:某电商平台通过NeblaAI将客服响应时间缩短至30秒内,夜间时段订单转化率提升2.7倍。

5.3 企业办公助手

集成OA/HR/财务等系统,实现多项功能。例如:“一句话”订会议室、人员任务分配、财务流程进度追踪等。

5.4 数据分析与决策支持

智能数据分析:提供 NL2SQL 功能,用户可通过自然语言查询数据库,自动生成可视化图表(如销售趋势图、库存周转率分析)。例如:某零售企业利用NeblaAI将数据分析报告生成时间从2天缩短至2小时。

风险预警与合规管理。例如:实时监控市场与政策变化,自动识别潜在风险(如汇率波动、贸易壁垒),生成应对建议。

整合合规知识库,自动检测合同条款与法规冲突。例如:某金融机构通过NeblaAI将合规审查效率提升50%。

5.5 研发场景智能化

自动化测试生成。智能代码审查与质量管控。AI生成高可用代码。智能运维,异常检测与根因分析。预测性资源调度。多工具集成自动化:无缝对接Git、Jenkins、Prometheus等工具,实现代码提交自动触发构建、测试、部署全流程。

5.6 行业垂直解决方案

智能制造

例如:智能生产调度,集成MES系统实现生产计划自动生成与执行监控。通过自然语言指令创建生产工单、动态调整产线优先级。

例如:结合工业物联网数据(如温湿度传感器、设备运行参数),自动优化设备运行规则,预测性维护减少停机时间。

供应链协同

例如:实时分析供应商绩效数据,生成风险预警与优化建议。自动评估供应商交付能力并推荐备选方案。

例如:整合ERP系统实现库存动态管理,基于销售预测自动调整采购策略,减少库存积压。

**医疗健康例如:**结合医疗影像数据与电子病历,提供辅助诊断建议。

例如:自动生成患者随访计划,提醒医生按时跟进治疗进展。

**金融服务例如:**构建投顾AI助手,基于用户风险偏好生成个性化投资组合。

能源与化工例如:

例如:某石化企业通过NeblaAI降低安全事故发生率,分析设备运行数据,预测管道泄漏安全隐患等。

例如:优化能源消耗策略,基于天气数据与生产计划自动调整设备能耗。

……

更多应用场景,欢迎咨询行云创新

06结语

NebulaAI社区版V2.5.1已正式推出,我们诚挚地邀请广大AI爱好者免费下载体验!

https://www.cloudtogo.cn/product-NebulaAI?jj