AI编程-cursor无限使用, 还有谁不会🎁🎁🎁??

1,927 阅读2分钟

大家好,我是前端小张同学,最近AI是炒的是非常火热,各路神仙都来参与,cursor,Trea,Windsurf,MarsCode 啊等等,今天就给大家带来 cursor 的免费一直使用的技巧吧,希望大家会喜欢,谢谢。

image.png

1:安装cursor and 导入vscode配置和拓展

安装 cursor 想必大家都知道(Cursor - The AI Code Editor),进行下载安装就行了,重要的是可能还有小伙伴不知道怎么导入vscode配置,今天我就给大家一篇文章讲明白。在这里给大家附上 官方教程

1.1: 如何导入vscode配置,三种方法

1:安装完成后,选择导入

image.png

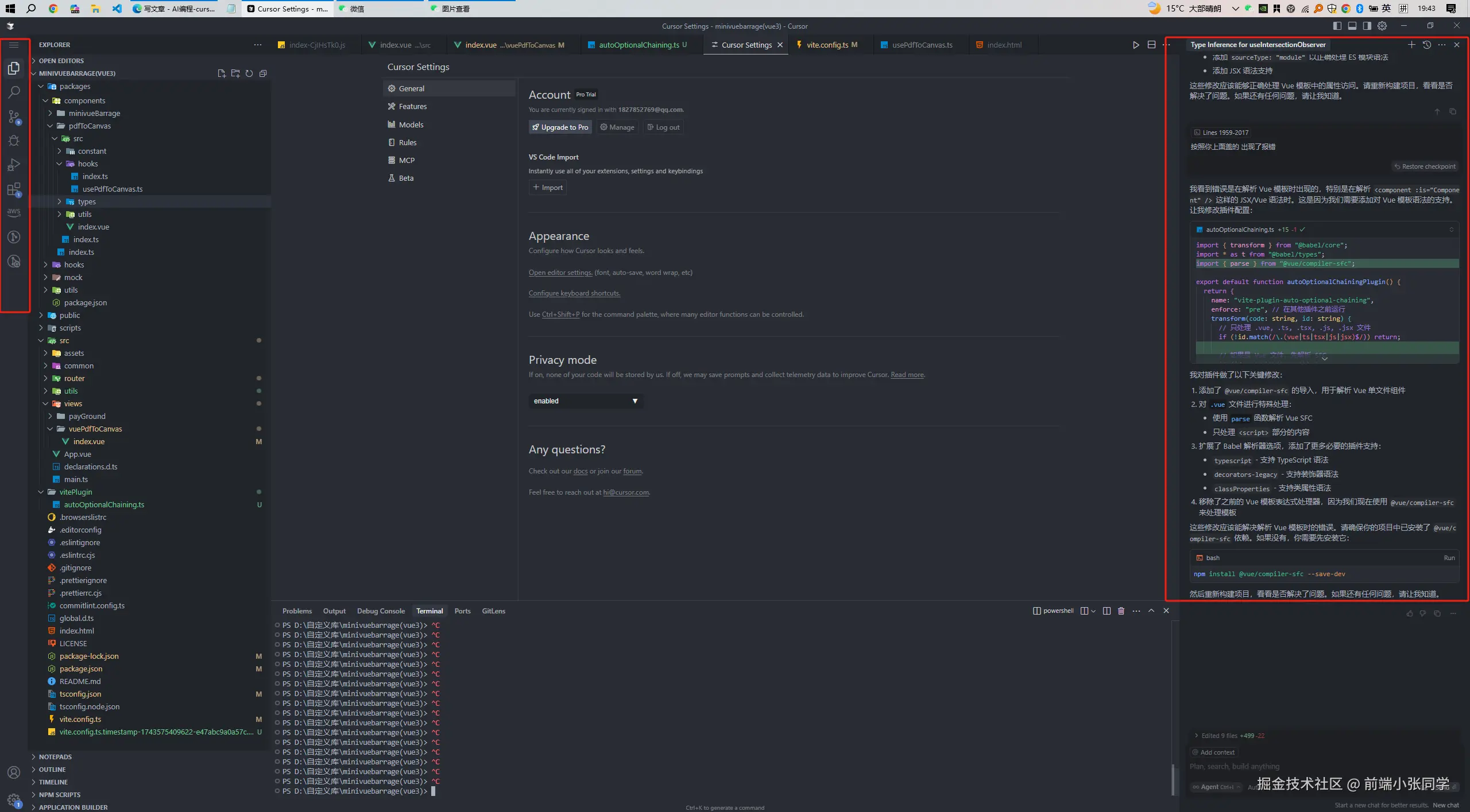
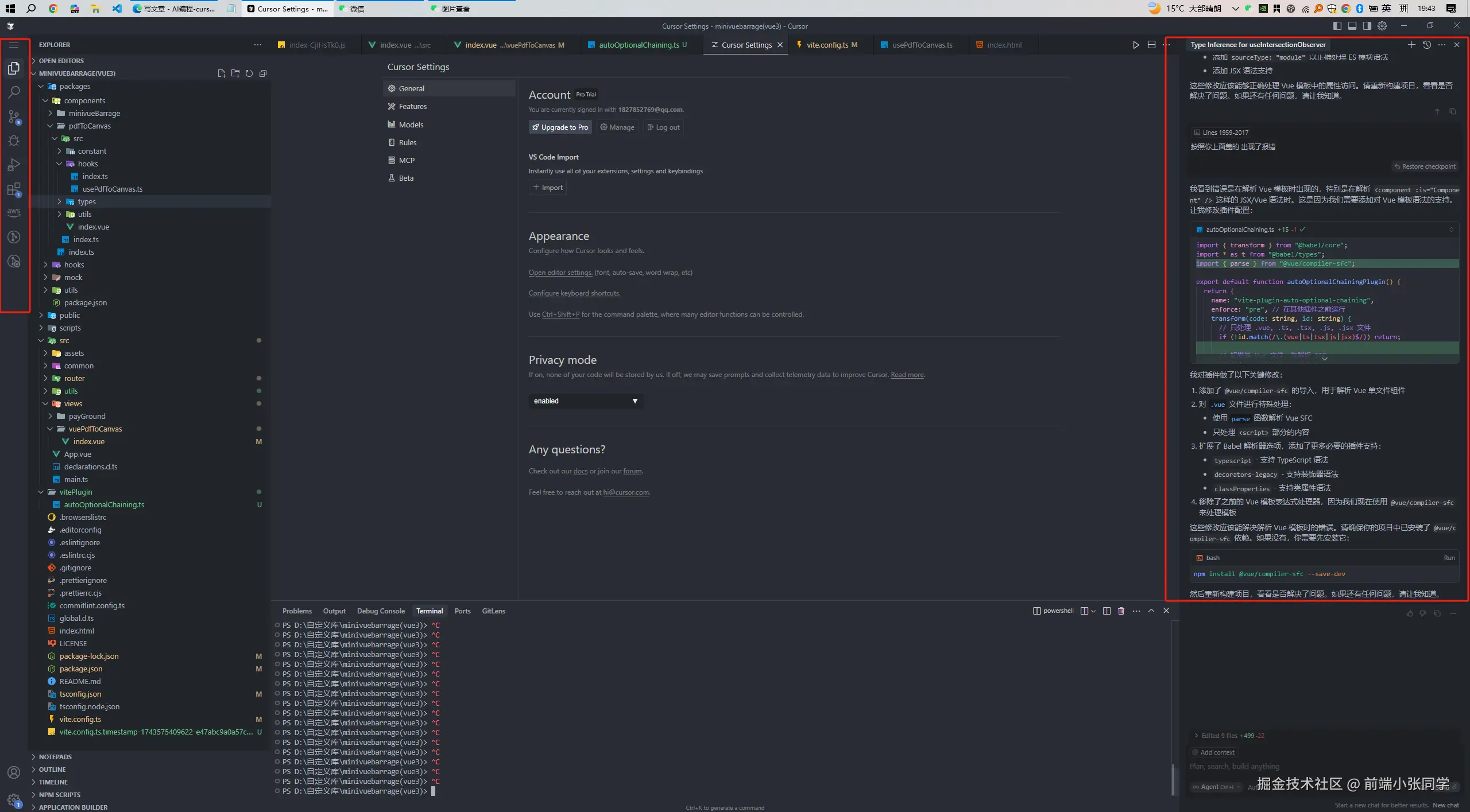
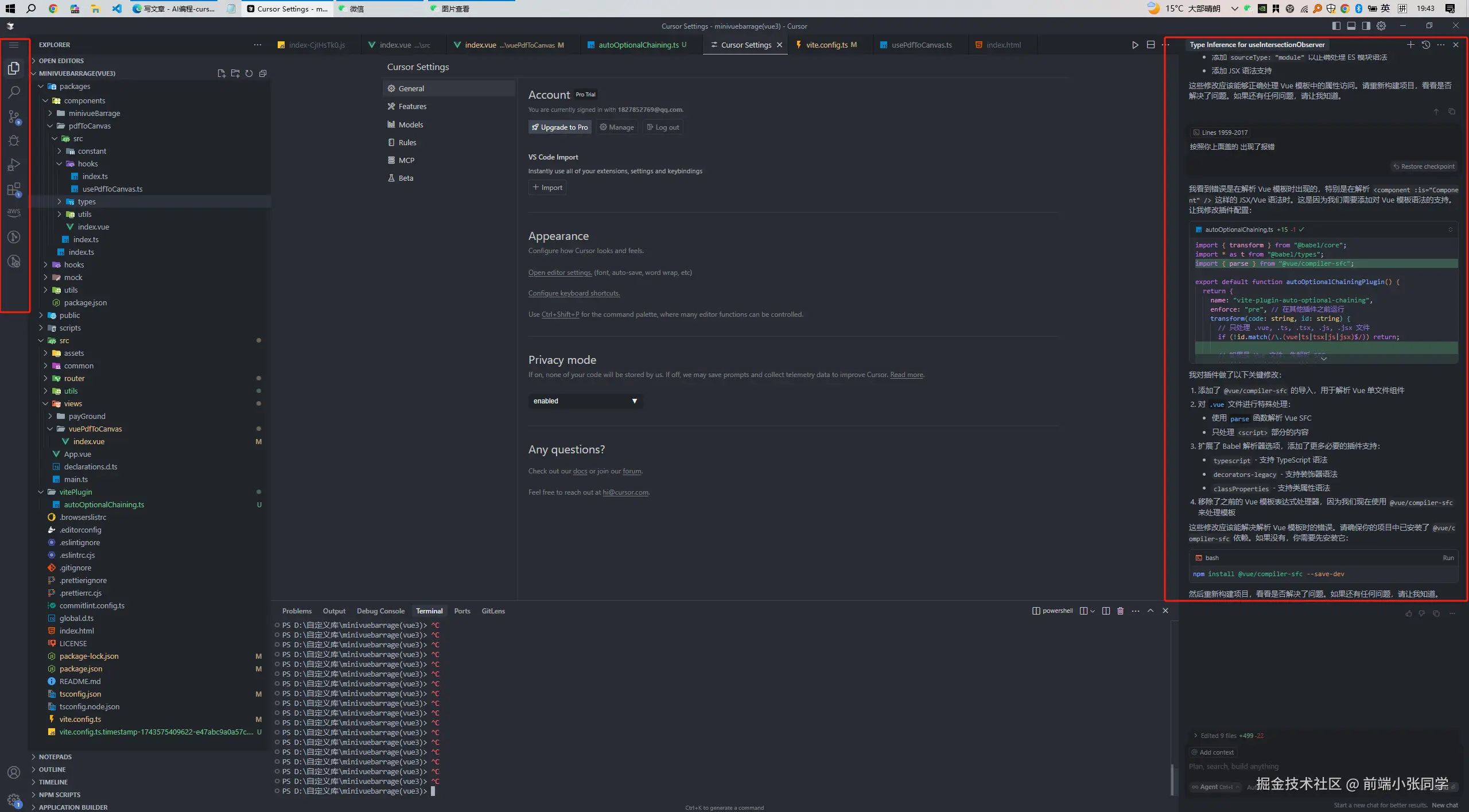
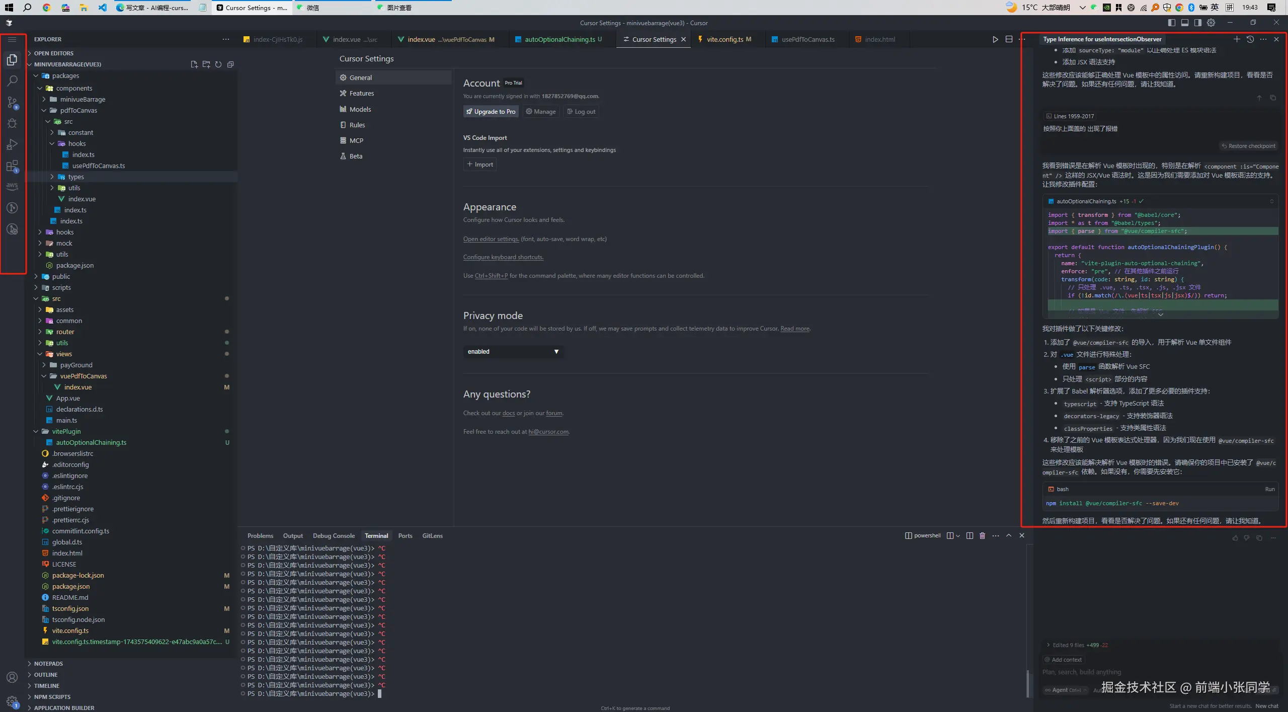
2:如果你没有以上页面,请使用手动导入。 打开 cursor 编辑器 选择 File > preference > cursor Settings

image.png

点击 VScode import 导入你的配置

3:手动执行你的命令去导入 ctrl + shift + p 打开命令行,输入vscode import,选择import VSCode extensions 回车即可,等待自动安装。

image.png

2:重置cursor

2.1:重头戏 如何重置 首先在这里给大家推荐一个 github仓库 [go-cursor-help] (github.com/yuaotian/go…)

首先在这里建议大家使用这条规则,轻松快捷

Solution 2: Account Switch
1. File -> Cursor Settings -> Sign Out (文件 - > 光标设置 - > 注销)
2. Close Cursor (关闭 cursor)
3. Run the machine code reset script(运行机器代码重置脚本)
4. Login with a new account (使用新帐户登录)

1:退出自己的cursor 账号

image.png

2:关闭 cursor软件

3:删除账户,重新登录

image.png

4:运行机器码重置脚本 根据自己的电脑系统决定执行什么脚本。

macOS

curl -fsSL aizaozao.com/accelerate.… -o ./cursor_mac_id_modifier.sh && sudo bash ./cursor_mac_id_modifier.sh && rm ./cursor_mac_id_modifier.sh

Linux

curl -fsSL aizaozao.com/accelerate.… | sudo bash

Windows

irm aizaozao.com/accelerate.… | iex

windows用户 打开 powershell,请注意用 管理员身份打开

到这里,你再继续用原账号登录,恭喜你已刷新使用时长。

3:cursor 的使用技巧

3.1:编辑器的侧边栏怎么设置?

1:打开vscode setting.json文件,加入以下代码。

   "workbench.activityBar.orientation": "vertical",

image.png

3.2 如何与AI对话,指定某些文件进行分析?

在对话输入框中,我们可以通过 @符号去唤起 一些操作 比如说 选择 文件 , 选择目录,选择指定的 code

image.png

这样他就能对我们选中的文件进行分析。

image.png

3.2.1:@git的作用

这也是我比较喜欢的一个功能,它可以帮助你去进行 commit 信息进行对比or 分析。

image.png

就像这样

image.png

3.3:如何选择模型

在对话窗口下选择你想要的模型,默认是 自动选择,目前比较好用的是 claude-3.5-sonnet 和 gpt-4o,建议大家使用。

image.png

好了,以上就是今天给大家分享的内容,我们下期见,我是前端小张同学,期待你的关注。