合合信息“TextIn大模型加速器 2.0”版本来了:文档解析和图表解析能力全面升级

171 阅读7分钟

合合信息“TextIn大模型加速器 2.0”版本来了:文档解析和图表解析能力全面升级

背景

在日常工作中,我们常常遇到无法直接复制的文档内容或图片内容,这些内容通常需要进行识别和解析。一个典型的例子是,当我们需要将折线图转化为表格数据时,手动操作既繁琐又容易出错。近期,我发现合合信息 TextIn 推出了全新解决方案——大模型加速器 2.0,专门解决这一问题。通过大规模预训练的基座模型,TextIn采用生成式学习方法,从图表的布局、线条、颜色、标记等多个维度进行深度建模。这样,它能够准确提取图表中的关键数据点、坐标轴信息、图例说明等内容,并将其转化为大模型能够理解的Markdown格式,在处理“柱形图+折线图”等复合式图表时,图表解析模块不仅能够精准解析不同类型图表的数据,还能够将这些图表数据还原为完整的Excel表格,进一步展示了文档解析引擎强大的“理解力”。

@[toc]


什么是 TextIn大模型加速器 2.0?

TextIn大模型加速器 2.0基于领先的智能文档处理技术,能够全方位解析多种文档格式,如PDF、Word、图片等,并能够处理复杂版式、布局、表格、图表以及其他图像内容。

大模型加速器 2.0核心功能包括:

  • 文档解析能力升级:可以精准处理包含跨页表格、手写字符、公式等复杂内容的专业文献。其解析稳定率达到99.99%,并且单页处理时间比同类产品减少超过30%,有效实现表格信息的“无损”转换。

  • 图表解析新功能:通过优化的图表解析模块,能够准确解析并将图表数据转化为大模型可理解的结构化数据,支持多种图表类型(如柱状图、折线图、饼图等)的解析,极大降低了数据遗漏或错误采集的风险。

  • 溯源功能:帮助大模型精确定位文档中的原始内容,支持数据溯源,确保信息的真实性和可验证性。这一功能尤其适用于金融等领域,能够降低大模型“幻觉”的风险。

  • 多领域应用支持:该加速器支持医疗、金融、教育、制造等多个行业的落地应用,并为企业及个人开发者提供了个性化行业知识库构建的能力,支持复杂文档的智能问答、总结和检索,提升大模型问答的可靠性。

通过这些创新功能,TextIn大模型加速器 2.0使得大模型能够更精准地理解和处理专业文献、图表及复杂数据,从而更好地服务于各行业的知识提取和决策支持。

接下来,我们将从两个方面,详细评测和体验 TextIn大模型加速器 2.0 的文档和图表智能解析能力。

在这里插入图片描述

hi TextIn!

一、准备工作

首先,访问 TextIn 官网: 找到页面左上角的“体验中心”。之后,选择“通用文档解析”功能,开始体验。

TextIn智能文档处理-图像处理技术-大模型加速器-体验入口: www.textin.com/user/login?…


合合信息“TextIn大模型加速器 2.0”版本来了:文档和图表智能解析能力全面升级

登录进入系统之后,我们可以看到首页工作台界面如下图所示:

左边分别是参数配置和文件列表,中间是文件上传区域,右侧是解析结果区域。

合合信息“TextIn大模型加速器 2.0”版本来了:文档和图表智能解析能力全面升级

接下来,我们先来体验一下图表解析能力。


二、图表智能解析能力测试

为了测试图表解析能力,我首先准备了几张图表数据,并将它们上传到工作台进行解析。

合合信息“TextIn大模型加速器 2.0”版本来了:文档和图表智能解析能力全面升级

上传完成后,系统会自动开始识别图表内容,并进行智能解析,效果图如下:

合合信息“TextIn大模型加速器 2.0”版本来了:文档和图表智能解析能力全面升级

在体验图表解析功能之前,我们需要先在左侧的“参数配置”中启用图表识别功能,保存设置后,重新进行图表识别,即可获得智能解析后的Excel表格数据。

合合信息“TextIn大模型加速器 2.0”版本来了:文档和图表智能解析能力全面升级

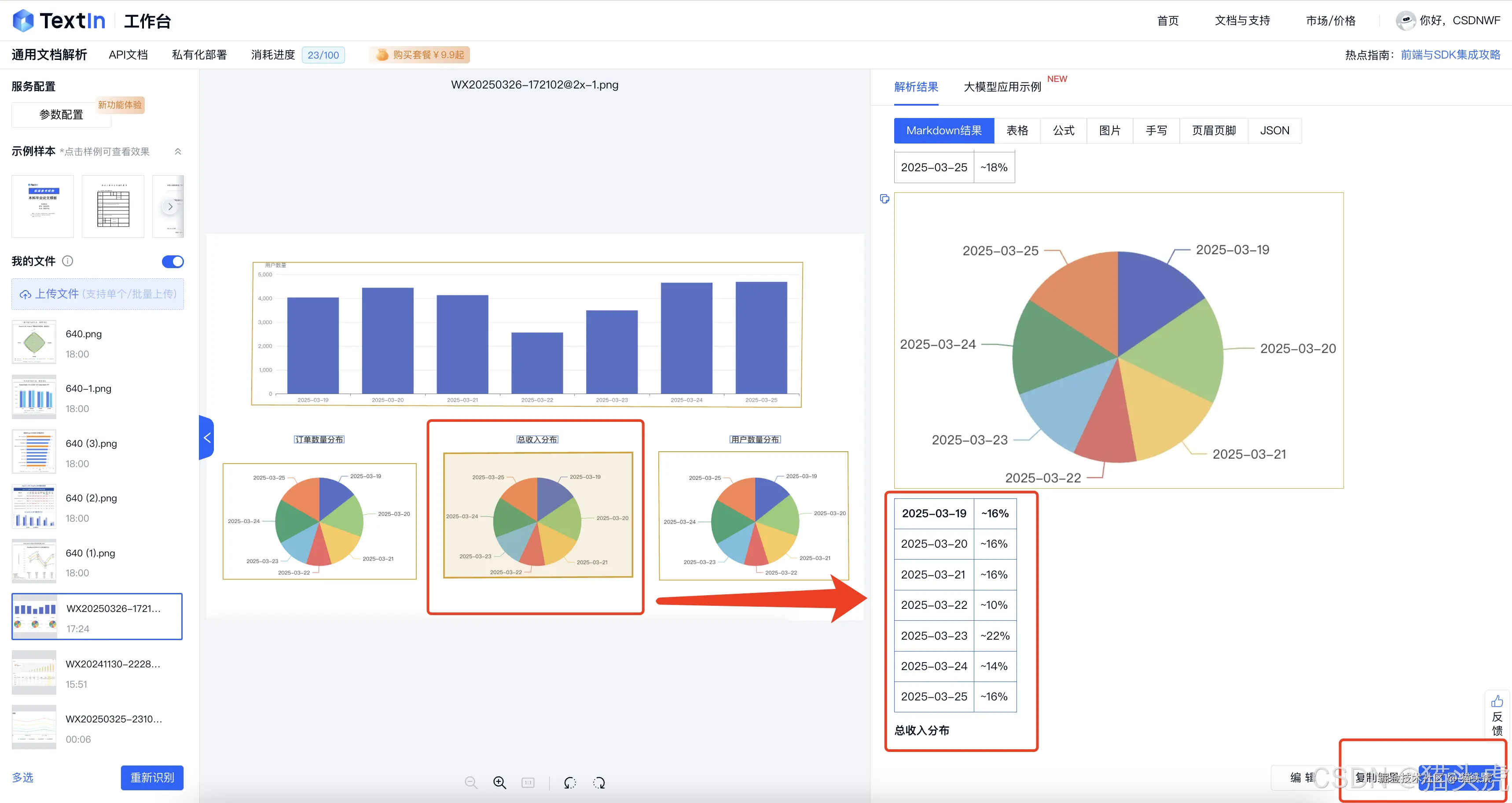
接着,我测试了折线图+柱状图复合图表的解析效果。系统能够非常精准地还原折线图的数据,并将图表中的数据转化为Excel表格格式,解析效果如下图所示:

合合信息“TextIn大模型加速器 2.0”版本来了:文档和图表智能解析能力全面升级

紧接着,我还尝试了一下柱状图和饼状图的解析效果

合合信息“TextIn大模型加速器 2.0”版本来了:文档和图表智能解析能力全面升级

解析结果可以直接以Markdown格式复制出来,效果如下所示:

合合信息“TextIn大模型加速器 2.0”版本来了:文档和图表智能解析能力全面升级

我发现除了可以对图表进行识别和解析,还可以对财务数据做详细分析,点击右侧的“大模型应用示例”,选择财务分析即可,效果如下图所示: 合合信息“TextIn大模型加速器 2.0”版本来了:文档和图表智能解析能力全面升级

小结:

通过测试,我们可以看到,大模型加速器2.0在图表解析方面的能力非常强大。它不仅能够精准识别不同类型的图表,还能将这些图表的数据高效转化为结构化数据,并对结果做智能分析,帮助用户轻松获取所需信息,极大提高工作效率。

接下来,我们继续来体验一下文档解析能力。


三、文档解析能力测试

接下来,我们进行文档解析能力测试。我准备了两个文档,上传到系统后查看解析效果。

合合信息“TextIn大模型加速器 2.0”版本来了:文档和图表智能解析能力全面升级

上传后,系统自动开始识别并处理文档中的内容。值得注意的是,在上传的PDF文档中,某些表格跨页,系统能够自动识别并合并上下两页的内容,确保数据的完整性和连贯性。

合合信息“TextIn大模型加速器 2.0”版本来了:文档和图表智能解析能力全面升级


四、使用体验总结

通过对TextIn大模型加速器 2.0的体验,以下是我对其核心功能的总结:

1. 文档解析能力全面升级

TextIn大模型加速器 2.0能够精准处理跨页表格、合并单元格、手写字符等复杂内容,稳定率高达99.99%,处理速度比同类产品提升超过30%。它保证了表格信息的“无损”转换,特别适用于专业领域文档。

2. 图表数据“逆还原”能力

新版本在图表解析方面也有出色表现,能够将复杂的图表数据转化为结构化数据,减少了数据遗漏和错误采集的风险,使数据更易于分析和决策支持。

3. 突破版面解析难题,降低“大模型幻觉”风险

在面对复杂文档时,TextIn能够准确解析表格、图表及公式,尤其是在处理跨页长表格时,自动合并数据,确保表头与跨页内容的对应关系。这极大减少了AI在医疗、金融等领域的误解和错误。


五、意见与建议

支持彩色文档字体的还原及更多字体支持:目前系统在处理彩色文档时,未能完全还原彩色字体的颜色,且对部分英文字体的识别效果有待提高。希望未来版本能支持更多字体类型,并增强彩色字体的解析能力。


六、结语

通过对TextIn大模型加速器 2.0的深入体验,我们明显感受到其在文档解析、图表处理以及行业知识库构建方面的强大能力。优化后的功能显著提升了大模型处理复杂文档和图表的效率与准确度,无论是面对复杂的专业文献,还是多样化的图表数据,系统都能够精准、高效地解析和还原,尤其在处理跨页表格、密集表格以及复杂公式时,展现出了卓越的解析能力。TextIn大模型加速器 2.0有效降低了信息遗漏和错误采集的风险,提升了数据的精准度和可靠性,无疑为各行业提供了一个高效且准确的文档和数据解析工具,极大增强了大模型在各领域应用中的可靠性与效率。

粉丝专属体验入口:www.textin.com/user/login?…