10k star!一款轻量级的Redis客户端工具,贼好用!

3,302 阅读3分钟

使用命令行来操作Redis是一件非常麻烦的事情,我们一般会选用客户端工具来操作Redis。今天给大家分享一款好用的Redis客户端工具Tiny RDM,它的界面清新又优雅,希望对大家有所帮助!

简介

Tiny RDM是一款现代化、轻量级、跨平台的Redis客户端,支持Mac、Windows和Linux,目前在Github上已有10k+Star

它具有如下特性:

  • 轻量级:基于Webview2,无内嵌浏览器
  • 界面精美易用:提供浅色/深色主题
  • 多种连接方式:SSH隧道/SSL/哨兵模式/集群模式等
  • 可视化操作:增删查改一应俱全
  • 支持命令行操作:提供操作日志、慢日志展示
  • 全面优化的数据显示:List/Hash/Set/Sorted Set

下面是使用Tiny RDM管理Redis的效果图,还是挺炫酷的!

安装

这里我们会安装一个完全体版本的Redis,然后使用Tiny RDM来管理它。

  • 首先使用如下命令下载RedisMod的Docker镜像,RedisMod不仅包括了Redis,还包含RediSearch、RedisJSON、RedisGraph等增强模块;
docker pull redislabs/redismod:latest
  • 接下来使用如下命令运行RedisMod的容器;
docker run -p 6379:6379 --name redismod \
-v /mydata/redismod/data:/data \
-d redislabs/redismod:latest
  • 然后在Tiny RDM的release页面下载Tiny RDM,我这里下载的便携版本,解压即可使用,下载地址:github.com/tiny-craft/…

  • 打开Tiny RDM后,即可开始使用。

mall项目

这里给大家分享一个使用了Redis的实战项目,mall项目是一套基于SpringBoot3+ Vue 的电商系统(Github标星60K),后端支持多模块和2024最新微服务架构 ,采用Docker和K8S部署。包括前台商城项目和后台管理系统,能支持完整的订单流程!涵盖商品、订单、购物车、权限、优惠券、会员、支付等功能!

项目演示:

使用

主题设置

  • 通过右下角的设置->偏好设置可以进行主题切换,Tiny RDM支持深色和浅色两种主题,个人比较喜欢深色主题。

创建连接

  • 我们可以通过左下角的加号来创建连接,填写好自己的Redis连接配置;

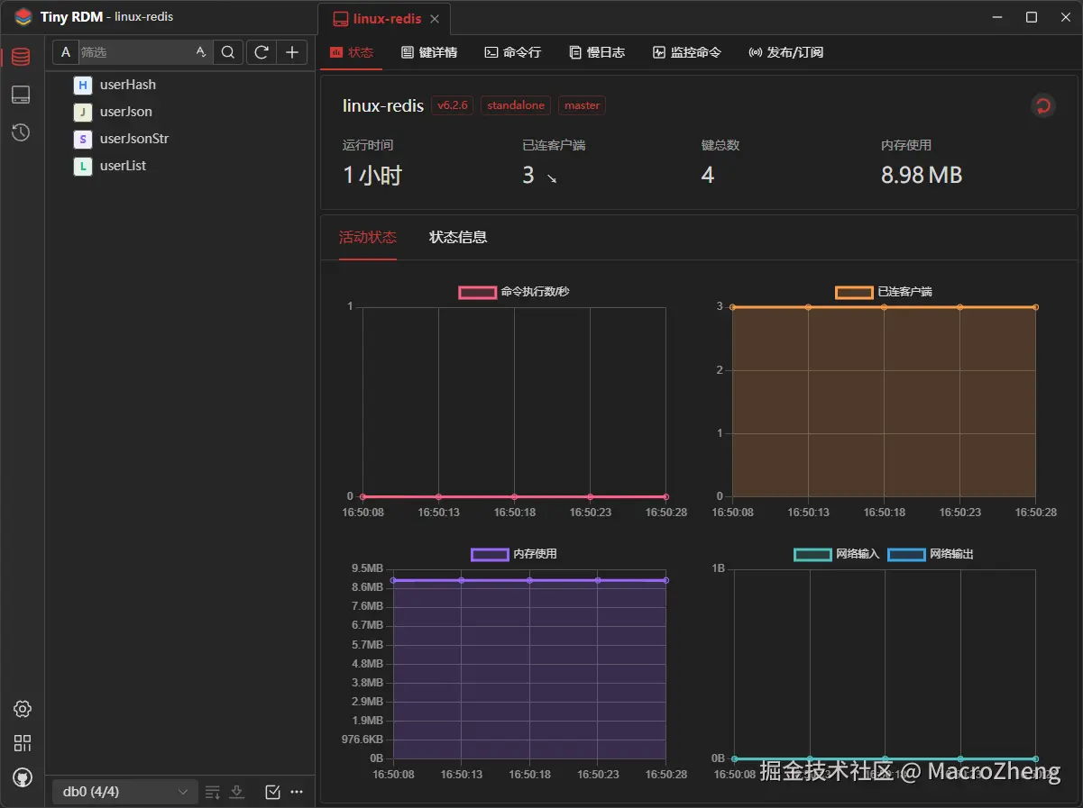
  • 点击连接进入后,我们可以看到Redis的监控信息,包括命令执行数、已连接客户端、内存占用等信息;

基本使用

  • 通过右上角的加号,我能可以往Redis里面添加数据,这里先添加一个String类型的数据;

  • 由于我们添加的数据是JSON字符串,Tiny RDM会自动使用JSON格式来显示,当然Tiny RDM也是支持其他格式来查看数据的;

  • 再添加Hash类型的数据,能支持单个属性的编辑;

  • 再添加List类型的数据,也是支持List内每个数据的单独编辑的;

  • 再添加Json类型的数据,需要安装了RedisJSON模块后Redis才可以支持。

其他功能

  • 如果你觉得Tiny RDM的图像化界面满足不了你的需求,也可以试试它的命令行功能;

  • 通过发布/订阅功能我们可以往指定的频道发布消息并接收;

  • 通过日志功能我们可以查询到Redis中命令的执行日志。

总结

作为一款轻量级的Redis客户端工具,Tiny RDM的功能还是非常实用的,大家如果想在找一款好用又美观的Redis客户端工具的话,可以尝试下它!

项目地址

github.com/tiny-craft/…