背景
由于 Sentinel Dashboard 开源版本没有实现监控数据的持久化,只能查看 5 分钟的内存数据。在项目初期,我们没有足够的精力对 Sentinel 进行改造,因此,将 Sentinel 的监控数据集成到 Prometheus,并导入到 Grafana 可视化管理。
目标
扩展 Sentinel,将监控数据作为 Spring Boot Actuator 暴露到 Prometheus,并展示到 Grafana 管理。
实现
从官方的 PR 可以找到,Sentinel 提供了 MetricExtension 扩展点,允许您使用 SPI 扩展。
源码如下。
package com.alibaba.csp.sentinel.metric.extension;
import com.alibaba.csp.sentinel.slots.block.BlockException;
public interface MetricExtension {
void addPass(String resource, int n, Object... args);
void addBlock(String resource, int n, String origin, BlockException blockException, Object... args);
void addSuccess(String resource, int n, Object... args);
void addException(String resource, int n, Throwable throwable);
void addRt(String resource, long rt, Object... args);
void increaseThreadNum(String resource, Object... args);
void decreaseThreadNum(String resource, Object... args);
}
Sentinel 客户端执行onPass 或者 onBlock 方法会调用到这个扩展点。
public class MetricEntryCallback implements ProcessorSlotEntryCallback<DefaultNode> {
@Override
public void onPass(Context context, ResourceWrapper rw, DefaultNode param, int count, Object... args)
throws Exception {
for (MetricExtension m : MetricExtensionProvider.getMetricExtensions()) {
if (m instanceof AdvancedMetricExtension) {
((AdvancedMetricExtension) m).onPass(rw, count, args);
} else {
m.increaseThreadNum(rw.getName(), args);
m.addPass(rw.getName(), count, args);
}
}
}
@Override
public void onBlocked(BlockException ex, Context context, ResourceWrapper resourceWrapper, DefaultNode param,
int count, Object... args) {
for (MetricExtension m : MetricExtensionProvider.getMetricExtensions()) {
if (m instanceof AdvancedMetricExtension) {
((AdvancedMetricExtension) m).onBlocked(resourceWrapper, count, context.getOrigin(), ex, args);
} else {
m.addBlock(resourceWrapper.getName(), count, context.getOrigin(), ex, args);
}
}
}
}
因此,我们只需要在 MetricExtension 集成 Prometheus 客户端即可。
首先,在 pom.xml 引入 Prometheus 依赖。
<!-- Prometheus -->
<dependency>
<groupId>io.prometheus</groupId>
<artifactId>simpleclient</artifactId>
<version>0.16.0</version>
</dependency>
<!-- Sentinel -->
<dependency>
<groupId>com.alibaba.csp</groupId>
<artifactId>sentinel-core</artifactId>
<optional>true</optional>
</dependency>
<dependency>
<groupId>com.alibaba.csp</groupId>
<artifactId>sentinel-datasource-extension</artifactId>
<optional>true</optional>
</dependency>
<dependency>
<groupId>com.alibaba.csp</groupId>
<artifactId>sentinel-transport-simple-http</artifactId>
<optional>true</optional>
</dependency>
根据 MetricExtensionProvider 源码,找到 SPI 加载的路径为 MetricExtension.class,对应的 package 路径为 com.alibaba.csp.sentinel.metric.extension。
public class MetricExtensionProvider {
private static List<MetricExtension> metricExtensions = new ArrayList();
public MetricExtensionProvider() {
}
private static void resolveInstance() {
List<MetricExtension> extensions = SpiLoader.of(MetricExtension.class).loadInstanceList();
if (extensions.isEmpty()) {
RecordLog.info("[MetricExtensionProvider] No existing MetricExtension found", new Object[0]);
} else {
metricExtensions.addAll(extensions);
RecordLog.info("[MetricExtensionProvider] MetricExtension resolved, size={}", new Object[]{extensions.size()});
}
}
public static List<MetricExtension> getMetricExtensions() {
return metricExtensions;
}
public static void addMetricExtension(MetricExtension metricExtension) {
metricExtensions.add(metricExtension);
}
static {
resolveInstance();
}
}
在目录 src/main/resources/META-INF/services 创建 com.alibaba.csp.sentinel.metric.extension.MetricExtension 文件,内容如下。
com.xxx.spi.PrometheusMetricExtension
创建 PrometheusMetricExtension 类。
public class PrometheusMetricExtension implements MetricExtension {
private SentinelCollectorRegistry registry;
private SentinelCollectorRegistry getRegistry() {
if (registry != null) {
return registry;
}
this.registry = ApplicationContextHelper.getBean(SentinelCollectorRegistry.class); // 尝试获取 Spring Bean,具体代码可以搜索 eden-architect 库
return registry;
}
@Override
public void addPass(String resource, int n, Object... args) {
getRegistry().getPassRequests().labels(resource).inc(n);
}
@Override
public void addBlock(String resource, int n, String origin, BlockException ex, Object... args) {
getRegistry().getBlockRequests().labels(resource, ex.getClass().getSimpleName(), ex.getRuleLimitApp(), origin).inc(n);
}
@Override
public void addSuccess(String resource, int n, Object... args) {
getRegistry().getSuccessRequests().labels(resource).inc(n);
}
@Override
public void addException(String resource, int n, Throwable throwable) {
getRegistry().getExceptionRequests().labels(resource).inc(n);
}
@Override
public void addRt(String resource, long rt, Object... args) {
getRegistry().getRtHist().labels(resource).observe(((double)rt) / 1000);
}
@Override
public void increaseThreadNum(String resource, Object... args) {
getRegistry().getCurrentThreads().labels(resource).inc();
}
@Override
public void decreaseThreadNum(String resource, Object... args) {
getRegistry().getCurrentThreads().labels(resource).dec();
}
}
创建 Prometheus 客户端注册类。
@Getter
public class SentinelCollectorRegistry {
private Counter passRequests;
private Counter blockRequests;
private Counter successRequests;
private Counter exceptionRequests;
private Histogram rtHist;
private Gauge currentThreads;
public SentinelCollectorRegistry(CollectorRegistry registry) {
passRequests = Counter.build()
.name("sentinel_pass_requests_total")
.help("total pass requests.")
.labelNames("resource")
.register(registry);
blockRequests = Counter.build()
.name("sentinel_block_requests_total")
.help("total block requests.")
.labelNames("resource", "type", "ruleLimitApp", "limitApp")
.register(registry);
successRequests = Counter.build()
.name("sentinel_success_requests_total")
.help("total success requests.")
.labelNames("resource")
.register(registry);
exceptionRequests = Counter.build()
.name("sentinel_exception_requests_total")
.help("total exception requests.")
.labelNames("resource")
.register(registry);
currentThreads = Gauge.build()
.name("sentinel_current_threads")
.help("current thread count.")
.labelNames("resource")
.register(registry);
rtHist = Histogram.build()
.name("sentinel_requests_latency_seconds")
.help("request latency in seconds.")
.labelNames("resource")
.register(registry);
}
}
将 SentinelCollectorRegistry 注册为 Spring Bean。
@AutoConfigureBefore({ PrometheusMetricsExportAutoConfiguration.class })
@AutoConfigureAfter(MetricsAutoConfiguration.class)
@ConditionalOnClass(CollectorRegistry.class)
@ConditionalOnEnabledMetricsExport("prometheus")
@ConditionalOnProperty(name = "spring.cloud.sentinel.enabled", matchIfMissing = true)
@Slf4j
@Role(BeanDefinition.ROLE_INFRASTRUCTURE)
@Configuration(proxyBeanMethods = false)
public class SentinelPrometheusAutoConfiguration {
@Bean
public SentinelCollectorRegistry sentinelCollectorRegistry(CollectorRegistry registry) {
log.debug("Autowired SentinelCollectorRegistry");
return new SentinelCollectorRegistry(registry);
}
}
业务项目在 application.yaml 设置 spring.cloud.sentinel.enabled=true 即可开启我们自定义的组件。启动项目,访问 /actuator/prometheus 端点。

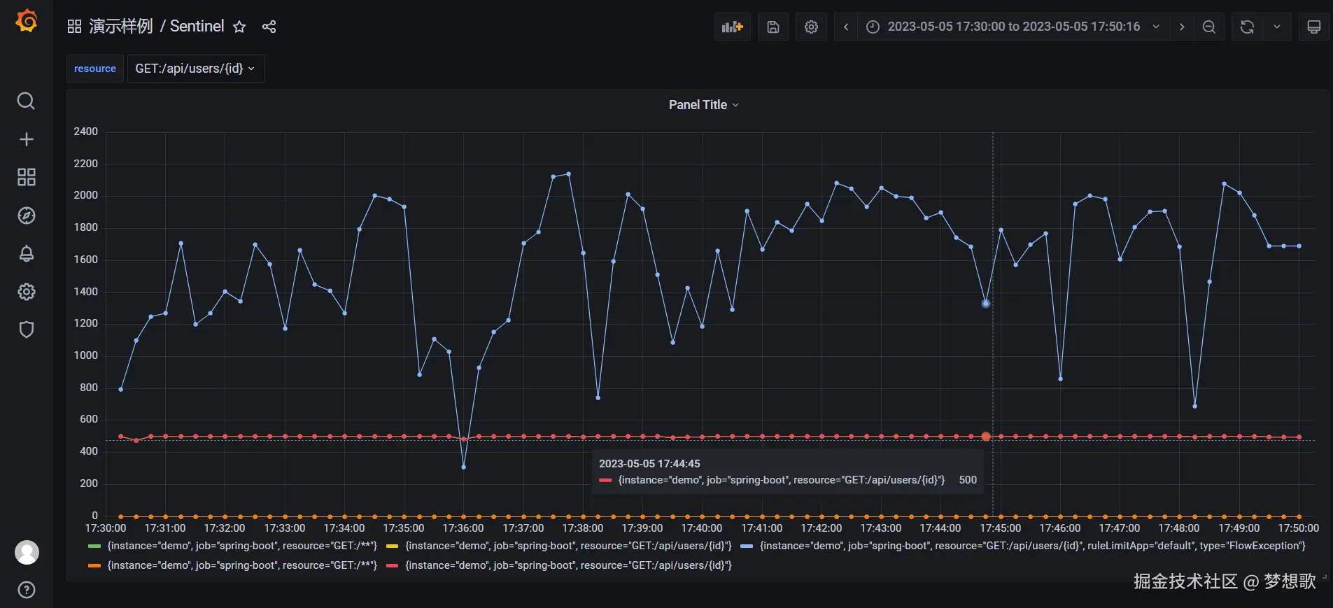
导入到 Grafana 查看效果。
产出
团队引入这个组件后,可以在 Grafana 直接查看线上 QPS 流量,提高了监控效率。
本文涉及的代码完全开源,感兴趣的伙伴可以查阅 eden-spring-cloud。