【JVS更新日志】智能排产、低代码、智能BI、逻辑引擎3.19更新说明!

108 阅读10分钟

项目介绍

JVS是企业级数字化服务构建的基础脚手架,主要解决企业信息化项目交付难、实施效率低、开发成本高的问题,采用微服务+配置化的方式,提供了低代码+数据分析+物联网的核心能力产品,并构建了协同办公、企业常用的管理工具等,所有的应用与能力采用模块化构建,按需开箱使用。

更新日志

一、JVS-智能BI数据分析套件

当前版本:v2.2.X

更新时间:2025.3.19

在线demo:bi.bctools.cn

新增与优化

1、优化数据拓展方式:横向、纵向、交叉拓展。横向拓展:让字段内容按照单元格,进行横向排布逐一展开;纵向拓展:让字段按照单元格的方式向下逐一展开;交叉拓展:主要用于交叉报表,把列头与行头的字段作为分组查询条件,形成交叉查询展示。

2、优化对字段的公式拓展展示,针对字段与字段之间的计算通过公式进行,结果也可以通过动态拖拽的方式进行批量计算,支持四种拓展方式:不拓展、横向拖拽、纵向拓展、交叉拓展。

3、交叉报表支持公式,如下图所示,交叉报表中,公式的拓展方式配置为交叉拓展。

效果如下图实所示:

4、优化数据集中结构解析节点实现方式,由于doris历史版本的函数无法解析为空的数组,所以需要通过join的方式进行关联查询,目前版本doris新的函数支持数组为空的场景,通过新的方式实现该节点在大量数据时更快执行。

5、图表优化:折线图最上方数值显示被挡住问题进行优化,可完全看到最上方数值。

二、生产计划排程系统(APS)

当前版本:v2.2.X

更新时间:2025.3.19

在线demo:aps.bctools.cn

新增与优化

1、对于下单时,同一个任务订单较多时,系统需要根据可能使用的多个主资源(设备)进行自动拆分,以便缩短交付周期,功能包括:全局配置、工艺路线级配置、工序级配置。

工序的自动拆分设置

2、在实际的排产过程中,如果相同设备造不同产品时,工序增加切换产品时长配置,这样可以增加模具切换时的时间消耗可以纳入排程优化考虑的计算。

3、为提升配置的效率,在工艺路线中,增加了批量设置的能力,对本路线下的所有工序环节进行统一设置:

4、资源负载图,支持超负荷状态(负载大于100%),根据标准的产能与实际的产量进行评估计算。

5、提供相应基础数据配置的界面化导入导出功能,支持模板的下载,包括:物料管理、订单管理、来料计划、资源管理等:

三、低代码快速开发套件

当前版本:v2.2.X

更新时间:2025.3.19

在线demo:frame.bctools.cn

新增与优化

1、小程序在表单页面架构中新增**「交互式评论」**功能模块,表单本身的数据用于结构化的内容填写,在实际的业务场景中,可能还需要一些非结构的的内容填写,比如评论、进展沟通的结果等,常用于项目管理中的进展、或者内容管理中的评价说明等,所以表单中增加评论的功能。

2、优化详情表单组件排列,多内容组件自动采用上下布局。

3、PC端首页列表组合增加列表页跳转,可直接点击“更多”跳转至列表页。

四、可视化服务编排逻辑引擎

当前版本:v2.2.X

更新时间:2025.3.19

在线demo:logic.bctools.cn

新增与优化

1、新增Groovy智能脚本节点,节点集成自然语言处理引擎,通过语义解析实现AI辅助脚本生成:用户输入功能需求后,系统自动生成符合Groovy语法规范的脚本代码,经语法校验与调试面板确认后,填充至目标字段,支持脚本逻辑的即时测试与二次编辑

为什么选择JVS?

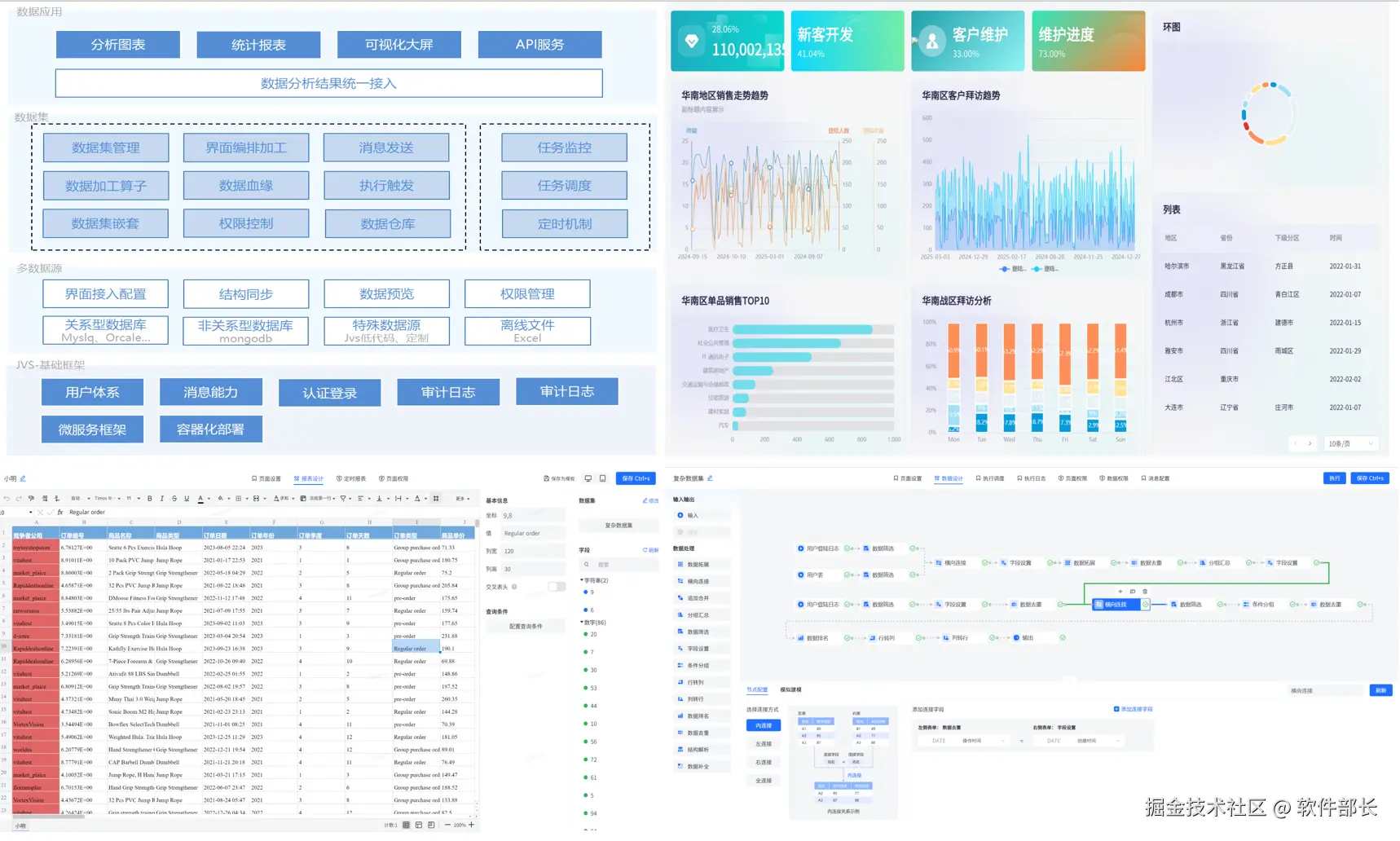
JVS是一个为交付团队提供低成本、高效率、源码可100%交付的数字化解决方案,如下图所示,其中产品包括包含:低代码、物联网、规则引擎、智能BI、逻辑引擎、智能排产(APS)、视频会议、无忧企业文档(在线协同)、无忧企业计划、无忧企业邮筒等,可按照交付团队所需要进行采购。

**✅低代码开发套件:**页面、流程、逻辑配置化、自动构建业务应用,集成自动化部署工具,形成可持续升级配置的快速开发工具,支持源码扩展接入

**✅ 物联网:**软件化的边缘网关+配置化的物联网平台,与低代码、数据分析、逻辑引擎等联动实现,从数据采集、规则策略、业务联动、数据分析展现全流程配置化,技术生态完备

**✅ 规则引擎:**一款处理风控决策的软件系统,侧重于规则判断,主要用于风控决策、规则过滤、行为评分等场景,支持在线的变量加工、界面拖拽、在线测试等多种功能。可以降低开发人员使用复杂代码的难度;降低数据录入工作量;优化功能代码实现,提高开发效率;灵活扩展应用程序功能。

**✅ JVS·智能BI:**自助式数据分析工具,提供数据清洗、数据转换、数据加工等功能。将枯燥数据转化为可视化,帮助企业快速、精准地掌握运营策略,使用门槛低、数据覆盖能力强、多种数据表达模式和建设成本低的一站式数据分析服务。

**✅ 逻辑引擎:**逻辑引擎是通过对原子服务能力的可视化编排,同时接入外部应用,以满足数据处理、业务实现、自动化业务的实现,可以设计整个逻辑模块的输入、组装执行过程、生成标准的输出结果。轻松实现业务功能,无需复杂冗长的开发过程。

**✅ 无忧·企业文档:**有免费开源版和丰富的商业版。针对企业用户的私有化部署在线文档、协同编辑、知识管理的基础化办公工具,支持多人在线同步编辑,支持多种文件格式,如文本文档、表格文档、脑图文档、MarkDown、XMind、脑图、word、Excel、PPT和流程文档等;支持在线收集表单、思维导图、流程图等;同时支持文件上传(在线预览和二次编辑)、下载、分享、点赞、评论等等丰富功能。

**✅ JVS·智能排产(APS系统):**聚焦于离散制造行业(如汽车、电子、机械、航空航天等)及流程制造行业(如化工、食品、医药等),通过AI驱动的智能算法,实现生产计划与排程的高效性、准确性、敏捷性,帮助企业提升设备利用率、降低库存成本、缩短交付周期,实现精益生产与数字化转型。

**✅ 无忧·企业计划:**企业级项目管理工具,将企业从经营目标到个人执行逐级分解监控执行。适合各类团队,包括产品、研发、设计、市场、运营、销售、HR等;主要用于项目管理、任务管理、进度跟踪、过程管理等场景。

**✅ 无忧·企业邮筒:**完全开源的私有化部署邮件客户端、支持多邮件账户、将多个邮件客户端统一为web操作的邮件客户端。

**✅ 无忧·视频会议:**这是一款专为现代企业提供的高效、稳定、安全的在线会议交流解决方案。系统包括了高清视频会议、即时通讯、屏幕共享、白板展示、实时翻译、会议日程管理等多功能于一体,旨在满足企业日常沟通、协作、培训、决策等多元化企业内部协同交流的需求。

技术文档

产品文档(操作手册):

doc.bctools.cn/#/knowledge…

开源仓库:

gitee.com/organizatio…

商业版和开源版对比:

mp.weixin.qq.com/s/FuFHHF1Ff…

企业文档开源版部署视频:

www.bilibili.com/video/BV1BN…

**官网地址:**bctools.cn