CRM企业客户关系管理系统产品原型方案

106 阅读3分钟

客户关系管理系统(CRM)是企业产品应用中的典范,旨在通过信息技术和互联网技术提升企业核心竞争力,优化企业与顾客在销售、营销和服务方面的互动。本作品提供了一套通用型的CRM系统原型模板,涵盖数据管理、审批流程、统计报表、办公协作、任务管理、工单管理、营销工具等核心模块,可根据企业实际需求灵活扩展和定制。此外,该模板中的大部分功能模块也适用于其他系统类应用产品,可作为系统类产品原型设计的宝贵学习参考。

一、核心功能模块

  1. 客户管理:全面管理客户列表,包括公海客户、垃圾客户分类,筛选销售线索,记录并追踪联系人列表及跟进记录。
  2. 商机管理:实时追踪全部商机状态,细致管理个人及下属商机,清晰记录成交商机详情,便捷添加新商机。
  3. 订单管理:一键查看全部订单概况,高效管理个人及下属订单,支持快速添加新订单,确保订单流程顺畅。
  4. 财务管理:精准规划回款计划,全面管理发票、费用及报销流程,实现财务数据的实时监控与分析。
  5. 审批管理:一站式处理各类审批事项,包括订单审批、回款审批、退款审批等,提高审批效率,确保流程规范。
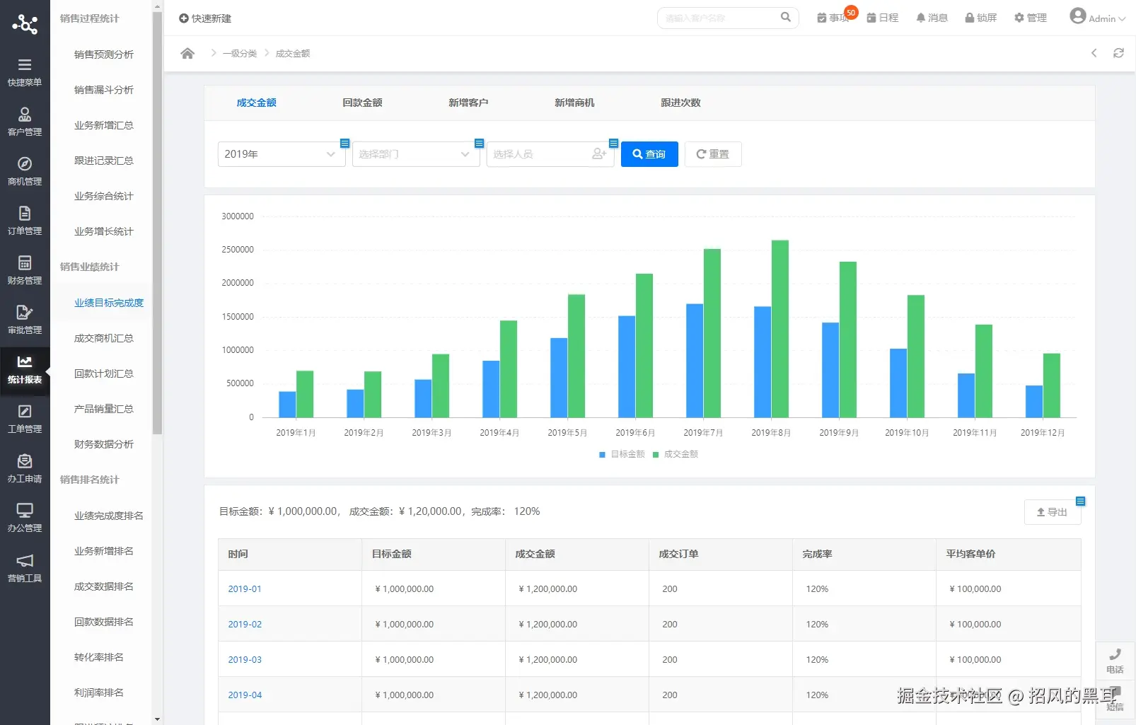
  6. 统计报表:提供销售过程、销售业绩、销售排名及客户数据的全面统计分析,助力企业决策优化。
  7. 工单管理:实时跟踪全部工单进度,清晰管理个人发起及处理的工单,确保工单处理高效有序。
  8. 办工申请:在线便捷提交请假、出差、借款等办公申请,简化审批流程,提高办公效率。
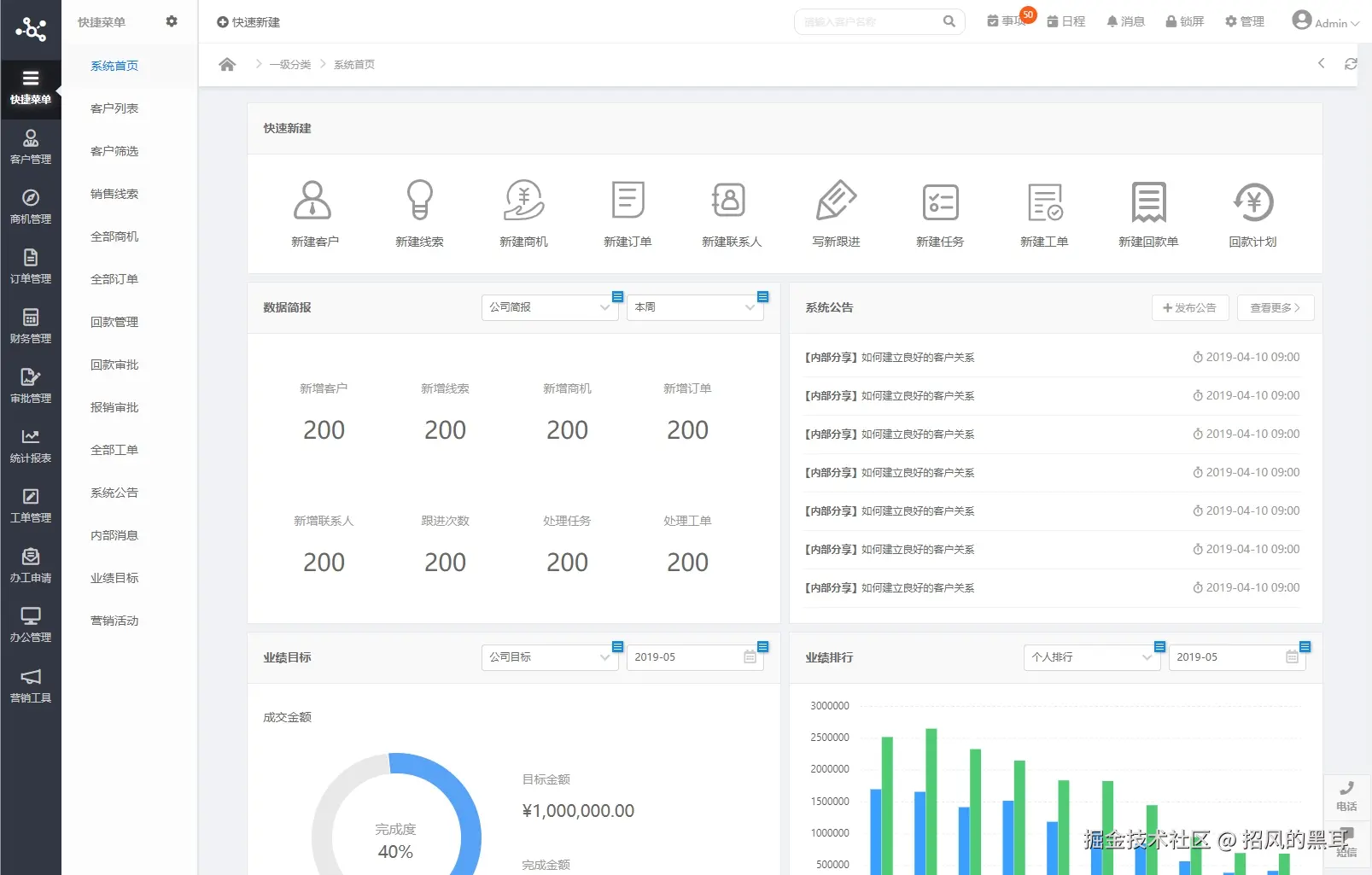
  9. 办公管理:发布系统公告,统一管理任务、日程安排,详细统计员工绩效、业绩提成,实现办公管理的全面数字化。
  10. 营销工具:设定并追踪业绩目标,策划并执行营销活动,细致关怀客户,支持短信群发、邮件群发等营销手段。

二、通用设计模板

在设计上,这款CRM系统原型模板注重细节优化和用户体验。它采用了自适应布局框架,确保在不同设备上都能呈现出良好的视觉效果。同时,通过内联框架链接页面等技术手段,简化了界面布局和交互事件,使得原型更加美观、规范且易于操作。

为了提升输出效率,定制化修改,作品中基础的交互元件使用的是静态元件,例如:输入框架、下拉选择器、下拉按纽、开关选择器、日历组件、通知提醒、表单验证反馈等。作品中有通过组件示例页面将相关的交互样式呈现出来,列出了相关的状态示例和交互说明,可以供UI和前端人员进行参考。

如果您在设计中需要使用相关的动态交互元件或更多的元件类型,可以配合 《Web端交互元件库》 一起使用(地址:1zvcwx.axshare.com),这套元件库中包含各类丰富的Web元件及业务组件。

三、系统原型展示

如需此原型系统,可私信,非诚勿扰。