嗨,大家好,我是小华同学,关注我们获得“最新、最全、最优质”开源项目和高效工作学习方法
Dokploy是一个强大的开源平台,旨在简化全栈 Web 应用的开发和部署。通过其直观的界面和丰富的功能,开发者可以在几分钟内构建和部署复杂的应用程序。Dokploy 提供了灵活的架构和多样的功能,适合各种规模的项目。
核心功能亮点
自动化部署
支持一键部署,极大地减少了手动操作的复杂性。
多语言支持
兼容多种编程语言,满足不同开发者的需求。
可扩展性
通过插件系统,用户可以轻松扩展平台功能。
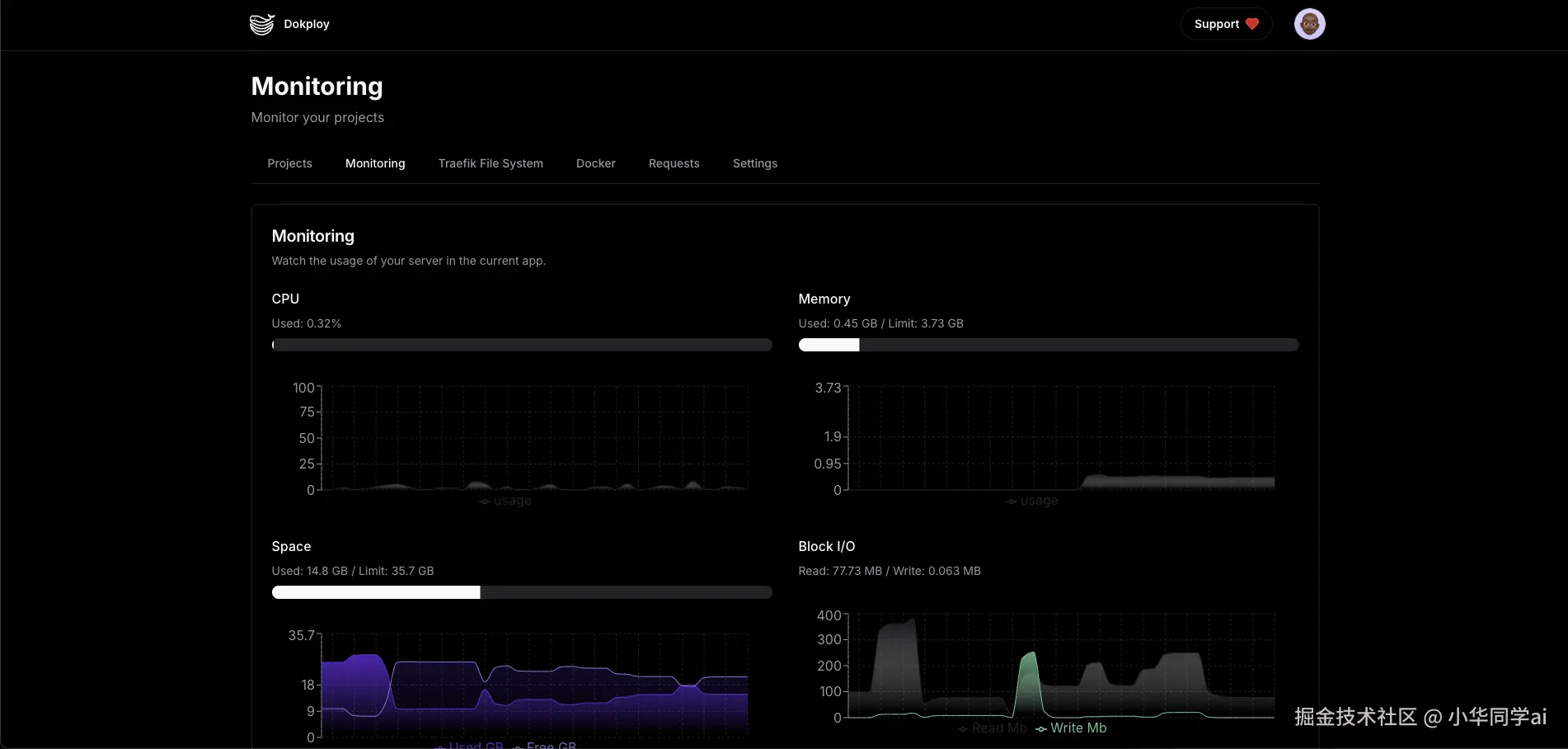
实时监控
提供实时的应用监控和日志记录,帮助开发者快速定位问题。
安全性
内置多层安全防护机制,确保应用的安全性。
用户管理
支持多用户协作,方便团队开发。
版本控制
集成版本控制系统,便于代码管理和回滚。
跨平台支持
兼容多种操作系统,提供一致的用户体验。
直观的用户界面
简洁明了的界面设计,提升用户操作体验。
社区支持
活跃的社区提供持续的支持和更新。
技术架构解析
| 技术 | 描述 |
|---|---|
| Docker | 用于容器化应用,简化部署流程 |
| Kubernetes | 提供强大的容器编排能力 |
| React | 前端框架,提升用户界面交互性 |
| Node.js | 后端服务,支持高并发处理 |
| GraphQL | 提供灵活的数据查询接口 |
| PostgreSQL | 关系型数据库,确保数据的可靠性和一致性 |
三分钟快速上手
# 安装Dokploy服务端
curl -fsSL https://get.dokploy.com/install.sh | sudo bash
# 启动管理面板
dokploy server start
访问 http://localhost:8080 完成初始化配置后,即可开启部署之旅:
- 连接代码仓库:支持GitHub/GitLab/Bitbucket直连
- 选择部署环境:自定义CPU/内存限制和网络配置
- 设置构建规则:自动识别语言框架,支持自定义构建命令
- 配置发布策略:蓝绿部署/金丝雀发布/滚动更新
- 监控运行状态:实时查看日志和资源使用情况
应用场景案例
个人开发者
"以前部署side project需要手动敲命令,现在通过Dokploy的自动化流水线,咖啡还没喝完应用就上线了!" —— 独立开发者@CodeMaster
中小型团队
"5人团队同时管理12个微服务,Dokploy的权限管理和环境隔离功能让协作效率翻倍" —— 创业公司CTO@TechStartup
企业级应用
"单日处理300+次部署请求,Dokploy的稳定性经受住了618大促的考验" —— 电商平台运维负责人@Ecommerce
项目效果
同类项目对比
| 功能维度 | Dokploy | Portainer | CapRover | Coolify |
|---|---|---|---|---|
| 部署方式 | 可视化向导 | 手动配置 | CLI命令 | 混合模式 |
| 多环境支持 | ✅ 三级环境 | ❌ 单环境 | ✅ 双环境 | ✅ 多环境 |
| 实时监控 | 全维度仪表盘 | 基础指标 | 有限监控 | 容器级监控 |
| 团队协作 | RBAC权限体系 | 基础共享 | 无 | 简单共享 |
| 成本管理 | 智能优化建议 | 无 | 无 | 基础统计 |
| 学习曲线 | ⭐️⭐️ | ⭐️⭐️⭐️⭐️ | ⭐️⭐️⭐️ | ⭐️⭐️ |
项目总结
Dokploy 重新定义了应用部署体验,将复杂的容器管理转化为直观的可视化操作。无论是个人项目还是企业级部署,都能找到优雅的解决方案。其开箱即用的特性配合强大的扩展能力,正在成为DevOps领域的新标杆。
同类推荐: