移动应用订阅页优化:提升订阅收入的 5 大实用技巧 (订阅建议报告即将上线)

195 阅读8分钟

近年来,应用内订阅市场经历了显著增长。2021年,全球应用内订阅收入激增至183亿美元,同比增长41%。多重数据显示了巨大的收入潜力,订阅模式的优化已经成为了很多团队的主要任务,尤其是经济低迷的时期。

然而,盈利市场总会吸引新的参与者。要在这一竞争激烈的市场中脱颖而出,并利用这一有利的收入来源,你需要有效的订阅优化策略。因此,我们今天将会给大家分享一下这些非常有用的订阅策略。

不用多说,我们直接进入五大技巧,帮助你的订阅应用收入飞速增长!

技巧#1:增加订阅页面的曝光

订阅页面是用户访问订阅应用中的高级内容或功能的门户,增强订阅页面的可见性对于提升启动用户的订阅率至关重要。如果用户看不到订阅页面,他们将没有机会评估订阅提供的内容。

实际上,法国出版商AOC将订阅页面的曝光增加了64%,其点击通过率飙升了329%。理想情况下,你应该确保订阅页面的可见率达到100%,保证所有用户在使用应用期间至少遇到一次订阅页面。

提高订阅页面可见性的一些策略包括:

  • 情境触发:在用户旅程中适当的时刻触发订阅页面。这可能包括用户访问受限功能时,或他们达到明显能看到高级内容或服务价值的地方。这种方法确保用户在最可能考虑订阅的时候遇到订阅页面。

  • 战略性放置:在用户自然集中注意力的地方放置订阅页面,如首页或设置菜单。这提供了持续的可见性,并且作为订阅提供的提醒,同时又不显得侵入性。但是,要注意不要阻碍必要的应用功能或损害用户体验。

通过实施这些验证过的策略,你可以最大化被注意到的机会,并将用户转化为付费订阅者。在“订阅宝”的订阅建议报告中,我们通常会告诉大家竞品会在哪些合适的地方触发订阅页面,并且会针对不同类型的产品订阅,告知大家竞品会在哪些类型的订阅页上获得更高的收入,这样我们就可以更合理的分配订阅页面的曝光,最大化的提升转化。

技巧#2:构建有效的应用引导流程

引导流程在塑造用户的初印象和为他们与你的应用的持续互动奠定基础上发挥关键作用。事实上,大多数决定购买的用户在使用应用之前就已经下定决心了,正如一个案例研究所示,大多数用户在引导过程中就承诺了应用内购买。

因此,从早期阶段就激发用户的兴趣至关重要,你需要清楚地传达你的订阅的独特价值主张。强调用户只有通过订阅才能访问的好处、独家功能或高级内容。

你还可以为用户提供引导教程或互动提示,帮助他们导航你的应用功能,并将订阅视为一项值得的投资。如果用户已经投入时间和努力探索你的应用,他们可能更倾向于转化。

一个流畅、无摩擦的注册过程也是减少用户流失和激励用户采取预期行动,即订阅的另一个因素。尽量减少必填字段的数量,并考虑提供社交登录选项以增加便利性。

重要的是,应该在引导过程的最后部分放置订阅页面。给用户足够的时间来参与你的应用,理解订阅的价值,并在介绍订阅页面之前建立信任。这将帮助用户在决定订阅时感觉更有信心。

在“订阅宝”产品中,我们把订阅页面拆分为了引导页订阅、常规订阅、活动订阅,我们这里提到的应用引导流程则就是我们提到的引导页订阅,你会看到所有竞品是如何设计引导流程的,是如何定制引导策略的,通过截图和录屏来“窥探”到他们收入增长的秘密,

技巧#3:在订阅页面上测试不同的行动号召

在订阅页面去做合适的测试和数据分析是非常有必要的。

你可以尝试的一个关键的订阅页面元素是CTA(行动号召)按钮。它的颜色、大小和放置都可以修改,但语言最为重要。尝试不同的措辞和信息,强调你的提议的好处、独家性或紧迫性,并观察它们如何影响用户行为。

例如,一个应用通过创建CTA的不同版本,看到其订阅收入的变化。在美国、英国、德国、法国和澳大利亚的iOS和Android用户上进行的测试,显示了积极和消极的结果。以下是两个平台和所有国家的综合影响:

如何通过不同的CTA改变订阅收入 ,有时候最小的改变可以产生最大的影响,你需要不断测试,以找到推动最高转化率的CTA按钮。这里,比如我们把订阅按钮的文案由“订阅”改为“继续”就会产生很大的订阅提升变化。

“订阅宝”的订阅建议报告模块中,我们非常细致的把竞品在订阅页面上需要设计的元素,按钮用到的文案,权益表达的文案等等全都给大家做了建议,针对同品类产品,在报告的加持下,可以最大程度的帮你提升收入。

技巧#4:制定最佳定价计划

创建与用户偏好和市场动态一致的定价计划对于提升订阅收入至关重要。通过提供不同的选项并监控用户反应,你可以评估价格如何影响用户的订阅意愿、升级到更高层次或离开。

区分以下元素以找到最佳组合:

  • 计费周期:周、月、年或终身
  • 引导优惠:免费试用、按需付费或预付
  • 定价结构:单一费率、分层定价、按单位定价等
  • 价格:高于、等于或低于竞争对手

确实,有一个生产力应用通过改变显示的计划数量来推动转化。原始订阅页面只显示年度计划,而修改后的订阅页面显示了年度和月度计划,如下图所示。这使用户可以看到价值所在;通过将两个计划并置,用户不仅比较价格,并发现后者更具成本效益。最终,该应用的年度订阅增加了31%。

成功的定价计划A/B测试 此外,一个照片编辑应用通过成功的定价计划改革,在一年内销售额增加了38倍。

定价计划随时间的发展 该应用采取的第一组措施是增加更多层次,提高月度报价,并利用诱饵定价。然后,随着安装数量的激增,应用采取了下一步行动——增加免费试用,这继续推动用户流量。然而,许多用户最终还是选择了年度报价,因为价格相近。

在测试定价计划时,务必跟踪转化率、每用户平均收入、每计划平均收入和流失率等指标,以确定哪些措施最适合你的应用,并增加转化用户的机会。

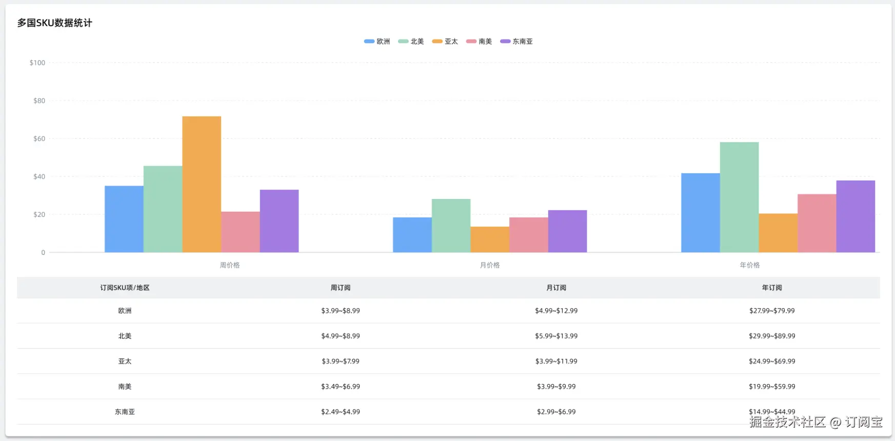
定价方面,我们往往需要做深入的调研和测试才能得到最合适的组合,在这一点上,我们使用“订阅宝”是可以直接获取到这份详细的建议,告知你用什么样的订阅周期更合理,使用什么样的价格更加容易被用户介绍,甚至,在不同的区域如何定价,你都可以一目了然,这就是“订阅宝”提供的价值。

技巧#5:选择更长的订阅页面

通常认为较短的订阅页面会有更好的表现。然而,有多个案例表明,情况正好相反。

背后的逻辑是,当用户想做出购买决定时,他们愿意阅读所有必要的信息。因此,出于增加收入的目的,使用更长的订阅页面可能是更明智的选择,因为你需要专注于那些实际会转化的人。

你的长订阅页面上应该包括的元素有:

  • 带有好处的标题

  • 订阅周期选项

  • 功能列表

  • 用户推荐和社会认证

  • 常见问题解答

  • 行动号召按钮 只需记住让CTA按钮浮动;确保用户在向下滚动你冗长的订阅页面时,它仍然可见且易于访问。

总结一下 对于希望迈向下一个水平的订阅应用来说,优化订阅页面至关重要。要在竞争中脱颖而出并最大化收入,请坚持这五个简单的技巧、

  • 增加订阅页面的曝光

  • 构建有效的应用引导流程

  • 在订阅页面上测试不同的行动号召

  • 制定最佳定价计划

  • 选择更长的订阅页面

快去尝试使用这些技巧来提升你的订阅收入吧,你也不妨使用“订阅宝”,看看他能带给你什么样的价值!