开箱即用的 GoWind Admin|风行,企业级前后端一体中后台框架:介绍

1,422 阅读5分钟

开箱即用的 GoWind Admin|风行,企业级前后端一体中后台框架:介绍

风行(GoWind Admin)是一款开箱即用的企业级Golang全栈中后台管理框架,品牌slogan:让中后台开发如风般自由

系统后端基于GO微服务框架go-kratos,前端基于Vue微服务框架Vben Admin,兼顾微服务的扩展性与单体部署的便捷性。

尽管依托微服务框架设计,但系统前后端均支持单体架构模式开发与部署,灵活适配不同团队规模及项目复杂度需求,平衡灵活性与易用性。

产品具备上手简易、功能完备的核心优势,依托风行对企业级场景的深度适配能力,可助力开发者快速落地各类企业级管理系统项目,大幅提升开发效率。

演示地址

前端地址:http://124.221.26.30:8080/

后端Swagger地址:http://124.221.26.30:7788/docs/

默认账号密码: admin / admin

风行·核心技术栈

秉持高效、稳定、可扩展的技术选型理念,系统核心技术栈如下:

风行·快速上手指南

后端

一键安装golangdocker等前置依赖:

# Ubuntu
./backend/script/prepare_ubuntu.sh

# Centos
./backend/script/prepare_centos.sh

# Rocky
./backend/script/prepare_rocky.sh

# Windows
./backend/script/prepare_windows.ps1

# MacOS
./backend/script/prepare_macos.sh

一键安装三方组件和go-wind-admin服务:

./backend/script/docker_compose_install.sh

前端

1. 安装 Node.js(npm 随 Node.js 自带):

访问Node.js官方下载页:nodejs.org/,下载对应系统(Windows/macOS/Linux)的LTS稳定版本并安装。

安装完成后,打开终端/命令提示符,输入以下命令验证安装成功:

node -v  # 输出Node.js版本号即成功
npm -v   # 输出npm版本号即成功
2. 安装 pnpm:
npm install -g pnpm
3. 启动前端服务:

进入 frontend 目录,执行以下命令,完成前端依赖安装、编译并启动开发模式:

pnpm install
pnpm dev

访问测试

风行·核心功能列表

功能说明
用户管理管理和查询用户,支持高级查询和按部门联动用户,用户可禁用/启用、设置/取消主管、重置密码、配置多角色、多部门和上级主管、一键登录指定用户等功能。
租户管理管理租户,新增租户后自动初始化租户部门、默认角色和管理员。支持配置套餐、禁用/启用、一键登录租户管理员功能。
角色管理管理角色和角色分组,支持按角色联动用户,设置菜单和数据权限,批量添加和移除员工。
组织管理管理组织,支持树形列表展示。
部门管理管理部门,支持树形列表展示。
权限管理管理权限分组、菜单、权限点,支持树形列表展示。
接口管理管理接口,支持接口同步功能,主要用于新增权限点时选择接口,支持树形列表展示、操作日志请求参数和响应结果配置。
字典管理管理数据字典大类及其小类,支持按字典大类联动字典小类、服务端多列排序、数据导入和导出。
任务调度管理和查看任务及其任务运行日志,支持任务新增、修改、删除、启动、暂停、立即执行。
文件管理管理文件上传,支持文件查询、上传到OSS或本地、下载、复制文件地址、删除文件、图片支持查看大图功能。
消息分类管理消息分类,支持2级自定义消息分类,用于消息管理消息分类选择。
消息管理管理消息,支持发送指定用户消息,可查看用户是否已读和已读时间。
站内信站内消息管理,支持消息详细查看、删除、标为已读、全部已读功能。
个人中心个人信息展示和修改,查看最后登录信息,密码修改等功能。
缓存管理缓存列表查询,支持根据缓存键清除缓存。
登录日志登录日志列表查询,记录用户登录成功和失败日志,支持IP归属地记录。
操作日志操作日志列表查询,记录用户操作正常和异常日志,支持IP归属地记录,查看操作日志详情。

风行·后台截图展示

  • 后台用户登录界面

后台用户登录界面

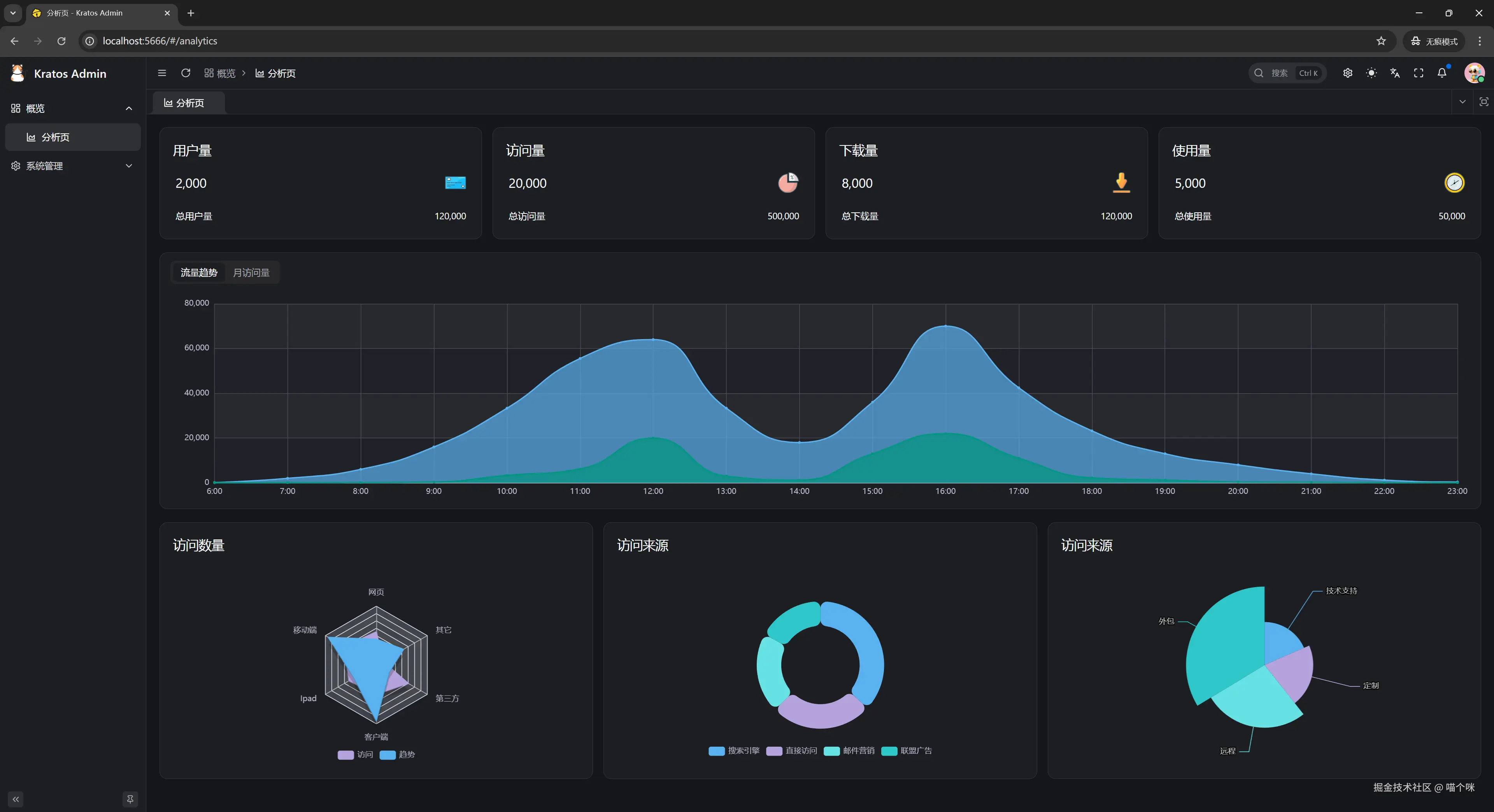
  • 后台分析界面

后台分析界面

  • 租户管理界面

租户管理界面

  • 租户创建界面

租户创建界面

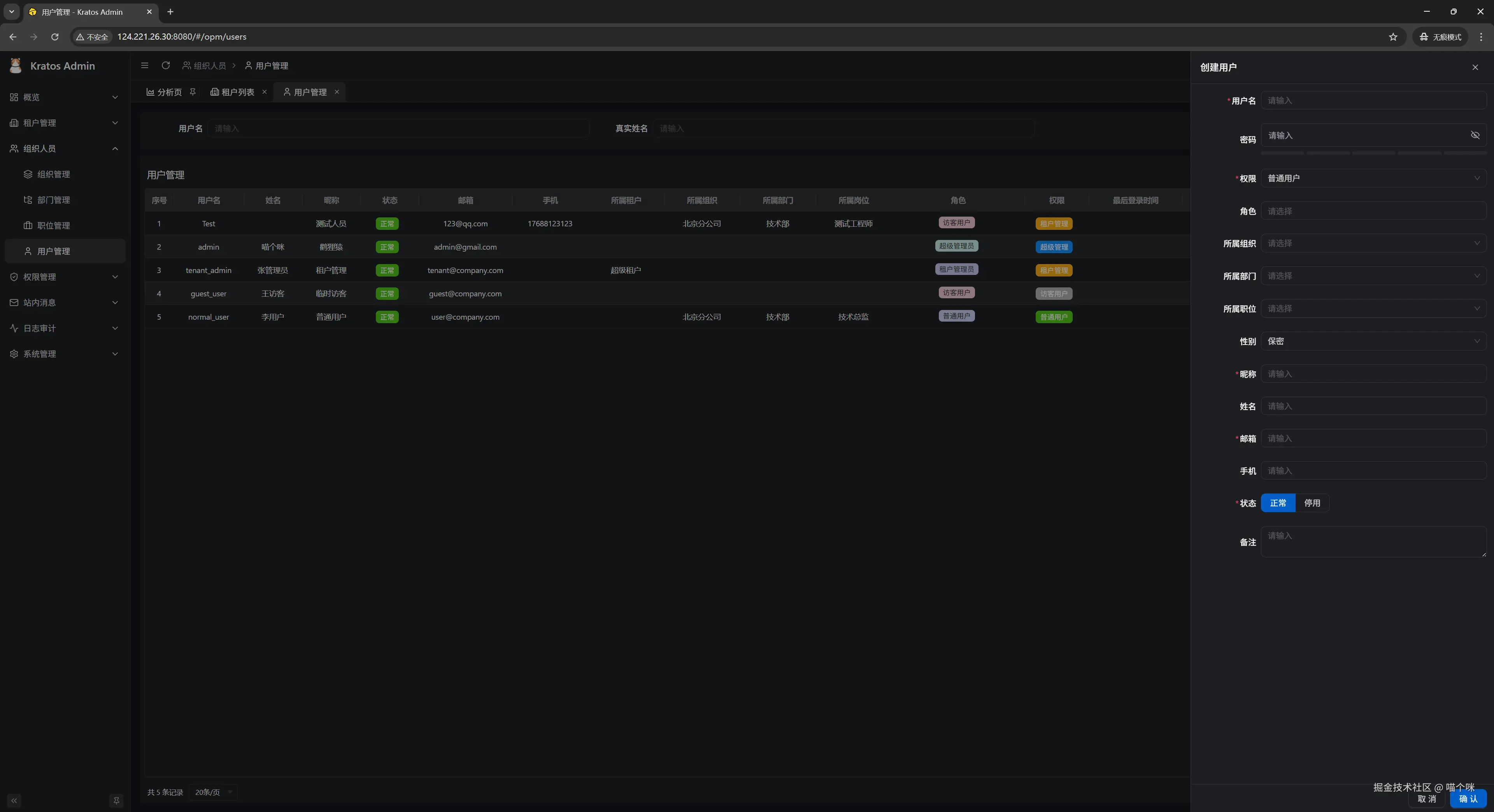
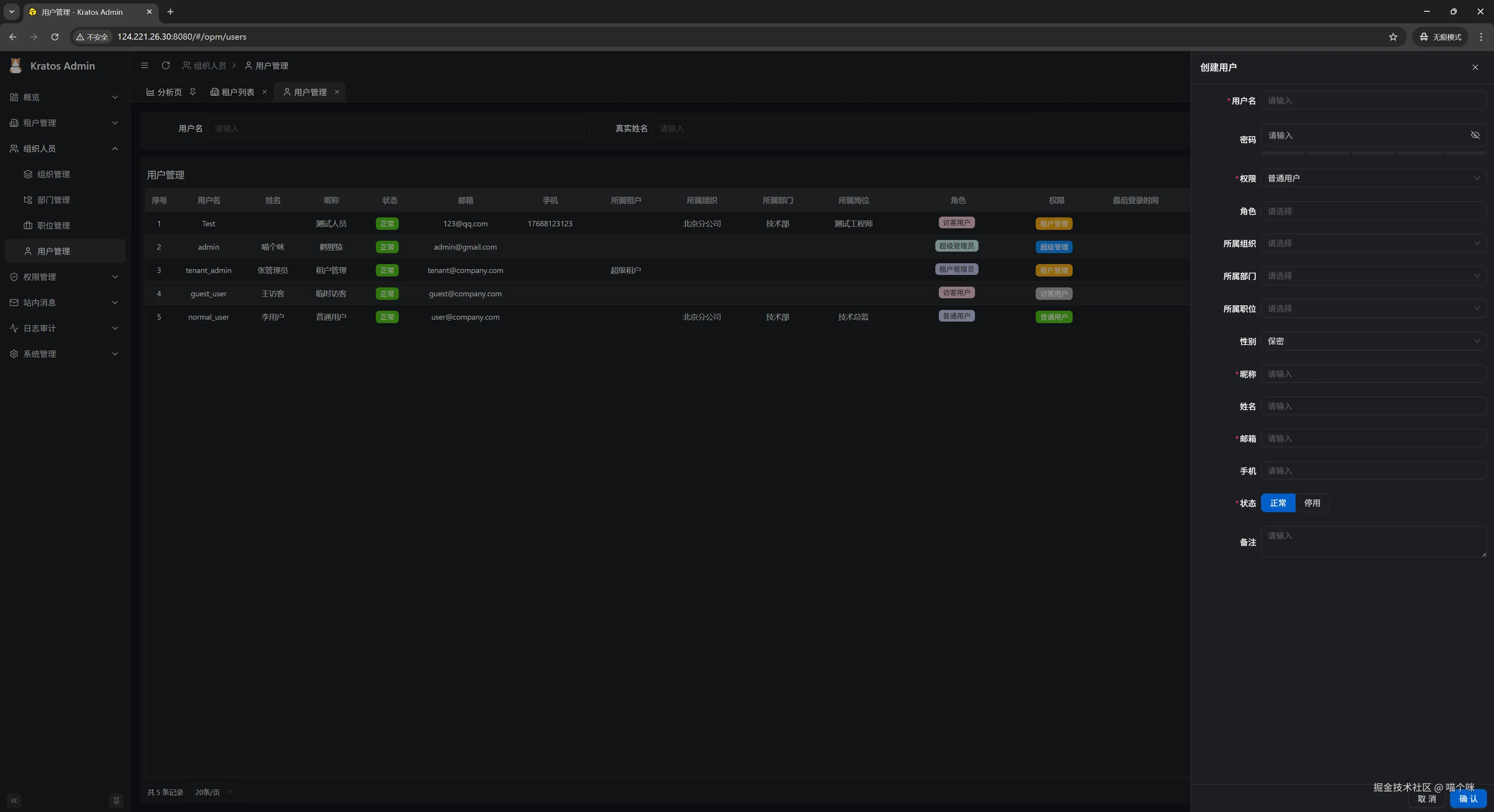
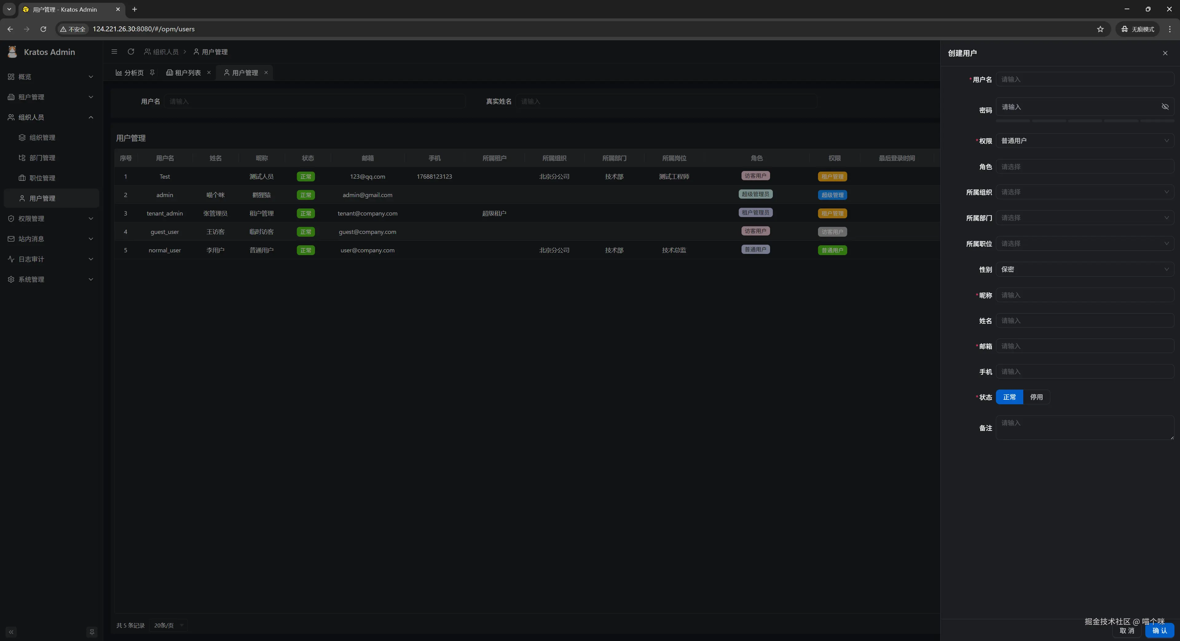
  • 用户管理界面

用户管理界面

  • 用户创建界面

用户创建界面

  • 组织管理界面

组织管理界面

  • 组织创建界面

组织创建界面

  • 部门管理界面

部门管理界面

  • 部门创建界面

部门创建界面

  • 职位管理界面

职位管理界面

  • 职位创建界面

职位创建界面

  • 角色管理界面

角色管理界面

  • 角色创建界面

角色创建界面

  • 后台目录管理界面

后台目录管理界面

  • 后台目录创建界面

后台目录创建界面

  • 调度任务管理界面

调度任务管理界面

  • 调度任务创建界面

调度任务创建界面

  • 数据字典管理界面

数据字典管理界面

  • 数据字典条目创建界面

数据字典条目创建界面

  • API资源管理界面

API资源管理界面

  • 登录限制管理界面

登录限制管理界面

  • 后台登录日志列表界面

后台登录日志列表界面

  • 后台操作日志列表界面

后台操作日志列表界面

  • 站内信消息管理界面

站内信消息管理界面

  • 站内信消息发布界面

站内信消息发布界面

  • 后端内置Swagger UI界面

后端内置Swagger UI界面

风行(Go Wind Admin)·项目代码