「JVS更新日志」ERP管理系统上线!低代码、智能BI、智能排产2.12功能更新说明

113 阅读9分钟

项目介绍

JVS是企业级数字化服务构建的基础脚手架,主要解决企业信息化项目交付难、实施效率低、开发成本高的问题,采用微服务+配置化的方式,提供了低代码+数据分析+物联网的核心能力产品,并构建了协同办公、企业常用的管理工具等,所有的应用与能力采用模块化构建,按需开箱使用。

更新日志

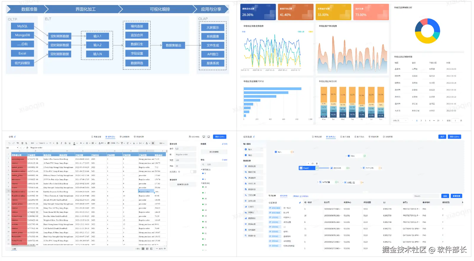
一、低代码快速开发套件

当前版本:v2.2.X(注:更新功能为V2.3.X版本,可用在线地址体验,2.3.X版本即将上线)

更新时间:2025.2.12

在线demo:frame.bctools.cn

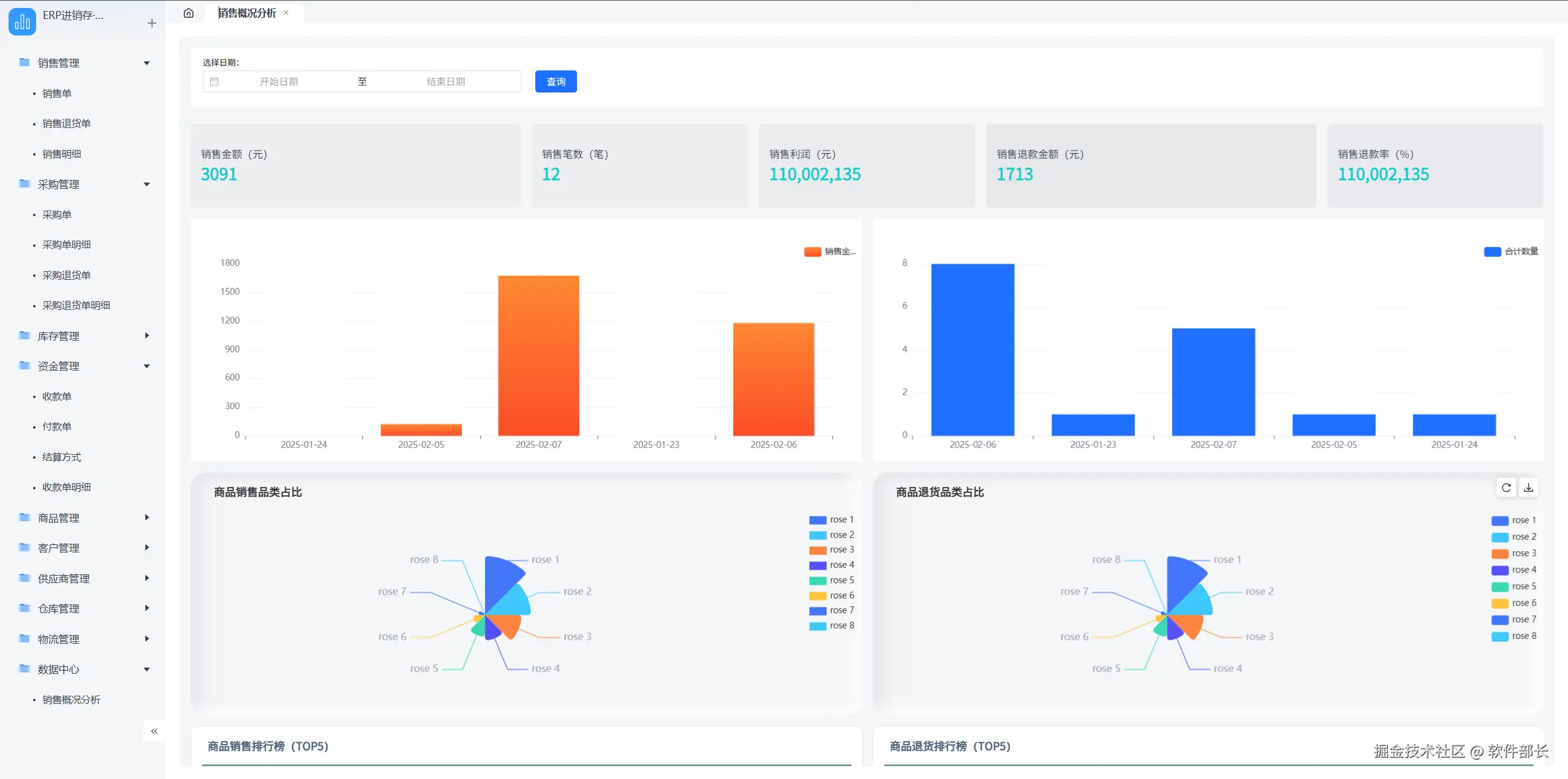
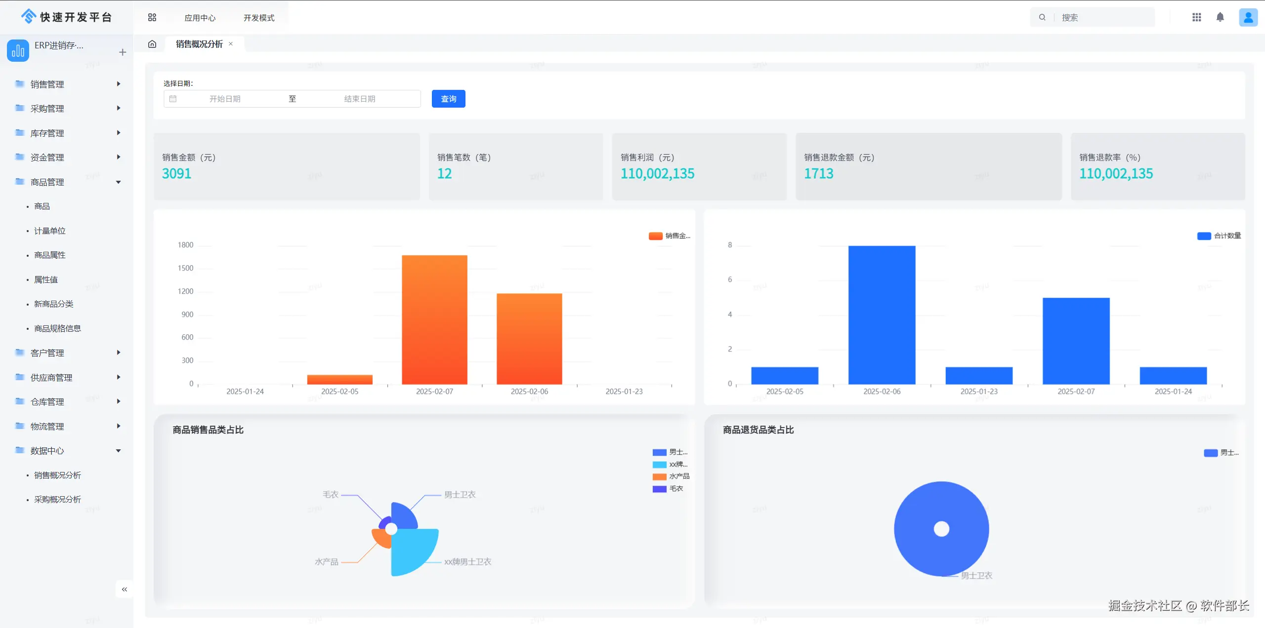
轻应用模板:ERP V1.1已上线

使用低代码快速开发平台搭建的ERP进销存管理系统已上线发布! 当前轻应用配置版本V1.1,依赖开发平台版本V2.3.X

其中包括:数据模型:42个数据模型(表);列表页:37 个;表单页:134张;编排逻辑:41个逻辑;人工流程:5个

系统简介:

系统集成了采购、销售、库存管理等核心功能,实现数据实时共享,能让业务流程更加流畅、透明。这不仅能有效减少人工操作误差,还能大幅提升决策的准确性和及时性,为业务保驾护航。共包括以下几个模块:销售管理、采购管理、库存管理、资金管理、商品管理、客户管理、供应商管理、仓库管理、物流管理、数据中心。

采购主体流程如下图所示:

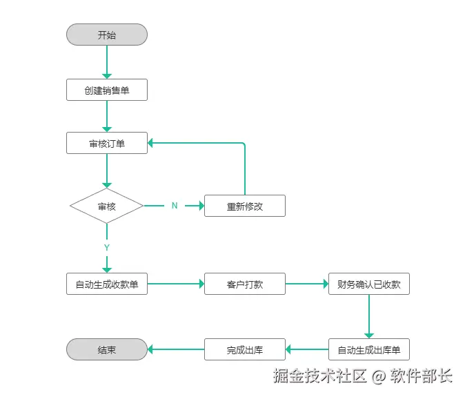
销售主体业务流程如下图所示:

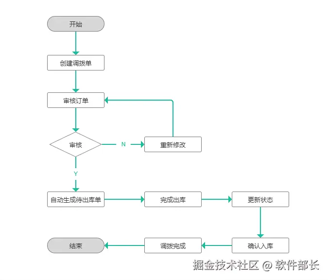
调拨出库的业务主体功能如下所示:

集中管理商品信息,包括商品基本资料、价格、库存上下限等。支持商品分类管理,快速上架、下架商品,方便企业对商品进行全方位管控。

采购人员可在该模块轻松创建采购订单,系统自动匹配供应商信息和历史采购数据,辅助采购决策。同时,能实时跟踪采购订单状态,确保物资按时入库。

通过简洁直观的低代码界面,销售团队能快速录入订单信息,自动关联库存数据,实时掌握订单执行进度,还能依据销售数据生成可视化报表,助力销售策略调整。

汇总各业务模块数据,通过数据挖掘和分析,生成多维度的数据分析报表和可视化图表。为企业管理层提供决策依据,助力企业科学决策。

新增

1、新增轻应用独立访问地址,使用开发人员账号登录后,在轻应用后台点击“复制链接”,此地址即为轻应用独立访问地址,直接地址栏打开即可。

优化

1、优化开发模式导入应用,关闭进度显示后,会自动重新加载应用。

2、修复逻辑引擎无法搜索问题,现在可以正常进行名称模糊检索了。

二、生产计划排程系统(APS)

当前版本:v2.2.X(注:更新功能为V2.3.X版本,可用在线地址体验,2.3.X版本即将上线)

更新时间:2025.2.12

在线demo:aps.bctools.cn

优化

1、优化排产逻辑

2、优化排产求解过程的信息输出,通过关键内容的输出,提示排产过程中发现的问题:

3、优化详细信息的展示界面,可以手动维护调整任务执行情况

三、JVS-智能BI数据分析套件

当前版本:v2.2.X(注:更新功能为V2.3.X版本,可用在线地址体验,2.3.X版本即将上线)

更新时间:2025.2.12

在线demo:bi.bctools.cn

新增

1、新增3多套主体样式设计,如下图所示:

2、报表新增特殊值的配置,配置后的效果,如下图所示:

配置的方式在数据设置中,选择控制替换的内容,如下图所示:

优化

1、优化了对齐的能力,支持组件与组合之间的自动对齐

2、优化大屏中图表组件坐标轴的配置,在未设置间隔时,系统自适应宽度显示,以降低配置坐标间隔的工作量

3、优化在图表展示中 的表格组件 序号位的设置与展示,序号通过“#”占位。

4、在图表配置引擎中,在配置实时数据时(API\MQTT)数据集时,支持配置后即可观察到配置效果,所见即所得:

为什么选择JVS?

JVS是一个为交付团队提供低成本、高效率、源码可100%交付的数字化解决方案,如下图所示,其中产品包括包含:低代码、物联网、规则引擎、智能BI、逻辑引擎、无忧企业文档(在线协同)、无忧企业计划、无忧企业邮筒等,可按照交付团队所需要进行采购。

**低代码开发套件:**页面、流程、逻辑配置化、自动构建业务应用,集成自动化部署工具,形成可持续升级配置的快速开发工具,支持源码扩展接入

**物联网:**软件化的边缘网关+配置化的物联网平台,与低代码、数据分析、逻辑引擎等联动实现,从数据采集、规则策略、业务联动、数据分析展现全流程配置化,技术生态完备

**规则引擎:**一款处理风控决策的软件系统,侧重于规则判断,主要用于风控决策、规则过滤、行为评分等场景,支持在线的变量加工、界面拖拽、在线测试等多种功能。可以降低开发人员使用复杂代码的难度;降低数据录入工作量;优化功能代码实现,提高开发效率;灵活扩展应用程序功能。

**智能BI:**自助式数据分析工具,提供数据清洗、数据转换、数据加工等功能。将枯燥数据转化为可视化,帮助企业快速、精准地掌握运营策略,使用门槛低、数据覆盖能力强、多种数据表达模式和建设成本低的一站式数据分析服务。

**逻辑引擎:**逻辑引擎是通过对原子服务能力的可视化编排,同时接入外部应用,以满足数据处理、业务实现、自动化业务的实现,可以设计整个逻辑模块的输入、组装执行过程、生成标准的输出结果。轻松实现业务功能,无需复杂冗长的开发过程

**无忧企业文档:**有免费开源版和丰富的商业版。针对企业用户的私有化部署在线文档、协同编辑、知识管理的基础化办公工具,支持多人在线同步编辑,支持多种文件格式,如文本文档、表格文档、脑图文档、MarkDown、XMind、脑图、word、Excel、PPT和流程文档等;支持在线收集表单、思维导图、流程图等;同时支持文件上传(在线预览和二次编辑)、下载、分享、点赞、评论等等丰富功能。

**无忧企业计划:**企业级项目管理工具,将企业从经营目标到个人执行逐级分解监控执行。适合各类团队,包括产品、研发、设计、市场、运营、销售、HR等;主要用于项目管理、任务管理、进度跟踪、过程管理等场景。

**无忧企业邮筒:**完全开源的私有化部署邮件客户端、支持多邮件账户、将多个邮件客户端统一为web操作的邮件客户端。