SkyWalking 10.1.0 实战:从零构建全链路监控,解锁微服务性能优化新境界

1,427 阅读9分钟

前言

在传统监控系统中,我们通过进程监控和日志分析来发现系统问题,但通常只能知道哪些服务出故障,而无法迅速定位具体原因。开发和运维人员需要手动查看日志或直接访问服务器,排查过程耗时且低效。而且,即使发现问题,也难以追溯到根本原因,导致解决过程反复。为此,基于分布式追踪的 APM 系统应运而生,帮助快速精准地定位问题,提升系统的可靠性和维护效率。

项目:MicroAdmin后台

在这里插入图片描述

一、集成SkyWalking

SkyWalking 在 Java 语言中的接入方式采用 字节码增强(Bytecode Instrumentation)技术,属于无代码侵入(No Code Intrusion) 的 APM(应用性能监控)方案。 它通过 Java Agent 机制,在应用启动时动态植入字节码,无需修改业务代码,即可实现全链路追踪、调用链分析、性能监控等功能。

在需要监控的项目中增加JVM的启动参数,本地开发,在IDEA中设置如下:

在这里插入图片描述

添加JVM参数:

-javaagent:D:\soft\skywalking\apache-skywalking-apm-bin\agent\skywalking-agent.jar -Dskywalking.agent.service_name=micro-dev::micro-system -Dskywalking.collector.backend_service=127.0.0.1:11800

参数说明:

-javaagent:skywalking-agent.jar所在路径

-Dskywalking.agent.service_name=分组 + 微服务的服务名称(就是配置参数spring.application.name)

-Dskywalking.collector.backend_service=不用修改(日志收集地址的,固定端口11800)

启动项目:

项目启动成功之后,查看skywalking监控界面,如下:

在这里插入图片描述

登录系统,随便访问几个API接口,可以看到SkyWalking采集到了信息,说明我们的监控链路配置成功了。

在这里插入图片描述

二、SkyWalking使用

SkyWalking整个监控项、指标太多,就不一一说明,这里我们来追踪一个异常方法,以此来演示一下SkyWalking的强大功能。

在新增角色的时候,写了这样的一个异常代码,睡眠5s,被除数为0: 在这里插入图片描述

此时我们多次请求新增角色的接口,毋庸置疑新增肯定是失败的,这才是我们要的结果,目的就是借助SkyWalking排查错误,熟悉SkyWalking核心参数,能够熟练排查我们的线上系统异常问题,在SkyWalking监控中我们可以看到整个服务的评分以及调用成功率在下降。

在这里插入图片描述

核心参数说明:

Service Apdex(数字):当前服务的评分 Successful Rate(数字):请求成功率 Load (calls / min) 数字: 每分钟访问次数 Latency(ms): 百分比响应延时

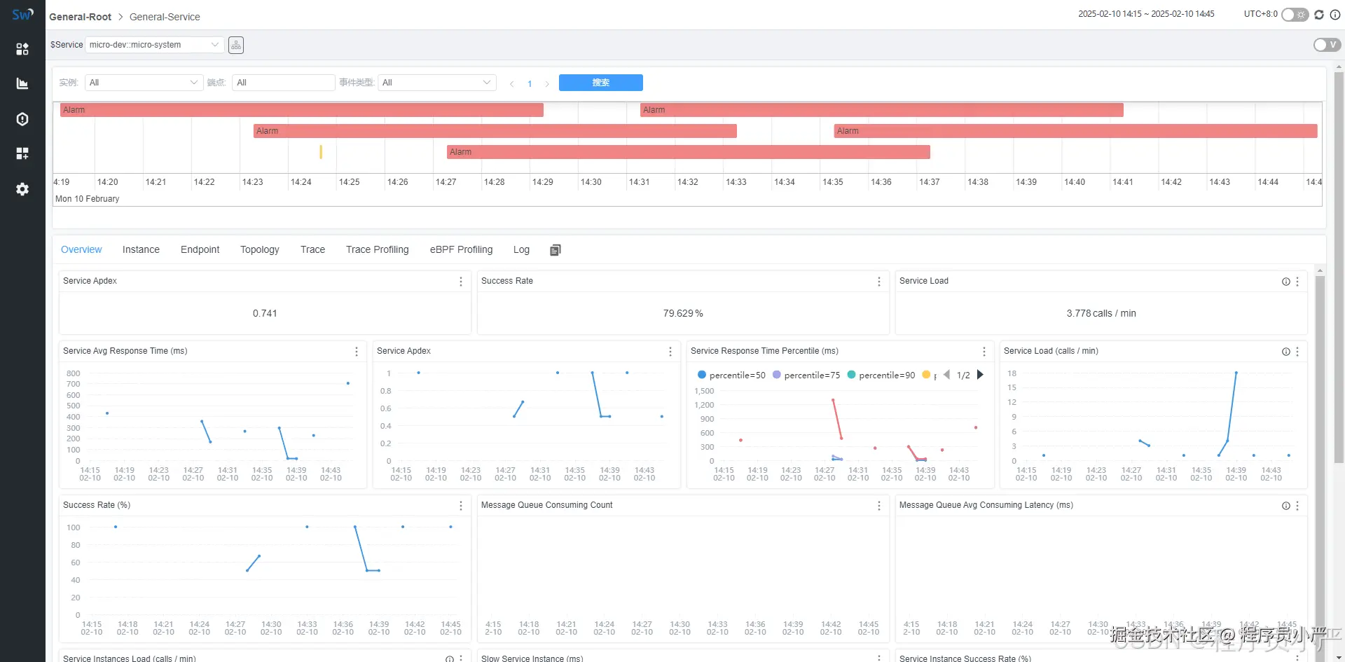
点击该服务进入到服务内部监控界面如下:

在这里插入图片描述

核心参数说明:

Service Avg Response Times(ms):平均响应延时,单位ms
Service Apdex(折线图):一段时间内Apdex评分
Service Response Time Percentile (ms)折线图:服务响应时间百分比
Service Load (calls / min) 折线图: 分钟请求数
Success Rate (%)折线图:分钟请求成功百分比
Message Queue Consuming Count(折线图):消息队列消耗计数
Message Queue Avg Consuming Latency (ms)折线图:消息队列平均消耗延迟(毫秒)
Service Instances Load (calls / min):节点请求次数
Slow Service Instance (ms):每个服务实例(物理机、云主机、pod)的最大延时
Service Instance Success Rate (%):每个服务实例的请求成功率
Endpoint Load in Current Service (calls / min):每个端点(URL)的请求次数
Slow Endpoints in Current Service (ms):当前端点(URL)的最慢响应时间
Endpoint Success Rate in Current Service (%):当前端点(URL)的成功响应请求占比

仔细看这两个参数的数值:

在这里插入图片描述

请求成功率为0,并且最慢响应时间最大,能够很直观看到我们的接口情况。

然后我们再点击链路查看接口请求情况:

在这里插入图片描述

左侧:api接口列表,红色-异常请求,蓝色-正常请求 右侧:api追踪列表,api请求连接各端点的先后顺序和时间

可以看到该接口请求爆红,失败了,点击爆红的接口,可以看到错误的日志信息:

在这里插入图片描述

三、SkyWalking性能剖析

还是以上面的接口为例子,上面我们通过SkyWalking分析出来了,接口错误的原因:

ava.lang.ArithmeticException: / by zero 错误表示在代码中尝试进行除法运算时,除数为零。Java 中不允许任何数除以零,因为这是一个数学上的未定义操作,所以会抛出 ArithmeticException 异常

回看代码,我们可以看到代码中还设置了睡眠5s,所以接口响应时间很长,那么怎么通过SkyWalking分析出接口耗时的具体代码呢?

在【Trace Profiling】界面,新建接口任务,然后分析,即可查到耗时的代码了。

在这里插入图片描述

新建任务:

在这里插入图片描述 最大采样数:设置为1,表示端点调用一次SkyWalking agent就能监控到,最大采样数目5表示,调用接口必须5次以上 agent才能监控到。

点击上图中的新建任务后,然后继续访问这个需要分析的url,点击接口分析,就可以看见详细的代码分析页面了。

在这里插入图片描述

采样追踪:

在这里插入图片描述 上图就是我们进行性能剖析后的结果图。从左到右分别表示:栈帧名称、该栈帧总计耗时(包含其下面所有自栈帧)、当前栈帧自身耗时和监控次数,从中我们可以看到在com.micro.system.service.impl.SysRoleServiceImpl.saveRole:94 代码处,睡眠了5s,所以才导致接口请求响应慢的问题。

四、SkyWalking 告警推送

当机器或者服务出现问题时,我们会触发告警及时通知负责人,这是企业中最常见的做法,SkyWalking 也支持告警配置。

4.1 配置告警规则

修改如下的配置文件,配置自己需要的告警规则:

在这里插入图片描述

修改alarm-settings.yml配置文件:

rules:
  # 【服务响应时间规则】
  service_resp_time_rule:
    # 服务的响应时间超过【1000】毫秒的请求超过 3 次
    expression: sum(service_resp_time > 1000) >= 3
    # 每隔1分钟检测一次
    period: 1
    # 设置3分钟内容相同告警,不重复告警
    silence-period: 3
    # 配置告警信息
    message: 服务【{name}】在1分钟内响应时间超过1s的请求超过3次
    
  # 【服务响应成功率SLA规则】
  service_sla_rule:
    # 服务的响应成功率低于80%的次数
    expression: sum(service_sla < 8000) >= 1
    # 每隔10分钟检测一次
    period: 10
    # 设置3分钟内容相同告警,不重复告警
    silence-period: 3
    # 配置告警信息
    message: 服务【{name}】在10分钟内成功率低于80%的情况发生了1次
  # 【 服务响应时间的不同分位数规则】 
  #service_resp_time_percentile_rule:
    # 分位数超过【1000】毫秒的个数超过3个
    #expression: sum(service_percentile{p='50,75,90,95,99'} > 1000) >= 3
    # 每隔10分钟检测一次
    #period: 10
    # 设置5分钟内容相同告警,不重复告警
    #silence-period: 5
    #message: 服务【{name}】在10分钟内分位数【请求响应时间低于:50%、75%、90%、95%、99%】超过1s的请求个数超过3个
  # 【单个服务实例响应时间规则】
  service_instance_resp_time_rule:
    # 服务实例的响应时间超过【1000】毫秒的请求超过 2 次
    expression: sum(service_instance_resp_time > 1000) >= 2
    # 每隔10分钟检测一次
    period: 10
    # 设置5分钟内容相同告警,不重复告警
    silence-period: 5
    message: 服务实例【{name}】在10分钟内响应时间超过1s的请求超过2次
  # 【数据库访问响应时间规则】  
  database_access_resp_time_rule:
    # 数据库访问响应时间超过【1000】毫秒的请求超过 1 次
    expression: sum(database_access_resp_time > 1000) >= 1
    # 每隔1分钟检测一次
    period: 1
    message: 数据库【{name}】在1分钟内响应时间超过10ms的请求超过1次
  # 【端点关系响应时间规则】
  endpoint_relation_resp_time_rule:
    # 端点调用的响应时间超过【1000】毫秒的请求超过 2 次
    expression: sum(endpoint_relation_resp_time > 1000) >= 2
    # 每隔10分钟检测一次
    period: 10
    # 配置告警信息
    message: 接口【{name}】在10分钟内响应时间超过1s的请求超过2次

4.2 配置告警通知地址

修改alarm-settings.yml配置文件:

hooks:
  webhook:
    default:
      is-default: true
      urls:
        - http://127.0.0.1:9092/alarm/notify

4.3 下发告警信息

由于我配置的告警通知地址是项目的接口地址,这样方便我将告警信息投放到不同的接收方,如QQ邮箱,企业微信、微信等等,我这里是将告警信息发给 企业微信机器人

在这里插入图片描述

4.4 测试告警

还是以我们的新增角色接口为例子,多次请求之后,接口响应慢,服务请求成功率下降,都会触发告警。

在这里插入图片描述

查看SkyWalking监控控制台情况:

在这里插入图片描述

4.5 慢SQL查询

在生产环境中,我们经常会遇到一些慢SQL,也可以通过SkyWalking监控查到,如下慢SQL耗时情况,方便我们优化SQL,特别方便。

在这里插入图片描述

总结

SkyWalking 是一款功能强大且易于集成的 APM 工具,适合用于微服务架构下的性能监控、故障诊断和优化。通过其强大的分布式追踪、性能分析、错误监控等功能,我们能够深入了解应用的运行状态,定位问题并进行针对性的优化。

优点:

  • 易于集成:支持多种语言的 Agent,Java、Node.js、PHP 等都可以方便地集成。
  • 实时监控:可以实时查看服务性能、请求链路、数据库查询等信息,帮助及时发现和解决问题。
  • 强大的可视化功能:UI 展示清晰易懂,拓扑图和链路分析非常有帮助。

不足:

  • 配置复杂:对于初次使用者来说,配置可能较为繁琐,尤其是在集群部署时,需要关注各组件之间的协调。
  • 资源消耗:SkyWalking 的后端服务(特别是 Elasticsearch)对资源有一定要求,在大规模部署时可能需要适当扩展,所以一般企业项目线上都不集成SkyWalking 日志采集。

总的来说,SkyWalking 是一个强大的监控工具,能够为微服务架构提供精准的性能和故障诊断。如果你正在使用微服务或云原生架构,SkyWalking 无疑是一个值得考虑的解决方案。