专家管理系统(源码+文档+部署+讲解)

286 阅读2分钟

本文将深入解析“专家管理系统”的项目,探究其架构、功能以及技术栈,并分享获取完整源码的途径。

系统概述

专家管理系统是一个综合性平台,旨在帮助组织高效地管理专家信息、项目进度、审核流程以及系统用户。通过提供首页、专家管理、项目管理、审核列表、抽取记录、日志查询、系统设置等功能模块,系统确保了信息的准确性、项目的顺利进行以及用户操作的安全性。

系统功能说明

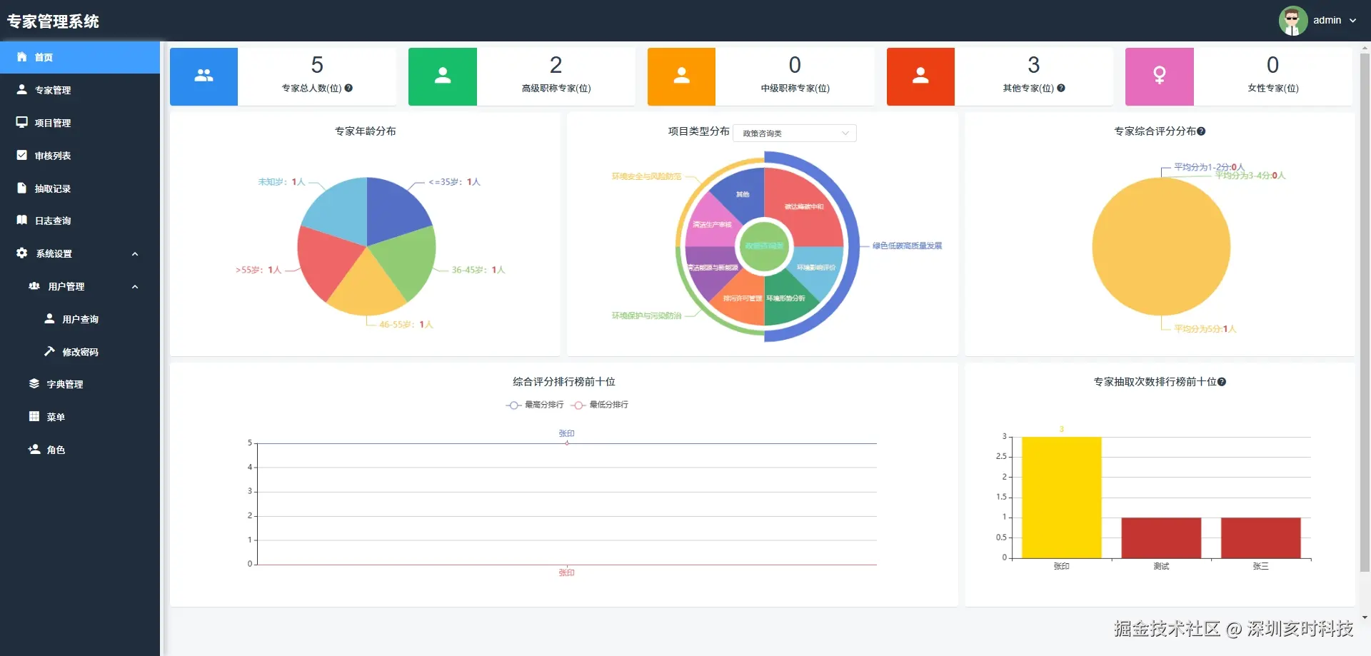
首页

  • 系统的主界面:提供快速访问其他功能模块的入口。

专家管理

  • 负责专家信息的维护:包括添加、编辑和删除专家资料。

项目管理

  • 用于规划、跟踪和控制项目的进度和资源

审核列表

  • 展示待审核和已审核项目的列表:便于管理和决策。

抽取记录

  • 记录系统操作或数据抽取的详细日志:用于审计和回溯。

日志查询

  • 提供日志的搜索和查看功能:帮助用户快速找到特定日志条目。

系统设置

用户管理

  • 用户查询:允许搜索和查看用户信息,支持按条件过滤用户。

  • 修改密码:提供用户修改账户密码的功能,增强账户安全性。

  • 字典管理:管理系统使用的字典数据,如国家、职位等分类信息。

  • 菜单:定义和维护系统菜单项,控制用户界面的导航结构。

  • 角色:管理系统角色及其权限,确保用户访问控制和数据安全。

    末尾获取系统源码

系统主要界面

0.png

1.png

2.png

3.png

4.png

5.png

6.png

7.png

8.png

系统技术说明

服务端

  • MySQL: 5.7+
  • JDK: 1.8+
  • Redis

前端

  • VUE:2.6.14
  • element-ui: 2.15.6
  • NODE:14.21.3 (>=8.9)
  • NPM: >=3.0.0

获取完整源码

想要深入了解本项目的代码实现,并进行二次开发或学习参考,可以私信我获取完整源码。