Grafana 快速搭建go-metrics 仪表盘备忘

408 阅读3分钟

使用Docker安装Grafana的过程相对简单,以下是详细的安装步骤:

一、检查Docker安装

首先,确保你的系统中已经安装了Docker。你可以通过运行以下命令来检查Docker是否已安装:

bash复制代码
	docker --version

如果Docker未安装,你需要根据你的操作系统安装Docker。安装步骤可能因操作系统而异,你可以访问Docker的官方文档来获取详细的安装指南。 如果Docker未安装,你需要根据你的操作系统安装Docker。安装步骤可能因操作系统而异,你可以访问Docker的官方文档来获取详细的安装指南。

二、拉取Grafana镜像

接下来,从Docker Hub拉取Grafana的官方镜像。你可以使用以下命令:

bash复制代码
	docker pull grafana/grafana

这条命令会下载Grafana的最新版本镜像。如果你想拉取特定版本的Grafana镜像,可以在镜像名称后加上版本号,例如:

bash复制代码
	docker pull grafana/grafana:10.2.2

三、运行Grafana容器

现在,你可以使用Docker运行Grafana容器。运行以下命令来启动一个新的Grafana容器:

bash复制代码
	docker run -d -p 3000:3000 --name grafana grafana/grafana

这条命令执行了以下操作:

  • -d选项表示以分离模式运行容器。
  • -p 3000:3000将容器的3000端口映射到主机的3000端口,这样你可以通过浏览器访问Grafana。
  • --name grafana为容器指定了一个名称(你可以根据需要更改这个名称)。

四、访问Grafana

在容器启动后,你可以使用浏览器访问Grafana的默认地址:http://localhost:3000(如果你在远程服务器上运行Grafana,请使用服务器的IP地址或域名)。默认的登录用户名和密码都是admin。第一次登录后,Grafana会要求你更改密码。

五、配置Grafana(可选)

  1. 配置数据源:Grafana可以连接多种数据源,如Prometheus、Graphite、OpenTSDB等。你可以在Grafana的管理界面中配置这些数据源。
  2. 创建仪表板和面板:登录后点击左侧菜单的“+”符号,选择“Dashboard”创建一个新的仪表板。在仪表板中,你可以添加不同类型的面板,例如折线图、柱状图等。在面板的设置中,选择相应的数据源,并配置查询。
  3. 设置中文界面:如果你希望将Grafana的界面语言设置为中文,可以在Grafana的设置中进行更改。点击左侧侧边栏的“齿轮”图标进入设置,在“Preferences”中找到“Language”选项,从下拉菜单中选择“简体中文”(Simplified Chinese),然后保存更改。

选择如Prometheus数据源

image.png

创建仪表盘:可以导入现有的模板。grafana.com/grafana/das… 这里有好多。我们用的这个:grafana.com/grafana/das… 可以把10826这个id填上,就能自动创建了。 image.png

image.png

配置一些变量

image.png

把模板默认的字段名改成自己数据源的字段名

image.png

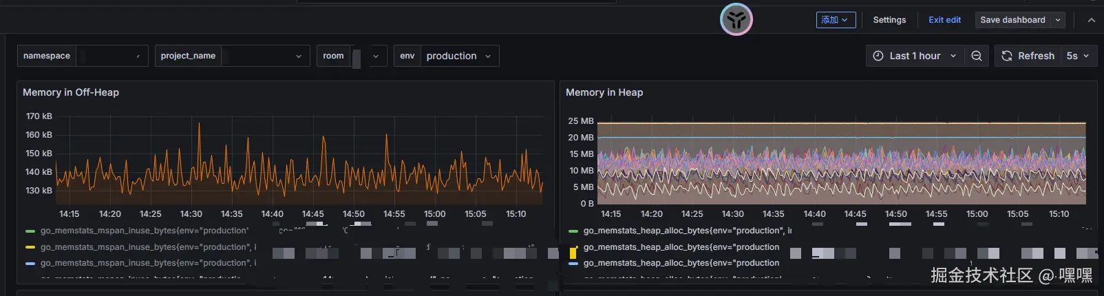
一个看板就搭建好了。

image.png