开箱即用!一个轻量易用的服务器监控!

384 阅读3分钟

大家好,我是 Java陈序员

今天,给大家介绍一个轻量易用的服务器监控,开箱即用!

关注微信公众号:【Java陈序员】,获取开源项目分享、AI副业分享、超200本经典计算机电子书籍等。

项目介绍

Beszel —— 一个轻量级的服务器监控平台,包括 Docker 统计、历史数据和报警功能。

Beszel 由两个主要组件组成:

  • 中心 (Hub): 一个基于 PocketBase 构建的 Web 应用程序,提供用于查看和管理连接系统的仪表板
  • 代理 (Agent): 在要监控的每个系统上运行,创建一个最小的 SSH 服务器以将系统指标传递到中心

功能特色

  • 轻量级:占用资源少,支持 Docker 一键部署
  • 开箱即用:有友好的 Web 界面、简单的配置
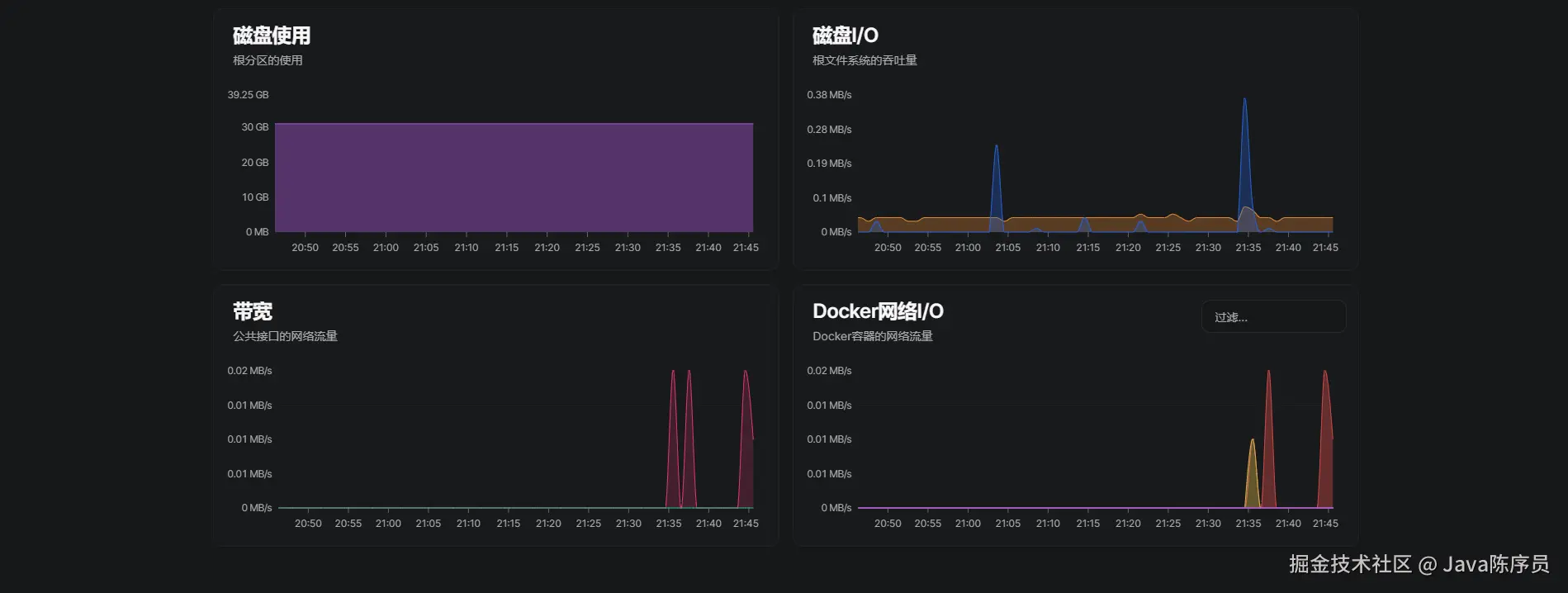
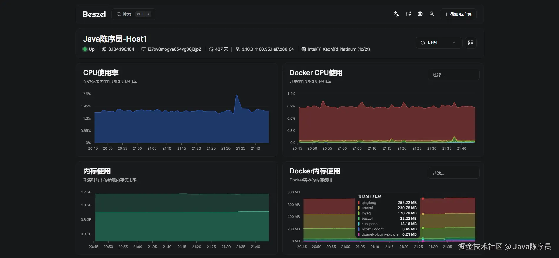
  • 丰富的统计:统计 CPU、内存、磁盘、带宽、温度和系统状态,以及跟踪每个 Docker 容器信息
  • 预警功能:支持发送邮箱、Webhook 预警通知
  • 多用户管理:支持每个用户管理自己的系统,管理员可以在用户之间共享系统
  • REST API: 支持 OAuth 身份验证和 API 访问

安装配置

Hub 安装

Beszel Hub 支持通过 Docker/ Podman 或单个二进制文件进行安装,这里以 Docker 安装为例。

Docker 安装

# 创建挂载目录
mkdir -p data/software/beszel/data

# 一键安装
docker run -d \
  --name beszel \
  -v /data/software/beszel/data:/beszel_data \
  -p 8090:8090 \
  henrygd/beszel

在端口 8090 上启动 Beszel 服务,并挂载 data/software/beszel/data 目录用于持久存储。

容器启动成功后,浏览器访问:

http://{ip/域名}:8090

首次访问,需要创建管理员账户。

登录成功后,点击右上角的添加客户端

填入相关信息后,记得保存公钥,Agent 中需要使用!

Agent 安装

Beszel Agent 支持通过 Docker / Podman 容器、单一二进制文件或 Home Assistant 插件进行安装,这里以 Docker 安装为例。

Docker 安装

docker run -d \
  --name beszel-agent \
  --network host \
  -v /var/run/docker.sock:/var/run/docker.sock:ro \
  -e KEY="公钥" \
  -e PORT=45876 \
  henrygd/beszel-agent:latest

注意

  • 公钥需要填入前面保存的公钥信息
  • Agent 必须使用主机网络模式才能访问网络接口指标,这将自动暴露端口,可自定义暴露端口
  • 如果 Agent 和 Hub 位于不同的主机上,需要在 Agent 主机的防火墙上开放对应的端口权限,以允许 Hub 访问 Agent

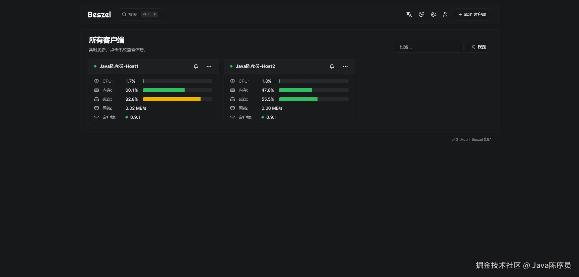
预览截图

Beszel 作为一个服务器监控平台,轻量易用,可以帮助运维人员更好的管理服务器资源,及时发出预警,是一款非常好用的服务器监控系统~

最后

推荐的开源项目已经收录到 GitHub 项目,欢迎 Star

https://github.com/chenyl8848/great-open-source-project

或者访问网站,进行在线浏览:

https://chencoding.top:8090/#/

大家的点赞、收藏和评论都是对作者的支持,如文章对你有帮助还请点赞转发支持下,谢谢!