BI学习笔记(Day 1-2)

495 阅读29分钟

day 1

认识BI

商业智能(Business Intelligence,简称BI),又称商业智慧或商务智能。

BI的定义:
一类由数据仓库、查询报表、数据分析、数据挖掘、数据备份和恢复等部分组成的,以帮助企业决策为目的的技术及其应用

数据分析是商业智能的一个核心解决思路

BI将数据转化为价值

  • 商业智能把一些数据转化成具有商业价值的信息和知识,同时在最恰当的时候,通过某种方式把信息传递给需要的人,是一个能够帮助企业完成决策分析的系统
  • 商业智能是构筑在企业业务系统基础之上,以知识获取和共享为目的的解决方案。它通过对企业内外数据的整合分析,提取出有价值的信息。
  • 商业智能是从大量的数据和信息中发掘有用的知识,并用于决策以增加商业利润,是一个从数据到信息到知识的处理过程。

image.png

image.png

传统数据分析痛点——以财务为例

  • 数据获取自动化
  • 响应需求更及时
  • 分析操作简单化
  • 分析步骤可追溯
  • 统一数据口径
  • 数据安全
  • 数据联动
  • 服务业务支持决策
  • 防控风险

第一个案例:财务分析

XX公司是一家中型企业,随着业务的不断拓展,财务部门需要更精细化地管理和控制各部门的费用支出。公司提供了两张关键数据表:

  • 费用预算表
  • 费用明细表

已知这两张表格,财务部门希望能够通过对历史财务费用的分析来实现:

  • 对未来预算的合理调整
  • 部门费用的控制

1. 数据表梳理
image.png

2. 分析思路
image.png

3. 数据分析开发流程
image.png

步骤

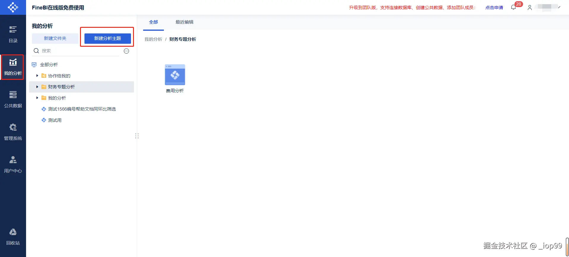
步骤1: 新建分析

「分析主题」是我们在 BI 中进行分析的容器,所有的分析过程都是在分析主题中进行。 如何新建分析主题:【我的分析】-【新建分析主题】

温馨提示: 新建主题的时候选中“全部分析”或者自己新建的文件夹,不要选中“协作给我的”文件夹

步骤2: 添加数据

相关链接

步骤3: 数据编辑

相关链接

步骤4: 梳理表间关系

屏幕截图 2025-01-25 163713.png

找关联字段:主键(唯一标志,比如每个人的身份证ID能够唯一识别一个人)

从业务含义出发,那我们预算表中每月会给不同部门的不同科目制定预算,所以,凭证日期(年月)+部门代码+二级科目三个字段能够唯一确定一条数据,所以三个字段是联合主键

相关链接

步骤5: 构建表间关联关系-主题模型

什么时候用:主题模型是指对同一分析主题下的多个数据表之间,依据关联字段建立起关联关系,实现在组件 中跨表分析的功能。

相关链接

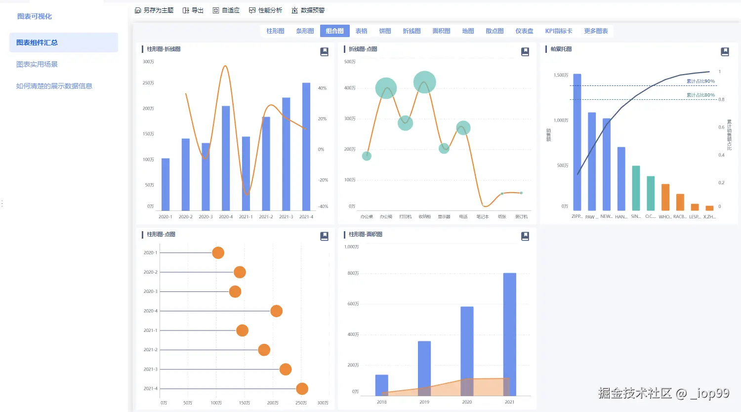
步骤6: 组件中图表可视化

相关链接

步骤7: 增加仪表板交互效果
步骤8: 分享分析成果

day 2

七大行业驾驶舱及常用指标

01 什么是领导驾驶舱

领导驾驶舱,指以驾驶舱的形式通过各种图表形象的展示企业运行的关键指标(KPI),直观地监测企业运营情况,并可以对异常关键指标预警和挖掘分析。

  • 战略型驾驶舱: 战略型驾驶舱,主要用于快速掌握企业的运营情况,监控企业经营情况,使用人员一般是公司CEO等高层管理者。可以看到企业内部的所有数据,包括财务、人力、业务、汇款等重要机密信息,用于高层实时掌握企业的经营情况,保证企业战略的一致性,并通过数据向下落实落地。
  • 分析型驾驶舱: 分析型驾驶舱,主要是用于分析数据之间的关系,方便使用人员通过核心指标数据,通过钻取联动过滤的方式,找到数据异常原因。一般分析型驾驶舱,使用者为中层管理者,他们通过数据异常的问题,与基层员工协调找到问题原因,一起解决实际的难点。
  • 操作型驾驶舱: 操作型驾驶舱,指的是基层员工把实时的数据进行汇总汇报。操作型驾驶舱,可以监控项目的进度和产出,有助于保证项目按照正常进度推进,保证每一天的战略目标的完成度。

三种驾驶舱根据企业的管理,从高层、中层、基层全部都数据化,监控化,实时数据监控,保证企业的高层战略,中层目标,基层执行的一致性,提高企业的管理水平,运营效率。

02 如何设计驾驶舱指标体系

在建设领导驾驶舱之前,首要是调研、规划、提炼指标,一般是建立在对全公司指标体系的基础上,围绕驾驶舱的主题,罗列出核心指标展示。在规划驾驶舱的指标时,需要遵从以下几个原则:

  1. 与战略目标一致: 提升业绩管理的策略重要性,强化业绩管理与策略规划的关系,同时整合业绩管理的重要流程与机制,使业绩目标能上下协调一致,拥有足够的资源实现业绩目标
  2. 结果性指标与过程性指标兼备: 除去结果性指标,如销售额类、财务类指标外,在业务过程中的“过程性”指标也要关注监控。比如围绕业绩的客户分析性指标、产品分析性指标、供应商渠道上分析型指标等,也需考虑在内。这样才能保证分析的闭环,一眼看出问题,做出科学决策
  3. 明确关键指标的因果关系: 一个驾驶舱一个主题,指标之间必然有关系,最常见的是因果关系,比如为了掌握达到策略目标的各关键绩效指标,领导层需要了解各关键指标与策略目标间的因果关系。

指标体系建设的常用方法是通过场景化进行指标体系的搭建,自上而下业务驱动指标体系建设,所以要在特定场景下做好指标体系建设,需要先选好指标,然后用科学的方法搭建指标体系。选指标常用方法是指标分级方法。

指标分级主要是根据企业战略目标、组织及业务过程进行自上而下的指标分级,对指标进行层层剖析,主要分为一到三类, 分别对应公司战略层面、业务策略层面、业务执行层面

  1. 公司战略层面指标: 用于衡量公司整体目标达成情况的指标,主要是决策类指标,这类指标使用通常服务于公司战略决策层。
  2. 业务策略层面: 为达成战略指标的目标,公司会对目标拆解到业务线或事业群,并有针对性做出一系列运营策略,业务策略指标通常反映的是策略结果属于支持性指标同时也是业务线或事业群的核心指标。
  3. 业务执行层面: 业务执行指标通常是对业务策略指标的拆解,用于定位业务策略指标的问题。业务执行指标通常也是业务过程中最多的指标。根据各职能部门目标的不同,其关注的指标也各有差异。业务执行指标的使用通常可以指导一线运营或分析人员开展工作,内容偏过程性指标,可以快速引导一线人员做出相应的动作。

03 行业领导驾驶舱常用指标

制造

整体经营、市场和销售是任何一个企业都会关注的重要数据,而生产环节是制造行业的核心,作为公司及生产业务的管理层,往往需要监管生产效率,包括设备、产线的生产效率。除此之外制造业还会关注供应链等业务。

制造业可做采购分析、生产分析、销售分析三大类常用的领导驾驶舱。

  • 采购分析: 从子集团、公司、供应商、商品、采购部门、采购员等不同视角维度切入分析,看企业的历史采购价格趋势变化,分析采购员的议价能力;可以分析供应商品质,从退货单品、数量、金额占比、频率趋势等方面进行。
  • 生产分析: 生产环节是制造行业的大头,公司及生产基地的管理层,往往需要监管包括设备、产线等的生产效率,对产品的生产情况和生产中各种基本要素所进行的分析,如生产批次、生产质量问题、异常呆滞库存、安全生产、环保管理、装备管理、在制品库存等,从可用率、表现性、质量指数三个方面对设备综合效率OEE进行分解并与目标值对标,进行月、周、日的趋势分析,定位影响设备综合效率的原因,找到问题并解决,提升设备综合效率
  • 销售分析: 帮助公司掌握发货及销售业务在关键环节的进度,实时掌握营销现状、快速发现问题、及时追踪整改关键环节,以保证公司业绩目标达成。

常用指标有:

  • 销售端: 销量、销售额、销售目标达成率、销售同比增长;
  • 发货端: 发货额、发货量、发货目标、发货目标达成、发货同比增长;
  • 开发端: 开发任务达成、上量协议达成、推广任务达成、学术任务达成;
  • 生产效率: 设备综合效率 OEE、产量、合格产量、产品合格率、工时、工时稼动率、定额生产速度、平均日生产速度、性能稼动率。
零售

零售行业的高层管理诉求一般围绕总部运营以及市场销售部门监控整体业务的进展情况,以及各区域、门店或者商品的针对监控管理

零售行业的高层管理诉求一般围绕总部运营以及市场销售部门监控整体业务的进展情况,以及各区域、门店或者商品的针对监控管理,可以展示当前时间点、时间维度、区域 / 门店维度等对业绩进行立体展示,同时展示业绩相关指标。

模块分类: 整体、营运、区域、门店、品类等;

指标分类:

  • 整体概况:销售利润率、目标达标率、销售额、销售量、客单价、来客数
  • 商品运营:品类结构占比、价格段占比、商品连带率、滞销品销售占比
  • 门店运营:销售目标完成率、利润目标完成率、门店折扣率、存货周转
  • 顾客关系:新增开卡数、新开卡率、贡献率、会员客单价

围绕经营情况,领导驾驶舱可以作为企业经营状况的定期体检报告。指标上主要展示影响企业发展的重点指标,为管理层了解企业经营现状提供数据支撑。

围绕业绩,是高层和部门领导最关注的,领导驾驶舱可以展示当前时间点、时间维度、区域 / 门店维度等对业绩进行立体展示,同时展示业绩相关指标。

门店管理方面,门店作战大屏用得居多,用于一线业绩作战,放置在各区域或者门店会议室,上至管理者下至普通员工都可以在大屏看到实时的战绩战况,可实时展门店的当天累积营收额,或者深度实时分析,纵向深入挖掘业务细节点展示订单数、会员订单数、毛利率、业绩达成率、区域销售等,另外横向多维度对比展示门店排行、品类排行、会员增长趋势等。

银行

银行基于多部门多业务线复合需求,需要搭建高效的数据指标体系。通过可视化指标看板,实时监测数据表现,提供多维度、多指标的交叉分析能力,全面支撑各个团队的日常数据分析需求,驱动业务决策。


  • 针对全行主要关注 盈利能力及股东回报、业务规模及结构指标、主要产品定价、成本费用情况、资产质量情况。

  • 针对公司整体以及一些零售、金融市场板块 一般关注损益类指标和规模指标

损益类指标:净收入、净非利息收入、责任利润、责任成本、资产减值损失;

规模指标:资产余额、负债余额、存款日均、贷款余额;

  • 针对对公、小微、零售、信用卡业务 要关注资产质量指标

资产质量指标:不良资产余额、不良贷款率、拨备余额、拨备覆盖率

  • 其他具体要看银行的业务

比如公司银行、交易银行、零售银行、金融市场、资产托管、资产管理……根据具体业务构建有主题的驾驶舱,围绕其做盈利分析、规模分析、风险分析、同业分析

物流

物流大屏指展示公路、水路、铁路、航空等物流数据的大屏,是物流运输行业和物流行业运营管控的常用工具,也可以应用在制造行业、零售行业的物流管理中。交通物流大屏指展示公路、水路、铁路、航空等交通相关数据的大屏,是交通运输行业和物流行业运营管控的常用工具,也可以应用在制造行业、零售行业的物流管理中。

物流运输行业可做物流成本类、客服服务水平和业务流程水平分析领导驾驶舱。

  • 物流成本分析: 运输配送成本、装卸搬运成本、缺货成本、库存货损成本等;
  • 客户服务水平分析: 服务人员专业度、信息完备性、货物完好率、退货率、投诉率等;
  • 业务流程水平分析: 订单数、订单处理效率、运输设备情况、库存周转率、装卸搬运效率。

医疗

以医院管理数据为基础,构建运营管理领导驾驶舱、医院专项运营分析N张图、医院绩效管理一套指标、综合运营决策,从而实现管理维度的多元化、管理粒度的精细化、医疗服务的智慧化,实现医疗成本、医疗质量的双控制,向社会提供最好的服务。

院长驾驶舱:围绕人力、财务、物资、基础运行、综合决策等5大板块关键指标进分析展现,用数据辅助院长做好人财物等各方面的管理和决策提升。

  • 科室运营管理: 各科室的效益分析,门诊、急诊、住院患者的疾病分布,患者流向分布,工作量的实时统计
  • 专题运营分析: 围绕人力资源、财务、资产、设备、科研、教学等N个专题运营分析
  • 医院绩效考核: 绩效管理一套指标,为绩效考核和管理提供支撑
  • 综合决策: 围绕医院经济运行、医疗质量与安全、医疗效率、科研情况、教学情况、风险防控情况等提供决策依据
  • 物资管理分析: 对医院物资用品(包括药品、试剂、高值耗材、低值耗材及办公用品、消毒器械及材料、物资条码等)、资产(房屋、医疗设备、后勤设备、无形资产、在建工程)内容的分析。

  • 门急诊运营: 门诊就诊人次、急诊就诊人次,门急诊总人次,门急诊总收入、门急诊次均费用、门急诊次均药费、门急诊药占比、门诊耗材占比等

  • 住院运营: 空床数、床位空置率、病床使用率、累计入院人次;主要均次费用、出院人次、住院收入、出院患者平均住院日、主要药占比和主要耗材占比等

  • 手术情况: 出院患者手术例数、出院患者手术占比、住院三四级手术率、出院患者微创手术占比、手术患者并发症发生率、手术患者死亡率等

  • 检验情况: 包括门诊、住院、急诊、体检检验人次;门诊、住院、急诊、体检检验项次等

  • 药学指标: 药品概况、门急诊药品概况、住院药品概况、抗菌药物分析等

  • 医保指标: 门急诊医保概况:包括急诊医保人次、门急诊医保费用、门急诊医保药费用等; 出院医保概要:包括主要医保人次、住院医保费用、住院医保药品费用、住院医保次均费用等

  • 检查情况: 包括门诊、住院、急诊、体检检查人次等

教育

学校领导驾驶舱以驾驶室的方式,根据详细的评价指标体系,将收集的数据信息根据各种各样普遍的数据图表艺术化、形象化、细化,即时体现学校运作的重要指标值,形象化的检测学校运行状态,供学校领导层按时汇报工作。

  • 综合校情: 包括师资队伍、学生概况、图书借阅、学生门禁
  • 办学条件: 包括教育经费,图书馆藏书,开设课程门数,固定资产总值,占地面积
  • 师生情况: 包括教职工人数,本科人数,专职教师数,应届本科生毕业率,应届本科生就业率
  • 学科专业: 包括专业学科门类数、本科专业数、专业大类数、硕士点数、博士点数
保险

保险公司是一个销售驱动型的企业,各业务线各部门各级领导都会比较关注保费的销售情况,他们的KPI考核通常围绕保费、人力两方面。

经营分析(KPI)管理类:

  • 围绕业绩的销售大屏对每个保险公司来说都是需要的,通过销售大屏了解每日签单情况,信息公告等,帮助管理层监控KPI执行情况,提高数据信度、效度,并激励业务部门完成KPI。
  • 通常展示的指标有:业务达成情况、同期同比、保费完成率,险种排名分析,客户续保情况

风控管理类:

  • 数字化风险管理,偿付能力风险、保险风险报告、市场风险报告、信用风险报告、声誉风险报告、战略风险报告、操作风险报告和流动性风险报告和资产负债管理看板 7大风险主题看板,清楚一目了然地从管理层的角度看到公司整体的风险情况。
  • 指标:总账的数据和风险流程的数据包括但不限于偿付能力比率、整体风险容忍度、整体风险限额、综合成本率、赔付率、流动性覆盖率、投资收益率。

财务分析类:

  • 财务总概况:整体展示包括利润、收入、总费用、IE损失以及综合成本在内的指标,并做到向下钻取单个指标的功能。
  • 财务单指标多维度分析:具体展示总表中五个指标之一,根据业务性质、渠道、分公司和险种等多个维度对单一指标进行分析,并实现多个维度间的联动。

常见业务场景主题

财务主题

image.png

  • 收益力分析 即企业获利能力分析。 它是公司持续存在和发展的必要条件, 也是决定和影响公司股票投资者获得的股利和差价利润多寡的主要因素。
  • 安定力分析 即企业偿债能力分析。通过此项分析,能检验企业的经营基础是否稳固、企业财务结构是否合理、偿债能力是否具备的指标。
  • 活动力分析即企业资产运用效率分析。用于衡量企业是否充分利用其现有资产的能力,检验企业经营的效率,促进资产的充分利用。
  • 成长力分析 即企业发展能力分析。主要考察企业各项指标的增长状况,洞察企业的发展前景,及时做出相应的调整。
  • 生产力分析 即企业生产控制分析。 主要对 “产品”制造成本、“产品”销售和管理预算的执行情况、投产比、附加产值等进行控制。
收益力分析安定力分析活动力分析成长力分析生产力分析
财务杜邦分析流动比率分析现金流量分析营收增长分析人均效能分析
主营收入分析资产负债分析存货周转率分析资产增长分析生产成本控制分析
毛利润额分析负债结构分析负债结构分析资本积累分析生产费用控制分析
净利润额分析现金比率分析应收账款周转率分析利润增长分析多维预实分析
风险指标预警跟踪趋势预警跟踪改善异常指标推送改善成本费用变动分析数据异常推送预警
收益力分析之盈利总览
  • 业务问题: 管理者无法快速了解企业整体的盈利状况和能力,往往需要多部门协同取数作图,再发送邮件进行查看,流程长且费时费力
  • 业务目标: 管理者能随时随地监管企业整体盈利相关的动态数据,减少不断取数作图并发送邮件的流程,实现敏捷分析
  • 解决策略: 通过构建企业盈利能力总览大屏,可视化动态监控毛利率、净利率、市盈率等核心比率指标,结合成本、费用和时间趋势变动情况,使管理者能快速了解企业盈利能力,寻找盈利能力弱项,督促有关部门进行改善

image.png

核心指标:毛利率、净利率、市盈率、总资产报酬率

销售主题

销售运营管理是围绕业务目标,找出影响目标的关键因素,制定策略,并充分调动人、财、技术、组织方式等各种资源,以全力支持业务目标实现,以最有效率和最佳投资回报率(ROI)的经营管理过程。核心使命是围绕机会线索和增长点配置资源,不断探索机会点和增长点,支撑企业战略的执行和落地,实现愿景和资源之间的匹配。

八大核心职能

支撑体系
image.png

销售结果复盘分析——结果到原因关联分析体系

image.png

人事主题

基于企业规模不断扩大,提高决策科学性和合理性的需要,根据公司做精做细的经营方针,建立与之相适应的人力资源分析体系。分析主要从管理财务角度进行,以指标形式予以体现。

image.png



运营主题

运营数据分析是企业管理和决策的重要工具。通过对各种数据的收集、整理和分析,可以帮助企业了解自身的运营状况和经营成果,发现问题和优势,制定更加科学的经营决策,提高企业的经营效益和竞争力

  • 销售: 企业运营的核心。通过对销售数据的分析,可以了解销售情况和趋势,找到销售瓶颈和机会。销售数据分析的主要指标包括销售额、销售量、销售增长率、销售额占比等
  • 客户: 企业的重要资产。通过对客户数据的分析,可以了解客户群体和行为,提高客户满意度和忠诚度。客户数据分析的主要指标包括客户数量、客户来源、客户满意度、客户流失率等
  • 产品: 企业的核心竞争力。通过对产品数据的分析,可以了解产品销售情况和趋势,提高产品质量和满意度。产品数据分析的主要指标包括产品销量、产品销售额、产品市场份额、产品质量等。
  • 市场: 企业运营的外部环境。通过对市场数据的分析,可以了解市场规模和趋势,找到市场机会和威胁。市场数据分析的主要指标包括市场规模、市场增长率、市场份额、市场前景等
  • 竞争: 企业运营的重要因素。通过对竞争数据的分析,可以了解竞争对手和行业情况,制定更加有针对性的竞争策略。竞争数据分析的主要指标包括竞争对手数量、竞争对手市场份额、竞争对手优劣势等

运营数据分析的指标可以分为两类:核心指标和辅助指标。

核心指标是衡量企业运营状况和经营成果的关键指标,通常只有几个。辅助指标是核心指标的补充和支持,可以为管理决策提供更多的信息和参考,帮助企业了解和提高其运营、客户满意度和盈利能力,常见的运营数据分析指标有:

  • 转化率
  • 流失率
  • 客户获取成本(CAC)
  • 用户生命周期价值(LTV)
  • 净推荐值(NPS)
  • 客户满意度评分(CSAT)
  • 平均订单价值(AOV)
  • 留存率
  • 每次点击成本(CPC)
  • 点击率(CTR)

常见分析模型

分析模型 - 数据分析必备能力

image.png

RFM 模型

什么是 RFM 模型

衡量客户价值客户创利能力的重要工具和手段。在众多的客户关系管理(CRM)的分析模式中,RFM模型是被广泛提到的。该机械模型通过一个客户的近期购买行为、购买的总体频率以及花了多少钱 3 项指标来描述该客户的价值状况。

RFM 模型分析
  • R值(最近一次交易距今时间) 用户最近一次交易距今的时间。间隔时间越短,则值越大,这类客户也是最有可能对活动产生反应的群体,核心反映用户的活跃度

  • F值(交易频率) 客户在限定的时间内所购买的次数。我们可以说最常购买的顾客,也是满意度最高的顾客,核心反应用户的忠诚度

  • M值(交易金额) 用户的交易金额,可以分为累计交易金额和平均每次交易金额,根据不同的目的取不同的数据源进行建模分析,核心反映用户的购买能力

客户分类客户特征
111(重要价值客户)最近消费时间近、消费频次和消费金额都很高,必须是VIP啊!
101(重要发展客户)最近消费时间较近、消费金额高,但频次不高,忠诚度不高,很有潜力的用户,必须重点发展
011(重要保持客户)最近消费时间较远,消费金额和频次都很高
001(重要挽留客户)最近消费时间较远、消费频次不高,但消费金额高的用户,可能是将要流失或者已经要流失的用户,应当急于采取挽留措施
110(一般价值客户)最近消费时间近,频率高但消费金额低,需要提高其客单价
100(一般发展客户)最近消费时间较近、消费金额,频次都不高
010(一般保维客户)最近消费时间较远、消费频次高,但金额不高
000(一般挽留客户)都不高
RFM 模型实现思路

image.png

RFM 可视化

image.png

RFM 模型分析结果辅助业务决策
客户分类最近交易距离当前天数(粘性)消费频率(忠诚度)消费平均金额(收入)对应运营策略
111(重要价值客户)111重点维护
101(重要发展客户)101提升频率
011(重要保持客户)011及时召回
001(重要挽留客户)001重点召回
110(一般价值客户)110提高消费
100(一般发展客户)100快速吸引回购
010(一般保维客户)010适当召回
000(一般挽留客户)000佛系管理

KANO 模型

日本质量管理大师、东京理工大学教授狩野纪昭(Kano Noriaki)博士提出的用于分析和规划质量与顾客满意度的工具,其主要特点是将质量分为三个不同需求层次,并基本型需求期望型需求兴奋型需求通过简单的二维坐标轴揭示了顾客满意度与不同质量需求层次的关系。

KANO 模型解析

A 基本性需求(理所当然质量): 客户认为产品“必须有”的属性或功能,是最基本需求的满足。

  • 特点:当其特性不充足(不满足顾客需求)时,顾客很不满意;当其特性充足(满足顾客需求)时,顾客认为是应该的,无所谓满意不满意,充其量也就是满意。

B 期待性需求(一元质量): 要求提供的产品或服务比较优秀,但并不是“必须”的产品属性或服务行为。当没有满足这些需求时,顾客就不满意。也就是说一元质量的充足程度与顾客的满意程度呈线性关系。

  • 特点:有些期望型需求连顾客都不太清楚,但是是他们希望得到的;在市场调查中,顾客谈论的通常是期望型需求;期望型需求在产品中实现的越多,顾客就越满意;

C 兴奋型需求(魅力质量): 要求提供给顾客一些完全出乎意料的产品属性或服务行为,使顾客产生惊喜。

  • 特点:魅力质量往往是质量的竞争性元素(产品的卖点)。当其特性不充足时,并且是无关紧要的特性,则顾客无所谓;当其特性充足时,顾客感到惊奇,并超出期望的满意。
  • 亮点:具有全新的功能,以前从未见过;引进一种以前没有见过的新机制、服务新政策等,顾客忠诚度得到极大提高;一种非常新颖的风格。
KANO 模型应用

KANO 分析模型是对用户需求分类和优先排序的有用工具,以分析用户需求对用户满意的影响为基础,体现了产品性能和用户满意之间的非线性关系

举例场景: 产品经理经常会遇到非常多的产品需求, 开发同学忙的不可开交, 用户又似乎什么都想要。开发产品资源有限怎么才能捞出真正的用户需求?给真正重要的需求高优先级?

解决方法: 引进 KANO 模型,进行系统的需求梳理,对需求进行分析和提炼,确定需求优先级,提高响应效率。

KANO 分析

image.png

KANO 模型分析结果辅助业务决策

决定此次功能更新增加「功能2、功能3、功能5、功能8」。有了数据支撑,大家都很认同他的决定,罕见的没有出现以往为增加哪个功能而争得不可开交的局面,提升了效率。

波士顿矩阵分析模型

波士顿矩阵(BCG Matrix),又称市场增长率-相对市场份额矩阵、波士顿咨询集团法、四象限分析法、产品系列结构管理法等。

波士顿矩阵将产品类型分为四种,通过销售增长率(反映市场引力的指标)和市场占有率(反映企业实力的指标)来分析决定企业的产品结构

杜邦分析模型

杜邦分析法利用几种主要的财务比率之间的关系来综合地分析企业的财务状况,用来评价公司盈利能力和股东权益回报水平,从财务角度评价企业绩效。

其基本思想是将企业净资产收益率逐级分解为多项财务比率乘积,这样有助于深入分析比较企业经营业绩。

ABC 分析(帕累托)模型

ABC 分类法(Activity Based Classification)全称应为 ABC 分类库存控制法。又称帕累托分析法或巴雷托分析法、柏拉图分析、主次因分析法 、ABC分析法、ABC 管理法,平常也称之为「80 对 20」规则。

分类重要性说明
A非常重要数量占比少,但是价值最高,占总值的 80%
B比较重要没有A类那么重要,介于 A、C 之间
C一般重要数量占比大,但价值占比很小,占总值的 10%
ABC 分析(帕累托)核心思想

少数项目贡献了大部分价值。以款式和销售量为例:A 款式数量占总体 10% ,却贡献了 80% 的销售额。