推荐一款基于koa2+vue3的RBAC权限管理框架!界面有点好看!

3,139 阅读2分钟

引言

不久之前,我基于Vben Admin 5(Vben5)前端框架开发了一套全面的RBAC权限管理系统界面。这套系统涵盖了用户管理、角色分配、菜单配置以及细粒度的权限控制等核心功能模块。为了支持前端的高效开发与测试,我们不仅准备了通过Apifox定义的mock数据接口,还提供了Spring Boot和Flask两种不同技术栈的后端实现选项。而在本次介绍中,我们将重点探讨使用Koa2构建的后端解决方案,它为开发者提供了一种轻量且高效的Node.js服务器端选择,确保前后端无缝对接的同时,也体现了现代Web应用开发的灵活性与可扩展性。

技术选型

名称网址版本备注
NodeJsnodejs.org/zh-cnv20.16.0作者在该版本下开发测试的
Mysqlwww.mysql.com/5.6+、8.0+数据库
koawww.koajs.net/^2.15.3Web框架
typeormtypeorm.bootcss.com/^0.3.20ORM框架
jsonwebtokennpmmirror.com/package/jso…^9.0.2jwt

安装指南

后端工程

克隆项目
git clone https://gitee.com/mldong/mldong-koa.git
进入项目目录
cd mldong-koa
安装依赖包
npm install --registry=https://registry.npmmirror.com
创建数据库
  • doc/sql/mldong-plus1.0.sql
修改配置

.env.development

DB_HOST = "192.168.1.160"
DB_PORT = 3306
DB_USER = "root"
DB_PASSWORD = "8Eli#gr#AUk"
启动服务
npm run dev

前端工程

克隆项目
git clone https://gitee.com/mldong/mldong-vben5.git
进入项目目录
cd mldong-vben5
安装依赖包
pnpm install
修改配置

apps/web-antd/vite.config.mts

import { defineConfig } from '@vben/vite-config';

export default defineConfig(async () => {
  return {
    application: {
      nitroMock: false,
    },
    vite: {
      server: {
        proxy: {
          '/api': {
            changeOrigin: true,
            rewrite: (path) => path.replace(/^\/api/, ''),
            // 代理目标地址
            target: 'http://localhost:3000',
            ws: true,
          },
        },
      },
    },
  };
});

启动服务
pnpm run dev:antd
访问

http://localhost:5666

账号密码:superAdmin/123456

演示效果

登录

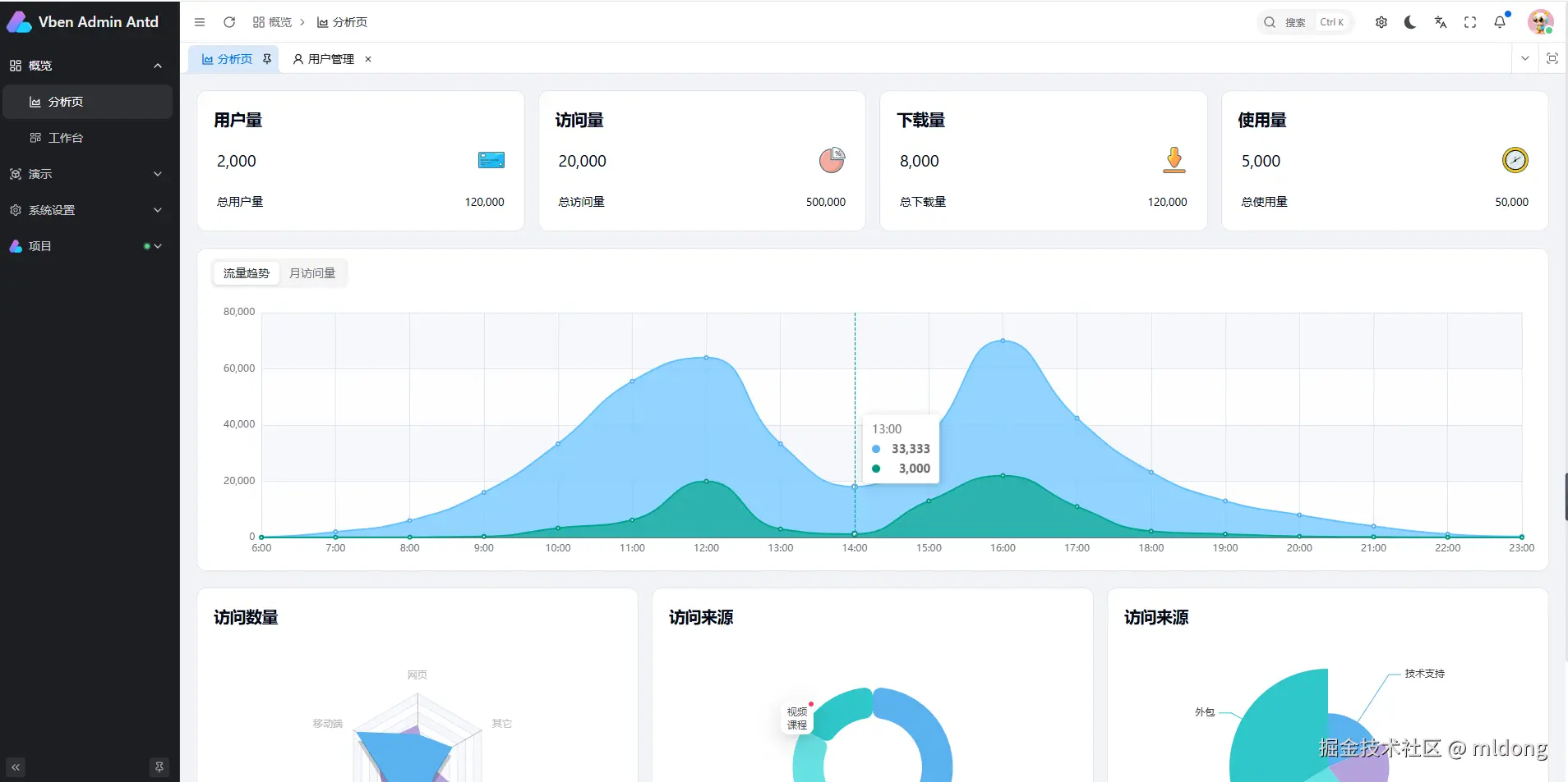
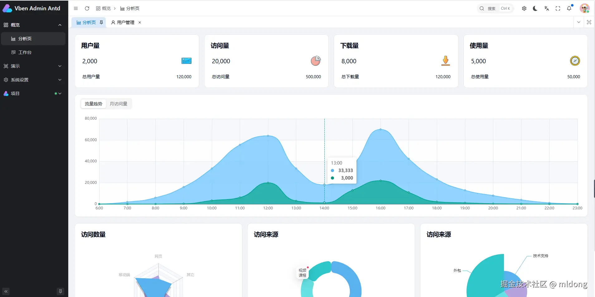
首页

用户管理

角色管理

授权菜单

成员管理

菜单管理

前端路由

可通过同步路由菜单将前端路由同步到菜单管理

结语

目前,我们已成功实现了系统最核心的功能模块,包括用户管理、角色分配、权限控制以及菜单配置。这些基础构建块为系统的安全性和灵活性提供了坚实保障。展望未来,我们将持续迭代,逐步丰富和完善其他高级功能,致力于为用户提供一个更加全面且高效的RBAC权限管理解决方案。在此过程中,我们诚挚地邀请广大开发者和爱好者们保持关注,一同见证这一旅程中的每一个进步与创新。

项目地址