万字长文:京东保险供应链的前世今生

518 阅读28分钟

作者:京东保险 李赟

跨入2025年的第一天,回顾牵头保险产品供应链系统建设的四个年头,4年间经历的林林总总,记录下从乱而无序到行业第一的发展历程,也为2025年开个好头。

前文《【京东保险-技术平台部-平台研发部】一群AI卖保险的程序员》提到,供应链研发就是负责从保险公司进货,进货快是最核心的价值。区别于实体商品,保险产品作为一种虚拟商品,整个交易过程都需要与保险公司进行实时的交互,严格按照保险公司对产品的各项细节要求进行展示、填单、投保、核保、保全、理赔。但如果每个业务系统都完成这一系列复杂的工作,整体效率会非常低下。所以,保险供应链研发,负责把各家保险公司的差异进行标准化,对内部各交易场景,我们就是一家标准保险公司。对外部保险公司,我们代表京东保险制定接口标准,并完成所有保险公司之间差异的兼容。供应链能力的建设从工作基本靠吼,到保险公司覆盖率第一,经历了一个漫长且艰辛的历程...

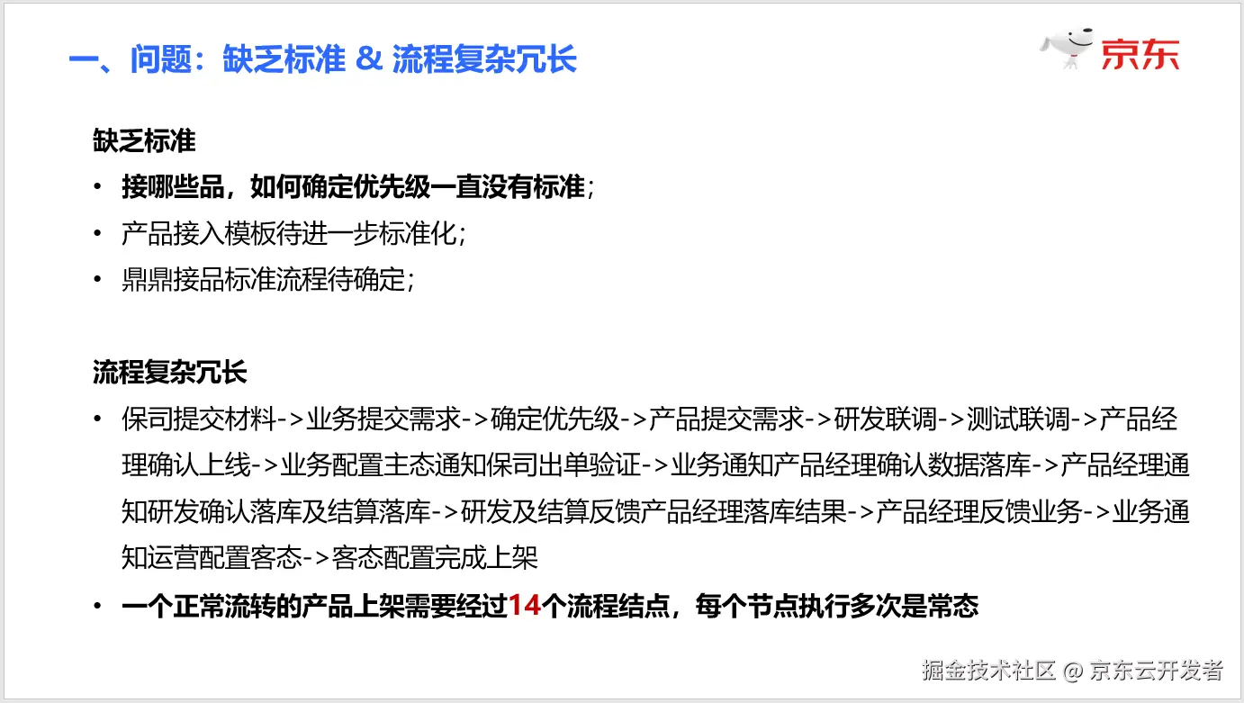
第一阶段:2021年初,乱而无序,工作基本靠吼

一、初识“接品”,缘起到入局

入职京东的第一天,我的工位旁边坐着一位负责接品的研发小姐姐,人称霞姐。霞姐工位总是熙熙攘攘,人头攒动,来来往往络绎不绝,霞姐本人也时常在工位情绪崩溃,大发脾气。我好奇地问了身边另一位同事,霞姐负责什么工作,带我熟悉环境的同事告诉我,“霞姐负责接品,这活儿贼烦,千万别碰”。“接品”这个两个字就此走进了我的职业生涯,至于什么是接品,也跟同事简单请教了一下。就是经纪或代理公司把想要销售的保险产品,从保险公司对接过来,在京东的系统上线之后,才可以销售。似乎并不复杂,“好在”我当时并不负责这个工作,至于“千万别碰”只是留下了一丝敬畏和好奇。

时间很快来到2020年的10月份,我开始负责质量效能工作,主要包括测试团队和项目管理的职责,开始正式参与到“接品”的工作中,崩溃,也就此开始了......





二、入局容易、破局太难

成为接品工作中的一环之后,最明显的体感就是琐碎,产品对接是所有经代业务开展的最基本前提,属于基本工作中的基本工作,所有业务部门都会提出需求,都说着急是常态。当时参与接品工作的每个人都仿佛身处战乱中的加沙地区,满地碎片的同时,还不定时不定点爆炸(注:碎片化的工作状态是日常,爆炸一般就是某个老板来催进度了😂)。

1. 信息爆炸

为了更深入了解具体情况,找到解决方案,我让组内小伙伴把我拉进所有的沟通群和邮件组,不论内外。她当时犹豫了3秒种,第二天早上9:00之后,我才明白她犹豫的原因。因为我一口气进入了50多个群,以微信群为主,包括已经建立合作关系,进入产品对接状态的保险公司。以及有计划对接,但还在沟通讨论过程中的保险公司。还有产品已经上线,但遇到问题的保险公司。保险公司的上班时间极其统一,每天早上9:00钟开始,持续到下午5:30之间,除11:302:00之外,群内的消息会以13条/秒的速度更新,看都看不过来,更回复不过来。信息的爆炸并不仅限于外部,内部参与人数同样众多,每一款产品在上线过程中都会经过10多个岗位,同时并行推进5个产品,就会有50个不同的状态,这些状态的变更全部在线下口口相传,不是没想过标准化和线上化,是一个产品又一个产品的对接,之前还没有人牵头去梳理这个工作。

2. 职责不清

接品工作的总体负责人是谁?当时阶段下这是个哲学问题,因为工作内容的特殊性,曾经被冠以“负责人”的同事都会快速离职。在没有明确负责人的阶段,各相关方处于混战状态。问题似乎已经非常明确了,我们需要一个专门负责接品的牵头人,这个人需要统筹所有的信息和工作状态。有幸我们恰好入职了一名产品经理,以无知者无畏的心态开始负责接品工作,但很快,就坚持不住了。其中除了在几十个群里进行沟通之外,还有两项工作是非常好的缩影。一个是每周五主持“接品周例会”,另一个是每周六向所有相关方发送“接品周报”邮件。

接品周例会是当时著名的撕扯大会,所有相关方每次参会都要20~30人,明面是信息对齐会和计划沟通会,其实就是抢夺有限的产研资源,可以让自己部门的产品获得更高优先级。至于如何确定优先级的标准,一言难尽(下一节在“优先级混乱”部分会具体介绍)。最终问题的焦点,聚焦到了 “什么时候可以不分优先级,想接尽接” 就好了。但想得挺好,在局面得到彻底扭转之前,这个撕扯会还得继续下去....

接品周报不难理解,就是每周更新接品的最新状态,但由于信息非常琐碎,每周一名产品经理+一名实习生,都需要花超过4个小时整理周报,才能保证周报中内容的准确性。

3. 优先级混乱

当时的组织架构属于业务闭环型结构,互联网保险产品分为人身险产品部和财产险产品部,鼎鼎保代(现在的京东保代)侧重线下寿险产品对接,京东生态体系内的商家险、延保的投保需求虽然也属于财产险品类,但与互联网直销的财产险分属不同业务部门,相互之间在业务上不需要协同。再加上各级领导在商务沟通过程中会有插队的高优先级需求,各保险公司也会通过各层关系争取优先级,当时的优先级基本处于比职级和嗓门的状态,但产研团队需要承接各方的挑战。

4. 流程冗长

一个正常流转状态下的保险产品,从商务对接到上架可销售,一共需要多少个步骤?当时的答案是14个,还不包括每个主节点中的分支环节,并且其中每个节点执行多次是一种常态。





三、破局有道,道阻且长

读到这里,不难发现,接品工作需要一套标准化的流程机制去拉通各个方面的信息,通过一套系统进行流转。明确好各方的职责边界和上下游协同机制,就可以有效改善当时的状态。这个所谓的方法,其实每个参与过这项工作的同事都可以快速得出这个“解决方案”,但这个机制需要规范几十个人的行为标准,系统化又没有对应的产研资源可以快速介入(品都接不过来,哪有资源搞个新系统)。好在经过2个多月的沉浸式接品,问题都明确定位出来了,当年的解决方案如下:





PS:时隔4年再看当年汇报的PPT,解决方案写了如此务虚的标题,自觉非常雷人。再往深入想,其实更主要的是当时对于能否 彻底解决问题的信心不足,口号喊得响亮一点儿,除了具有汇报效果之外,也是给自己打气。

现在方法有了,如何解决没有系统的问题,咨询了身边很多同事,“咱公司有没有一个可以自由配置表单和审批流程的系统?无所谓长什么样,能流转就行”,得到的答案是没有。本着不信邪的心态(主要是觉得我们这么大的一线互联网公司,不可能没有这样的痛点,毕竟是个跟行业无关的通用流程引擎)。在疫情居家办公的一天,在CF上搜到了当时刚上线不久的XBP系统。果断联系到XBP的运营同学,开通了账号,配置了第一个接品流程,可用,大喜过望。第一阶段的基本问题,解决了。





自2021年1月将XBP引入保险业务流程,截止发稿近4年时间,供应链建设也伴随了XBP系统的持续迭代。XBP的易用程度之高,导致后期想推动业务团队转回保险自有系统也着实费了一段时间。时间过去太久了,没找到当时跟我对接的XBP产品经理,希望如果能看到这篇文章的话,能跟我取得联系,万分感谢。

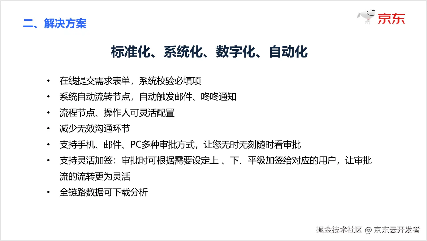
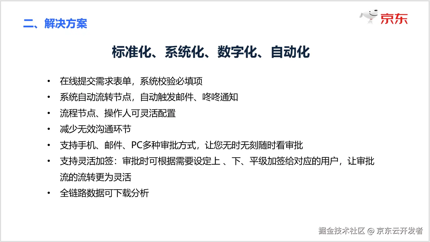
第二阶段:2022年,快一点!统一标准,全面下沉

有了XBP的助力和各部门对标准流程的逐渐适应,2021~2022年接品工作进入了新的阶段。在技术层面统一标准,让各业务线的交易系统以及各保险公司的IT团队,可以通过统一的标准进行开发,降低标准不同造成的研发资源浪费,缩短产品对接周期,是2022年的主要工作目标。

自京东保险经代业务成立以来,系统的归属、组织架构和人员经历了多个发展阶段,在2021年初,各业务系统直接对接保险公司的情况仍然存在,自然形成了多套差异化较大的对接标准。要推动统一标准,对内对外都是一项大工程,好在保险产研团队快速达成了共识,优先在职责上统一由一个研发团队与保险公司进行对接,就是现在的保险供应链研发部(当时称为“保库团队”,还不是一个独立的部门)。但凡事都有两面,问题紧跟着就来了。统一对接就最容易成为瓶颈,“接品进度卡在了供应链研发”的声音似乎每个月都会有,但人力不足恐惧症,肯定不是通过持续加人来解决的。





既然2021年初的标题第一句就是“标准化”,势必要把标准落实到位,团队顶住压力,一边交付产品,一边持续推进标准接口的改良和推广应用,熬过了沉寂又扎实的一年。截止2022年底,内部所有交易系统在投保、退保、回执、回访等9个能力域实现了统一标准。并对外部保险公司更新并切换为统一的标准接口,为2023年推行开放平台奠定了基础。整个2022年,供应链团队完成了107款保险产品的对接,全部以京东保准接口进行对接,随着标准的落实,供应链的对接周期可以维持在5天左右,不再成为卡点。但新的挑战,也在2022年浮出了水面,虽然伤害性不大,污辱性确极强。

四、线下寿险,它来了

自2021年7月份以来,随着组织架构的调整,保代业务团队和经纪业务团队进行了整合。提出了线下长期寿险的产品对接需求,第一家,就是百年人寿。这是一段从确定需求,到系统上线经历了9个月的可怕经历,超过了所有人的预期。

在百年人寿之前,供应链对接的产品都是在互联网上销售的产品,以京东生态场景为主。各保险公司同意按京东接口标准进行开发。但进入线下长险,在没有绝对业绩支撑之前,是必须按保险公司的标准进行开发的,且不论是开发联调节奏、还是加密方案、拉通专线等等方面,都需要按保险公司的要求来。其中必须走专线这一项需求,就是在产品上线前一周提出的必要条件,光这一项就增加了2个月的周期。

百年人寿的这一次对接,开启了以保险公司接口为标准进行对接的新时代,为2024年的“保链天下”专项埋下了伏笔。说它伤害不大,是因为当初业务发展并不强依赖保险公司的API对接。说它污辱性确极强,是因为在互联网行业,9个月什么都可能被颠覆。

第三阶段:2023年,更快一点!!开放平台,在线联调

进入2023年,随着供应链接口标准化的程度越来越高,如何能更快一点,投入的人力更少一点,成为了2023年的主旋律。恰逢2023年业务部门提出了保险品牌营业厅的规划,单这一个业务场景就需要在当年至少完成180款产品的对接上线,远超过2022年全年的总量,按当时的对接速度和人力投入是不可能完成的任务。把更多的工作在线上自动化完成,是主要路径。2022年完成的标准化建设,实现了统一标准,但缺少对外的高效沟通协作机制,研发人员还是需要在微信群里回复问题,与保险公司和内部各业务系统进行联调,沟通的时间大于写代码的时间。









2023年,接品开放平台正式投入运营,完成了所有接口从文档到在线联调、到保险公司接口状态监控的全面线上化,保险公司不再需要依赖京东的研发查询日志才能进行联调,在开放平台就可以自主完成任意产品的报文生成和联调。第一次实现了产品并行对接数量和研发人力数量的解耦。





2023年全年,供应链完成了269款产品的对接,但同时投入的接品产研人力减少了50%,人均接品效能对比2022年提升了4倍。然而,继2022年折戟百年人寿之后,2023年我们迎来了陆家嘴国泰人寿,还是熟悉的配方,还是熟悉的味道。

五、线下寿险,它又双叒来了

在2022年百年人寿的API对接投入了过多的资源,周期太长,佐证了该模式不适用于短期的业绩目标场景,更适合于需要建立长期合作的保险公司。2023年7月,业务部门和位于上海的陆家嘴国泰人寿保险达成了合作协议。有了上一次百年人寿的对接教训,团队做好充分的准备,紧盯保险公司的进度,过程中有任何延迟随时升级。为此安排了专人开日清日节会,专程出差去上海和陆家嘴国泰的CTO进行了沟通,双方在沟通效率上把能排除的风险点都排除了。最终,从产研介入到产品上架销售,一共花了3个月零8天的自然日周期。事后整个团队开复盘会,详细梳理了这3个月过程中发生的每一件事,发现在当前模式下不进行彻底变革,极限周期也需要2个月左右。因为过程中重度依赖保险公司的节奏和时间,这在2024年的泰康人寿和招商仁和的对接中,也得到了印证。面对这个局面,如何再次破局,成为了新的挑战。





第四阶段:2024年,再快一点!!!保链天下,行业第一

经历过百年人寿、陆家嘴国泰人寿、太康人寿和招商仁和人寿之后,我们意识到,不改变思路寻求变革的话,以保险公司API为标准对接一家线下寿险公司,并完成第一款产品的上架销售,极限效率是2个月。这在瞬息万变的市场中,是无法满足要求的。想要再快一点,除非我们把国内所有的保险公司都对接一遍,不论它是否跟京东开展合作,只要它还存在,我们就把它接上。市场上哪个保险公司出了新产品、市场爆款,只要商务层面能达成合作,技术团队都可以以最快的速度上架。好在这个世界上的保险公司是有限的,范围缩小到中国大陆地区,一共有180家保险处于运营状态。不过想的倒是挺好,实现起来困难重重。

1. 外部挑战

刚开始,项目组面临着来自各个方面的质疑。经常会有人问:“我们为什么要投入这么多研发资源来做这件事?现在又没有业务需求,不创造价值,什么时候能创造价值不确定,这不是浪费资源吗?”。有这种质疑很正常,在业务主导的需求交付逻辑下,这么思考问题完全正确。但亲历者都知道,业务主导模式下的交付效率已经不可能再有较大的突破了。面对这种质疑,由衷感谢领导给予的认可和支持。市场的变化是瞬息万变的,只有在全行业处于产品供给效率的第一名,才有可能持续助力业务赢得市场先机。

2. 自我怀疑

除了来自外部的质疑,项目组内部也存在自我怀疑。“保险公司的文档,需要我们去想办法获取吗?我们又不认识保险公司的人,这样对方会不会觉得很排斥。这是我们的本职工作的内容吗?如果我们拿到错误的文档,是不是会白白浪费时间,将来还会推倒重来?”。为了打消大伙的顾虑,项目组组织了一次研讨会,让每个人把最真实的想法都说出来,一项一项进行了解答。虽然我也并不是对每个问题都有100%的把握,但最终会议的落脚点,落在了只做第一! 最终说服大伙从内心接受这一挑战的,是在结尾说了一段: “保险供应链做了这么多年,在不断被挑战和质疑的过程中优化迭代。但还没有扎实地证明过,我们已经做到了行业第一。组织给我们一次机会,在不影响业务需求交付,不增加人力投入的情况下,给我们半年的时间做到行业第一。这是一次千载难逢的机会!” 。 2024年5月29日,团队打消疑虑,统一思想,决定跳出岗位职责,一切以结果为导向。









图片放大来看,当天的讨论还是非常充分和坦诚的

3. 明确目标

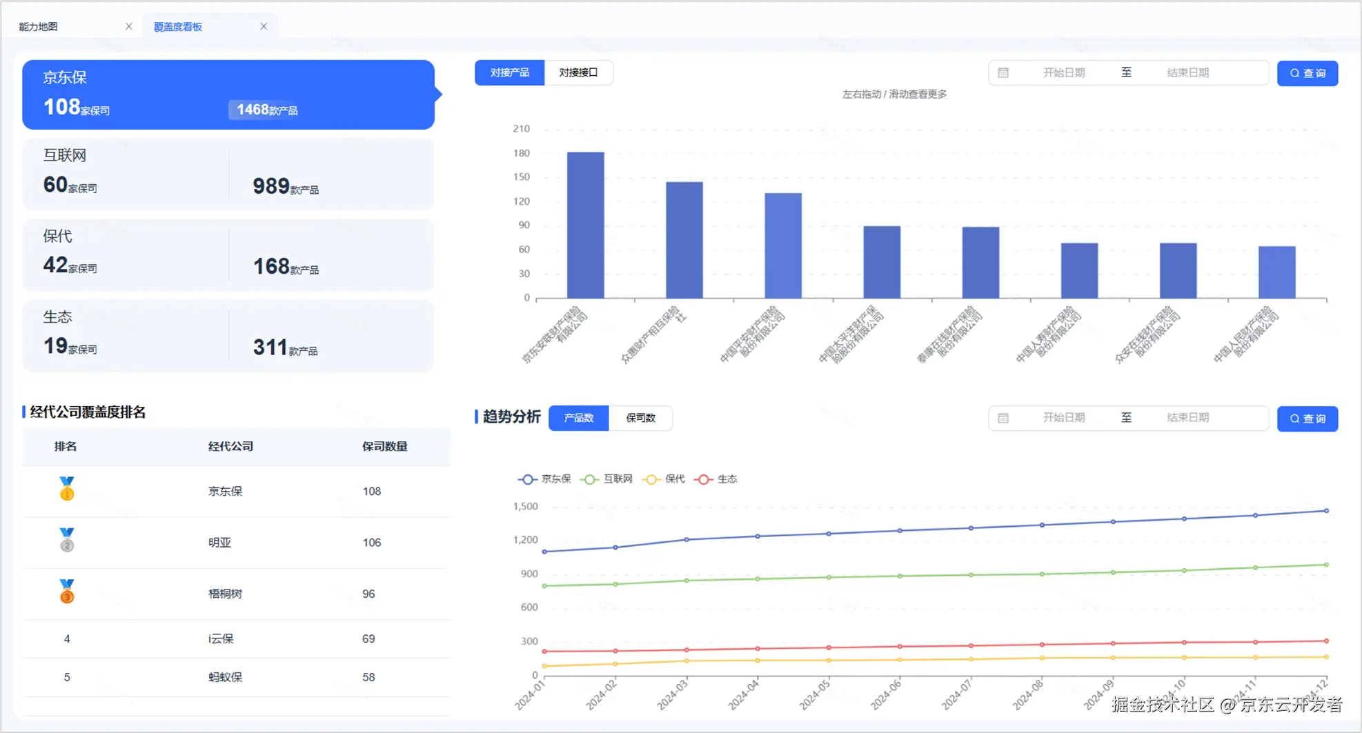
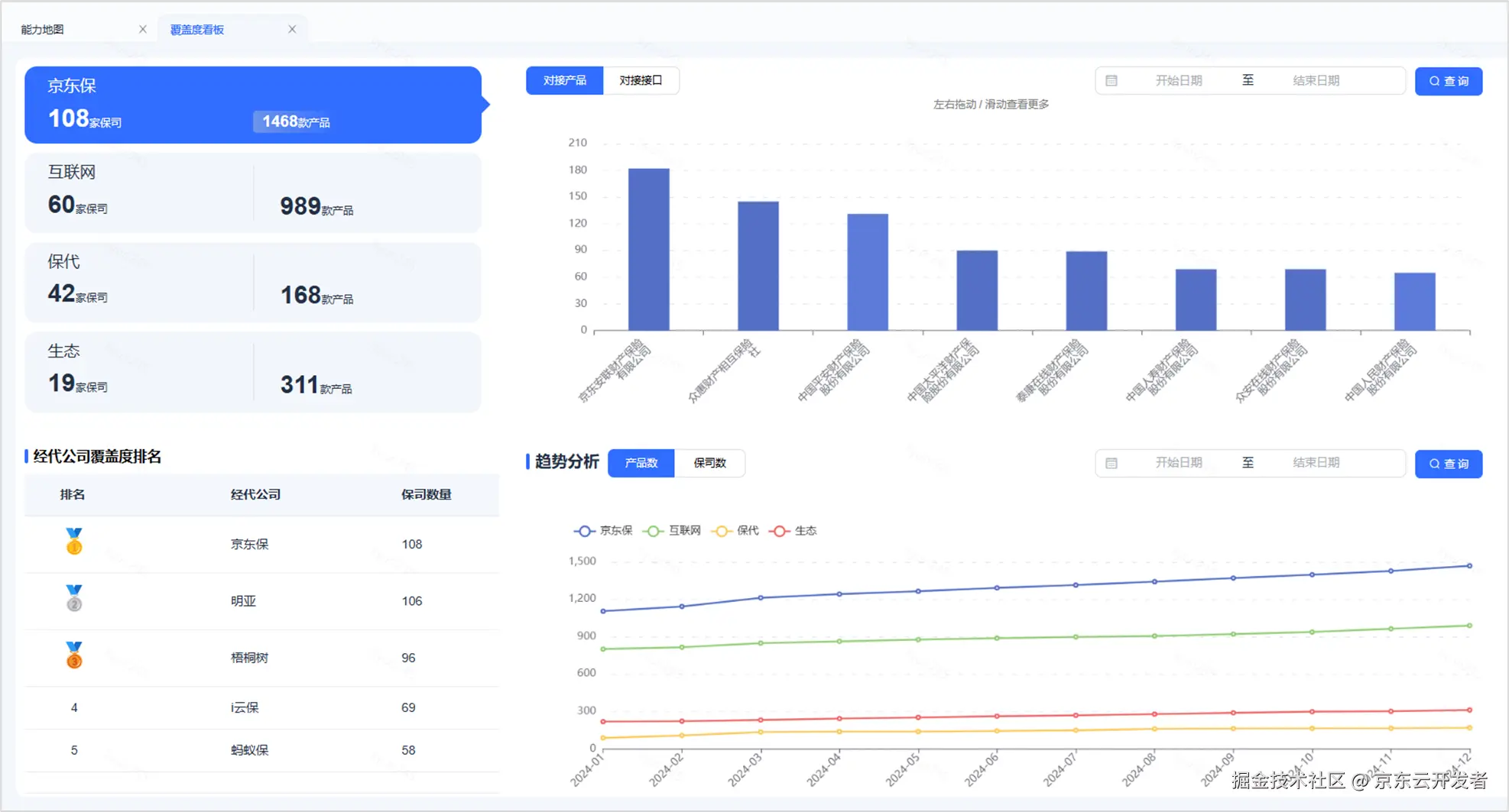
在半年时间内完成所有保险公司的接口对接,在理论上就是不可能实现的。部分保险公司是没有接口的,另有一部分保险公司并不开展经代业务,例如大部分头部银行系的保险公司,仅开展银保渠道业务。如何确定一个明确可量化,并且可以做到行业第一的目标是第一步。好在,监管帮了我们这个忙。按监管要求,每一家保险中介机构,都必须在官方网站上公示自己合作的保险公司清单。于是我们迅速浏览了国内所有知名保险中介机构的的官网,整理出了每个中介机构的合作保司清单,一家一家核对,哪怕它的官网披露的只是合作,并未进行API对接,我们也都算在内。很快便形成了PK清单,明亚保险经纪披露106家,梧桐树96家,i云保69家,蚂蚁保58家。基于过去几年的积累,京东保险在项目启动前,累计对接了70家保险公司。至此,明确了项目的目标:“在2024年底,成为中国大陆地区,保险公司覆盖率第一的中介平台”,要实现累计覆盖107家保险公司的接口,成为行业第一。





4. 4DX高效执行

一家一家保险公司的文档,从阅读到写代码,看似差不多,实际又千差万别。每一名有技术追求的同事都难以长期坚持这一枯燥繁琐的工作。项目历时半年左右,如何保证能拿到最终的结果,项目组利用公司培训给到的4DX方法,设计了有趣的过程PK游戏。以积分的方式鼓励团队成员在过程中进行比赛。一个文档20分,一个接口设计5分,一个接口实现5分,一个测试用例3分。"保链天下"的英雄榜每周都公示在团队内部,过程中兄弟们互相鼓励,以必赢的心态接通一家一家的保险公司。

“保链天下” 这个项目名字来源于团队内部的一次投票,每人提一个名字,每人有3票,现场投票。我首先给出了“保连登”这个名字,起初担心我在现场参与投票,容易带节奏。可喜的是,张臣臣同学提名的“保链天下”获得了最多的票数,项目组的名字就此确定了。













5. 文档你在哪里?

保险公司的接口文档,属于半开放式信息,互联网程度较高的保险公司会建设开放平台系统,接口文档是开放的在线文档。没有建设完成开放平台的保险公司,文档仍处于离线维护状态。在有商务合作的情况下,通常由商务同事进行索取。所以最常规的做法,是通过业务侧在有商务合作的情况下,由商务同事去跟保险公司的商务对接人索取。但在该模式下,常常会陷入“我不想跟你合作,就不给你文档”的尴尬状态。

为了获取保险公司的文档,项目组成员不仅调动了公司内的业务同事,还发动了身边的亲戚朋友,从一度人脉找到三度人脉,从熟人圈子到陌生拜访。他们从业务线到技术线,从保险公司到中介公司,想尽一切办法,最终拿到了几乎所有有合作潜质的保险公司对接文档。为此,团队还建立了保险公司文档墙,逐一分析保险公司的多个维度,从业务合作情况到所在地区,从股东背景到公司评级,从信息披露到微信群搜索联系人。

a. 保险公司官网

保险公司的官方网站是第一个突破口,在全量梳理了全国所有保险公司的清单后,决定优先推进寿险公司。保险公司的开放平台往往不做搜索引擎的SEO优化,搜索“XX保险公司开放平台”往往得不了结果,只能一家一家官网去看。很遗憾,在浏览了90+家保险公司官网后,目前能找到在线开放文档的保险公司只有5家,下图是平安健康险的开放平台截图。但在浏览了全部保险公司的官网后,我们有了额外的收获:地域合作渠道清单,为我们进一步打开思路提供了有效的输入。





b. 业务部门的同事

如前所述,专业的保险商务合作岗位本应是最容易获取接口文档的,但也恰恰是商务岗位,对接保险公司的商务岗位,在双方未达成商务合作前,反而很难获取接口文档。只能通过个人关系找前同事进行询问。万分感谢最近半年被我反复叨扰的业务爸爸们,在本职工作无比繁忙之余,还帮忙找到了多份文档(见文末鸣谢)。

c. 朋友圈的熟人

打开微信通讯录,联系人虽然不少,但谁能帮忙找到目标保险公司的文档,同样犹如大海捞针,总不能把所有联系人都骚扰一遍(万不得已的情况下也不是不行🤣)。这时候,发现第一步梳理保险公司官网的价值就突显出来了。先按地区划分,将保险公司划分为京津冀、江浙沪、黑吉辽等,其中分布在江浙沪的寿险公司让我想起了一个人,前前同事M总。M总从我们共事的公司离职后,曾在一家总部位于上海的寿险公司负责IT团队,虽然现在已经再次离职,但人脉宽广,2023年去拜访陆家嘴国泰人寿CTO也是M总帮忙牵线。果断出击,没想到M总神通广大,一口气帮忙搞定了几乎所有江浙沪的寿险公司。

另外一位是前前公司,兼前前前公司架构师老K,一次偶然闲聊,他在一家偏线下的经纪公司任职,也帮忙找到一批。同时打开了新的思路,为什么保险公司的文档非要找保险公司的资源?凡是与保险公司合作过的中介渠道应该都有。于是,将熟人的目光锁定在了在中介渠道工作过的程序员朋友,至此,朋友圈人脉解决了至少1/3的问题。😁

d. 身边有可能来自保险公司的同事

还有些同事虽然已经不在业务部门,一旦被我得知🤣曾在保险公司、保险经代公司工作过,都会被我一顿骚扰,在此比心💖💖💖。至于如何得知哪些同事曾在哪家保险公司工作过,主要靠脸皮厚。另外,新入职的同事HR会发欢迎邮件,每个新同事的自我介绍中难免会有曾的任职信息,被捕捉到也会浅浅咨询一下。这里要特别感谢京东保险广东区的Z姐,不旦帮忙对接了行业内的IT大咖,还在我的不断叨扰下,帮忙询问了海港人寿运营部负责人的太太。😄

e. 陌生拜访

至此,在前面4种方法都没找到人的情况下,开启了陌拜模式。我开始将尚未找到文档的保险公司简称,输入到微信,看看是否某个群里刚好有这些公司的潜在联系人。果然,找到了君龙人寿的运营负责人,虽然对方并未直接提供文档,但算是主动建立了联系,随后在业务同事的配合下完成了API对接开发。

6. 技术优化

工程结构优化: 搞到文档之后的第一个问题,就是解决多人快速开发接口代码的协作效率问题。为此团队在动手处理新文档前,优先升级了所有相关的工程结构,将所有与具体保险公司无关的代码按领域分别归拢。所有保险公司强相关的代码统一放在vendors包内。此后在组织分工上,每人负责一个保险公司的接口开发,避免相互影响造成冲突,也实现了接口风格相近的保险公司代码可以快速复制,在多个细节处不断追求工程效率上的最大化。

大模型助力: 各家保险公司的接口虽然不一样,但需要提供的服务分类基本相同,文档形式分为在线URL,word、excel、pdf四种,大模型可以提供快速分析和代码生成的能力。基于大模型能力开发了智能接口适配器,设计1家保险公司只需要2人/天,效率提升了50%。详细说明见:《【24黑马大赛】智能接口适配器》

7. 结果第一

经过半年多的努力,京东保险的供应链技术团队覆盖了中国大陆地区108家保险公司,对比业内的头部竞争对手,如蚂蚁保、微保、水滴、大童、泛华、明亚等中介公司,京东保的保险公司覆盖数量排名全国第一。





覆盖率的绝对第一,带来的是供应链效率的提升。2024年全年,供应链在满足全年接品需求的基础上,额外完成保险公司覆盖度专项、保险代理业务数据回传专项等工作。自此,接品开放平台正式升级为: “999接品平台” ,以999命名,代表新的目标:90家寿险公司、90家财险公司、9大能力域全面覆盖,是终点也是起点

项目成果:

1.业务接品效率

1.前置开发,在商务环节提前确认产品流程与接口开发,供应链效率提升80%

2.业务线准备好后,可直接发起与保司联调,整体接品效率提升约50%

3.接口覆盖市面上绝大部分保司,有新品对接时可以做到来之即调,加快业务上品过程

4.改变单一的对接标准,支持业务按京东+保司的标准进行产品对接,缩短80%以上的开发时间。

2.保司路由

1.扩展性:添加新保司,新方法 对原有逻辑无侵入,支持多人并行开发

2.可维护性:保司、接口映射独立变化,无耦合

3.颗粒度细:支持到保司方法维度

3.数据回传标准化

1.扩充经代对接渠道,便于修正保代历史保单错误数据与新保司对接增量数据

2.扩充对接保司数据覆盖度,更加灵活的扩充支持不同保司&不同类型数据

3.规范化现有数据回传流程,新对接保司数据回传时预计至少提效30%

4.保司代码生成器

1.统一代码风格

2.提升开发效率

3.降低专项开发门槛

5.测试效能提升

1.产品样例:提升保司接品建品时效,对接保司可使用本次产品库创建的产品样例,减少配品时间

2.测试案例:新增的57家保司共新增测试案例2100+条,覆盖了所有新对接的接口,为自动化验证奠定了基础

3.效能提升:商务对接不需要新增测试用例,正式对接保司时可直接使用已有接口进行冒烟测试,提效40%

6.数字化的保险公司接入状态系统:形成了数字化的保险公司接入状态系统,一目了然所有保险公司的对接情况、包括对接形式、产品清单、保费规模、合同清单,形成了有价值的数据资产。







写在最后:做实事、有价值的事、长期的事

"保链天下"项目的价值,不仅体现在业务成果上,更体现在对“只做第一”精神的落实,面对挑战时的勇气、创新和坚持。项目结束,最深刻的感受是感恩,感恩能在京东保险持续做一件事长达四年,没有随着组织架构、业务方向、岗位职责的变化而离开供应链的建设。