C#/.NET/.NET Core优秀项目和框架2024年12月简报

256 阅读5分钟

前言

公众号每月定期推广和分享的C#/.NET/.NET Core优秀项目和框架(每周至少会推荐两个优秀的项目和框架当然节假日除外),公众号推文中有项目和框架的详细介绍、功能特点、使用方式以及部分功能截图等(打不开或者打开GitHub很慢的同学可以优先查看公众号推文,文末一定会附带项目和框架源码地址)。注意:排名不分先后,都是十分优秀的开源项目和框架,每周定期更新分享(欢迎关注公众号:追逐时光者,第一时间获取每周精选分享资讯🔔)。

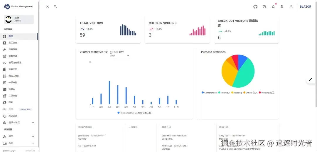
visitormanagement

  • 项目简介: 一款基于 .NET + Blazor 开发的智能访客管理系统,访客系统的主要作用是简化并优化访客管理流程,提升安全性和效率。它通过数字化手段替代传统纸质登记,实现快速、准确的访客信息录入与追踪。该系统能够记录访客进出时间、地点及活动轨迹,有助于机构加强安全管理,同时提供便捷的访客体验。总之,访客系统是现代机构管理中不可或缺的一部分,它确保了访客管理的规范性和高效性。
  • 项目源码地址: github.com/neozhu/visi…
  • 项目详细介绍: mp.weixin.qq.com/s/k3DnbdXHq…

AKStream

  • 项目简介: AKStream是一个基于.NET开发且开源(MIT License)的、功能全面的流媒体管理控制平台,集成了GB28181、RTSP、RTMP、HTTP等设备的推拉流控制、PTZ控制、音视频文件录制管理、音视频文件裁剪合并等功能。
  • 项目源码地址: gitee.com/chatop2020/…
  • 项目详细介绍: mp.weixin.qq.com/s/n3QKHbhrl…

FileEncoding

  • 项目简介: FileEncoding 是一个专为 Visual Studio 设计的扩展插件,它能够在 Visual Studio 的文本编辑器右下角实时显示当前打开文档的编码格式。这一功能对于快速识别文件的编码非常有帮助,尤其是在处理来自不同平台或团队的代码时。更重要的是,通过简单的点击操作,用户还可以轻松修改文件的编码格式,无需借助外部工具或进行复杂的设置调整。
  • 项目源码地址: github.com/genrwoody/v…
  • 项目详细介绍: mp.weixin.qq.com/s/EkxAdqceI…

PDFPatcher

  • 项目简介: PDF 补丁丁(PDFPatcher)是一款.NET开源(AGPL)、免费、功能强大的 PDF 处理工具,可以编辑书签、剪裁旋转页面、解除限制、提取或合并文档,探查文档结构,提取图片、转成图片等等,旨在为用户提供便捷、高效的 PDF 编辑和管理体验。
  • 项目源码地址: github.com/wmjordan/PD…
  • 项目详细介绍: mp.weixin.qq.com/s/MX8np6yN-…

WPFManager

  • 项目简介: WPFManager是一个使用 WPF 开发的管理系统,该项目包含了用户登录、人员管理、角色授权、插件管理、职位管理、主页功能(邮件、皮肤、设置)等功能,对于一个 WPF 初学者而言是一个值得参考和学习的项目。
  • 项目源码地址: github.com/straw-git/W…
  • 项目详细介绍: mp.weixin.qq.com/s/FWO-3d8G3…

YiFramework

  • 项目简介: YiFramework是一个基于.NET8 + Abp.vNext + SqlSugar 的DDD领域驱动设计后端开源框架,前端使用Vue3,项目架构模式三层架构\DDD领域驱动设计,内置RBAC权限管理、BBS论坛社区系统 以用户体验出发。架构干净整洁、采用微软风格原生框架封装。适合小中大型项目上线、.NET8学习、Abp.vNext学习、Sqlsugar学习 、项目二次开发。
  • 项目源码地址: gitee.com/ccnetcore/Y…
  • 项目详细介绍: mp.weixin.qq.com/s/IdkatdfUs…

Easy.Admin

  • 项目简介: Easy.Admin是一个基于.NET8+Vue3+TypeScript开发的权限管理&个人博客系统,分为普通版本和SSR(服务端渲染,支持SEO),服务端渲染框架基于vite-plugin-ssr实现,并且支持多种数据库。
  • 项目源码地址: gitee.com/miss_you/ea…
  • 项目详细介绍: mp.weixin.qq.com/s/CdHbePejy…

EasyMES

  • 项目简介: EasyMES一款基于 .NET 6 MVC 框架开发、开源免费(MIT License)、功能全面的离散型零部件制造管理系统(MES)和仓储管理系统(WMS)。
  • 项目源码地址: gitee.com/qian_wei_ho…
  • 项目详细介绍: mp.weixin.qq.com/s/7xtSDdaf-…

PLC-CommunTools

  • 项目简介: PLC-CommunTools是一款基于.NET WinForm开发的一款硬件及协议通讯工具,包含各类厂商的PLC协议及基础的TCP、串口通讯、IO口通讯等协议通讯功能的实现整合,注意还有一部分功能作者还在努力完善中。
  • 项目源码地址: github.com/SmallRob/PL…
  • 项目详细介绍: mp.weixin.qq.com/s/29gvIBLmF…

Captura

  • 项目简介: Captura是一款基于.NET开源、免费、易于使用的屏幕录制、截图工具,允许用户录制屏幕活动、捕获屏幕截图、录制音频以及记录鼠标和键盘活动(尽管该项目已被归档,但仍然可以下载和使用它)。
  • 项目源码地址: github.com/MathewSachi…
  • 项目详细介绍: mp.weixin.qq.com/s/sC8oNJZZK…

GTKSystem.Windows.Forms

  • 项目简介: GTKSystem.Windows.Forms是一个C#桌面应用程序跨平台(Windows、Linux、macOS)开发框架,基于GTK组件开发。使用该框架开发项目时,Visual Studio可以使用C#的原生WinForms表单窗体设计器,保持与原生WinForms相同的属性、方法和事件,无需额外学习。通过一次编译,可以实现跨平台运行,便于开发跨平台WinForms软件,以及将现有的C# WinForms软件升级为跨平台软件。
  • 项目源码地址: github.com/easywebfact…
  • 项目详细介绍: mp.weixin.qq.com/s/smWkYnZT4…

ModengTerm

  • 项目简介: ModengTerm是一款基于 WPF 开发的简约,功能强大的终端模拟器,可以用来连接SSH服务器,串口,TCP服务器,Windows命令行等。
  • 项目源码地址: gitee.com/zyfalreadye…
  • 项目详细介绍: mp.weixin.qq.com/s/0z-xQ76MN…