「JVS更新日志」JVS·企业会议移动端上线、智能BI、低代码1.8功能更新说明

220 阅读7分钟

项目介绍

JVS是企业级数字化服务构建的基础脚手架,主要解决企业信息化项目交付难、实施效率低、开发成本高的问题,采用微服务+配置化的方式,提供了低代码+数据分析+物联网的核心能力产品,并构建了协同办公、企业常用的管理工具等,所有的应用与能力采用模块化构建,按需开箱使用。

更新日志

一、JVS·企业会议

当前版本:v2.2.X

更新时间:2025.1.8

在线demo:视频会议体验账号可联系商务同学提供

新增

移动端已上线试用。

1、移动端可创建、预约、加入会议。并会在首页展示会议的状态。

2、预约会议支持设置会议的开始结束时间及入会密码。

3、会议中支持开启视频及共享屏幕,会议中可多人聊天。

二、低代码快速开发套件

当前版本:v2.2.X

更新时间:2025.1.8

在线demo:frame.bctools.cn

优化

1、级联组件优化切换展示效果,可根据需要在表单中对级联组件数据展示进行切换“级联选择器/树形选择器”。

2、优化多文件下载,可在逻辑引擎中使用“ZIP压缩”节点对多文件进行打包下载。

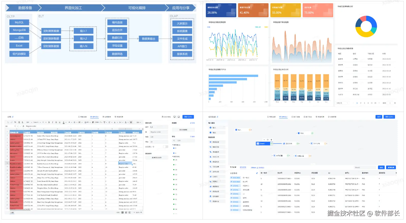
三、JVS智能BI数据分析套件

当前版本:v2.2.X

更新时间:2025.1.8

在线demo:bi.bctools.cn

新增

1、所有的大屏组件之前只能通过鼠标按住不放从而进行拖拽调整位置,这样会导致很多细微部分无法进行对齐。所以新增了选择组件后,按住上下左右键不放可以一直移动功能,用于更多细节的对齐。让操作方面更加轻盈简便。

2、基础组件的文字组件,将阴影的设置原本是在文字上面改为了置于文字底部。此优化着重在于阴影不会直接影响文字,之前阴影太深且位于文字顶部会直接让文字看不清或模糊。无法达到衬托文字效果,此优化避免此问题的时候,也进一步增强了文字的样式丰富度。

3、针对文字的设置方面,为更加见名知义。提高客户的使用体验和配置速度,将文字配置的一些符号给加上了经过提示。当鼠标经过该符号时,即可看到对应相关文字。这样就不用点击后慢慢查看效果,节约了配置时间。

4、优化:控件组件的图片、视频、iframe页面这几个控件由于是非固定性,如果添加预设会让人误会。也无法添加预设,因为无固定值。所以将这几个控件的系统预设给屏蔽掉,以免产生误解。

四、JVS规则引擎风控决策

当前版本:v2.2.X

更新时间:2025.1.8

在线demo:rules.bctools.cn

优化

1、优化规则缓存数据过期导致的api调用判断异常问题。

2、优化删除日志数据后,新增日志数据无法查询问题。

3、优化规则目录顺序。

为什么选择JVS?

JVS是一个为交付团队提供低成本、高效率、源码可100%交付的数字化解决方案,如下图所示,其中产品包括包含:低代码、物联网、规则引擎、智能BI、逻辑引擎、无忧企业文档(在线协同)、无忧企业计划、无忧企业邮筒等,可按照交付团队所需要进行采购。

**低代码开发套件:**页面、流程、逻辑配置化、自动构建业务应用,集成自动化部署工具,形成可持续升级配置的快速开发工具,支持源码扩展接入

**物联网:**软件化的边缘网关+配置化的物联网平台,与低代码、数据分析、逻辑引擎等联动实现,从数据采集、规则策略、业务联动、数据分析展现全流程配置化,技术生态完备

**规则引擎:**一款处理风控决策的软件系统,侧重于规则判断,主要用于风控决策、规则过滤、行为评分等场景,支持在线的变量加工、界面拖拽、在线测试等多种功能。可以降低开发人员使用复杂代码的难度;降低数据录入工作量;优化功能代码实现,提高开发效率;灵活扩展应用程序功能。

**智能BI:**自助式数据分析工具,提供数据清洗、数据转换、数据加工等功能。将枯燥数据转化为可视化,帮助企业快速、精准地掌握运营策略,使用门槛低、数据覆盖能力强、多种数据表达模式和建设成本低的一站式数据分析服务。

**逻辑引擎:**逻辑引擎是通过对原子服务能力的可视化编排,同时接入外部应用,以满足数据处理、业务实现、自动化业务的实现,可以设计整个逻辑模块的输入、组装执行过程、生成标准的输出结果。轻松实现业务功能,无需复杂冗长的开发过程

**无忧企业文档:**有免费开源版和丰富的商业版。针对企业用户的私有化部署在线文档、协同编辑、知识管理的基础化办公工具,支持多人在线同步编辑,支持多种文件格式,如文本文档、表格文档、脑图文档、MarkDown、XMind、脑图、word、Excel、PPT和流程文档等;支持在线收集表单、思维导图、流程图等;同时支持文件上传(在线预览和二次编辑)、下载、分享、点赞、评论等等丰富功能。

**无忧企业计划:**企业级项目管理工具,将企业从经营目标到个人执行逐级分解监控执行。适合各类团队,包括产品、研发、设计、市场、运营、销售、HR等;主要用于项目管理、任务管理、进度跟踪、过程管理等场景。

**无忧企业邮筒:**完全开源的私有化部署邮件客户端、支持多邮件账户、将多个邮件客户端统一为web操作的邮件客户端。

技术文档

产品文档:doc.bctools.cn/#/knowledge…

开源仓库:gitee.com/organizatio…

官网地址:bctools.cn/