前言
选择一款好的 Linux 服务器管理工具能够极大地提高运维效率,保障业务连续性。今天大姚给大家分享3款不错的 Linux 服务器管理工具,希望可以帮助到有需要的同学。
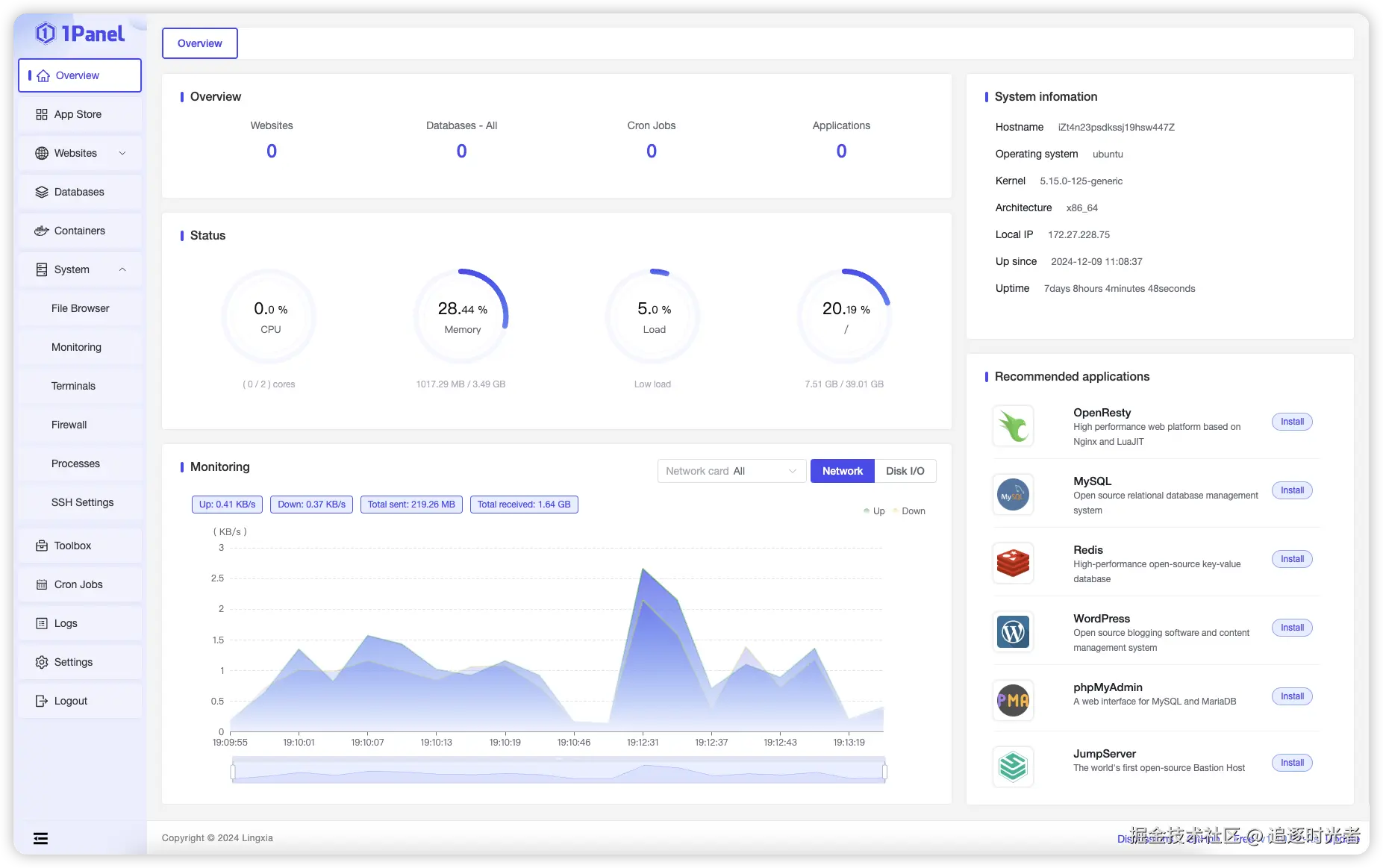
1Panel
1Panel是新一代的 Linux 服务器运维管理面板,旨在通过现代化的 Web 界面帮助用户轻松管理 Linux 服务器。该项目是开源的,支持多种语言和国际化,包括英语、中文(繁体)和日语。
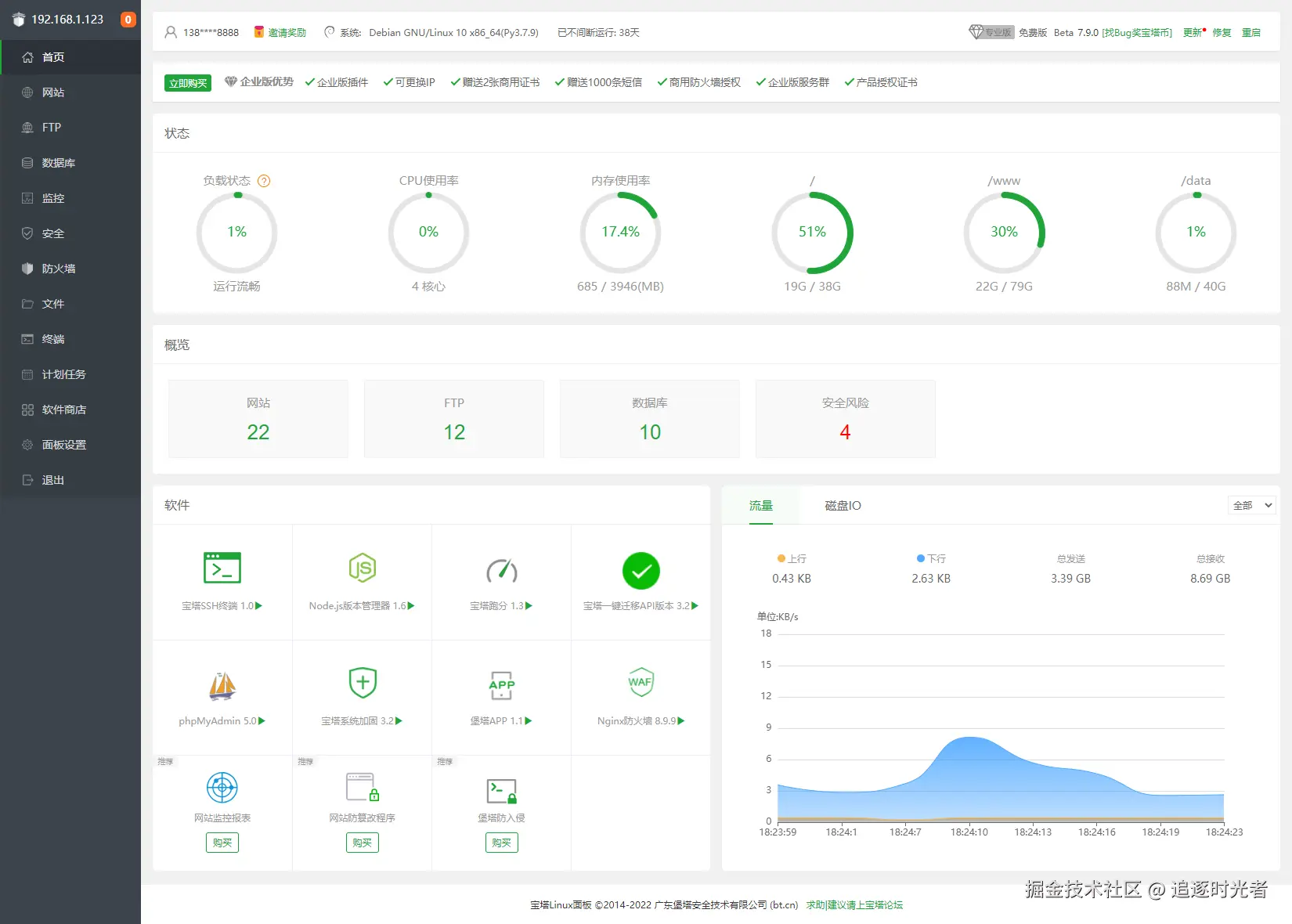
宝塔Linux面板
宝塔Linux面板是提升运维效率的服务器管理软件,支持一键LAMP/LNMP/集群/监控/网站/FTP/数据库/JAVA等100多项服务器管理功能。
WDCP
WDCP是一款可通过WEB方式轻松管理Linux服务器的程序,可一键快速部署lnamp,lamp,lnmp,tomcat,nodejs等WEB应用环境,支持N+A组合模式,支持多PHP版本共存和切换等。可轻松创建与发布网站,管理mysql数据库和用户,创建与管理FTP服务。 可查看系统资源,IP设置,进程管理,服务管理,安全设置,端口设置等系统功能。
程序员常用的工具软件
本文所有工具都已收录至Awesome Tools,程序员常用高效实用工具、软件资源精选,办公效率提升利器。
- GitHub:github.com/YSGStudyHar…
- Gitee加速访问:gitee.com/ysgdaydayup…